Mini Insel Anlage geht in Betrieb.

Wer möchte, kann hier ein paar Bilder seiner Solaranzeige und seiner Anlage präsentieren.

Moderator: Ulrich

elaar
Beiträge: 16
Registriert: Mo 7. Okt 2019, 19:25
Wohnort: Horb

Mini Insel Anlage geht in Betrieb.

Beitrag von elaar »

Heute Abend wurde der China pwm Regler der bisher gute Arbeit geleistet hat gegen einen Tracer A getauscht und erst einmal provisorisch montiert bis der schaltkasten da ist.

Leider konnte ich den Raspberry erst kurz vor Abend in Betrieb nehmen bzw bin erst spät mit der Konfiguration fertig geworden!

Der raspi hängt im wlan, ist fia teamviewer erreichbar und soll demnächst direkt vom tracer mit versorgt werden so, daß alles ein geschlossenen Kreis bildet.

Grafana shot im anhang
Dateianhänge
20191109_181037.jpg

elaar
Beiträge: 16
Registriert: Mo 7. Okt 2019, 19:25
Wohnort: Horb

Re: Mini Insel Anlage geht in Betrieb.

Beitrag von elaar »

Wenn ich Morgen die Zeit finde dann Poste ich weitere Bilder.

Ich wünsche mir in Grafana auch noch anzeigen zum Verbraucher und wetter, hier muss ich mich aber noch einlesen wie was funktioniert und welche werte ich wo eingeben muss...

elaar
Beiträge: 16
Registriert: Mo 7. Okt 2019, 19:25
Wohnort: Horb

Re: Mini Insel Anlage geht in Betrieb.

Beitrag von elaar »

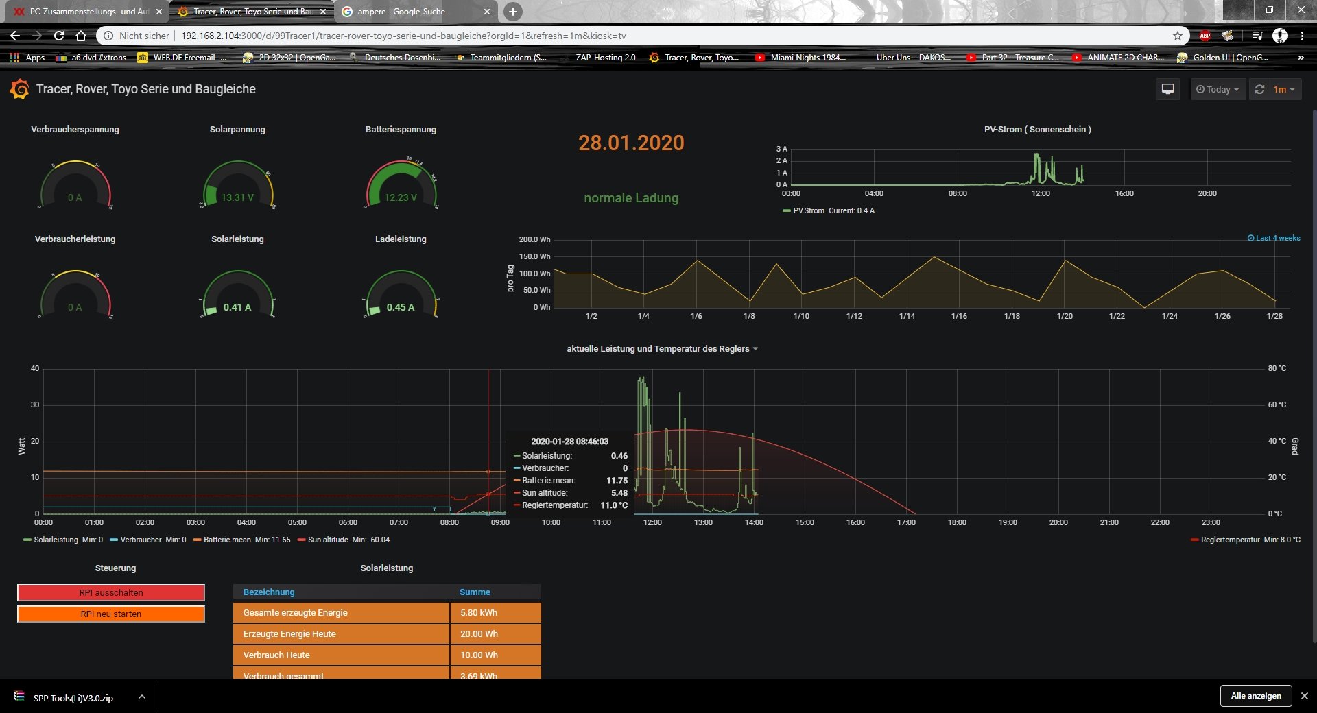
Aktuelle Grafana Ansicht
Raspberry ist jetzt per Lan verbunden und auch kein Teamviewer mehr in benutzung.
solar.jpg

Zurück zu „Bilder meiner Anlage“

Wer ist online?

Mitglieder in diesem Forum: 0 Mitglieder und 0 Gäste