Wer hat einen Shelly 3EM im Einsatz?

Überwachung der Solaranlage per eMail oder Pushover und Steuerung von Geräten mit Smart Home Zentralen. PV-Überschuss Steuerung verbunden mit Geräten und Tasmota Firmware. Wallbox Steuerungen und API Schnittstelle, über die Daten in die Solaranzeigen Datenbanken geschrieben und gelesen werden können. Alles, was man für Steuerungsaufgaben benötigt.

Moderator: Ulrich

Benutzeravatar
Ulrich
Administrator
Beiträge: 6596
Registriert: Sa 7. Nov 2015, 10:33
Wohnort: Essen
Hat sich bedankt: 163 Mal
Danksagung erhalten: 917 Mal

Wer hat einen Shelly 3EM im Einsatz?

Beitrag von Ulrich »

Der Shelly 3EM ist ein 3 Phasen Messgerät mit dem die Leistung von PV-Anlagen gemessen werden kann. Ich würde gerne die Daten in die Solaranzeige mit übernehmen und suche ein Mitglied, dass ein solches Gerät im Einsatz hat oder demnächst im Einsatz haben wird.
Bitte melden: support@solaranzeige.de
-----------------------------------------------------
Ulrich . . . . . . . . [ Admin ]

soppi2308
Beiträge: 22
Registriert: Sa 29. Feb 2020, 06:32

Re: Wer hat einen Shelly 3EM im Einsatz?

Beitrag von soppi2308 »

Dieses Thema würde mich auch interessieren , da ich aber erst zwei Tage am „spielen“ mit der solaranzeige bin habe ich noch nicht alle Möglichkeiten entdeckt was in ihr steckt.

Über die Anschaffung eines shelly 3em habe ich auch schon nachgedacht , gibt es hierzu schon etwas Neues ?
Viele Grüße

Benutzeravatar
Ulrich
Administrator
Beiträge: 6596
Registriert: Sa 7. Nov 2015, 10:33
Wohnort: Essen
Hat sich bedankt: 163 Mal
Danksagung erhalten: 917 Mal

Re: Wer hat einen Shelly 3EM im Einsatz?

Beitrag von Ulrich »

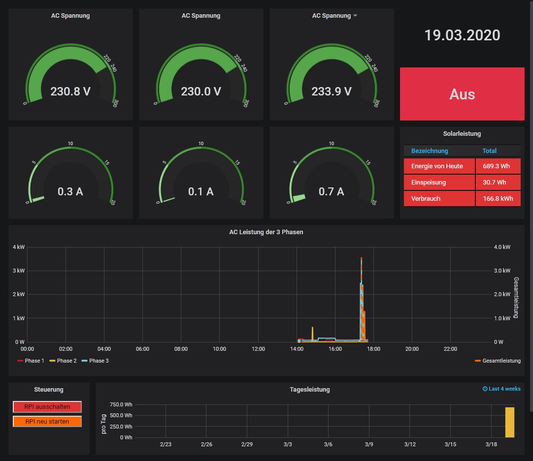
Der 3 Phasen Energiezähler Shelly 3EM wird jetzt von der Solaranzeige unterstützt. Mit der Image Version 4.6.0 + Update + manuelles importieren des Standard Dashboards aus dem Anhang. Ab der Image Version 4.6.1 ist das Dashboard dann im Image enthalten.

so sieht das Dashboard aus:


Shelly.jpg
Dateianhänge
Shelly 3EM.json
(30.71 KiB) 996-mal heruntergeladen
-----------------------------------------------------
Ulrich . . . . . . . . [ Admin ]

soppi2308
Beiträge: 22
Registriert: Sa 29. Feb 2020, 06:32

Re: Wer hat einen Shelly 3EM im Einsatz?

Beitrag von soppi2308 »

Sehr schön Danke, nun muss ich nur noch ein Shelly 3EM bekommen :) Da ich meinen solaredge wechselrichter schon in der solaranzeige habe, muss ich da eine multiregler version machen oder ist dies auch ohne möglich ? Ist es möglich die Daten vom Shelly in der Grafik für die Lesitung des Wechselrichters mit anzuzeigen ?

Benutzeravatar
Ulrich
Administrator
Beiträge: 6596
Registriert: Sa 7. Nov 2015, 10:33
Wohnort: Essen
Hat sich bedankt: 163 Mal
Danksagung erhalten: 917 Mal

Re: Wer hat einen Shelly 3EM im Einsatz?

Beitrag von Ulrich »

soppi2308 hat geschrieben:
Sa 21. Mär 2020, 12:44
Da ich meinen solaredge wechselrichter schon in der solaranzeige habe, muss ich da eine multiregler version machen oder ist dies auch ohne möglich ?
Ja, man muss daraus eine Multi-Regler-Version machen. Es gibt aber eine Schritt für Schritt Anleitung. Das ist kein so großes Problem.
Falls Hilfe gewünscht wird, bitte eine eMail an support@solaranzeige.de
Ist es möglich die Daten vom Shelly in der Grafik für die Lesitung des Wechselrichters mit anzuzeigen ?
Alle Daten der angeschlossenen Geräte können auf einem Dashboard zusammengefasst werden.
-----------------------------------------------------
Ulrich . . . . . . . . [ Admin ]

soppi2308
Beiträge: 22
Registriert: Sa 29. Feb 2020, 06:32

Re: Wer hat einen Shelly 3EM im Einsatz?

Beitrag von soppi2308 »

Da werde ich mir eines besorgen und falls es Probleme gibt bei dir melden ! Danke

soppi2308
Beiträge: 22
Registriert: Sa 29. Feb 2020, 06:32

Re: Wer hat einen Shelly 3EM im Einsatz?

Beitrag von soppi2308 »

Hoffe das mein shelly die nächsten Tage geliefert wird. Ist es auch möglich für das shelly die Datenbank solaranzeige zu nutzen oder ist es zwingend erforderlich eine neue anzulegen ?

Benutzeravatar
Ulrich
Administrator
Beiträge: 6596
Registriert: Sa 7. Nov 2015, 10:33
Wohnort: Essen
Hat sich bedankt: 163 Mal
Danksagung erhalten: 917 Mal

Re: Wer hat einen Shelly 3EM im Einsatz?

Beitrag von Ulrich »

Je nachdem welcher Wechselrichter/Ladereler sonst noch installiert ist, könnten Daten überschrieben werden, weil sie gleich heißen. Deshalb sollte für jedes Gerät immer eine eigene Datenbank erstellt werden. So wie in der Multi-Regler-Version Installationsanleitung zu lesen ist.
-----------------------------------------------------
Ulrich . . . . . . . . [ Admin ]

soppi2308
Beiträge: 22
Registriert: Sa 29. Feb 2020, 06:32

Re: Wer hat einen Shelly 3EM im Einsatz?

Beitrag von soppi2308 »

Noch eine Frage: langt es wenn ich in der Config die Regler-Nr. für das 3EM eintrage unt die IP oder muss auch noch ein Port und andere dinge eingestellt werden ?

Viele Grüße !

Benutzeravatar
Ulrich
Administrator
Beiträge: 6596
Registriert: Sa 7. Nov 2015, 10:33
Wohnort: Essen
Hat sich bedankt: 163 Mal
Danksagung erhalten: 917 Mal

Re: Wer hat einen Shelly 3EM im Einsatz?

Beitrag von Ulrich »

Es muss auch Port = 80 eingetragen werden.
-----------------------------------------------------
Ulrich . . . . . . . . [ Admin ]

Zurück zu „Überschuss Steuerung, Anlagenüberwachung, Anbindung an die Heizung, API Schnittstelle und vieles Andere mehr.“

Wer ist online?

Mitglieder in diesem Forum: 0 Mitglieder und 0 Gäste