Datenstrom bricht ab
Moderator: Ulrich
-
- Beiträge: 39
- Registriert: Do 26. Aug 2021, 22:19
- Wohnort: Burgdorf, Schweiz
- Hat sich bedankt: 1 Mal
- Danksagung erhalten: 4 Mal
Datenstrom bricht ab
hallo zusammen
Ich habe ein "interessantes" Problem.
Mein InfiniSolar 15k ist über einen Wandler Seriell zu USB am RasPi angeschlossen.
Das funktioniert gut, bis der Datenstrom abbricht.
Noch etwas zur Vorgeschichte:
Ich habe mir mal den USB-Anschluss am InfiniSolar 15kW Wechselrichter zerschossen und ab da den RasPi über die serielle Schnittstelle (Danke Ulrich) mit 2400 Baud über ein Seriell zu USB Kabel verbunden. Das funktionierte eine Weile perfekt. Irgendwann fing das mit den Abstürzen an. Seit ca. 1-2 Wochen passiert das täglich bis zu 10x.
Im /etc/crontab habe ich alle 2 Stunden einen reboot des Raspi drin.
Dann funktioniert es zwischen "gar nicht" und ein paar Stunden wieder.
Ein ähnliches Phänomen hatte ich auch schon vor dem "Unfall", aber nur alle paar Wochen/Monate, also sehr selten.
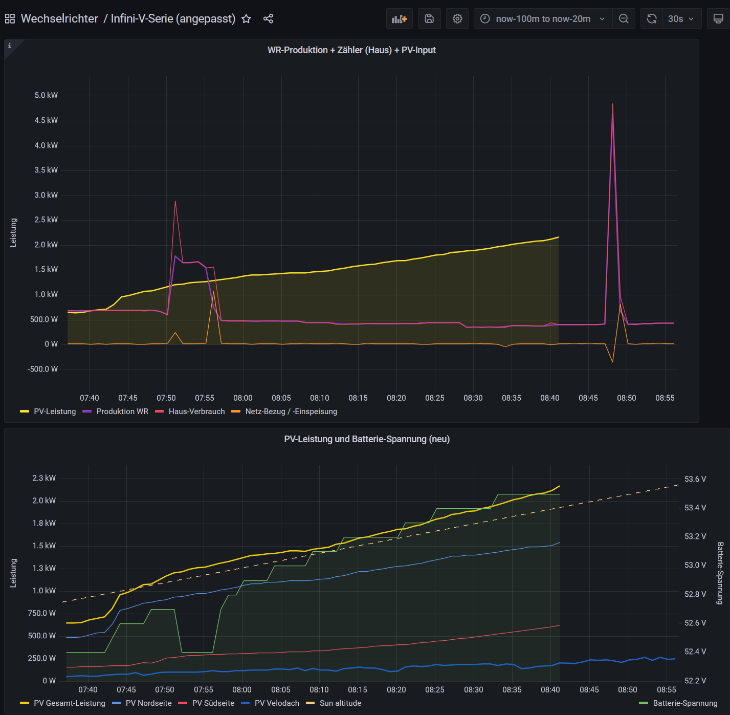
Das passiert öfters, wenn zB. eine Kochplatte eingeschaltet wird oder sonst ein Verbraucher eingeschaltet wird.
Siehe Bild, die gelbe Linie. Die anderen Linien sind vom Shelly
Ab nun kommen keine Daten mehr rein. Nur ein normaler Neustart des RasPi hilft.
- Der RasPi wurde bereits ausgetauscht, nützt nix.
- Auch die Speicherkarte wurde durch eine SanDisk ersetzt.
- Partition auf die volle grösse erweitert (Micro SD 64 GB)
- Ferrit-Kern über die serielle-Datenleitung
- galvanische Trennung der USB-Schnittstelle
- Raspi über Online-USV
- Raspi hat eigenes Netzteil, ca. 5,1/5,2 Volt (vorher hat er immer Unterspannung gemeldet)
- USB-Anschlüsse am Raspi getauscht mit dem Effekta
- am RasPi leuchtet die rote LED dauernd und die grüne flackert unregelmässig.
Alle anderen Geräte (Effekta WR und Shelly 3em) kommen immerwährend korrekt rein.
Nur der InfiniSolar bricht ab.
Weil zuviele Zeichen, kommt der Rest als zweiter Post.
Gruss Felix
Liste der Daten unten:
-------------------------------------
- Login mit Versionen
- solaranzeige.log normal 08:41 und mit Fehler ab 08:42
- dmesg (2. Post)
- syslog (2. Post)
Login und Versionen
======================================================================================================
Using username "pi".
Linux solaranzeige 5.15.32-v8+ #1538 SMP PREEMPT Thu Mar 31 19:40:39 BST 2022 aarch64
Software Version 5.0.4 Basis Juni 2022
Software Version 5.0.3c [64Bit] update Mai 2022
Software Version 5.0.3c [64Bit] update Mai 2022
Software Version 5.0.3c [64Bit] update Mai 2022
Software Version 5.0.3c [64Bit] update Mai 2022
Software Version 5.0.3c [64Bit] update Mai 2022
Software Version 5.1.0a update März 2023
Software Version 5.1.1b update Juli 2023
Software Version 5.1.1b update Juli 2023
Software Version 5.1.1c update August 2023
Software Version 5.1.1c update August 2023
Last login: Wed Aug 23 07:44:04 2023 from 192.168.3.110
solaranzeige.log (bis hierher ist alles normal)
======================================================================================================
23.08. 08:41:01 -Multi Regler Auslesen [Start].
23.08. 08:41:01 -Verarbeitung von: '1.user.config.php' Regler: 9
23.08. 08:41:01 |---------------- Start mpi_3phasen_serie.php ---------------
23.08. 08:41:09 -MQTT Daten zum [ localhost ] senden.
23.08. 08:41:09 * -Daten zur lokalen InfluxDB [ solaranzeige ] gesendet.
23.08. 08:41:09 -Multi-Regler-Ausgang. 1
23.08. 08:41:10 -OK. Datenübertragung erfolgreich.
23.08. 08:41:10 |---------------- Stop mpi_3phasen_serie.php ---------------
23.08. 08:41:11 -Verarbeitung von: '2.user.config.php' Regler: 31
23.08. 08:41:11 |-------------------- Start shelly.php ------------------
23.08. 08:41:11 -Shelly Typ: SHEM-3
23.08. 08:41:11 -Gesamtleistung: 403.26 Watt
23.08. 08:41:11 * -Daten zur lokalen InfluxDB [ solaranzeige_3em_1 ] gesendet.
23.08. 08:41:11 -Multi-Regler-Ausgang. 7
23.08. 08:41:18 -OK. Datenübertragung erfolgreich.
23.08. 08:41:18 -WattstundenGesamtHeute: 4121.63
23.08. 08:41:18 |-------------------- Stop shelly.php ------------------
23.08. 08:41:18 -Verarbeitung von: '3.user.config.php' Regler: 31
23.08. 08:41:18 |-------------------- Start shelly.php ------------------
23.08. 08:41:18 -Shelly Typ: Pro3EM
23.08. 08:41:18 -Gesamtleistung: -16.2 Watt
23.08. 08:41:18 * -Daten zur lokalen InfluxDB [ shelly_pro_3em_3 ] gesendet.
23.08. 08:41:18 -Multi-Regler-Ausgang. 7
23.08. 08:41:25 -OK. Datenübertragung erfolgreich.
23.08. 08:41:25 -WattstundenGesamtHeute: -175.15
23.08. 08:41:25 |-------------------- Stop shelly.php ------------------
23.08. 08:41:26 -Verarbeitung von: '4.user.config.php' Regler: 31
23.08. 08:41:26 |-------------------- Start shelly.php ------------------
23.08. 08:41:26 -Shelly Typ: SHEM-3
23.08. 08:41:26 -Gesamtleistung: 399.51 Watt
23.08. 08:41:26 * -Daten zur lokalen InfluxDB [ solaranzeige_3em_2 ] gesendet.
23.08. 08:41:26 -Multi-Regler-Ausgang. 7
23.08. 08:41:33 -OK. Datenübertragung erfolgreich.
23.08. 08:41:33 -WattstundenGesamtHeute: 4027.77
23.08. 08:41:33 |-------------------- Stop shelly.php ------------------
23.08. 08:41:33 -Verarbeitung von: '5.user.config.php' Regler: 7
23.08. 08:41:33 |-------------- Start ax_wechselrichter.php -----------------
23.08. 08:41:34 -000.0 00.0 000.0 00.0 0000 0000 000 000 53.50 003 063 0026 0003 107.5 53.61 00000 00000110 00 00 00203 000 i: 51
23.08. 08:41:34 * -Daten zur lokalen InfluxDB [ effekta_ax1 ] gesendet.
23.08. 08:41:34 -Multi-Regler-Ausgang. 6
23.08. 08:41:40 -OK. Datenübertragung erfolgreich.
23.08. 08:41:40 -Solarleistung: 203 Watt - WattstundenGesamtHeute: 177.93
23.08. 08:41:40 |------------ Stop ax_wechselrichter.php ------------------
23.08. 08:41:41 -Multi Regler Auslesen [Stop].
solaranzeige.log (ab diesem Durchgang kommt der Fehler bei 1.user.config.php)
======================================================================================================
23.08. 08:42:02 -Multi Regler Auslesen [Start].
23.08. 08:42:02 -Verarbeitung von: '1.user.config.php' Regler: 9
23.08. 08:42:02 |---------------- Start mpi_3phasen_serie.php ---------------
23.08. 08:42:12 -Es sieht so aus, als ob die Uhrzeit im Gerät nicht korrekt ist. Bitte prüfen!
23.08. 08:42:20 -MQTT Daten zum [ localhost ] senden.
23.08. 08:42:20 -InfluxDB => [ Netz Spannung_R=238.2,Spannung_S=240.6,Spannung_T=241.4,Frequenz=50.02 1692772931
AC Spannung_R=0,Spannung_S=0,Spannung_T=0,Frequenz=0,Scheinleistung=,Scheinleistung_R=,Scheinleistung_S=,Scheinleistung_T=,Wirkleistung=,Wirkleistung_R=,Wirkleistung_S=,Wirkleistung_
T=,Eingangsleistung=,Eingangsleistung_R=,Eingangsleistung_S=,Eingangsleistung_T=,Ausgangslast= 1692772931
Batterie Spannung=53.5,Spannung_WR=53.5,Ladestrom=36.4,Kapazitaet=074,Entladestrom=36.4,MaxLadestrom=0,MaxLadestromSet=0,MaxEntladestromSet= 1692772931
PV Spannung=507.5,Spannung1=507.5,Spannung2=592.6,Leistung=0,Leistung1=,Leistung2=,Strom=41.4,Strom1=30.7,Strom2=10.7 1692772931
Service Laststatus=0,Ladestatus=,Ladestatus2=,Stromrichtung_Batt=,Stromrichtung_WR=,Stromrichtung_Netz=,Modus=0,Device_Status=0,Temperatur=032,Batterie_Temperatur=000,Fehlercode=0,Wa
rnungen=0 1692772931
Summen Wh_Heute=0,Wh_Gesamt_Monat=0,Wh_Gesamt_Jahr=0,kWh_Total=0 1692772931
]
23.08. 08:42:20 -Daten nicht zur lokalen InfluxDB gesendet! info: array (
'url' => 'http://localhost/write?db=solaranzeige&precision=s',
'content_type' => 'application/json',
'http_code' => 400,
'header_size' => 1247,
'request_size' => 1093,
'filetime' => -1,
'ssl_verify_result' => 0,
'redirect_count' => 0,
'total_time' => 0.019566,
'namelookup_time' => 0.003127,
'connect_time' => 0.003506,
'pretransfer_time' => 0.003782,
'size_upload' => 936.0,
'size_download' => 972.0,
'speed_download' => 51157.0,
'speed_upload' => 49263.0,
'download_content_length' => 972.0,
'upload_content_length' => 936.0,
'starttransfer_time' => 0.019475,
'redirect_time' => 0.0,
'redirect_url' => '',
'primary_ip' => '::1',
'certinfo' =>
array (
),
'primary_port' => 8086,
'local_ip' => '::1',
'local_port' => 41964,
'http_version' => 2,
'protocol' => 1,
'ssl_verifyresult' => 0,
'scheme' => 'HTTP',
'appconnect_time_us' => 0,
'connect_time_us' => 3506,
'namelookup_time_us' => 3127,
'pretransfer_time_us' => 3782,
'redirect_time_us' => 0,
'starttransfer_time_us' => 19475,
'total_time_us' => 19566,
)
===============================================================
obiges wiederhohlt sich, da ja immer zweimal probiert wird
Danach geht es mit den anderen user.config.php normal weiter...
===============================================================
)
23.08. 08:42:30 -Multi-Regler-Ausgang. -19
23.08. 08:42:30 -OK. Datenübertragung erfolgreich.
23.08. 08:42:30 |---------------- Stop mpi_3phasen_serie.php ---------------
23.08. 08:42:30 -Verarbeitung von: '2.user.config.php' Regler: 31
23.08. 08:42:30 |-------------------- Start shelly.php ------------------
23.08. 08:42:30 -Shelly Typ: SHEM-3
23.08. 08:42:30 -Gesamtleistung: 400.21 Watt
23.08. 08:42:30 * -Daten zur lokalen InfluxDB [ solaranzeige_3em_1 ] gesendet.
23.08. 08:42:30 -Multi-Regler-Ausgang. 7
23.08. 08:42:37 -OK. Datenübertragung erfolgreich.
23.08. 08:42:37 -WattstundenGesamtHeute: 4128.3
23.08. 08:42:37 |-------------------- Stop shelly.php ------------------
23.08. 08:42:38 -Verarbeitung von: '3.user.config.php' Regler: 31
23.08. 08:42:38 |-------------------- Start shelly.php ------------------
23.08. 08:42:38 -Shelly Typ: Pro3EM
23.08. 08:42:38 -Gesamtleistung: -16.267 Watt
23.08. 08:42:38 * -Daten zur lokalen InfluxDB [ shelly_pro_3em_3 ] gesendet.
23.08. 08:42:38 -Multi-Regler-Ausgang. 7
23.08. 08:42:45 -OK. Datenübertragung erfolgreich.
23.08. 08:42:45 -WattstundenGesamtHeute: -175.42
23.08. 08:42:45 |-------------------- Stop shelly.php ------------------
23.08. 08:42:45 -Verarbeitung von: '4.user.config.php' Regler: 31
23.08. 08:42:45 |-------------------- Start shelly.php ------------------
23.08. 08:42:45 -Shelly Typ: SHEM-3
23.08. 08:42:45 -Gesamtleistung: 398.52 Watt
23.08. 08:42:45 * -Daten zur lokalen InfluxDB [ solaranzeige_3em_2 ] gesendet.
23.08. 08:42:45 -Multi-Regler-Ausgang. 7
23.08. 08:42:52 -OK. Datenübertragung erfolgreich.
23.08. 08:42:52 -WattstundenGesamtHeute: 4034.41
23.08. 08:42:52 |-------------------- Stop shelly.php ------------------
23.08. 08:42:52 -Multi Regler Auslesen [Stop Timeout].
Ich habe ein "interessantes" Problem.
Mein InfiniSolar 15k ist über einen Wandler Seriell zu USB am RasPi angeschlossen.
Das funktioniert gut, bis der Datenstrom abbricht.
Noch etwas zur Vorgeschichte:
Ich habe mir mal den USB-Anschluss am InfiniSolar 15kW Wechselrichter zerschossen und ab da den RasPi über die serielle Schnittstelle (Danke Ulrich) mit 2400 Baud über ein Seriell zu USB Kabel verbunden. Das funktionierte eine Weile perfekt. Irgendwann fing das mit den Abstürzen an. Seit ca. 1-2 Wochen passiert das täglich bis zu 10x.
Im /etc/crontab habe ich alle 2 Stunden einen reboot des Raspi drin.
Dann funktioniert es zwischen "gar nicht" und ein paar Stunden wieder.
Ein ähnliches Phänomen hatte ich auch schon vor dem "Unfall", aber nur alle paar Wochen/Monate, also sehr selten.
Das passiert öfters, wenn zB. eine Kochplatte eingeschaltet wird oder sonst ein Verbraucher eingeschaltet wird.
Siehe Bild, die gelbe Linie. Die anderen Linien sind vom Shelly
Ab nun kommen keine Daten mehr rein. Nur ein normaler Neustart des RasPi hilft.
- Der RasPi wurde bereits ausgetauscht, nützt nix.
- Auch die Speicherkarte wurde durch eine SanDisk ersetzt.
- Partition auf die volle grösse erweitert (Micro SD 64 GB)
- Ferrit-Kern über die serielle-Datenleitung
- galvanische Trennung der USB-Schnittstelle
- Raspi über Online-USV
- Raspi hat eigenes Netzteil, ca. 5,1/5,2 Volt (vorher hat er immer Unterspannung gemeldet)
- USB-Anschlüsse am Raspi getauscht mit dem Effekta
- am RasPi leuchtet die rote LED dauernd und die grüne flackert unregelmässig.
Alle anderen Geräte (Effekta WR und Shelly 3em) kommen immerwährend korrekt rein.
Nur der InfiniSolar bricht ab.
Weil zuviele Zeichen, kommt der Rest als zweiter Post.
Gruss Felix
Liste der Daten unten:
-------------------------------------
- Login mit Versionen
- solaranzeige.log normal 08:41 und mit Fehler ab 08:42
- dmesg (2. Post)
- syslog (2. Post)
Login und Versionen
======================================================================================================
Using username "pi".
Linux solaranzeige 5.15.32-v8+ #1538 SMP PREEMPT Thu Mar 31 19:40:39 BST 2022 aarch64
Software Version 5.0.4 Basis Juni 2022
Software Version 5.0.3c [64Bit] update Mai 2022
Software Version 5.0.3c [64Bit] update Mai 2022
Software Version 5.0.3c [64Bit] update Mai 2022
Software Version 5.0.3c [64Bit] update Mai 2022
Software Version 5.0.3c [64Bit] update Mai 2022
Software Version 5.1.0a update März 2023
Software Version 5.1.1b update Juli 2023
Software Version 5.1.1b update Juli 2023
Software Version 5.1.1c update August 2023
Software Version 5.1.1c update August 2023
Last login: Wed Aug 23 07:44:04 2023 from 192.168.3.110
solaranzeige.log (bis hierher ist alles normal)
======================================================================================================
23.08. 08:41:01 -Multi Regler Auslesen [Start].
23.08. 08:41:01 -Verarbeitung von: '1.user.config.php' Regler: 9
23.08. 08:41:01 |---------------- Start mpi_3phasen_serie.php ---------------
23.08. 08:41:09 -MQTT Daten zum [ localhost ] senden.
23.08. 08:41:09 * -Daten zur lokalen InfluxDB [ solaranzeige ] gesendet.
23.08. 08:41:09 -Multi-Regler-Ausgang. 1
23.08. 08:41:10 -OK. Datenübertragung erfolgreich.
23.08. 08:41:10 |---------------- Stop mpi_3phasen_serie.php ---------------
23.08. 08:41:11 -Verarbeitung von: '2.user.config.php' Regler: 31
23.08. 08:41:11 |-------------------- Start shelly.php ------------------
23.08. 08:41:11 -Shelly Typ: SHEM-3
23.08. 08:41:11 -Gesamtleistung: 403.26 Watt
23.08. 08:41:11 * -Daten zur lokalen InfluxDB [ solaranzeige_3em_1 ] gesendet.
23.08. 08:41:11 -Multi-Regler-Ausgang. 7
23.08. 08:41:18 -OK. Datenübertragung erfolgreich.
23.08. 08:41:18 -WattstundenGesamtHeute: 4121.63
23.08. 08:41:18 |-------------------- Stop shelly.php ------------------
23.08. 08:41:18 -Verarbeitung von: '3.user.config.php' Regler: 31
23.08. 08:41:18 |-------------------- Start shelly.php ------------------
23.08. 08:41:18 -Shelly Typ: Pro3EM
23.08. 08:41:18 -Gesamtleistung: -16.2 Watt
23.08. 08:41:18 * -Daten zur lokalen InfluxDB [ shelly_pro_3em_3 ] gesendet.
23.08. 08:41:18 -Multi-Regler-Ausgang. 7
23.08. 08:41:25 -OK. Datenübertragung erfolgreich.
23.08. 08:41:25 -WattstundenGesamtHeute: -175.15
23.08. 08:41:25 |-------------------- Stop shelly.php ------------------
23.08. 08:41:26 -Verarbeitung von: '4.user.config.php' Regler: 31
23.08. 08:41:26 |-------------------- Start shelly.php ------------------
23.08. 08:41:26 -Shelly Typ: SHEM-3
23.08. 08:41:26 -Gesamtleistung: 399.51 Watt
23.08. 08:41:26 * -Daten zur lokalen InfluxDB [ solaranzeige_3em_2 ] gesendet.
23.08. 08:41:26 -Multi-Regler-Ausgang. 7
23.08. 08:41:33 -OK. Datenübertragung erfolgreich.
23.08. 08:41:33 -WattstundenGesamtHeute: 4027.77
23.08. 08:41:33 |-------------------- Stop shelly.php ------------------
23.08. 08:41:33 -Verarbeitung von: '5.user.config.php' Regler: 7
23.08. 08:41:33 |-------------- Start ax_wechselrichter.php -----------------
23.08. 08:41:34 -000.0 00.0 000.0 00.0 0000 0000 000 000 53.50 003 063 0026 0003 107.5 53.61 00000 00000110 00 00 00203 000 i: 51
23.08. 08:41:34 * -Daten zur lokalen InfluxDB [ effekta_ax1 ] gesendet.
23.08. 08:41:34 -Multi-Regler-Ausgang. 6
23.08. 08:41:40 -OK. Datenübertragung erfolgreich.
23.08. 08:41:40 -Solarleistung: 203 Watt - WattstundenGesamtHeute: 177.93
23.08. 08:41:40 |------------ Stop ax_wechselrichter.php ------------------
23.08. 08:41:41 -Multi Regler Auslesen [Stop].
solaranzeige.log (ab diesem Durchgang kommt der Fehler bei 1.user.config.php)
======================================================================================================
23.08. 08:42:02 -Multi Regler Auslesen [Start].
23.08. 08:42:02 -Verarbeitung von: '1.user.config.php' Regler: 9
23.08. 08:42:02 |---------------- Start mpi_3phasen_serie.php ---------------
23.08. 08:42:12 -Es sieht so aus, als ob die Uhrzeit im Gerät nicht korrekt ist. Bitte prüfen!
23.08. 08:42:20 -MQTT Daten zum [ localhost ] senden.
23.08. 08:42:20 -InfluxDB => [ Netz Spannung_R=238.2,Spannung_S=240.6,Spannung_T=241.4,Frequenz=50.02 1692772931
AC Spannung_R=0,Spannung_S=0,Spannung_T=0,Frequenz=0,Scheinleistung=,Scheinleistung_R=,Scheinleistung_S=,Scheinleistung_T=,Wirkleistung=,Wirkleistung_R=,Wirkleistung_S=,Wirkleistung_
T=,Eingangsleistung=,Eingangsleistung_R=,Eingangsleistung_S=,Eingangsleistung_T=,Ausgangslast= 1692772931
Batterie Spannung=53.5,Spannung_WR=53.5,Ladestrom=36.4,Kapazitaet=074,Entladestrom=36.4,MaxLadestrom=0,MaxLadestromSet=0,MaxEntladestromSet= 1692772931
PV Spannung=507.5,Spannung1=507.5,Spannung2=592.6,Leistung=0,Leistung1=,Leistung2=,Strom=41.4,Strom1=30.7,Strom2=10.7 1692772931
Service Laststatus=0,Ladestatus=,Ladestatus2=,Stromrichtung_Batt=,Stromrichtung_WR=,Stromrichtung_Netz=,Modus=0,Device_Status=0,Temperatur=032,Batterie_Temperatur=000,Fehlercode=0,Wa
rnungen=0 1692772931
Summen Wh_Heute=0,Wh_Gesamt_Monat=0,Wh_Gesamt_Jahr=0,kWh_Total=0 1692772931
]
23.08. 08:42:20 -Daten nicht zur lokalen InfluxDB gesendet! info: array (
'url' => 'http://localhost/write?db=solaranzeige&precision=s',
'content_type' => 'application/json',
'http_code' => 400,
'header_size' => 1247,
'request_size' => 1093,
'filetime' => -1,
'ssl_verify_result' => 0,
'redirect_count' => 0,
'total_time' => 0.019566,
'namelookup_time' => 0.003127,
'connect_time' => 0.003506,
'pretransfer_time' => 0.003782,
'size_upload' => 936.0,
'size_download' => 972.0,
'speed_download' => 51157.0,
'speed_upload' => 49263.0,
'download_content_length' => 972.0,
'upload_content_length' => 936.0,
'starttransfer_time' => 0.019475,
'redirect_time' => 0.0,
'redirect_url' => '',
'primary_ip' => '::1',
'certinfo' =>
array (
),
'primary_port' => 8086,
'local_ip' => '::1',
'local_port' => 41964,
'http_version' => 2,
'protocol' => 1,
'ssl_verifyresult' => 0,
'scheme' => 'HTTP',
'appconnect_time_us' => 0,
'connect_time_us' => 3506,
'namelookup_time_us' => 3127,
'pretransfer_time_us' => 3782,
'redirect_time_us' => 0,
'starttransfer_time_us' => 19475,
'total_time_us' => 19566,
)
===============================================================
obiges wiederhohlt sich, da ja immer zweimal probiert wird
Danach geht es mit den anderen user.config.php normal weiter...
===============================================================
)
23.08. 08:42:30 -Multi-Regler-Ausgang. -19
23.08. 08:42:30 -OK. Datenübertragung erfolgreich.
23.08. 08:42:30 |---------------- Stop mpi_3phasen_serie.php ---------------
23.08. 08:42:30 -Verarbeitung von: '2.user.config.php' Regler: 31
23.08. 08:42:30 |-------------------- Start shelly.php ------------------
23.08. 08:42:30 -Shelly Typ: SHEM-3
23.08. 08:42:30 -Gesamtleistung: 400.21 Watt
23.08. 08:42:30 * -Daten zur lokalen InfluxDB [ solaranzeige_3em_1 ] gesendet.
23.08. 08:42:30 -Multi-Regler-Ausgang. 7
23.08. 08:42:37 -OK. Datenübertragung erfolgreich.
23.08. 08:42:37 -WattstundenGesamtHeute: 4128.3
23.08. 08:42:37 |-------------------- Stop shelly.php ------------------
23.08. 08:42:38 -Verarbeitung von: '3.user.config.php' Regler: 31
23.08. 08:42:38 |-------------------- Start shelly.php ------------------
23.08. 08:42:38 -Shelly Typ: Pro3EM
23.08. 08:42:38 -Gesamtleistung: -16.267 Watt
23.08. 08:42:38 * -Daten zur lokalen InfluxDB [ shelly_pro_3em_3 ] gesendet.
23.08. 08:42:38 -Multi-Regler-Ausgang. 7
23.08. 08:42:45 -OK. Datenübertragung erfolgreich.
23.08. 08:42:45 -WattstundenGesamtHeute: -175.42
23.08. 08:42:45 |-------------------- Stop shelly.php ------------------
23.08. 08:42:45 -Verarbeitung von: '4.user.config.php' Regler: 31
23.08. 08:42:45 |-------------------- Start shelly.php ------------------
23.08. 08:42:45 -Shelly Typ: SHEM-3
23.08. 08:42:45 -Gesamtleistung: 398.52 Watt
23.08. 08:42:45 * -Daten zur lokalen InfluxDB [ solaranzeige_3em_2 ] gesendet.
23.08. 08:42:45 -Multi-Regler-Ausgang. 7
23.08. 08:42:52 -OK. Datenübertragung erfolgreich.
23.08. 08:42:52 -WattstundenGesamtHeute: 4034.41
23.08. 08:42:52 |-------------------- Stop shelly.php ------------------
23.08. 08:42:52 -Multi Regler Auslesen [Stop Timeout].
- InfiniSolar 15 kW (Batterien laden, Überschusseinspeisung)
- Hausdach: total 12 kWp (6 kWp Nord/6 kWp Süd
- Effekta AX-M1 5000/48 (nur Batterien laden)
- Velodach: 1 kWp Nord
- Daly BMS
- SDM630
- 24 kWh LiFePo4
- Hausdach: total 12 kWp (6 kWp Nord/6 kWp Süd
- Effekta AX-M1 5000/48 (nur Batterien laden)
- Velodach: 1 kWp Nord
- Daly BMS
- SDM630
- 24 kWh LiFePo4
-
- Beiträge: 39
- Registriert: Do 26. Aug 2021, 22:19
- Wohnort: Burgdorf, Schweiz
- Hat sich bedankt: 1 Mal
- Danksagung erhalten: 4 Mal
Re: Datenstrom bricht ab 2
Restliche Logs:
- dmesg
- syslog
=======================================================================
dmesg
======================================================================================================
pi@solaranzeige:~ $ dmesg
[ 0.000000] Booting Linux on physical CPU 0x0000000000 [0x410fd034]
[ 0.000000] Linux version 5.15.32-v8+ (dom@buildbot) (aarch64-linux-gnu-gcc-8 (Ubuntu/Linaro 8.4.0-3ubuntu1) 8.4.0, GNU ld (GNU Binutils for Ubuntu) 2.34) #1538 SMP PREEMPT Thu Mar 31 19:40:39 BST 2022
[ 0.000000] random: fast init done
[ 0.000000] Machine model: Raspberry Pi 3 Model B Rev 1.2
[ 0.000000] efi: UEFI not found.
[ 0.000000] Reserved memory: created CMA memory pool at 0x000000001ec00000, size 256 MiB
[ 0.000000] OF: reserved mem: initialized node linux,cma, compatible id shared-dma-pool
[ 0.000000] Zone ranges:
[ 0.000000] DMA [mem 0x0000000000000000-0x000000003b3fffff]
[ 0.000000] DMA32 empty
[ 0.000000] Normal empty
[ 0.000000] Movable zone start for each node
[ 0.000000] Early memory node ranges
[ 0.000000] node 0: [mem 0x0000000000000000-0x000000003b3fffff]
[ 0.000000] Initmem setup node 0 [mem 0x0000000000000000-0x000000003b3fffff]
[ 0.000000] percpu: Embedded 28 pages/cpu s77144 r8192 d29352 u114688
[ 0.000000] pcpu-alloc: s77144 r8192 d29352 u114688 alloc=28*4096
[ 0.000000] pcpu-alloc: [0] 0 [0] 1 [0] 2 [0] 3
[ 0.000000] Detected VIPT I-cache on CPU0
[ 0.000000] CPU features: detected: ARM erratum 843419
[ 0.000000] CPU features: detected: ARM erratum 845719
[ 0.000000] Built 1 zonelists, mobility grouping on. Total pages: 238896
[ 0.000000] Kernel command line: coherent_pool=1M 8250.nr_uarts=1 snd_bcm2835.enable_compat_alsa=0 snd_bcm2835.enable_hdmi=1 video=Composite-1:720x480@60i vc_mem.mem_base=0x3ec00000 vc_mem.mem_size=0x4000 0000 console=ttyAMA0,115200 console=tty1 root=PARTUUID=5366b2b1-02 rootfstype=ext4 fsck.repair=yes rootwait quiet splash plymouth.ignore-serial-consoles
[ 0.000000] Unknown kernel command line parameters "splash", will be passed to user space.
[ 0.000000] Dentry cache hash table entries: 131072 (order: 8, 1048576 bytes, linear)
[ 0.000000] Inode-cache hash table entries: 65536 (order: 7, 524288 bytes, linear)
[ 0.000000] mem auto-init: stack:off, heap alloc:off, heap free:off
[ 0.000000] Memory: 665668K/970752K available (11456K kernel code, 1962K rwdata, 4144K rodata, 3776K init, 964K bss, 42940K reserved, 262144K cma-reserved)
[ 0.000000] SLUB: HWalign=64, Order=0-3, MinObjects=0, CPUs=4, Nodes=1
[ 0.000000] ftrace: allocating 37889 entries in 149 pages
[ 0.000000] ftrace: allocated 149 pages with 4 groups
[ 0.000000] trace event string verifier disabled
[ 0.000000] rcu: Preemptible hierarchical RCU implementation.
[ 0.000000] rcu: RCU event tracing is enabled.
[ 0.000000] rcu: RCU restricting CPUs from NR_CPUS=256 to nr_cpu_ids=4.
[ 0.000000] Trampoline variant of Tasks RCU enabled.
[ 0.000000] Rude variant of Tasks RCU enabled.
[ 0.000000] Tracing variant of Tasks RCU enabled.
[ 0.000000] rcu: RCU calculated value of scheduler-enlistment delay is 25 jiffies.
[ 0.000000] rcu: Adjusting geometry for rcu_fanout_leaf=16, nr_cpu_ids=4
[ 0.000000] NR_IRQS: 64, nr_irqs: 64, preallocated irqs: 0
[ 0.000000] Root IRQ handler: bcm2836_arm_irqchip_handle_irq
[ 0.000000] random: get_random_bytes called from start_kernel+0x510/0x6f8 with crng_init=1
[ 0.000000] arch_timer: cp15 timer(s) running at 19.20MHz (phys).
[ 0.000000] clocksource: arch_sys_counter: mask: 0xffffffffffffff max_cycles: 0x46d987e47, max_idle_ns: 440795202767 ns
[ 0.000001] sched_clock: 56 bits at 19MHz, resolution 52ns, wraps every 4398046511078ns
[ 0.000311] Console: colour dummy device 80x25
[ 0.000380] printk: console [tty1] enabled
[ 0.000454] Calibrating delay loop (skipped), value calculated using timer frequency.. 38.40 BogoMIPS (lpj=76800)
[ 0.000490] pid_max: default: 32768 minimum: 301
[ 0.000674] LSM: Security Framework initializing
[ 0.000870] Mount-cache hash table entries: 2048 (order: 2, 16384 bytes, linear)
[ 0.000915] Mountpoint-cache hash table entries: 2048 (order: 2, 16384 bytes, linear)
[ 0.002588] cgroup: Disabling memory control group subsystem
[ 0.006151] rcu: Hierarchical SRCU implementation.
[ 0.007568] EFI services will not be available.
[ 0.008437] smp: Bringing up secondary CPUs ...
[ 0.009954] Detected VIPT I-cache on CPU1
[ 0.010045] CPU1: Booted secondary processor 0x0000000001 [0x410fd034]
[ 0.011797] Detected VIPT I-cache on CPU2
[ 0.011860] CPU2: Booted secondary processor 0x0000000002 [0x410fd034]
[ 0.013519] Detected VIPT I-cache on CPU3
[ 0.013577] CPU3: Booted secondary processor 0x0000000003 [0x410fd034]
[ 0.013785] smp: Brought up 1 node, 4 CPUs
[ 0.013815] SMP: Total of 4 processors activated.
[ 0.013832] CPU features: detected: 32-bit EL0 Support
[ 0.013846] CPU features: detected: 32-bit EL1 Support
[ 0.013864] CPU features: detected: CRC32 instructions
[ 0.053372] CPU: All CPU(s) started at EL2
[ 0.053488] alternatives: patching kernel code
[ 0.055409] devtmpfs: initialized
[ 0.077207] Enabled cp15_barrier support
[ 0.077259] Enabled setend support
[ 0.077556] clocksource: jiffies: mask: 0xffffffff max_cycles: 0xffffffff, max_idle_ns: 7645041785100000 ns
[ 0.077599] futex hash table entries: 1024 (order: 4, 65536 bytes, linear)
[ 0.092965] pinctrl core: initialized pinctrl subsystem
[ 0.094157] DMI not present or invalid.
[ 0.094827] NET: Registered PF_NETLINK/PF_ROUTE protocol family
[ 0.105653] DMA: preallocated 1024 KiB GFP_KERNEL pool for atomic allocations
[ 0.106140] DMA: preallocated 1024 KiB GFP_KERNEL|GFP_DMA pool for atomic allocations
[ 0.107580] DMA: preallocated 1024 KiB GFP_KERNEL|GFP_DMA32 pool for atomic allocations
[ 0.107743] audit: initializing netlink subsys (disabled)
[ 0.108174] audit: type=2000 audit(0.104:1): state=initialized audit_enabled=0 res=1
[ 0.109033] thermal_sys: Registered thermal governor 'step_wise'
[ 0.109405] cpuidle: using governor menu
[ 0.110002] hw-breakpoint: found 6 breakpoint and 4 watchpoint registers.
[ 0.110288] ASID allocator initialised with 65536 entries
[ 0.110536] Serial: AMBA PL011 UART driver
[ 0.124815] bcm2835-mbox 3f00b880.mailbox: mailbox enabled
[ 0.152759] raspberrypi-firmware soc:firmware: Attached to firmware from 2022-03-24T13:20:54, variant start
[ 0.156784] raspberrypi-firmware soc:firmware: Firmware hash is e5a963efa66a1974127860b42e913d2374139ff5
[ 0.215022] bcm2835-dma 3f007000.dma: DMA legacy API manager, dmachans=0x1
[ 0.220673] vgaarb: loaded
[ 0.221387] SCSI subsystem initialized
[ 0.221704] usbcore: registered new interface driver usbfs
[ 0.221786] usbcore: registered new interface driver hub
[ 0.221886] usbcore: registered new device driver usb
[ 0.222432] usb_phy_Wortzensur phy: supply vcc not found, using dummy regulator
[ 0.223076] pps_core: LinuxPPS API ver. 1 registered
[ 0.223094] pps_core: Software ver. 5.3.6 - Copyright 2005-2007 Rodolfo Giometti <giometti@linux.it>
[ 0.223131] PTP clock support registered
[ 0.225569] clocksource: Switched to clocksource arch_sys_counter
[ 0.362412] VFS: Disk quotas dquot_6.6.0
[ 0.362549] VFS: Dquot-cache hash table entries: 512 (order 0, 4096 bytes)
[ 0.362799] FS-Cache: Loaded
[ 0.363125] CacheFiles: Loaded
[ 0.364460] simple-framebuffer 3eaa9000.framebuffer: framebuffer at 0x3eaa9000, 0x151800 bytes
[ 0.364487] simple-framebuffer 3eaa9000.framebuffer: format=a8r8g8b8, mode=720x480x32, linelength=2880
[ 0.365091] Console: switching to colour frame buffer device 90x30
[ 0.370927] simple-framebuffer 3eaa9000.framebuffer: fb0: simplefb registered!
[ 0.385999] NET: Registered PF_INET protocol family
[ 0.386317] IP idents hash table entries: 16384 (order: 5, 131072 bytes, linear)
[ 0.388257] tcp_listen_portaddr_hash hash table entries: 512 (order: 1, 8192 bytes, linear)
[ 0.388315] TCP established hash table entries: 8192 (order: 4, 65536 bytes, linear)
[ 0.388443] TCP bind hash table entries: 8192 (order: 5, 131072 bytes, linear)
[ 0.388652] TCP: Hash tables configured (established 8192 bind 8192)
[ 0.388947] UDP hash table entries: 512 (order: 2, 16384 bytes, linear)
[ 0.389012] UDP-Lite hash table entries: 512 (order: 2, 16384 bytes, linear)
[ 0.389394] NET: Registered PF_UNIX/PF_LOCAL protocol family
[ 0.390668] RPC: Registered named UNIX socket transport module.
[ 0.390689] RPC: Registered udp transport module.
[ 0.390706] RPC: Registered tcp transport module.
[ 0.390721] RPC: Registered tcp NFSv4.1 backchannel transport module.
[ 0.390748] PCI: CLS 0 bytes, default 64
[ 0.393620] hw perfevents: enabled with armv8_cortex_a53 PMU driver, 7 counters available
[ 0.393973] kvm [1]: IPA Size Limit: 40 bits
[ 0.395692] kvm [1]: Hyp mode initialized successfully
[ 1.883788] Initialise system trusted keyrings
[ 1.884313] workingset: timestamp_bits=46 max_order=18 bucket_order=0
[ 1.895095] zbud: loaded
[ 1.897869] FS-Cache: Netfs 'nfs' registered for caching
[ 1.898860] NFS: Registering the id_resolver key type
[ 1.898935] Key type id_resolver registered
[ 1.898952] Key type id_legacy registered
[ 1.899110] nfs4filelayout_init: NFSv4 File Layout Driver Registering...
[ 1.899130] nfs4flexfilelayout_init: NFSv4 Flexfile Layout Driver Registering...
[ 1.900884] Key type asymmetric registered
[ 1.900905] Asymmetric key parser 'x509' registered
[ 1.901016] Block layer SCSI Wortzensur (bsg) driver version 0.4 loaded (major 247)
[ 1.901405] io scheduler mq-deadline registered
[ 1.901426] io scheduler kyber registered
[ 1.916562] Serial: 8250/16550 driver, 1 ports, IRQ sharing enabled
[ 1.919946] bcm2835-rng 3f104000.rng: hwrng registered
[ 1.921041] vc-mem: phys_addr:0x00000000 mem_base=0x3ec00000 mem_size:0x40000000(1024 MiB)
[ 1.923108] gpiomem-bcm2835 3f200000.gpiomem: Initialised: Registers at 0x3f200000
[ 1.923656] cacheinfo: Unable to detect cache hierarchy for CPU 0
[ 1.940756] brd: module loaded
[ 1.955612] loop: module loaded
[ 1.956659] Loading iSCSI transport class v2.0-870.
[ 1.963541] usbcore: registered new interface driver r8152
[ 1.963694] usbcore: registered new interface driver lan78xx
[ 1.963805] usbcore: registered new interface driver smsc95xx
[ 1.964464] dwc_otg: version 3.00a 10-AUG-2012 (platform bus)
[ 2.693063] Core Release: 2.80a
[ 2.693089] Setting default values for core params
[ 2.693122] Finished setting default values for core params
[ 2.893647] Using Buffer DMA mode
[ 2.893664] Periodic Transfer Interrupt Enhancement - disabled
[ 2.893680] Multiprocessor Interrupt Enhancement - disabled
[ 2.893695] OTG VER PARAM: 0, OTG VER FLAG: 0
[ 2.893718] Dedicated Tx FIFOs mode
[ 2.898366] WARN::dwc_otg_hcd_init
FIQ DMA bounce buffers: virt = ffffffc009a51000 dma = 0x00000000df000000 len=9024
[ 2.898412] FIQ FSM acceleration enabled for :
Non-periodic Split Transactions
Periodic Split Transactions
High-Speed Isochronous Endpoints
Interrupt/Control Split Transaction hack enabled
[ 2.898435] dwc_otg: Microframe scheduler enabled
[ 2.898515] WARN::hcd_init_fiq:497: MPHI regs_base at ffffffc009635000
[ 2.898614] dwc_otg 3f980000.usb: DWC OTG Controller
[ 2.898675] dwc_otg 3f980000.usb: new USB bus registered, assigned bus number 1
[ 2.898742] dwc_otg 3f980000.usb: irq 74, io mem 0x00000000
[ 2.898805] Init: Port Power? op_state=1
[ 2.898820] Init: Power Port (0)
[ 2.899336] usb usb1: New USB device found, idVendor=1d6b, idProduct=0002, bcdDevice= 5.15
[ 2.899365] usb usb1: New USB device strings: Mfr=3, Product=2, SerialNumber=1
[ 2.899388] usb usb1: Product: DWC OTG Controller
[ 2.899408] usb usb1: Manufacturer: Linux 5.15.32-v8+ dwc_otg_hcd
[ 2.899428] usb usb1: SerialNumber: 3f980000.usb
[ 2.900480] hub 1-0:1.0: USB hub found
[ 2.900574] hub 1-0:1.0: 1 port detected
[ 2.901917] dwc_otg: FIQ enabled
[ 2.901935] dwc_otg: NAK holdoff enabled
[ 2.901950] dwc_otg: FIQ split-transaction FSM enabled
[ 2.901981] Module dwc_common_port init
[ 2.902819] usbcore: registered new interface driver uas
[ 2.902943] usbcore: registered new interface driver usb-storage
[ 2.903258] mousedev: PS/2 mouse device common for all mice
[ 2.909033] sdhci: Secure Digital Host Controller Interface driver
[ 2.909056] sdhci: Copyright(c) Pierre Ossman
[ 2.909882] sdhci-pltfm: SDHCI platform and OF driver helper
[ 2.913625] ledtrig-cpu: registered to indicate activity on CPUs
[ 2.914503] hid: raw HID events driver (C) Jiri Kosina
[ 2.914814] usbcore: registered new interface driver usbhid
[ 2.914833] usbhid: USB HID core driver
[ 2.915265] ashmem: initialized
[ 2.923749] Initializing XFRM netlink socket
[ 2.923829] NET: Registered PF_PACKET protocol family
[ 2.924068] Key type dns_resolver registered
[ 2.926025] registered taskstats version 1
[ 2.926066] Loading compiled-in X.509 certificates
[ 2.926948] Key type ._fscrypt registered
[ 2.926967] Key type .fscrypt registered
[ 2.926982] Key type fscrypt-provisioning registered
[ 2.946266] uart-pl011 3f201000.serial: there is not valid maps for state default
[ 2.946657] uart-pl011 3f201000.serial: cts_event_workaround enabled
[ 2.946877] 3f201000.serial: ttyAMA0 at MMIO 0x3f201000 (irq = 99, base_baud = 0) is a PL011 rev2
[ 2.947160] printk: console [ttyAMA0] enabled
[ 2.953173] bcm2835-wdt bcm2835-wdt: Broadcom BCM2835 watchdog timer
[ 2.953876] bcm2835-power bcm2835-power: Broadcom BCM2835 power domains driver
[ 2.956602] mmc-bcm2835 3f300000.mmcnr: mmc_debug:0 mmc_debug2:0
[ 2.956630] mmc-bcm2835 3f300000.mmcnr: DMA channel allocated
[ 2.983650] sdhost: log_buf @ (____ptrval____) (c2b8b000)
[ 3.009833] Indeed it is in host mode hprt0 = 00021501
[ 3.031637] mmc0: sdhost-bcm2835 loaded - DMA enabled (>1)
[ 3.056560] of_cfs_init
[ 3.056741] of_cfs_init: OK
[ 3.059658] Waiting for root device PARTUUID=5366b2b1-02...
[ 3.121855] mmc0: host does not support reading read-only switch, assuming write-enable
[ 3.127441] mmc0: new high speed SDXC card at address aaaa
[ 3.129525] mmcblk0: mmc0:aaaa SN64G 59.5 GiB
[ 3.138780] mmc1: new high speed SDIO card at address 0001
[ 3.142576] mmcblk0: p1 p2
[ 3.143500] mmcblk0: mmc0:aaaa SN64G 59.5 GiB
[ 3.167643] EXT4-fs (mmcblk0p2): mounted filesystem with ordered data mode. Opts: (null). Quota mode: none.
[ 3.167780] VFS: Mounted root (ext4 filesystem) readonly on device 179:2.
[ 3.176499] devtmpfs: mounted
[ 3.187960] Freeing unused kernel memory: 3776K
[ 3.188189] Run /sbin/init as init process
[ 3.188207] with arguments:
[ 3.188220] /sbin/init
[ 3.188234] splash
[ 3.188248] with environment:
[ 3.188261] HOME=/
[ 3.188275] TERM=linux
[ 3.201635] usb 1-1: new high-speed USB device number 2 using dwc_otg
[ 3.201950] Indeed it is in host mode hprt0 = 00001101
[ 3.410239] usb 1-1: New USB device found, idVendor=0424, idProduct=9514, bcdDevice= 2.00
[ 3.410286] usb 1-1: New USB device strings: Mfr=0, Product=0, SerialNumber=0
[ 3.411491] hub 1-1:1.0: USB hub found
[ 3.411688] hub 1-1:1.0: 5 ports detected
[ 3.701646] usb 1-1.1: new high-speed USB device number 3 using dwc_otg
[ 3.802342] usb 1-1.1: New USB device found, idVendor=0424, idProduct=ec00, bcdDevice= 2.00
[ 3.802408] usb 1-1.1: New USB device strings: Mfr=0, Product=0, SerialNumber=0
[ 3.805986] smsc95xx v2.0.0
[ 3.823628] systemd[1]: System time before build time, advancing clock.
[ 3.966657] SMSC LAN8700 usb-001:003:01: attached PHY driver (mii_bus:phy_addr=usb-001:003:01, irq=POLL)
[ 3.967911] smsc95xx 1-1.1:1.0 eth0: register 'smsc95xx' at usb-3f980000.usb-1.1, smsc95xx USB 2.0 Ethernet, b8:27:eb:58:5a:13
[ 4.007409] NET: Registered PF_INET6 protocol family
[ 4.010071] Segment Routing with IPv6
[ 4.010138] In-situ OAM (IOAM) with IPv6
[ 4.027498] random: crng init done
[ 4.045677] usb 1-1.3: new full-speed USB device number 4 using dwc_otg
[ 4.070985] systemd[1]: systemd 247.3-7 running in system mode. (+PAM +AUDIT +SELINUX +IMA +APPARMOR +SMACK +SYSVINIT +UTMP +LIBCRYPTSETUP +GCRYPT +GNUTLS +ACL +XZ +LZ4 +ZSTD +SECCOMP +BLKID +ELFUTILS +KM OD +IDN2 -IDN +PCRE2 default-hierarchy=unified)
[ 4.072458] systemd[1]: Detected architecture arm64.
[ 4.075302] systemd[1]: Set hostname to <solaranzeige>.
[ 4.169644] usb 1-1.3: New USB device found, idVendor=0403, idProduct=6001, bcdDevice= 6.00
[ 4.169699] usb 1-1.3: New USB device strings: Mfr=1, Product=2, SerialNumber=3
[ 4.169724] usb 1-1.3: Product: FT232R USB UART
[ 4.169745] usb 1-1.3: Manufacturer: FTDI
[ 4.169766] usb 1-1.3: SerialNumber: A9ESNKJY
[ 4.230149] uart-pl011 3f201000.serial: no DMA platform data
[ 4.253668] usb 1-1.5: new low-speed USB device number 5 using dwc_otg
[ 4.338394] systemd-fstab-generator[107]: Checking was requested for "//192.168.3.21/Diverse/Backup/solaranzeige", but it is not a device.
[ 4.397411] usb 1-1.5: New USB device found, idVendor=0665, idProduct=5161, bcdDevice= 0.02
[ 4.397463] usb 1-1.5: New USB device strings: Mfr=3, Product=1, SerialNumber=0
[ 4.411136] hid-Wortzensur 0003
5161.0001: hiddev96,hidraw0: USB HID v1.11 Device [HID 0665:5161] on usb-3f980000.usb-1.5/input0
[ 5.135228] systemd[1]: /lib/systemd/system/plymouth-start.service:16: Unit configured to use KillMode=none. This is unsafe, as it disables systemd's process lifecycle management for the service. Please u pdate your service to use a safer KillMode=, such as 'mixed' or 'control-group'. Support for KillMode=none is deprecated and will eventually be removed.
[ 5.421105] systemd[1]: Queued start job for default target Graphical Interface.
[ 5.428483] systemd[1]: Created slice system-getty.slice.
[ 5.430676] systemd[1]: Created slice system-modprobe.slice.
[ 5.432321] systemd[1]: Created slice system-serial\x2dgetty.slice.
[ 5.433990] systemd[1]: Created slice system-systemd\x2dfsck.slice.
[ 5.435637] systemd[1]: Created slice system-wpa_supplicant.slice.
[ 5.436897] systemd[1]: Created slice User and Session Slice.
[ 5.437799] systemd[1]: Started Forward Password Requests to Wall Directory Watch.
[ 5.439496] systemd[1]: Set up automount Arbitrary Executable File Formats File System Automount Point.
[ 5.440299] systemd[1]: Reached target Slices.
[ 5.440520] systemd[1]: Reached target Swap.
[ 5.450042] systemd[1]: Listening on Syslog Socket.
[ 5.451260] systemd[1]: Listening on fsck to fsckd communication Socket.
[ 5.451883] systemd[1]: Listening on initctl Compatibility Named Pipe.
[ 5.453840] systemd[1]: Listening on Journal Audit Socket.
[ 5.455064] systemd[1]: Listening on Journal Socket (/dev/log).
[ 5.456516] systemd[1]: Listening on Journal Socket.
[ 5.459347] systemd[1]: Listening on udev Control Socket.
[ 5.460626] systemd[1]: Listening on udev Kernel Socket.
[ 5.462213] systemd[1]: Condition check resulted in Huge Pages File System being skipped.
[ 5.468408] systemd[1]: Mounting POSIX Message Queue File System...
[ 5.475459] systemd[1]: Mounting RPC Pipe File System...
[ 5.484160] systemd[1]: Mounting Kernel Debug File System...
[ 5.492450] systemd[1]: Mounting Kernel Trace File System...
[ 5.493268] systemd[1]: Condition check resulted in Kernel Module supporting RPCSEC_GSS being skipped.
[ 5.502729] systemd[1]: Starting Restore / save the current clock...
[ 5.513832] systemd[1]: Starting Set the console keyboard layout...
[ 5.522226] systemd[1]: Starting Create list of static device nodes for the current kernel...
[ 5.530339] systemd[1]: Starting Load Kernel Module configfs...
[ 5.538871] systemd[1]: Starting Load Kernel Module drm...
[ 5.547917] systemd[1]: Starting Load Kernel Module fuse...
[ 5.553203] systemd[1]: Condition check resulted in Set Up Additional Binary Formats being skipped.
[ 5.575405] systemd[1]: Starting File System Check on Root Device...
[ 5.594763] systemd[1]: Starting Journal Service...
[ 5.632165] systemd[1]: Starting Load Kernel Modules...
[ 5.650309] fuse: init (API version 7.34)
[ 5.660410] systemd[1]: Starting Coldplug All udev Devices...
[ 5.681863] systemd[1]: Mounted POSIX Message Queue File System.
[ 5.683103] systemd[1]: Mounted RPC Pipe File System.
[ 5.684155] systemd[1]: Mounted Kernel Debug File System.
[ 5.685191] systemd[1]: Mounted Kernel Trace File System.
[ 5.697864] systemd[1]: Finished Restore / save the current clock.
[ 5.702682] systemd[1]: Finished Create list of static device nodes for the current kernel.
[ 5.706214] systemd[1]: modprobe@configfs.service: Succeeded.
[ 5.708490] systemd[1]: Finished Load Kernel Module configfs.
[ 5.712587] systemd[1]: modprobe@fuse.service: Succeeded.
[ 5.718258] systemd[1]: Finished Load Kernel Module fuse.
[ 5.726771] systemd[1]: modprobe@drm.service: Succeeded.
[ 5.732960] systemd[1]: Finished Load Kernel Module drm.
[ 5.738796] systemd[1]: Finished Load Kernel Modules.
[ 5.749745] systemd[1]: Mounting FUSE Control File System...
[ 5.758168] systemd[1]: Mounting Kernel Configuration File System...
[ 5.766246] systemd[1]: Started File System Check Daemon to report status.
[ 5.775913] systemd[1]: Starting Apply Kernel Variables...
[ 5.786635] systemd[1]: Mounted FUSE Control File System.
[ 5.787941] systemd[1]: Mounted Kernel Configuration File System.
[ 5.934766] systemd[1]: Finished Apply Kernel Variables.
[ 5.938478] systemd[1]: Finished File System Check on Root Device.
[ 5.945826] systemd[1]: Starting Remount Root and Kernel File Systems...
[ 6.116116] systemd[1]: Started Journal Service.
[ 6.162593] EXT4-fs (mmcblk0p2): re-mounted. Opts: (null). Quota mode: none.
[ 6.246935] systemd-journald[132]: Received client request to flush runtime journal.
[ 6.272452] systemd-journald[132]: File /var/log/journal/aca2faf379e8422b9f42e5bd96effc71/system.journal corrupted or uncleanly shut down, renaming and replacing.
[ 7.726408] vc_sm_cma: module is from the staging directory, the quality is unknown, you have been warned.
[ 7.736590] bcm2835_vc_sm_cma_probe: Videocore shared memory driver
[ 7.736645] [vc_sm_connected_init]: start
[ 7.750300] [vc_sm_connected_init]: installed successfully
[ 7.756687] mc: Linux media interface: v0.10
[ 7.794210] snd_bcm2835: module is from the staging directory, the quality is unknown, you have been warned.
[ 7.802480] bcm2835_audio bcm2835_audio: card created with 8 channels
[ 7.821292] videodev: Linux video capture interface: v2.00
[ 7.860509] bcm2835_mmal_vchiq: module is from the staging directory, the quality is unknown, you have been warned.
[ 7.863163] bcm2835_mmal_vchiq: module is from the staging directory, the quality is unknown, you have been warned.
[ 7.864357] bcm2835_mmal_vchiq: module is from the staging directory, the quality is unknown, you have been warned.
[ 7.871095] bcm2835_isp: module is from the staging directory, the quality is unknown, you have been warned.
[ 7.875155] bcm2835_v4l2: module is from the staging directory, the quality is unknown, you have been warned.
[ 7.885500] bcm2835_codec: module is from the staging directory, the quality is unknown, you have been warned.
[ 7.896893] bcm2835-isp bcm2835-isp: Device node output[0] registered as /dev/video13
[ 7.897934] bcm2835-isp bcm2835-isp: Device node capture[0] registered as /dev/video14
[ 7.900201] bcm2835-isp bcm2835-isp: Device node capture[1] registered as /dev/video15
[ 7.900807] bcm2835-isp bcm2835-isp: Device node stats[2] registered as /dev/video16
[ 7.900866] bcm2835-isp bcm2835-isp: Register output node 0 with media controller
[ 7.900926] bcm2835-isp bcm2835-isp: Register capture node 1 with media controller
[ 7.900969] bcm2835-isp bcm2835-isp: Register capture node 2 with media controller
[ 7.900998] bcm2835-isp bcm2835-isp: Register capture node 3 with media controller
[ 7.901195] bcm2835-codec bcm2835-codec: Device registered as /dev/video10
[ 7.901253] bcm2835-codec bcm2835-codec: Loaded V4L2 decode
[ 7.910530] bcm2835-codec bcm2835-codec: Device registered as /dev/video11
[ 7.910614] bcm2835-codec bcm2835-codec: Loaded V4L2 encode
[ 7.917074] bcm2835-codec bcm2835-codec: Device registered as /dev/video12
[ 7.917167] bcm2835-codec bcm2835-codec: Loaded V4L2 isp
[ 7.926939] bcm2835-codec bcm2835-codec: Device registered as /dev/video18
[ 7.927026] bcm2835-codec bcm2835-codec: Loaded V4L2 image_fx
[ 7.929888] bcm2835-isp bcm2835-isp: Device node output[0] registered as /dev/video20
[ 7.931832] bcm2835-isp bcm2835-isp: Device node capture[0] registered as /dev/video21
[ 7.935774] bcm2835-isp bcm2835-isp: Device node capture[1] registered as /dev/video22
[ 7.936950] bcm2835-codec bcm2835-codec: Device registered as /dev/video31
[ 7.937033] bcm2835-codec bcm2835-codec: Loaded V4L2 encode_image
[ 7.942719] bcm2835-isp bcm2835-isp: Device node stats[2] registered as /dev/video23
[ 7.942784] bcm2835-isp bcm2835-isp: Register output node 0 with media controller
[ 7.942831] bcm2835-isp bcm2835-isp: Register capture node 1 with media controller
[ 7.942881] bcm2835-isp bcm2835-isp: Register capture node 2 with media controller
[ 7.942909] bcm2835-isp bcm2835-isp: Register capture node 3 with media controller
[ 7.943299] bcm2835-isp bcm2835-isp: Loaded V4L2 bcm2835-isp
[ 8.350762] cfg80211: Loading compiled-in X.509 certificates for regulatory database
[ 8.431468] cfg80211: Loaded X.509 cert 'sforshee: 00b28ddf47aef9cea7'
[ 8.567127] usbcore: registered new interface driver usbserial_Wortzensur
[ 8.567259] usbserial: USB Serial support registered for Wortzensur
[ 8.601425] cfg80211: loaded regulatory.db is malformed or signature is missing/invalid
[ 8.664004] usbcore: registered new interface driver ftdi_sio
[ 8.671202] usbserial: USB Serial support registered for FTDI USB Serial Device
[ 8.671574] ftdi_sio 1-1.3:1.0: FTDI USB Serial Device converter detected
[ 8.671834] usb 1-1.3: Detected FT232RL
[ 8.684011] usb 1-1.3: FTDI USB Serial Device converter now attached to ttyUSB0
[ 8.755169] brcmfmac: F1 signature read @0x18000000=0x1541a9a6
[ 8.776850] brcmfmac: brcmf_fw_alloc_request: using brcm/brcmfmac43430-sdio for chip BCM43430/1
[ 8.777378] usbcore: registered new interface driver brcmfmac
[ 8.780015] brcmfmac mmc1
1: Direct firmware load for brcm/brcmfmac43430-sdio.raspberrypi,3-model-b.bin failed with error -2
[ 8.796888] checking Wortzensur (3eaa9000 151800) vs hw (0 ffffffffffffffff)
[ 8.796933] fb0: switching to vc4 from simple
[ 8.798171] Console: switching to colour dummy device 80x25
[ 8.803097] vc4-drm soc:gpu: bound 3f400000.hvs (ops vc4_hvs_ops [vc4])
[ 8.809334] Registered IR keymap rc-cec
[ 8.809841] rc rc0: vc4 as /devices/platform/soc/3f902000.hdmi/rc/rc0
[ 8.810304] input: vc4 as /devices/platform/soc/3f902000.hdmi/rc/rc0/input0
[ 9.032572] brcmfmac: brcmf_fw_alloc_request: using brcm/brcmfmac43430-sdio for chip BCM43430/1
[ 9.032810] brcmfmac: brcmf_fw_alloc_request: using brcm/brcmfmac43430-sdio for chip BCM43430/1
[ 9.044235] brcmfmac: brcmf_c_preinit_dcmds: Firmware: BCM43430/1 wl0: Jul 19 2021 03:24:18 version 7.45.98 (TOB) (56df937 CY) FWID 01-8e14b897
[ 9.874901] vc4-drm soc:gpu: bound 3f400000.hvs (ops vc4_hvs_ops [vc4])
[ 9.889209] Registered IR keymap rc-cec
[ 9.889608] rc rc0: vc4 as /devices/platform/soc/3f902000.hdmi/rc/rc0
[ 9.889985] input: vc4 as /devices/platform/soc/3f902000.hdmi/rc/rc0/input1
[ 9.897470] vc4-drm soc:gpu: bound 3f902000.hdmi (ops vc4_hdmi_ops [vc4])
[ 9.898123] vc4-drm soc:gpu: bound 3f004000.txp (ops vc4_txp_ops [vc4])
[ 9.898895] vc4-drm soc:gpu: bound 3f206000.pixelvalve (ops vc4_crtc_ops [vc4])
[ 9.899401] vc4-drm soc:gpu: bound 3f207000.pixelvalve (ops vc4_crtc_ops [vc4])
[ 9.899868] vc4-drm soc:gpu: bound 3f807000.pixelvalve (ops vc4_crtc_ops [vc4])
[ 9.900271] vc4-drm soc:gpu: bound 3fc00000.v3d (ops vc4_v3d_ops [vc4])
[ 9.916487] [drm] Initialized vc4 0.0.0 20140616 for soc:gpu on minor 0
[ 9.917253] vc4-drm soc:gpu: [drm] Cannot find any crtc or sizes
[ 10.763155] WARN::dwc_otg_hcd_urb_dequeue:639: Timed out waiting for FSM NP transfer to complete on 2
[ 11.028857] 8021q: 802.1Q VLAN Support v1.8
[ 11.722976] brcmfmac: brcmf_cfg80211_set_power_mgmt: power save enabled
[ 12.202855] smsc95xx 1-1.1:1.0 eth0: hardware isn't capable of remote wakeup
[ 12.259209] smsc95xx 1-1.1:1.0 eth0: Link is Down
[ 12.381244] Adding 799740k swap on /var/swap. Priority:-2 extents:719 across:7383984k SSFS
[ 13.290855] IPv6: ADDRCONF(NETDEV_CHANGE): wlan0: link becomes ready
[ 14.463823] smsc95xx 1-1.1:1.0 eth0: Link is Up - 100Mbps/Full - flow control off
[ 14.463932] IPv6: ADDRCONF(NETDEV_CHANGE): eth0: link becomes ready
[ 19.934857] vc4-drm soc:gpu: [drm] Cannot find any crtc or sizes
[ 20.680802] FS-Cache: Netfs 'cifs' registered for caching
[ 20.731718] Key type cifs.spnego registered
[ 20.731785] Key type cifs.idmap registered
[ 20.735160] CIFS: No dialect specified on mount. Default has changed to a more secure dialect, SMB2.1 or later (e.g. SMB3.1.1), from CIFS (SMB1). To use the less secure SMB1 dialect to access old servers which do not support SMB3.1.1 (or even SMB3 or SMB2.1) specify vers=1.0 on mount.
[ 20.735205] CIFS: Attempting to mount \\192.168.3.21\Diverse
[ 33.757316] cam-dummy-reg: disabling
[ 36.718316] hdmi-audio-codec hdmi-audio-codec.1.auto: ASoC: error at snd_soc_dai_startup on i2s-hifi: -19
[ 36.718374] MAI: soc_pcm_open() failed (-19)
[ 36.720328] hdmi-audio-codec hdmi-audio-codec.1.auto: ASoC: error at snd_soc_dai_startup on i2s-hifi: -19
[ 36.720387] MAI: soc_pcm_open() failed (-19)
[ 36.722177] hdmi-audio-codec hdmi-audio-codec.1.auto: ASoC: error at snd_soc_dai_startup on i2s-hifi: -19
[ 36.722226] MAI: soc_pcm_open() failed (-19)
[ 36.758102] hdmi-audio-codec hdmi-audio-codec.1.auto: ASoC: error at snd_soc_dai_startup on i2s-hifi: -19
[ 36.758239] MAI: soc_pcm_open() failed (-19)
[ 36.759909] hdmi-audio-codec hdmi-audio-codec.1.auto: ASoC: error at snd_soc_dai_startup on i2s-hifi: -19
[ 36.760049] MAI: soc_pcm_open() failed (-19)
[ 36.762425] hdmi-audio-codec hdmi-audio-codec.1.auto: ASoC: error at snd_soc_dai_startup on i2s-hifi: -19
[ 36.762562] MAI: soc_pcm_open() failed (-19)
[ 37.663640] hdmi-audio-codec hdmi-audio-codec.1.auto: ASoC: error at snd_soc_dai_startup on i2s-hifi: -19
[ 37.663769] MAI: soc_pcm_open() failed (-19)
[ 37.665269] hdmi-audio-codec hdmi-audio-codec.1.auto: ASoC: error at snd_soc_dai_startup on i2s-hifi: -19
[ 37.665397] MAI: soc_pcm_open() failed (-19)
[ 37.666835] hdmi-audio-codec hdmi-audio-codec.1.auto: ASoC: error at snd_soc_dai_startup on i2s-hifi: -19
[ 37.666955] MAI: soc_pcm_open() failed (-19)
[ 37.683357] hdmi-audio-codec hdmi-audio-codec.1.auto: ASoC: error at snd_soc_dai_startup on i2s-hifi: -19
[ 37.683531] MAI: soc_pcm_open() failed (-19)
[ 37.684285] hdmi-audio-codec hdmi-audio-codec.1.auto: ASoC: error at snd_soc_dai_startup on i2s-hifi: -19
[ 37.684416] MAI: soc_pcm_open() failed (-19)
[ 37.685257] hdmi-audio-codec hdmi-audio-codec.1.auto: ASoC: error at snd_soc_dai_startup on i2s-hifi: -19
[ 37.685384] MAI: soc_pcm_open() failed (-19)
[ 645.013299] EXT4-fs (mmcblk0p2): resizing filesystem from 1860608 to 15525376 blocks
[ 657.621566] EXT4-fs (mmcblk0p2): resized to 4194304 blocks
[ 673.866543] EXT4-fs (mmcblk0p2): resized to 7864320 blocks
[ 684.039643] EXT4-fs (mmcblk0p2): resized to 10485760 blocks
[ 699.780452] EXT4-fs (mmcblk0p2): resized to 13107200 blocks
[ 707.143906] EXT4-fs (mmcblk0p2): resized filesystem to 15525376
[ 845.178925] WARN::dwc_otg_hcd_urb_dequeue:639: Timed out waiting for FSM NP transfer to complete on 6
[ 2344.846512] WARN::dwc_otg_hcd_urb_dequeue:639: Timed out waiting for FSM NP transfer to complete on 2
[ 2344.846996] WARN::dwc_otg_hcd_urb_dequeue:639: Timed out waiting for FSM NP transfer to complete on 7
[ 2364.042861] WARN::dwc_otg_hcd_urb_dequeue:639: Timed out waiting for FSM NP transfer to complete on 7
[ 3124.840876] WARN::dwc_otg_hcd_urb_dequeue:639: Timed out waiting for FSM NP transfer to complete on 0
[ 3425.080377] WARN::dwc_otg_hcd_urb_dequeue:639: Timed out waiting for FSM NP transfer to complete on 7
[ 5277.262420] WARN::dwc_otg_hcd_urb_dequeue:639: Timed out waiting for FSM NP transfer to complete on 4
[ 5277.262846] WARN::dwc_otg_hcd_urb_dequeue:639: Timed out waiting for FSM NP transfer to complete on 7
[ 6204.314920] WARN::dwc_otg_hcd_urb_dequeue:639: Timed out waiting for FSM NP transfer to complete on 2
[ 6356.680181] WARN::dwc_otg_hcd_urb_dequeue:639: Timed out waiting for FSM NP transfer to complete on 1
[ 6416.823673] WARN::dwc_otg_hcd_urb_dequeue:639: Timed out waiting for FSM NP transfer to complete on 4
pi@solaranzeige:~ $
Anmerkung Felix: Zeit: ca. 09.25 = ca. Sekunde 6416
syslog
======================================================================================================
Aug 23 08:41:37 solaranzeige influxd-systemd-start.sh[661]: ts=2023-08-23T06:41:37.538579Z lvl=info msg="Executing query" log_id=0jpDxcll000 service=query query="SELECT mean(Leistung1) FROM solaranzeige.autogen.PV WHERE time >= now() - 3h AND time <= now() GROUP BY time(5s)"
Aug 23 08:41:37 solaranzeige influxd-systemd-start.sh[661]: ts=2023-08-23T06:41:37.551862Z lvl=info msg="Executing query" log_id=0jpDxcll000 service=query query="SELECT mean(Leistung2) FROM solaranzeige.autogen.PV WHERE time >= now() - 3h AND time <= now() GROUP BY time(5s)"
Aug 23 08:41:37 solaranzeige influxd-systemd-start.sh[661]: [httpd] 192.168.3.110, 192.168.3.110,::1 - admin [23/Aug/2023:08:41:37 +0200] "GET /query?db=effekta_ax1&epoch=ms&q=SELECT+mean%28%22Leistung%22%29+FROM+%22PV%22+WHERE+time+%3E%3D+now%28%29+-+3h+and+time+%3C%3D+now%28%29+GROUP+BY+time%285s%29+fill%28null%29 HTTP/1.1" 200 5712 "-" "Grafana/8.5.0" 1bed1675-4180-11ee-86f3-b827eb585a13 36746
Aug 23 08:41:37 solaranzeige influxd-systemd-start.sh[661]: ts=2023-08-23T06:41:37.567110Z lvl=info msg="Executing query" log_id=0jpDxcll000 service=query query="SELECT mean(Spannung) FROM solaranzeige.autogen.Batterie WHERE time >= now() - 3h AND time <= now() GROUP BY time(5s)"
Aug 23 08:41:37 solaranzeige influxd-systemd-start.sh[661]: [httpd] 192.168.3.110, 192.168.3.110,::1 - admin [23/Aug/2023:08:41:37 +0200] "GET /query?db=solaranzeige&epoch=ms&q=SELECT+mean%28%22Leistung%22%29+FROM+%22PV%22+WHERE+time+%3E%3D+now%28%29+-+3h+and+time+%3C%3D+now%28%29+GROUP+BY+time%285s%29+fill%28null%29%3BSELECT+mean%28%22Leistung1%22%29+FROM+%22PV%22+WHERE+time+%3E%3D+now%28%29+-+3h+and+time+%3C%3D+now%28%29+GROUP+BY+time%285s%29+fill%28null%29%3BSELECT+mean%28%22Leistung2%22%29+FROM+%22PV%22+WHERE+time+%3E%3D+now%28%29+-+3h+and+time+%3C%3D+now%28%29+GROUP+BY+time%285s%29+fill%28null%29%3BSELECT+mean%28%22Spannung%22%29+FROM+%22Batterie%22+WHERE+time+%3E%3D+now%28%29+-+3h+and+time+%3C%3D+now%28%29+GROUP+BY+time%285s%29+fill%28null%29 HTTP/1.1" 200 23112 "-" "Grafana/8.5.0" 1bec811e-4180-11ee-86f2-b827eb585a13 143179
Aug 23 08:42:01 solaranzeige CRON[4313]: (root) CMD (/var/www/html/mqtt_prozess.php >/dev/null)
Aug 23 08:42:01 solaranzeige CRON[4314]: (root) CMD (/var/www/html/checkreboot.sh >/dev/null)
Aug 23 08:42:01 solaranzeige CRON[4315]: (root) CMD (/var/www/html/multi_regler_auslesen.php >/dev/null)
Aug 23 08:42:07 solaranzeige influxd-systemd-start.sh[661]: ts=2023-08-23T06:42:07.341930Z lvl=info msg="Executing query" log_id=0jpDxcll000 service=query query="SELECT Entladestrom FROM solaranzeige.autogen.Batterie WHERE time >= now() - 3h AND time <= now()"
Aug 23 08:42:07 solaranzeige influxd-systemd-start.sh[661]: ts=2023-08-23T06:42:07.343611Z lvl=info msg="Executing query" log_id=0jpDxcll000 service=query query="SELECT mean(Spannung) FROM solaranzeige.autogen.Batterie WHERE time >= now() - 3h AND time <= now() GROUP BY time(5s)"
Aug 23 08:42:07 solaranzeige influxd-systemd-start.sh[661]: ts=2023-08-23T06:42:07.369908Z lvl=info msg="Executing query" log_id=0jpDxcll000 service=query query="SELECT -1 * (mean(Gesamtleistung)) FROM shelly_pro_3em_3.autogen.AC WHERE time >= now() - 3h AND time <= now() GROUP BY time(5s)"
Aug 23 08:42:07 solaranzeige influxd-systemd-start.sh[661]: ts=2023-08-23T06:42:07.373508Z lvl=info msg="Executing query" log_id=0jpDxcll000 service=query query="SELECT mean(Gesamtleistung) FROM solaranzeige_3em_1.autogen.AC WHERE time >= now() - 3h AND time <= now() GROUP BY time(5s)"
Aug 23 08:42:07 solaranzeige influxd-systemd-start.sh[661]: [httpd] 192.168.3.110, 192.168.3.110,::1 - admin [23/Aug/2023:08:42:07 +0200] "GET /query?db=solaranzeige&epoch=ms&q=SELECT+%22Entladestrom%22+FROM+%22Batterie%22+WHERE+time+%3E%3D+now%28%29+-+3h+and+time+%3C%3D+now%28%29%3BSELECT+mean%28%22Spannung%22%29+FROM+%22Batterie%22+WHERE+time+%3E%3D+now%28%29+-+3h+and+time+%3C%3D+now%28%29+GROUP+BY+time%285s%29+fill%28null%29 HTTP/1.1" 200 6339 "-" "Grafana/8.5.0" 2db3452f-4180-11ee-86f5-b827eb585a13 52035
Aug 23 08:42:07 solaranzeige influxd-systemd-start.sh[661]: ts=2023-08-23T06:42:07.397271Z lvl=info msg="Executing query" log_id=0jpDxcll000 service=query query="SELECT mean(Leistung) FROM solaranzeige.autogen.PV WHERE time >= now() - 3h AND time <= now() GROUP BY time(5s)"
Aug 23 08:42:07 solaranzeige influxd-systemd-start.sh[661]: ts=2023-08-23T06:42:07.406795Z lvl=info msg="Executing query" log_id=0jpDxcll000 service=query query="SELECT mean(Gesamtleistung) FROM solaranzeige_3em_2.autogen.AC WHERE time >= now() - 3h AND time <= now() GROUP BY time(5s)"
Aug 23 08:42:07 solaranzeige influxd-systemd-start.sh[661]: [httpd] 192.168.3.110, 192.168.3.110,::1 - admin [23/Aug/2023:08:42:07 +0200] "GET /query?db=shelly_pro_3em_3&epoch=ms&q=SELECT+-%28mean%28%22Gesamtleistung%22%29%29+FROM+%22AC%22+WHERE+time+%3E%3D+now%28%29+-+3h+and+time+%3C%3D+now%28%29+GROUP+BY+time%285s%29+fill%28null%29 HTTP/1.1" 200 6248 "-" "Grafana/8.5.0" 2db78e0a-4180-11ee-86f6-b827eb585a13 51527
Aug 23 08:42:07 solaranzeige influxd-systemd-start.sh[661]: [httpd] 192.168.3.110, 192.168.3.110,::1 - admin [23/Aug/2023:08:42:07 +0200] "GET /query?db=solaranzeige_3em_1&epoch=ms&q=SELECT+mean%28%22Gesamtleistung%22%29+FROM+%22AC%22+WHERE+time+%3E%3D+now%28%29+-+3h+and+time+%3C%3D+now%28%29+GROUP+BY+time%285s%29+fill%28null%29 HTTP/1.1" 200 6254 "-" "Grafana/8.5.0" 2db81e78-4180-11ee-86f7-b827eb585a13 54652
Aug 23 08:42:07 solaranzeige influxd-systemd-start.sh[661]: [httpd] 192.168.3.110, 192.168.3.110,::1 - admin [23/Aug/2023:08:42:07 +0200] "GET /query?db=solaranzeige&epoch=ms&q=SELECT+mean%28%22Leistung%22%29+FROM+%22PV%22+WHERE+time+%3E%3D+now%28%29+-+3h+and+time+%3C%3D+now%28%29+GROUP+BY+time%285s%29+fill%28null%29 HTTP/1.1" 200 5818 "-" "Grafana/8.5.0" 2dbbad25-4180-11ee-86f8-b827eb585a13 40744
Aug 23 08:42:07 solaranzeige influxd-systemd-start.sh[661]: [httpd] 192.168.3.110, 192.168.3.110,::1 - admin [23/Aug/2023:08:42:07 +0200] "GET /query?db=solaranzeige_3em_2&epoch=ms&q=SELECT+mean%28%22Gesamtleistung%22%29+FROM+%22AC%22+WHERE+time+%3E%3D+now%28%29+-+3h+and+time+%3C%3D+now%28%29+GROUP+BY+time%285s%29+fill%28null%29 HTTP/1.1" 200 6225 "-" "Grafana/8.5.0" 2dbd1faf-4180-11ee-86f9-b827eb585a13 41873
Aug 23 08:42:07 solaranzeige influxd-systemd-start.sh[661]: ts=2023-08-23T06:42:07.588396Z lvl=info msg="Executing query" log_id=0jpDxcll000 service=query query="SELECT (mean(Leistung)) FROM zaehler_sdm630.autogen.AC WHERE time >= now() - 3h AND time <= now() GROUP BY time(5s)"
Aug 23 08:42:07 solaranzeige influxd-systemd-start.sh[661]: [httpd] 192.168.3.110, 192.168.3.110,::1 - admin [23/Aug/2023:08:42:07 +0200] "GET /query?db=zaehler_sdm630&epoch=ms&q=SELECT+%28mean%28%22Leistung%22%29%29+FROM+%22AC%22+WHERE+time+%3E%3D+now%28%29+-+3h+and+time+%3C%3D+now%28%29+GROUP+BY+time%285s%29+fill%28null%29 HTTP/1.1" 200 57 "-" "Grafana/8.5.0" 2dd8d44e-4180-11ee-86fa-b827eb585a13 2720
Aug 23 08:42:07 solaranzeige influxd-systemd-start.sh[661]: ts=2023-08-23T06:42:07.592304Z lvl=info msg="Executing query" log_id=0jpDxcll000 service=query query="SELECT mean(Leistung) FROM solaranzeige.autogen.PV WHERE time >= now() - 3h AND time <= now() GROUP BY time(5s)"
Aug 23 08:42:07 solaranzeige influxd-systemd-start.sh[661]: ts=2023-08-23T06:42:07.594827Z lvl=info msg="Executing query" log_id=0jpDxcll000 service=query query="SELECT mean(Leistung) FROM effekta_ax1.autogen.PV WHERE time >= now() - 3h AND time <= now() GROUP BY time(5s)"
Aug 23 08:42:07 solaranzeige influxd-systemd-start.sh[661]: ts=2023-08-23T06:42:07.605738Z lvl=info msg="Executing query" log_id=0jpDxcll000 service=query query="SELECT mean(Leistung1) FROM solaranzeige.autogen.PV WHERE time >= now() - 3h AND time <= now() GROUP BY time(5s)"
Aug 23 08:42:07 solaranzeige influxd-systemd-start.sh[661]: ts=2023-08-23T06:42:07.618395Z lvl=info msg="Executing query" log_id=0jpDxcll000 service=query query="SELECT mean(Leistung2) FROM solaranzeige.autogen.PV WHERE time >= now() - 3h AND time <= now() GROUP BY time(5s)"
Aug 23 08:42:07 solaranzeige influxd-systemd-start.sh[661]: ts=2023-08-23T06:42:07.622949Z lvl=info msg="Executing query" log_id=0jpDxcll000 service=query query="SELECT mean(Wh_Heute) FROM solaranzeige.autogen.Summen WHERE time >= now() - 3h AND time <= now() GROUP BY time(1h)"
Aug 23 08:42:07 solaranzeige influxd-systemd-start.sh[661]: [httpd] 192.168.3.110, 192.168.3.110,::1 - admin [23/Aug/2023:08:42:07 +0200] "GET /query?db=solaranzeige&epoch=ms&q=SELECT+mean%28%22Wh_Heute%22%29+FROM+%22Summen%22+WHERE+time+%3E%3D+now%28%29+-+3h+and+time+%3C%3D+now%28%29+GROUP+BY+time%281h%29 HTTP/1.1" 200 160 "-" "Grafana/8.5.0" 2dde1992-4180-11ee-86fd-b827eb585a13 4482
Aug 23 08:42:07 solaranzeige influxd-systemd-start.sh[661]: ts=2023-08-23T06:42:07.632619Z lvl=info msg="Executing query" log_id=0jpDxcll000 service=query query="SELECT mean(Spannung) FROM solaranzeige.autogen.Batterie WHERE time >= now() - 3h AND time <= now() GROUP BY time(5s)"
Aug 23 08:42:07 solaranzeige influxd-systemd-start.sh[661]: [httpd] 192.168.3.110, 192.168.3.110,::1 - admin [23/Aug/2023:08:42:07 +0200] "GET /query?db=effekta_ax1&epoch=ms&q=SELECT+mean%28%22Leistung%22%29+FROM+%22PV%22+WHERE+time+%3E%3D+now%28%29+-+3h+and+time+%3C%3D+now%28%29+GROUP+BY+time%285s%29+fill%28null%29 HTTP/1.1" 200 5710 "-" "Grafana/8.5.0" 2dd9bdf0-4180-11ee-86fc-b827eb585a13 44890
Aug 23 08:42:07 solaranzeige influxd-systemd-start.sh[661]: [httpd] 192.168.3.110, 192.168.3.110,::1 - admin [23/Aug/2023:08:42:07 +0200] "GET /query?db=solaranzeige&epoch=ms&q=SELECT+mean%28%22Leistung%22%29+FROM+%22PV%22+WHERE+time+%3E%3D+now%28%29+-+3h+and+time+%3C%3D+now%28%29+GROUP+BY+time%285s%29+fill%28null%29%3BSELECT+mean%28%22Leistung1%22%29+FROM+%22PV%22+WHERE+time+%3E%3D+now%28%29+-+3h+and+time+%3C%3D+now%28%29+GROUP+BY+time%285s%29+fill%28null%29%3BSELECT+mean%28%22Leistung2%22%29+FROM+%22PV%22+WHERE+time+%3E%3D+now%28%29+-+3h+and+time+%3C%3D+now%28%29+GROUP+BY+time%285s%29+fill%28null%29%3BSELECT+mean%28%22Spannung%22%29+FROM+%22Batterie%22+WHERE+time+%3E%3D+now%28%29+-+3h+and+time+%3C%3D+now%28%29+GROUP+BY+time%285s%29+fill%28null%29 HTTP/1.1" 200 23117 "-" "Grafana/8.5.0" 2dd9559d-4180-11ee-86fb-b827eb585a13 137210
Aug 23 08:42:20 solaranzeige influxd-systemd-start.sh[661]: [httpd] ::1 - - [23/Aug/2023:08:42:20 +0200] "POST /write?db=solaranzeige&precision=s HTTP/1.1 " 400 972 "-" "-" 355a0d6f-4180-11ee-86fe-b827eb585a13 12544
Aug 23 08:42:25 solaranzeige influxd-systemd-start.sh[661]: [httpd] ::1 - - [23/Aug/2023:08:42:25 +0200] "POST /write?db=solaranzeige&precision=s HTTP/1.1 " 400 972 "-" "-" 3857a8c1-4180-11ee-86ff-b827eb585a13 9267
Aug 23 08:42:30 solaranzeige influxd-systemd-start.sh[661]: [httpd] ::1 - - [23/Aug/2023:08:42:30 +0200] "POST /write?db=solaranzeige_3em_1&precision=s HTTP/1.1 " 204 0 "-" "-" 3b9d6be3-4180-11ee-8700-b827eb585a13 8177
Aug 23 08:42:37 solaranzeige influxd-systemd-start.sh[661]: ts=2023-08-23T06:42:37.317020Z lvl=info msg="Executing query" log_id=0jpDxcll000 service=query query="SELECT Entladestrom FROM solaranzeige.autogen.Batterie WHERE time >= now() - 3h AND time <= now()"
Aug 23 08:42:37 solaranzeige influxd-systemd-start.sh[661]: ts=2023-08-23T06:42:37.318556Z lvl=info msg="Executing query" log_id=0jpDxcll000 service=query query="SELECT mean(Spannung) FROM solaranzeige.autogen.Batterie WHERE time >= now() - 3h AND time <= now() GROUP BY time(5s)"
Aug 23 08:42:37 solaranzeige influxd-systemd-start.sh[661]: ts=2023-08-23T06:42:37.319863Z lvl=info msg="Executing query" log_id=0jpDxcll000 service=query query="SELECT mean(Gesamtleistung) FROM solaranzeige_3em_1.autogen.AC WHERE time >= now() - 3h AND time <= now() GROUP BY time(5s)"
Aug 23 08:42:37 solaranzeige influxd-systemd-start.sh[661]: ts=2023-08-23T06:42:37.329483Z lvl=info msg="Executing query" log_id=0jpDxcll000 service=query query="SELECT -1 * (mean(Gesamtleistung)) FROM shelly_pro_3em_3.autogen.AC WHERE time >= now() - 3h AND time <= now() GROUP BY time(5s)"
Aug 23 08:42:37 solaranzeige influxd-systemd-start.sh[661]: ts=2023-08-23T06:42:37.345000Z lvl=info msg="Executing query" log_id=0jpDxcll000 service=query query="SELECT mean(Leistung) FROM solaranzeige.autogen.PV WHERE time >= now() - 3h AND time <= now() GROUP BY time(5s)"
Aug 23 08:42:37 solaranzeige influxd-systemd-start.sh[661]: ts=2023-08-23T06:42:37.353912Z lvl=info msg="Executing query" log_id=0jpDxcll000 service=query query="SELECT mean(Gesamtleistung) FROM solaranzeige_3em_2.autogen.AC WHERE time >= now() - 3h AND time <= now() GROUP BY time(5s)"
Aug 23 08:42:37 solaranzeige influxd-systemd-start.sh[661]: [httpd] 192.168.3.110, 192.168.3.110,::1 - admin [23/Aug/2023:08:42:37 +0200] "GET /query?db=solaranzeige_3em_1&epoch=ms&q=SELECT+mean%28%22Gesamtleistung%22%29+FROM+%22AC%22+WHERE+time+%3E%3D+now%28%29+-+3h+and+time+%3C%3D+now%28%29+GROUP+BY+time%285s%29+fill%28null%29 HTTP/1.1" 200 6255 "-" "Grafana/8.5.0" 3f91063c-4180-11ee-8702-b827eb585a13 54715
Aug 23 08:42:37 solaranzeige influxd-systemd-start.sh[661]: [httpd] 192.168.3.110, 192.168.3.110,::1 - admin [23/Aug/2023:08:42:37 +0200] "GET /query?db=solaranzeige&epoch=ms&q=SELECT+%22Entladestrom%22+FROM+%22Batterie%22+WHERE+time+%3E%3D+now%28%29+-+3h+and+time+%3C%3D+now%28%29%3BSELECT+mean%28%22Spannung%22%29+FROM+%22Batterie%22+WHERE+time+%3E%3D+now%28%29+-+3h+and+time+%3C%3D+now%28%29+GROUP+BY+time%285s%29+fill%28null%29 HTTP/1.1" 200 6334 "-" "Grafana/8.5.0" 3f90fdac-4180-11ee-8701-b827eb585a13 57775
Aug 23 08:42:37 solaranzeige influxd-systemd-start.sh[661]: [httpd] 192.168.3.110, 192.168.3.110,::1 - admin [23/Aug/2023:08:42:37 +0200] "GET /query?db=shelly_pro_3em_3&epoch=ms&q=SELECT+-%28mean%28%22Gesamtleistung%22%29%29+FROM+%22AC%22+WHERE+time+%3E%3D+now%28%29+-+3h+and+time+%3C%3D+now%28%29+GROUP+BY+time%285s%29+fill%28null%29 HTTP/1.1" 200 6245 "-" "Grafana/8.5.0" 3f92ee85-4180-11ee-8703-b827eb585a13 53016
Aug 23 08:42:37 solaranzeige influxd-systemd-start.sh[661]: [httpd] 192.168.3.110, 192.168.3.110,::1 - admin [23/Aug/2023:08:42:37 +0200] "GET /query?db=solaranzeige&epoch=ms&q=SELECT+mean%28%22Leistung%22%29+FROM+%22PV%22+WHERE+time+%3E%3D+now%28%29+-+3h+and+time+%3C%3D+now%28%29+GROUP+BY+time%285s%29+fill%28null%29 HTTP/1.1" 200 5818 "-" "Grafana/8.5.0" 3f95220b-4180-11ee-8704-b827eb585a13 44518
Aug 23 08:42:37 solaranzeige influxd-systemd-start.sh[661]: [httpd] 192.168.3.110, 192.168.3.110,::1 - admin [23/Aug/2023:08:42:37 +0200] "GET /query?db=solaranzeige_3em_2&epoch=ms&q=SELECT+mean%28%22Gesamtleistung%22%29+FROM+%22AC%22+WHERE+time+%3E%3D+now%28%29+-+3h+and+time+%3C%3D+now%28%29+GROUP+BY+time%285s%29+fill%28null%29 HTTP/1.1" 200 6219 "-" "Grafana/8.5.0" 3f96bb45-4180-11ee-8705-b827eb585a13 45766
Aug 23 08:42:37 solaranzeige influxd-systemd-start.sh[661]: ts=2023-08-23T06:42:37.538236Z lvl=info msg="Executing query" log_id=0jpDxcll000 service=query query="SELECT (mean(Leistung)) FROM zaehler_sdm630.autogen.AC WHERE time >= now() - 3h AND time <= now() GROUP BY time(5s)"
Aug 23 08:42:37 solaranzeige influxd-systemd-start.sh[661]: [httpd] 192.168.3.110, 192.168.3.110,::1 - admin [23/Aug/2023:08:42:37 +0200] "GET /query?db=zaehler_sdm630&epoch=ms&q=SELECT+%28mean%28%22Leistung%22%29%29+FROM+%22AC%22+WHERE+time+%3E%3D+now%28%29+-+3h+and+time+%3C%3D+now%28%29+GROUP+BY+time%285s%29+fill%28null%29 HTTP/1.1" 200 57 "-" "Grafana/8.5.0" 3fb2d375-4180-11ee-8706-b827eb585a13 3112
Aug 23 08:42:37 solaranzeige influxd-systemd-start.sh[661]: ts=2023-08-23T06:42:37.541967Z lvl=info msg="Executing query" log_id=0jpDxcll000 service=query query="SELECT mean(Leistung) FROM solaranzeige.autogen.PV WHERE time >= now() - 3h AND time <= now() GROUP BY time(5s)"
Aug 23 08:42:37 solaranzeige influxd-systemd-start.sh[661]: ts=2023-08-23T06:42:37.553622Z lvl=info msg="Executing query" log_id=0jpDxcll000 service=query query="SELECT mean(Leistung) FROM effekta_ax1.autogen.PV WHERE time >= now() - 3h AND time <= now() GROUP BY time(5s)"
Aug 23 08:42:37 solaranzeige influxd-systemd-start.sh[661]: ts=2023-08-23T06:42:37.554768Z lvl=info msg="Executing query" log_id=0jpDxcll000 service=query query="SELECT mean(Leistung1) FROM solaranzeige.autogen.PV WHERE time >= now() - 3h AND time <= now() GROUP BY time(5s)"
Aug 23 08:42:37 solaranzeige influxd-systemd-start.sh[661]: ts=2023-08-23T06:42:37.567767Z lvl=info msg="Executing query" log_id=0jpDxcll000 service=query query="SELECT mean(Leistung2) FROM solaranzeige.autogen.PV WHERE time >= now() - 3h AND time <= now() GROUP BY time(5s)"
Aug 23 08:42:37 solaranzeige influxd-systemd-start.sh[661]: ts=2023-08-23T06:42:37.567932Z lvl=info msg="Executing query" log_id=0jpDxcll000 service=query query="SELECT mean(Wh_Heute) FROM solaranzeige.autogen.Summen WHERE time >= now() - 3h AND time <= now() GROUP BY time(1h)"
Aug 23 08:42:37 solaranzeige influxd-systemd-start.sh[661]: [httpd] 192.168.3.110, 192.168.3.110,::1 - admin [23/Aug/2023:08:42:37 +0200] "GET /query?db=solaranzeige&epoch=ms&q=SELECT+mean%28%22Wh_Heute%22%29+FROM+%22Summen%22+WHERE+time+%3E%3D+now%28%29+-+3h+and+time+%3C%3D+now%28%29+GROUP+BY+time%281h%29 HTTP/1.1" 200 169 "-" "Grafana/8.5.0" 3fb75901-4180-11ee-8709-b827eb585a13 5711
Aug 23 08:42:37 solaranzeige influxd-systemd-start.sh[661]: ts=2023-08-23T06:42:37.580782Z lvl=info msg="Executing query" log_id=0jpDxcll000 service=query query="SELECT mean(Spannung) FROM solaranzeige.autogen.Batterie WHERE time >= now() - 3h AND time <= now() GROUP BY time(5s)"
Aug 23 08:42:37 solaranzeige influxd-systemd-start.sh[661]: [httpd] 192.168.3.110, 192.168.3.110,::1 - admin [23/Aug/2023:08:42:37 +0200] "GET /query?db=effekta_ax1&epoch=ms&q=SELECT+mean%28%22Leistung%22%29+FROM+%22PV%22+WHERE+time+%3E%3D+now%28%29+-+3h+and+time+%3C%3D+now%28%29+GROUP+BY+time%285s%29+fill%28null%29 HTTP/1.1" 200 5710 "-" "Grafana/8.5.0" 3fb538c4-4180-11ee-8708-b827eb585a13 36157
Aug 23 08:42:37 solaranzeige influxd-systemd-start.sh[661]: [httpd] 192.168.3.110, 192.168.3.110,::1 - admin [23/Aug/2023:08:42:37 +0200] "GET /query?db=solaranzeige&epoch=ms&q=SELECT+mean%28%22Leistung%22%29+FROM+%22PV%22+WHERE+time+%3E%3D+now%28%29+-+3h+and+time+%3C%3D+now%28%29+GROUP+BY+time%285s%29+fill%28null%29%3BSELECT+mean%28%22Leistung1%22%29+FROM+%22PV%22+WHERE+time+%3E%3D+now%28%29+-+3h+and+time+%3C%3D+now%28%29+GROUP+BY+time%285s%29+fill%28null%29%3BSELECT+mean%28%22Leistung2%22%29+FROM+%22PV%22+WHERE+time+%3E%3D+now%28%29+-+3h+and+time+%3C%3D+now%28%29+GROUP+BY+time%285s%29+fill%28null%29%3BSELECT+mean%28%22Spannung%22%29+FROM+%22Batterie%22+WHERE+time+%3E%3D+now%28%29+-+3h+and+time+%3C%3D+now%28%29+GROUP+BY+time%285s%29+fill%28null%29 HTTP/1.1" 200 23104 "-" "Grafana/8.5.0" 3fb35d79-4180-11ee-8707-b827eb585a13 134994
Aug 23 08:42:38 solaranzeige influxd-systemd-start.sh[661]: [httpd] ::1 - - [23/Aug/2023:08:42:38 +0200] "POST /write?db=shelly_pro_3em_3&precision=s HTTP/1.1 " 204 0 "-" "-" 4019fd3a-4180-11ee-870a-b827eb585a13 8301
Aug 23 08:42:45 solaranzeige influxd-systemd-start.sh[661]: [httpd] ::1 - - [23/Aug/2023:08:42:45 +0200] "POST /write?db=solaranzeige_3em_2&precision=s HTTP/1.1 " 204 0 "-" "-" 448e5e4b-4180-11ee-870b-b827eb585a13 10511
Aug 23 08:42:51 solaranzeige systemd[1]: Starting Daily apt download activities...
Aug 23 08:43:00 solaranzeige systemd[1]: apt-daily.service: Succeeded.
Aug 23 08:43:00 solaranzeige systemd[1]: Finished Daily apt download activities.
Aug 23 08:43:00 solaranzeige systemd[1]: apt-daily.service: Consumed 2.709s CPU time.
Aug 23 08:43:01 solaranzeige CRON[4397]: (root) CMD (/var/www/html/checkreboot.sh >/dev/null)
Aug 23 08:43:01 solaranzeige CRON[4398]: (root) CMD (/var/www/html/mqtt_prozess.php >/dev/null)
Aug 23 08:43:01 solaranzeige CRON[4396]: (root) CMD (/var/www/html/multi_regler_auslesen.php >/dev/null)
Aug 23 08:43:04 solaranzeige influxd-systemd-start.sh[661]: [httpd] ::1 - - [23/Aug/2023:08:43:04 +0200] "POST /write?db=solaranzeige_3em_1&precision=s HTTP/1.1 " 204 0 "-" "-" 4f8b6f0b-4180-11ee-870c-b827eb585a13 14604
Aug 23 08:43:07 solaranzeige influxd-systemd-start.sh[661]: ts=2023-08-23T06:43:07.351200Z lvl=info msg="Executing query" log_id=0jpDxcll000 service=query query="SELECT mean(Gesamtleistung) FROM solaranzeige_3em_1.autogen.AC WHERE time >= now() - 3h AND time <= now() GROUP BY time(5s)"
Aug 23 08:43:07 solaranzeige influxd-systemd-start.sh[661]: ts=2023-08-23T06:43:07.362097Z lvl=info msg="Executing query" log_id=0jpDxcll000 service=query query="SELECT -1 * (mean(Gesamtleistung)) FROM shelly_pro_3em_3.autogen.AC WHERE time >= now() - 3h AND time <= now() GROUP BY time(5s)"
Aug 23 08:43:07 solaranzeige influxd-systemd-start.sh[661]: ts=2023-08-23T06:43:07.366069Z lvl=info msg="Executing query" log_id=0jpDxcll000 service=query query="SELECT Entladestrom FROM solaranzeige.autogen.Batterie WHERE time >= now() - 3h AND time <= now()"
Aug 23 08:43:07 solaranzeige influxd-systemd-start.sh[661]: ts=2023-08-23T06:43:07.369314Z lvl=info msg="Executing query" log_id=0jpDxcll000 service=query query="SELECT mean(Spannung) FROM solaranzeige.autogen.Batterie WHERE time >= now() - 3h AND time <= now() GROUP BY time(5s)"
Aug 23 08:43:07 solaranzeige influxd-systemd-start.sh[661]: ts=2023-08-23T06:43:07.373357Z lvl=info msg="Executing query" log_id=0jpDxcll000 service=query query="SELECT mean(Leistung) FROM solaranzeige.autogen.PV WHERE time >= now() - 3h AND time <= now() GROUP BY time(5s)"
Aug 23 08:43:07 solaranzeige influxd-systemd-start.sh[661]: [httpd] 192.168.3.110, 192.168.3.110,::1 - admin [23/Aug/2023:08:43:07 +0200] "GET /query?db=solaranzeige_3em_1&epoch=ms&q=SELECT+mean%28%22Gesamtleistung%22%29+FROM+%22AC%22+WHERE+time+%3E%3D+now%28%29+-+3h+and+time+%3C%3D+now%28%29+GROUP+BY+time%285s%29+fill%28null%29 HTTP/1.1" 200 6256 "-" "Grafana/8.5.0" 5177d3f0-4180-11ee-870d-b827eb585a13 46039
Aug 23 08:43:07 solaranzeige influxd-systemd-start.sh[661]: ts=2023-08-23T06:43:07.395849Z lvl=info msg="Executing query" log_id=0jpDxcll000 service=query query="SELECT mean(Gesamtleistung) FROM solaranzeige_3em_2.autogen.AC WHERE time >= now() - 3h AND time <= now() GROUP BY time(5s)"
Aug 23 08:43:07 solaranzeige influxd-systemd-start.sh[661]: [httpd] 192.168.3.110, 192.168.3.110,::1 - admin [23/Aug/2023:08:43:07 +0200] "GET /query?db=solaranzeige&epoch=ms&q=SELECT+%22Entladestrom%22+FROM+%22Batterie%22+WHERE+time+%3E%3D+now%28%29+-+3h+and+time+%3C%3D+now%28%29%3BSELECT+mean%28%22Spannung%22%29+FROM+%22Batterie%22+WHERE+time+%3E%3D+now%28%29+-+3h+and+time+%3C%3D+now%28%29+GROUP+BY+time%285s%29+fill%28null%29 HTTP/1.1" 200 6335 "-" "Grafana/8.5.0" 517a3b8a-4180-11ee-870f-b827eb585a13 49018
Aug 23 08:43:07 solaranzeige influxd-systemd-start.sh[661]: [httpd] 192.168.3.110, 192.168.3.110,::1 - admin [23/Aug/2023:08:43:07 +0200] "GET /query?db=solaranzeige&epoch=ms&q=SELECT+mean%28%22Leistung%22%29+FROM+%22PV%22+WHERE+time+%3E%3D+now%28%29+-+3h+and+time+%3C%3D+now%28%29+GROUP+BY+time%285s%29+fill%28null%29 HTTP/1.1" 200 5818 "-" "Grafana/8.5.0" 517b392d-4180-11ee-8710-b827eb585a13 48616
Aug 23 08:43:07 solaranzeige influxd-systemd-start.sh[661]: [httpd] 192.168.3.110, 192.168.3.110,::1 - admin [23/Aug/2023:08:43:07 +0200] "GET /query?db=shelly_pro_3em_3&epoch=ms&q=SELECT+-%28mean%28%22Gesamtleistung%22%29%29+FROM+%22AC%22+WHERE+time+%3E%3D+now%28%29+-+3h+and+time+%3C%3D+now%28%29+GROUP+BY+time%285s%29+fill%28null%29 HTTP/1.1" 200 6251 "-" "Grafana/8.5.0" 51799c23-4180-11ee-870e-b827eb585a13 64807
Aug 23 08:43:07 solaranzeige influxd-systemd-start.sh[661]: [httpd] 192.168.3.110, 192.168.3.110,::1 - admin [23/Aug/2023:08:43:07 +0200] "GET /query?db=solaranzeige_3em_2&epoch=ms&q=SELECT+mean%28%22Gesamtleistung%22%29+FROM+%22AC%22+WHERE+time+%3E%3D+now%28%29+-+3h+and+time+%3C%3D+now%28%29+GROUP+BY+time%285s%29+fill%28null%29 HTTP/1.1" 200 6224 "-" "Grafana/8.5.0" 517e51d4-41:
- dmesg
- syslog
=======================================================================
dmesg
======================================================================================================
pi@solaranzeige:~ $ dmesg
[ 0.000000] Booting Linux on physical CPU 0x0000000000 [0x410fd034]
[ 0.000000] Linux version 5.15.32-v8+ (dom@buildbot) (aarch64-linux-gnu-gcc-8 (Ubuntu/Linaro 8.4.0-3ubuntu1) 8.4.0, GNU ld (GNU Binutils for Ubuntu) 2.34) #1538 SMP PREEMPT Thu Mar 31 19:40:39 BST 2022
[ 0.000000] random: fast init done
[ 0.000000] Machine model: Raspberry Pi 3 Model B Rev 1.2
[ 0.000000] efi: UEFI not found.
[ 0.000000] Reserved memory: created CMA memory pool at 0x000000001ec00000, size 256 MiB
[ 0.000000] OF: reserved mem: initialized node linux,cma, compatible id shared-dma-pool
[ 0.000000] Zone ranges:
[ 0.000000] DMA [mem 0x0000000000000000-0x000000003b3fffff]
[ 0.000000] DMA32 empty
[ 0.000000] Normal empty
[ 0.000000] Movable zone start for each node
[ 0.000000] Early memory node ranges
[ 0.000000] node 0: [mem 0x0000000000000000-0x000000003b3fffff]
[ 0.000000] Initmem setup node 0 [mem 0x0000000000000000-0x000000003b3fffff]
[ 0.000000] percpu: Embedded 28 pages/cpu s77144 r8192 d29352 u114688
[ 0.000000] pcpu-alloc: s77144 r8192 d29352 u114688 alloc=28*4096
[ 0.000000] pcpu-alloc: [0] 0 [0] 1 [0] 2 [0] 3
[ 0.000000] Detected VIPT I-cache on CPU0
[ 0.000000] CPU features: detected: ARM erratum 843419
[ 0.000000] CPU features: detected: ARM erratum 845719
[ 0.000000] Built 1 zonelists, mobility grouping on. Total pages: 238896
[ 0.000000] Kernel command line: coherent_pool=1M 8250.nr_uarts=1 snd_bcm2835.enable_compat_alsa=0 snd_bcm2835.enable_hdmi=1 video=Composite-1:720x480@60i vc_mem.mem_base=0x3ec00000 vc_mem.mem_size=0x4000 0000 console=ttyAMA0,115200 console=tty1 root=PARTUUID=5366b2b1-02 rootfstype=ext4 fsck.repair=yes rootwait quiet splash plymouth.ignore-serial-consoles
[ 0.000000] Unknown kernel command line parameters "splash", will be passed to user space.
[ 0.000000] Dentry cache hash table entries: 131072 (order: 8, 1048576 bytes, linear)
[ 0.000000] Inode-cache hash table entries: 65536 (order: 7, 524288 bytes, linear)
[ 0.000000] mem auto-init: stack:off, heap alloc:off, heap free:off
[ 0.000000] Memory: 665668K/970752K available (11456K kernel code, 1962K rwdata, 4144K rodata, 3776K init, 964K bss, 42940K reserved, 262144K cma-reserved)
[ 0.000000] SLUB: HWalign=64, Order=0-3, MinObjects=0, CPUs=4, Nodes=1
[ 0.000000] ftrace: allocating 37889 entries in 149 pages
[ 0.000000] ftrace: allocated 149 pages with 4 groups
[ 0.000000] trace event string verifier disabled
[ 0.000000] rcu: Preemptible hierarchical RCU implementation.
[ 0.000000] rcu: RCU event tracing is enabled.
[ 0.000000] rcu: RCU restricting CPUs from NR_CPUS=256 to nr_cpu_ids=4.
[ 0.000000] Trampoline variant of Tasks RCU enabled.
[ 0.000000] Rude variant of Tasks RCU enabled.
[ 0.000000] Tracing variant of Tasks RCU enabled.
[ 0.000000] rcu: RCU calculated value of scheduler-enlistment delay is 25 jiffies.
[ 0.000000] rcu: Adjusting geometry for rcu_fanout_leaf=16, nr_cpu_ids=4
[ 0.000000] NR_IRQS: 64, nr_irqs: 64, preallocated irqs: 0
[ 0.000000] Root IRQ handler: bcm2836_arm_irqchip_handle_irq
[ 0.000000] random: get_random_bytes called from start_kernel+0x510/0x6f8 with crng_init=1
[ 0.000000] arch_timer: cp15 timer(s) running at 19.20MHz (phys).
[ 0.000000] clocksource: arch_sys_counter: mask: 0xffffffffffffff max_cycles: 0x46d987e47, max_idle_ns: 440795202767 ns
[ 0.000001] sched_clock: 56 bits at 19MHz, resolution 52ns, wraps every 4398046511078ns
[ 0.000311] Console: colour dummy device 80x25
[ 0.000380] printk: console [tty1] enabled
[ 0.000454] Calibrating delay loop (skipped), value calculated using timer frequency.. 38.40 BogoMIPS (lpj=76800)
[ 0.000490] pid_max: default: 32768 minimum: 301
[ 0.000674] LSM: Security Framework initializing
[ 0.000870] Mount-cache hash table entries: 2048 (order: 2, 16384 bytes, linear)
[ 0.000915] Mountpoint-cache hash table entries: 2048 (order: 2, 16384 bytes, linear)
[ 0.002588] cgroup: Disabling memory control group subsystem
[ 0.006151] rcu: Hierarchical SRCU implementation.
[ 0.007568] EFI services will not be available.
[ 0.008437] smp: Bringing up secondary CPUs ...
[ 0.009954] Detected VIPT I-cache on CPU1
[ 0.010045] CPU1: Booted secondary processor 0x0000000001 [0x410fd034]
[ 0.011797] Detected VIPT I-cache on CPU2
[ 0.011860] CPU2: Booted secondary processor 0x0000000002 [0x410fd034]
[ 0.013519] Detected VIPT I-cache on CPU3
[ 0.013577] CPU3: Booted secondary processor 0x0000000003 [0x410fd034]
[ 0.013785] smp: Brought up 1 node, 4 CPUs
[ 0.013815] SMP: Total of 4 processors activated.
[ 0.013832] CPU features: detected: 32-bit EL0 Support
[ 0.013846] CPU features: detected: 32-bit EL1 Support
[ 0.013864] CPU features: detected: CRC32 instructions
[ 0.053372] CPU: All CPU(s) started at EL2
[ 0.053488] alternatives: patching kernel code
[ 0.055409] devtmpfs: initialized
[ 0.077207] Enabled cp15_barrier support
[ 0.077259] Enabled setend support
[ 0.077556] clocksource: jiffies: mask: 0xffffffff max_cycles: 0xffffffff, max_idle_ns: 7645041785100000 ns
[ 0.077599] futex hash table entries: 1024 (order: 4, 65536 bytes, linear)
[ 0.092965] pinctrl core: initialized pinctrl subsystem
[ 0.094157] DMI not present or invalid.
[ 0.094827] NET: Registered PF_NETLINK/PF_ROUTE protocol family
[ 0.105653] DMA: preallocated 1024 KiB GFP_KERNEL pool for atomic allocations
[ 0.106140] DMA: preallocated 1024 KiB GFP_KERNEL|GFP_DMA pool for atomic allocations
[ 0.107580] DMA: preallocated 1024 KiB GFP_KERNEL|GFP_DMA32 pool for atomic allocations
[ 0.107743] audit: initializing netlink subsys (disabled)
[ 0.108174] audit: type=2000 audit(0.104:1): state=initialized audit_enabled=0 res=1
[ 0.109033] thermal_sys: Registered thermal governor 'step_wise'
[ 0.109405] cpuidle: using governor menu
[ 0.110002] hw-breakpoint: found 6 breakpoint and 4 watchpoint registers.
[ 0.110288] ASID allocator initialised with 65536 entries
[ 0.110536] Serial: AMBA PL011 UART driver
[ 0.124815] bcm2835-mbox 3f00b880.mailbox: mailbox enabled
[ 0.152759] raspberrypi-firmware soc:firmware: Attached to firmware from 2022-03-24T13:20:54, variant start
[ 0.156784] raspberrypi-firmware soc:firmware: Firmware hash is e5a963efa66a1974127860b42e913d2374139ff5
[ 0.215022] bcm2835-dma 3f007000.dma: DMA legacy API manager, dmachans=0x1
[ 0.220673] vgaarb: loaded
[ 0.221387] SCSI subsystem initialized
[ 0.221704] usbcore: registered new interface driver usbfs
[ 0.221786] usbcore: registered new interface driver hub
[ 0.221886] usbcore: registered new device driver usb
[ 0.222432] usb_phy_Wortzensur phy: supply vcc not found, using dummy regulator
[ 0.223076] pps_core: LinuxPPS API ver. 1 registered
[ 0.223094] pps_core: Software ver. 5.3.6 - Copyright 2005-2007 Rodolfo Giometti <giometti@linux.it>
[ 0.223131] PTP clock support registered
[ 0.225569] clocksource: Switched to clocksource arch_sys_counter
[ 0.362412] VFS: Disk quotas dquot_6.6.0
[ 0.362549] VFS: Dquot-cache hash table entries: 512 (order 0, 4096 bytes)
[ 0.362799] FS-Cache: Loaded
[ 0.363125] CacheFiles: Loaded
[ 0.364460] simple-framebuffer 3eaa9000.framebuffer: framebuffer at 0x3eaa9000, 0x151800 bytes
[ 0.364487] simple-framebuffer 3eaa9000.framebuffer: format=a8r8g8b8, mode=720x480x32, linelength=2880
[ 0.365091] Console: switching to colour frame buffer device 90x30
[ 0.370927] simple-framebuffer 3eaa9000.framebuffer: fb0: simplefb registered!
[ 0.385999] NET: Registered PF_INET protocol family
[ 0.386317] IP idents hash table entries: 16384 (order: 5, 131072 bytes, linear)
[ 0.388257] tcp_listen_portaddr_hash hash table entries: 512 (order: 1, 8192 bytes, linear)
[ 0.388315] TCP established hash table entries: 8192 (order: 4, 65536 bytes, linear)
[ 0.388443] TCP bind hash table entries: 8192 (order: 5, 131072 bytes, linear)
[ 0.388652] TCP: Hash tables configured (established 8192 bind 8192)
[ 0.388947] UDP hash table entries: 512 (order: 2, 16384 bytes, linear)
[ 0.389012] UDP-Lite hash table entries: 512 (order: 2, 16384 bytes, linear)
[ 0.389394] NET: Registered PF_UNIX/PF_LOCAL protocol family
[ 0.390668] RPC: Registered named UNIX socket transport module.
[ 0.390689] RPC: Registered udp transport module.
[ 0.390706] RPC: Registered tcp transport module.
[ 0.390721] RPC: Registered tcp NFSv4.1 backchannel transport module.
[ 0.390748] PCI: CLS 0 bytes, default 64
[ 0.393620] hw perfevents: enabled with armv8_cortex_a53 PMU driver, 7 counters available
[ 0.393973] kvm [1]: IPA Size Limit: 40 bits
[ 0.395692] kvm [1]: Hyp mode initialized successfully
[ 1.883788] Initialise system trusted keyrings
[ 1.884313] workingset: timestamp_bits=46 max_order=18 bucket_order=0
[ 1.895095] zbud: loaded
[ 1.897869] FS-Cache: Netfs 'nfs' registered for caching
[ 1.898860] NFS: Registering the id_resolver key type
[ 1.898935] Key type id_resolver registered
[ 1.898952] Key type id_legacy registered
[ 1.899110] nfs4filelayout_init: NFSv4 File Layout Driver Registering...
[ 1.899130] nfs4flexfilelayout_init: NFSv4 Flexfile Layout Driver Registering...
[ 1.900884] Key type asymmetric registered
[ 1.900905] Asymmetric key parser 'x509' registered
[ 1.901016] Block layer SCSI Wortzensur (bsg) driver version 0.4 loaded (major 247)
[ 1.901405] io scheduler mq-deadline registered
[ 1.901426] io scheduler kyber registered
[ 1.916562] Serial: 8250/16550 driver, 1 ports, IRQ sharing enabled
[ 1.919946] bcm2835-rng 3f104000.rng: hwrng registered
[ 1.921041] vc-mem: phys_addr:0x00000000 mem_base=0x3ec00000 mem_size:0x40000000(1024 MiB)
[ 1.923108] gpiomem-bcm2835 3f200000.gpiomem: Initialised: Registers at 0x3f200000
[ 1.923656] cacheinfo: Unable to detect cache hierarchy for CPU 0
[ 1.940756] brd: module loaded
[ 1.955612] loop: module loaded
[ 1.956659] Loading iSCSI transport class v2.0-870.
[ 1.963541] usbcore: registered new interface driver r8152
[ 1.963694] usbcore: registered new interface driver lan78xx
[ 1.963805] usbcore: registered new interface driver smsc95xx
[ 1.964464] dwc_otg: version 3.00a 10-AUG-2012 (platform bus)
[ 2.693063] Core Release: 2.80a
[ 2.693089] Setting default values for core params
[ 2.693122] Finished setting default values for core params
[ 2.893647] Using Buffer DMA mode
[ 2.893664] Periodic Transfer Interrupt Enhancement - disabled
[ 2.893680] Multiprocessor Interrupt Enhancement - disabled
[ 2.893695] OTG VER PARAM: 0, OTG VER FLAG: 0
[ 2.893718] Dedicated Tx FIFOs mode
[ 2.898366] WARN::dwc_otg_hcd_init
[ 2.898412] FIQ FSM acceleration enabled for :
Non-periodic Split Transactions
Periodic Split Transactions
High-Speed Isochronous Endpoints
Interrupt/Control Split Transaction hack enabled
[ 2.898435] dwc_otg: Microframe scheduler enabled
[ 2.898515] WARN::hcd_init_fiq:497: MPHI regs_base at ffffffc009635000
[ 2.898614] dwc_otg 3f980000.usb: DWC OTG Controller
[ 2.898675] dwc_otg 3f980000.usb: new USB bus registered, assigned bus number 1
[ 2.898742] dwc_otg 3f980000.usb: irq 74, io mem 0x00000000
[ 2.898805] Init: Port Power? op_state=1
[ 2.898820] Init: Power Port (0)
[ 2.899336] usb usb1: New USB device found, idVendor=1d6b, idProduct=0002, bcdDevice= 5.15
[ 2.899365] usb usb1: New USB device strings: Mfr=3, Product=2, SerialNumber=1
[ 2.899388] usb usb1: Product: DWC OTG Controller
[ 2.899408] usb usb1: Manufacturer: Linux 5.15.32-v8+ dwc_otg_hcd
[ 2.899428] usb usb1: SerialNumber: 3f980000.usb
[ 2.900480] hub 1-0:1.0: USB hub found
[ 2.900574] hub 1-0:1.0: 1 port detected
[ 2.901917] dwc_otg: FIQ enabled
[ 2.901935] dwc_otg: NAK holdoff enabled
[ 2.901950] dwc_otg: FIQ split-transaction FSM enabled
[ 2.901981] Module dwc_common_port init
[ 2.902819] usbcore: registered new interface driver uas
[ 2.902943] usbcore: registered new interface driver usb-storage
[ 2.903258] mousedev: PS/2 mouse device common for all mice
[ 2.909033] sdhci: Secure Digital Host Controller Interface driver
[ 2.909056] sdhci: Copyright(c) Pierre Ossman
[ 2.909882] sdhci-pltfm: SDHCI platform and OF driver helper
[ 2.913625] ledtrig-cpu: registered to indicate activity on CPUs
[ 2.914503] hid: raw HID events driver (C) Jiri Kosina
[ 2.914814] usbcore: registered new interface driver usbhid
[ 2.914833] usbhid: USB HID core driver
[ 2.915265] ashmem: initialized
[ 2.923749] Initializing XFRM netlink socket
[ 2.923829] NET: Registered PF_PACKET protocol family
[ 2.924068] Key type dns_resolver registered
[ 2.926025] registered taskstats version 1
[ 2.926066] Loading compiled-in X.509 certificates
[ 2.926948] Key type ._fscrypt registered
[ 2.926967] Key type .fscrypt registered
[ 2.926982] Key type fscrypt-provisioning registered
[ 2.946266] uart-pl011 3f201000.serial: there is not valid maps for state default
[ 2.946657] uart-pl011 3f201000.serial: cts_event_workaround enabled
[ 2.946877] 3f201000.serial: ttyAMA0 at MMIO 0x3f201000 (irq = 99, base_baud = 0) is a PL011 rev2
[ 2.947160] printk: console [ttyAMA0] enabled
[ 2.953173] bcm2835-wdt bcm2835-wdt: Broadcom BCM2835 watchdog timer
[ 2.953876] bcm2835-power bcm2835-power: Broadcom BCM2835 power domains driver
[ 2.956602] mmc-bcm2835 3f300000.mmcnr: mmc_debug:0 mmc_debug2:0
[ 2.956630] mmc-bcm2835 3f300000.mmcnr: DMA channel allocated
[ 2.983650] sdhost: log_buf @ (____ptrval____) (c2b8b000)
[ 3.009833] Indeed it is in host mode hprt0 = 00021501
[ 3.031637] mmc0: sdhost-bcm2835 loaded - DMA enabled (>1)
[ 3.056560] of_cfs_init
[ 3.056741] of_cfs_init: OK
[ 3.059658] Waiting for root device PARTUUID=5366b2b1-02...
[ 3.121855] mmc0: host does not support reading read-only switch, assuming write-enable
[ 3.127441] mmc0: new high speed SDXC card at address aaaa
[ 3.129525] mmcblk0: mmc0:aaaa SN64G 59.5 GiB
[ 3.138780] mmc1: new high speed SDIO card at address 0001
[ 3.142576] mmcblk0: p1 p2
[ 3.143500] mmcblk0: mmc0:aaaa SN64G 59.5 GiB
[ 3.167643] EXT4-fs (mmcblk0p2): mounted filesystem with ordered data mode. Opts: (null). Quota mode: none.
[ 3.167780] VFS: Mounted root (ext4 filesystem) readonly on device 179:2.
[ 3.176499] devtmpfs: mounted
[ 3.187960] Freeing unused kernel memory: 3776K
[ 3.188189] Run /sbin/init as init process
[ 3.188207] with arguments:
[ 3.188220] /sbin/init
[ 3.188234] splash
[ 3.188248] with environment:
[ 3.188261] HOME=/
[ 3.188275] TERM=linux
[ 3.201635] usb 1-1: new high-speed USB device number 2 using dwc_otg
[ 3.201950] Indeed it is in host mode hprt0 = 00001101
[ 3.410239] usb 1-1: New USB device found, idVendor=0424, idProduct=9514, bcdDevice= 2.00
[ 3.410286] usb 1-1: New USB device strings: Mfr=0, Product=0, SerialNumber=0
[ 3.411491] hub 1-1:1.0: USB hub found
[ 3.411688] hub 1-1:1.0: 5 ports detected
[ 3.701646] usb 1-1.1: new high-speed USB device number 3 using dwc_otg
[ 3.802342] usb 1-1.1: New USB device found, idVendor=0424, idProduct=ec00, bcdDevice= 2.00
[ 3.802408] usb 1-1.1: New USB device strings: Mfr=0, Product=0, SerialNumber=0
[ 3.805986] smsc95xx v2.0.0
[ 3.823628] systemd[1]: System time before build time, advancing clock.
[ 3.966657] SMSC LAN8700 usb-001:003:01: attached PHY driver (mii_bus:phy_addr=usb-001:003:01, irq=POLL)
[ 3.967911] smsc95xx 1-1.1:1.0 eth0: register 'smsc95xx' at usb-3f980000.usb-1.1, smsc95xx USB 2.0 Ethernet, b8:27:eb:58:5a:13
[ 4.007409] NET: Registered PF_INET6 protocol family
[ 4.010071] Segment Routing with IPv6
[ 4.010138] In-situ OAM (IOAM) with IPv6
[ 4.027498] random: crng init done
[ 4.045677] usb 1-1.3: new full-speed USB device number 4 using dwc_otg
[ 4.070985] systemd[1]: systemd 247.3-7 running in system mode. (+PAM +AUDIT +SELINUX +IMA +APPARMOR +SMACK +SYSVINIT +UTMP +LIBCRYPTSETUP +GCRYPT +GNUTLS +ACL +XZ +LZ4 +ZSTD +SECCOMP +BLKID +ELFUTILS +KM OD +IDN2 -IDN +PCRE2 default-hierarchy=unified)
[ 4.072458] systemd[1]: Detected architecture arm64.
[ 4.075302] systemd[1]: Set hostname to <solaranzeige>.
[ 4.169644] usb 1-1.3: New USB device found, idVendor=0403, idProduct=6001, bcdDevice= 6.00
[ 4.169699] usb 1-1.3: New USB device strings: Mfr=1, Product=2, SerialNumber=3
[ 4.169724] usb 1-1.3: Product: FT232R USB UART
[ 4.169745] usb 1-1.3: Manufacturer: FTDI
[ 4.169766] usb 1-1.3: SerialNumber: A9ESNKJY
[ 4.230149] uart-pl011 3f201000.serial: no DMA platform data
[ 4.253668] usb 1-1.5: new low-speed USB device number 5 using dwc_otg
[ 4.338394] systemd-fstab-generator[107]: Checking was requested for "//192.168.3.21/Diverse/Backup/solaranzeige", but it is not a device.
[ 4.397411] usb 1-1.5: New USB device found, idVendor=0665, idProduct=5161, bcdDevice= 0.02
[ 4.397463] usb 1-1.5: New USB device strings: Mfr=3, Product=1, SerialNumber=0
[ 4.411136] hid-Wortzensur 0003
[ 5.135228] systemd[1]: /lib/systemd/system/plymouth-start.service:16: Unit configured to use KillMode=none. This is unsafe, as it disables systemd's process lifecycle management for the service. Please u pdate your service to use a safer KillMode=, such as 'mixed' or 'control-group'. Support for KillMode=none is deprecated and will eventually be removed.
[ 5.421105] systemd[1]: Queued start job for default target Graphical Interface.
[ 5.428483] systemd[1]: Created slice system-getty.slice.
[ 5.430676] systemd[1]: Created slice system-modprobe.slice.
[ 5.432321] systemd[1]: Created slice system-serial\x2dgetty.slice.
[ 5.433990] systemd[1]: Created slice system-systemd\x2dfsck.slice.
[ 5.435637] systemd[1]: Created slice system-wpa_supplicant.slice.
[ 5.436897] systemd[1]: Created slice User and Session Slice.
[ 5.437799] systemd[1]: Started Forward Password Requests to Wall Directory Watch.
[ 5.439496] systemd[1]: Set up automount Arbitrary Executable File Formats File System Automount Point.
[ 5.440299] systemd[1]: Reached target Slices.
[ 5.440520] systemd[1]: Reached target Swap.
[ 5.450042] systemd[1]: Listening on Syslog Socket.
[ 5.451260] systemd[1]: Listening on fsck to fsckd communication Socket.
[ 5.451883] systemd[1]: Listening on initctl Compatibility Named Pipe.
[ 5.453840] systemd[1]: Listening on Journal Audit Socket.
[ 5.455064] systemd[1]: Listening on Journal Socket (/dev/log).
[ 5.456516] systemd[1]: Listening on Journal Socket.
[ 5.459347] systemd[1]: Listening on udev Control Socket.
[ 5.460626] systemd[1]: Listening on udev Kernel Socket.
[ 5.462213] systemd[1]: Condition check resulted in Huge Pages File System being skipped.
[ 5.468408] systemd[1]: Mounting POSIX Message Queue File System...
[ 5.475459] systemd[1]: Mounting RPC Pipe File System...
[ 5.484160] systemd[1]: Mounting Kernel Debug File System...
[ 5.492450] systemd[1]: Mounting Kernel Trace File System...
[ 5.493268] systemd[1]: Condition check resulted in Kernel Module supporting RPCSEC_GSS being skipped.
[ 5.502729] systemd[1]: Starting Restore / save the current clock...
[ 5.513832] systemd[1]: Starting Set the console keyboard layout...
[ 5.522226] systemd[1]: Starting Create list of static device nodes for the current kernel...
[ 5.530339] systemd[1]: Starting Load Kernel Module configfs...
[ 5.538871] systemd[1]: Starting Load Kernel Module drm...
[ 5.547917] systemd[1]: Starting Load Kernel Module fuse...
[ 5.553203] systemd[1]: Condition check resulted in Set Up Additional Binary Formats being skipped.
[ 5.575405] systemd[1]: Starting File System Check on Root Device...
[ 5.594763] systemd[1]: Starting Journal Service...
[ 5.632165] systemd[1]: Starting Load Kernel Modules...
[ 5.650309] fuse: init (API version 7.34)
[ 5.660410] systemd[1]: Starting Coldplug All udev Devices...
[ 5.681863] systemd[1]: Mounted POSIX Message Queue File System.
[ 5.683103] systemd[1]: Mounted RPC Pipe File System.
[ 5.684155] systemd[1]: Mounted Kernel Debug File System.
[ 5.685191] systemd[1]: Mounted Kernel Trace File System.
[ 5.697864] systemd[1]: Finished Restore / save the current clock.
[ 5.702682] systemd[1]: Finished Create list of static device nodes for the current kernel.
[ 5.706214] systemd[1]: modprobe@configfs.service: Succeeded.
[ 5.708490] systemd[1]: Finished Load Kernel Module configfs.
[ 5.712587] systemd[1]: modprobe@fuse.service: Succeeded.
[ 5.718258] systemd[1]: Finished Load Kernel Module fuse.
[ 5.726771] systemd[1]: modprobe@drm.service: Succeeded.
[ 5.732960] systemd[1]: Finished Load Kernel Module drm.
[ 5.738796] systemd[1]: Finished Load Kernel Modules.
[ 5.749745] systemd[1]: Mounting FUSE Control File System...
[ 5.758168] systemd[1]: Mounting Kernel Configuration File System...
[ 5.766246] systemd[1]: Started File System Check Daemon to report status.
[ 5.775913] systemd[1]: Starting Apply Kernel Variables...
[ 5.786635] systemd[1]: Mounted FUSE Control File System.
[ 5.787941] systemd[1]: Mounted Kernel Configuration File System.
[ 5.934766] systemd[1]: Finished Apply Kernel Variables.
[ 5.938478] systemd[1]: Finished File System Check on Root Device.
[ 5.945826] systemd[1]: Starting Remount Root and Kernel File Systems...
[ 6.116116] systemd[1]: Started Journal Service.
[ 6.162593] EXT4-fs (mmcblk0p2): re-mounted. Opts: (null). Quota mode: none.
[ 6.246935] systemd-journald[132]: Received client request to flush runtime journal.
[ 6.272452] systemd-journald[132]: File /var/log/journal/aca2faf379e8422b9f42e5bd96effc71/system.journal corrupted or uncleanly shut down, renaming and replacing.
[ 7.726408] vc_sm_cma: module is from the staging directory, the quality is unknown, you have been warned.
[ 7.736590] bcm2835_vc_sm_cma_probe: Videocore shared memory driver
[ 7.736645] [vc_sm_connected_init]: start
[ 7.750300] [vc_sm_connected_init]: installed successfully
[ 7.756687] mc: Linux media interface: v0.10
[ 7.794210] snd_bcm2835: module is from the staging directory, the quality is unknown, you have been warned.
[ 7.802480] bcm2835_audio bcm2835_audio: card created with 8 channels
[ 7.821292] videodev: Linux video capture interface: v2.00
[ 7.860509] bcm2835_mmal_vchiq: module is from the staging directory, the quality is unknown, you have been warned.
[ 7.863163] bcm2835_mmal_vchiq: module is from the staging directory, the quality is unknown, you have been warned.
[ 7.864357] bcm2835_mmal_vchiq: module is from the staging directory, the quality is unknown, you have been warned.
[ 7.871095] bcm2835_isp: module is from the staging directory, the quality is unknown, you have been warned.
[ 7.875155] bcm2835_v4l2: module is from the staging directory, the quality is unknown, you have been warned.
[ 7.885500] bcm2835_codec: module is from the staging directory, the quality is unknown, you have been warned.
[ 7.896893] bcm2835-isp bcm2835-isp: Device node output[0] registered as /dev/video13
[ 7.897934] bcm2835-isp bcm2835-isp: Device node capture[0] registered as /dev/video14
[ 7.900201] bcm2835-isp bcm2835-isp: Device node capture[1] registered as /dev/video15
[ 7.900807] bcm2835-isp bcm2835-isp: Device node stats[2] registered as /dev/video16
[ 7.900866] bcm2835-isp bcm2835-isp: Register output node 0 with media controller
[ 7.900926] bcm2835-isp bcm2835-isp: Register capture node 1 with media controller
[ 7.900969] bcm2835-isp bcm2835-isp: Register capture node 2 with media controller
[ 7.900998] bcm2835-isp bcm2835-isp: Register capture node 3 with media controller
[ 7.901195] bcm2835-codec bcm2835-codec: Device registered as /dev/video10
[ 7.901253] bcm2835-codec bcm2835-codec: Loaded V4L2 decode
[ 7.910530] bcm2835-codec bcm2835-codec: Device registered as /dev/video11
[ 7.910614] bcm2835-codec bcm2835-codec: Loaded V4L2 encode
[ 7.917074] bcm2835-codec bcm2835-codec: Device registered as /dev/video12
[ 7.917167] bcm2835-codec bcm2835-codec: Loaded V4L2 isp
[ 7.926939] bcm2835-codec bcm2835-codec: Device registered as /dev/video18
[ 7.927026] bcm2835-codec bcm2835-codec: Loaded V4L2 image_fx
[ 7.929888] bcm2835-isp bcm2835-isp: Device node output[0] registered as /dev/video20
[ 7.931832] bcm2835-isp bcm2835-isp: Device node capture[0] registered as /dev/video21
[ 7.935774] bcm2835-isp bcm2835-isp: Device node capture[1] registered as /dev/video22
[ 7.936950] bcm2835-codec bcm2835-codec: Device registered as /dev/video31
[ 7.937033] bcm2835-codec bcm2835-codec: Loaded V4L2 encode_image
[ 7.942719] bcm2835-isp bcm2835-isp: Device node stats[2] registered as /dev/video23
[ 7.942784] bcm2835-isp bcm2835-isp: Register output node 0 with media controller
[ 7.942831] bcm2835-isp bcm2835-isp: Register capture node 1 with media controller
[ 7.942881] bcm2835-isp bcm2835-isp: Register capture node 2 with media controller
[ 7.942909] bcm2835-isp bcm2835-isp: Register capture node 3 with media controller
[ 7.943299] bcm2835-isp bcm2835-isp: Loaded V4L2 bcm2835-isp
[ 8.350762] cfg80211: Loading compiled-in X.509 certificates for regulatory database
[ 8.431468] cfg80211: Loaded X.509 cert 'sforshee: 00b28ddf47aef9cea7'
[ 8.567127] usbcore: registered new interface driver usbserial_Wortzensur
[ 8.567259] usbserial: USB Serial support registered for Wortzensur
[ 8.601425] cfg80211: loaded regulatory.db is malformed or signature is missing/invalid
[ 8.664004] usbcore: registered new interface driver ftdi_sio
[ 8.671202] usbserial: USB Serial support registered for FTDI USB Serial Device
[ 8.671574] ftdi_sio 1-1.3:1.0: FTDI USB Serial Device converter detected
[ 8.671834] usb 1-1.3: Detected FT232RL
[ 8.684011] usb 1-1.3: FTDI USB Serial Device converter now attached to ttyUSB0
[ 8.755169] brcmfmac: F1 signature read @0x18000000=0x1541a9a6
[ 8.776850] brcmfmac: brcmf_fw_alloc_request: using brcm/brcmfmac43430-sdio for chip BCM43430/1
[ 8.777378] usbcore: registered new interface driver brcmfmac
[ 8.780015] brcmfmac mmc1
[ 8.796888] checking Wortzensur (3eaa9000 151800) vs hw (0 ffffffffffffffff)
[ 8.796933] fb0: switching to vc4 from simple
[ 8.798171] Console: switching to colour dummy device 80x25
[ 8.803097] vc4-drm soc:gpu: bound 3f400000.hvs (ops vc4_hvs_ops [vc4])
[ 8.809334] Registered IR keymap rc-cec
[ 8.809841] rc rc0: vc4 as /devices/platform/soc/3f902000.hdmi/rc/rc0
[ 8.810304] input: vc4 as /devices/platform/soc/3f902000.hdmi/rc/rc0/input0
[ 9.032572] brcmfmac: brcmf_fw_alloc_request: using brcm/brcmfmac43430-sdio for chip BCM43430/1
[ 9.032810] brcmfmac: brcmf_fw_alloc_request: using brcm/brcmfmac43430-sdio for chip BCM43430/1
[ 9.044235] brcmfmac: brcmf_c_preinit_dcmds: Firmware: BCM43430/1 wl0: Jul 19 2021 03:24:18 version 7.45.98 (TOB) (56df937 CY) FWID 01-8e14b897
[ 9.874901] vc4-drm soc:gpu: bound 3f400000.hvs (ops vc4_hvs_ops [vc4])
[ 9.889209] Registered IR keymap rc-cec
[ 9.889608] rc rc0: vc4 as /devices/platform/soc/3f902000.hdmi/rc/rc0
[ 9.889985] input: vc4 as /devices/platform/soc/3f902000.hdmi/rc/rc0/input1
[ 9.897470] vc4-drm soc:gpu: bound 3f902000.hdmi (ops vc4_hdmi_ops [vc4])
[ 9.898123] vc4-drm soc:gpu: bound 3f004000.txp (ops vc4_txp_ops [vc4])
[ 9.898895] vc4-drm soc:gpu: bound 3f206000.pixelvalve (ops vc4_crtc_ops [vc4])
[ 9.899401] vc4-drm soc:gpu: bound 3f207000.pixelvalve (ops vc4_crtc_ops [vc4])
[ 9.899868] vc4-drm soc:gpu: bound 3f807000.pixelvalve (ops vc4_crtc_ops [vc4])
[ 9.900271] vc4-drm soc:gpu: bound 3fc00000.v3d (ops vc4_v3d_ops [vc4])
[ 9.916487] [drm] Initialized vc4 0.0.0 20140616 for soc:gpu on minor 0
[ 9.917253] vc4-drm soc:gpu: [drm] Cannot find any crtc or sizes
[ 10.763155] WARN::dwc_otg_hcd_urb_dequeue:639: Timed out waiting for FSM NP transfer to complete on 2
[ 11.028857] 8021q: 802.1Q VLAN Support v1.8
[ 11.722976] brcmfmac: brcmf_cfg80211_set_power_mgmt: power save enabled
[ 12.202855] smsc95xx 1-1.1:1.0 eth0: hardware isn't capable of remote wakeup
[ 12.259209] smsc95xx 1-1.1:1.0 eth0: Link is Down
[ 12.381244] Adding 799740k swap on /var/swap. Priority:-2 extents:719 across:7383984k SSFS
[ 13.290855] IPv6: ADDRCONF(NETDEV_CHANGE): wlan0: link becomes ready
[ 14.463823] smsc95xx 1-1.1:1.0 eth0: Link is Up - 100Mbps/Full - flow control off
[ 14.463932] IPv6: ADDRCONF(NETDEV_CHANGE): eth0: link becomes ready
[ 19.934857] vc4-drm soc:gpu: [drm] Cannot find any crtc or sizes
[ 20.680802] FS-Cache: Netfs 'cifs' registered for caching
[ 20.731718] Key type cifs.spnego registered
[ 20.731785] Key type cifs.idmap registered
[ 20.735160] CIFS: No dialect specified on mount. Default has changed to a more secure dialect, SMB2.1 or later (e.g. SMB3.1.1), from CIFS (SMB1). To use the less secure SMB1 dialect to access old servers which do not support SMB3.1.1 (or even SMB3 or SMB2.1) specify vers=1.0 on mount.
[ 20.735205] CIFS: Attempting to mount \\192.168.3.21\Diverse
[ 33.757316] cam-dummy-reg: disabling
[ 36.718316] hdmi-audio-codec hdmi-audio-codec.1.auto: ASoC: error at snd_soc_dai_startup on i2s-hifi: -19
[ 36.718374] MAI: soc_pcm_open() failed (-19)
[ 36.720328] hdmi-audio-codec hdmi-audio-codec.1.auto: ASoC: error at snd_soc_dai_startup on i2s-hifi: -19
[ 36.720387] MAI: soc_pcm_open() failed (-19)
[ 36.722177] hdmi-audio-codec hdmi-audio-codec.1.auto: ASoC: error at snd_soc_dai_startup on i2s-hifi: -19
[ 36.722226] MAI: soc_pcm_open() failed (-19)
[ 36.758102] hdmi-audio-codec hdmi-audio-codec.1.auto: ASoC: error at snd_soc_dai_startup on i2s-hifi: -19
[ 36.758239] MAI: soc_pcm_open() failed (-19)
[ 36.759909] hdmi-audio-codec hdmi-audio-codec.1.auto: ASoC: error at snd_soc_dai_startup on i2s-hifi: -19
[ 36.760049] MAI: soc_pcm_open() failed (-19)
[ 36.762425] hdmi-audio-codec hdmi-audio-codec.1.auto: ASoC: error at snd_soc_dai_startup on i2s-hifi: -19
[ 36.762562] MAI: soc_pcm_open() failed (-19)
[ 37.663640] hdmi-audio-codec hdmi-audio-codec.1.auto: ASoC: error at snd_soc_dai_startup on i2s-hifi: -19
[ 37.663769] MAI: soc_pcm_open() failed (-19)
[ 37.665269] hdmi-audio-codec hdmi-audio-codec.1.auto: ASoC: error at snd_soc_dai_startup on i2s-hifi: -19
[ 37.665397] MAI: soc_pcm_open() failed (-19)
[ 37.666835] hdmi-audio-codec hdmi-audio-codec.1.auto: ASoC: error at snd_soc_dai_startup on i2s-hifi: -19
[ 37.666955] MAI: soc_pcm_open() failed (-19)
[ 37.683357] hdmi-audio-codec hdmi-audio-codec.1.auto: ASoC: error at snd_soc_dai_startup on i2s-hifi: -19
[ 37.683531] MAI: soc_pcm_open() failed (-19)
[ 37.684285] hdmi-audio-codec hdmi-audio-codec.1.auto: ASoC: error at snd_soc_dai_startup on i2s-hifi: -19
[ 37.684416] MAI: soc_pcm_open() failed (-19)
[ 37.685257] hdmi-audio-codec hdmi-audio-codec.1.auto: ASoC: error at snd_soc_dai_startup on i2s-hifi: -19
[ 37.685384] MAI: soc_pcm_open() failed (-19)
[ 645.013299] EXT4-fs (mmcblk0p2): resizing filesystem from 1860608 to 15525376 blocks
[ 657.621566] EXT4-fs (mmcblk0p2): resized to 4194304 blocks
[ 673.866543] EXT4-fs (mmcblk0p2): resized to 7864320 blocks
[ 684.039643] EXT4-fs (mmcblk0p2): resized to 10485760 blocks
[ 699.780452] EXT4-fs (mmcblk0p2): resized to 13107200 blocks
[ 707.143906] EXT4-fs (mmcblk0p2): resized filesystem to 15525376
[ 845.178925] WARN::dwc_otg_hcd_urb_dequeue:639: Timed out waiting for FSM NP transfer to complete on 6
[ 2344.846512] WARN::dwc_otg_hcd_urb_dequeue:639: Timed out waiting for FSM NP transfer to complete on 2
[ 2344.846996] WARN::dwc_otg_hcd_urb_dequeue:639: Timed out waiting for FSM NP transfer to complete on 7
[ 2364.042861] WARN::dwc_otg_hcd_urb_dequeue:639: Timed out waiting for FSM NP transfer to complete on 7
[ 3124.840876] WARN::dwc_otg_hcd_urb_dequeue:639: Timed out waiting for FSM NP transfer to complete on 0
[ 3425.080377] WARN::dwc_otg_hcd_urb_dequeue:639: Timed out waiting for FSM NP transfer to complete on 7
[ 5277.262420] WARN::dwc_otg_hcd_urb_dequeue:639: Timed out waiting for FSM NP transfer to complete on 4
[ 5277.262846] WARN::dwc_otg_hcd_urb_dequeue:639: Timed out waiting for FSM NP transfer to complete on 7
[ 6204.314920] WARN::dwc_otg_hcd_urb_dequeue:639: Timed out waiting for FSM NP transfer to complete on 2
[ 6356.680181] WARN::dwc_otg_hcd_urb_dequeue:639: Timed out waiting for FSM NP transfer to complete on 1
[ 6416.823673] WARN::dwc_otg_hcd_urb_dequeue:639: Timed out waiting for FSM NP transfer to complete on 4
pi@solaranzeige:~ $
Anmerkung Felix: Zeit: ca. 09.25 = ca. Sekunde 6416
syslog
======================================================================================================
Aug 23 08:41:37 solaranzeige influxd-systemd-start.sh[661]: ts=2023-08-23T06:41:37.538579Z lvl=info msg="Executing query" log_id=0jpDxcll000 service=query query="SELECT mean(Leistung1) FROM solaranzeige.autogen.PV WHERE time >= now() - 3h AND time <= now() GROUP BY time(5s)"
Aug 23 08:41:37 solaranzeige influxd-systemd-start.sh[661]: ts=2023-08-23T06:41:37.551862Z lvl=info msg="Executing query" log_id=0jpDxcll000 service=query query="SELECT mean(Leistung2) FROM solaranzeige.autogen.PV WHERE time >= now() - 3h AND time <= now() GROUP BY time(5s)"
Aug 23 08:41:37 solaranzeige influxd-systemd-start.sh[661]: [httpd] 192.168.3.110, 192.168.3.110,::1 - admin [23/Aug/2023:08:41:37 +0200] "GET /query?db=effekta_ax1&epoch=ms&q=SELECT+mean%28%22Leistung%22%29+FROM+%22PV%22+WHERE+time+%3E%3D+now%28%29+-+3h+and+time+%3C%3D+now%28%29+GROUP+BY+time%285s%29+fill%28null%29 HTTP/1.1" 200 5712 "-" "Grafana/8.5.0" 1bed1675-4180-11ee-86f3-b827eb585a13 36746
Aug 23 08:41:37 solaranzeige influxd-systemd-start.sh[661]: ts=2023-08-23T06:41:37.567110Z lvl=info msg="Executing query" log_id=0jpDxcll000 service=query query="SELECT mean(Spannung) FROM solaranzeige.autogen.Batterie WHERE time >= now() - 3h AND time <= now() GROUP BY time(5s)"
Aug 23 08:41:37 solaranzeige influxd-systemd-start.sh[661]: [httpd] 192.168.3.110, 192.168.3.110,::1 - admin [23/Aug/2023:08:41:37 +0200] "GET /query?db=solaranzeige&epoch=ms&q=SELECT+mean%28%22Leistung%22%29+FROM+%22PV%22+WHERE+time+%3E%3D+now%28%29+-+3h+and+time+%3C%3D+now%28%29+GROUP+BY+time%285s%29+fill%28null%29%3BSELECT+mean%28%22Leistung1%22%29+FROM+%22PV%22+WHERE+time+%3E%3D+now%28%29+-+3h+and+time+%3C%3D+now%28%29+GROUP+BY+time%285s%29+fill%28null%29%3BSELECT+mean%28%22Leistung2%22%29+FROM+%22PV%22+WHERE+time+%3E%3D+now%28%29+-+3h+and+time+%3C%3D+now%28%29+GROUP+BY+time%285s%29+fill%28null%29%3BSELECT+mean%28%22Spannung%22%29+FROM+%22Batterie%22+WHERE+time+%3E%3D+now%28%29+-+3h+and+time+%3C%3D+now%28%29+GROUP+BY+time%285s%29+fill%28null%29 HTTP/1.1" 200 23112 "-" "Grafana/8.5.0" 1bec811e-4180-11ee-86f2-b827eb585a13 143179
Aug 23 08:42:01 solaranzeige CRON[4313]: (root) CMD (/var/www/html/mqtt_prozess.php >/dev/null)
Aug 23 08:42:01 solaranzeige CRON[4314]: (root) CMD (/var/www/html/checkreboot.sh >/dev/null)
Aug 23 08:42:01 solaranzeige CRON[4315]: (root) CMD (/var/www/html/multi_regler_auslesen.php >/dev/null)
Aug 23 08:42:07 solaranzeige influxd-systemd-start.sh[661]: ts=2023-08-23T06:42:07.341930Z lvl=info msg="Executing query" log_id=0jpDxcll000 service=query query="SELECT Entladestrom FROM solaranzeige.autogen.Batterie WHERE time >= now() - 3h AND time <= now()"
Aug 23 08:42:07 solaranzeige influxd-systemd-start.sh[661]: ts=2023-08-23T06:42:07.343611Z lvl=info msg="Executing query" log_id=0jpDxcll000 service=query query="SELECT mean(Spannung) FROM solaranzeige.autogen.Batterie WHERE time >= now() - 3h AND time <= now() GROUP BY time(5s)"
Aug 23 08:42:07 solaranzeige influxd-systemd-start.sh[661]: ts=2023-08-23T06:42:07.369908Z lvl=info msg="Executing query" log_id=0jpDxcll000 service=query query="SELECT -1 * (mean(Gesamtleistung)) FROM shelly_pro_3em_3.autogen.AC WHERE time >= now() - 3h AND time <= now() GROUP BY time(5s)"
Aug 23 08:42:07 solaranzeige influxd-systemd-start.sh[661]: ts=2023-08-23T06:42:07.373508Z lvl=info msg="Executing query" log_id=0jpDxcll000 service=query query="SELECT mean(Gesamtleistung) FROM solaranzeige_3em_1.autogen.AC WHERE time >= now() - 3h AND time <= now() GROUP BY time(5s)"
Aug 23 08:42:07 solaranzeige influxd-systemd-start.sh[661]: [httpd] 192.168.3.110, 192.168.3.110,::1 - admin [23/Aug/2023:08:42:07 +0200] "GET /query?db=solaranzeige&epoch=ms&q=SELECT+%22Entladestrom%22+FROM+%22Batterie%22+WHERE+time+%3E%3D+now%28%29+-+3h+and+time+%3C%3D+now%28%29%3BSELECT+mean%28%22Spannung%22%29+FROM+%22Batterie%22+WHERE+time+%3E%3D+now%28%29+-+3h+and+time+%3C%3D+now%28%29+GROUP+BY+time%285s%29+fill%28null%29 HTTP/1.1" 200 6339 "-" "Grafana/8.5.0" 2db3452f-4180-11ee-86f5-b827eb585a13 52035
Aug 23 08:42:07 solaranzeige influxd-systemd-start.sh[661]: ts=2023-08-23T06:42:07.397271Z lvl=info msg="Executing query" log_id=0jpDxcll000 service=query query="SELECT mean(Leistung) FROM solaranzeige.autogen.PV WHERE time >= now() - 3h AND time <= now() GROUP BY time(5s)"
Aug 23 08:42:07 solaranzeige influxd-systemd-start.sh[661]: ts=2023-08-23T06:42:07.406795Z lvl=info msg="Executing query" log_id=0jpDxcll000 service=query query="SELECT mean(Gesamtleistung) FROM solaranzeige_3em_2.autogen.AC WHERE time >= now() - 3h AND time <= now() GROUP BY time(5s)"
Aug 23 08:42:07 solaranzeige influxd-systemd-start.sh[661]: [httpd] 192.168.3.110, 192.168.3.110,::1 - admin [23/Aug/2023:08:42:07 +0200] "GET /query?db=shelly_pro_3em_3&epoch=ms&q=SELECT+-%28mean%28%22Gesamtleistung%22%29%29+FROM+%22AC%22+WHERE+time+%3E%3D+now%28%29+-+3h+and+time+%3C%3D+now%28%29+GROUP+BY+time%285s%29+fill%28null%29 HTTP/1.1" 200 6248 "-" "Grafana/8.5.0" 2db78e0a-4180-11ee-86f6-b827eb585a13 51527
Aug 23 08:42:07 solaranzeige influxd-systemd-start.sh[661]: [httpd] 192.168.3.110, 192.168.3.110,::1 - admin [23/Aug/2023:08:42:07 +0200] "GET /query?db=solaranzeige_3em_1&epoch=ms&q=SELECT+mean%28%22Gesamtleistung%22%29+FROM+%22AC%22+WHERE+time+%3E%3D+now%28%29+-+3h+and+time+%3C%3D+now%28%29+GROUP+BY+time%285s%29+fill%28null%29 HTTP/1.1" 200 6254 "-" "Grafana/8.5.0" 2db81e78-4180-11ee-86f7-b827eb585a13 54652
Aug 23 08:42:07 solaranzeige influxd-systemd-start.sh[661]: [httpd] 192.168.3.110, 192.168.3.110,::1 - admin [23/Aug/2023:08:42:07 +0200] "GET /query?db=solaranzeige&epoch=ms&q=SELECT+mean%28%22Leistung%22%29+FROM+%22PV%22+WHERE+time+%3E%3D+now%28%29+-+3h+and+time+%3C%3D+now%28%29+GROUP+BY+time%285s%29+fill%28null%29 HTTP/1.1" 200 5818 "-" "Grafana/8.5.0" 2dbbad25-4180-11ee-86f8-b827eb585a13 40744
Aug 23 08:42:07 solaranzeige influxd-systemd-start.sh[661]: [httpd] 192.168.3.110, 192.168.3.110,::1 - admin [23/Aug/2023:08:42:07 +0200] "GET /query?db=solaranzeige_3em_2&epoch=ms&q=SELECT+mean%28%22Gesamtleistung%22%29+FROM+%22AC%22+WHERE+time+%3E%3D+now%28%29+-+3h+and+time+%3C%3D+now%28%29+GROUP+BY+time%285s%29+fill%28null%29 HTTP/1.1" 200 6225 "-" "Grafana/8.5.0" 2dbd1faf-4180-11ee-86f9-b827eb585a13 41873
Aug 23 08:42:07 solaranzeige influxd-systemd-start.sh[661]: ts=2023-08-23T06:42:07.588396Z lvl=info msg="Executing query" log_id=0jpDxcll000 service=query query="SELECT (mean(Leistung)) FROM zaehler_sdm630.autogen.AC WHERE time >= now() - 3h AND time <= now() GROUP BY time(5s)"
Aug 23 08:42:07 solaranzeige influxd-systemd-start.sh[661]: [httpd] 192.168.3.110, 192.168.3.110,::1 - admin [23/Aug/2023:08:42:07 +0200] "GET /query?db=zaehler_sdm630&epoch=ms&q=SELECT+%28mean%28%22Leistung%22%29%29+FROM+%22AC%22+WHERE+time+%3E%3D+now%28%29+-+3h+and+time+%3C%3D+now%28%29+GROUP+BY+time%285s%29+fill%28null%29 HTTP/1.1" 200 57 "-" "Grafana/8.5.0" 2dd8d44e-4180-11ee-86fa-b827eb585a13 2720
Aug 23 08:42:07 solaranzeige influxd-systemd-start.sh[661]: ts=2023-08-23T06:42:07.592304Z lvl=info msg="Executing query" log_id=0jpDxcll000 service=query query="SELECT mean(Leistung) FROM solaranzeige.autogen.PV WHERE time >= now() - 3h AND time <= now() GROUP BY time(5s)"
Aug 23 08:42:07 solaranzeige influxd-systemd-start.sh[661]: ts=2023-08-23T06:42:07.594827Z lvl=info msg="Executing query" log_id=0jpDxcll000 service=query query="SELECT mean(Leistung) FROM effekta_ax1.autogen.PV WHERE time >= now() - 3h AND time <= now() GROUP BY time(5s)"
Aug 23 08:42:07 solaranzeige influxd-systemd-start.sh[661]: ts=2023-08-23T06:42:07.605738Z lvl=info msg="Executing query" log_id=0jpDxcll000 service=query query="SELECT mean(Leistung1) FROM solaranzeige.autogen.PV WHERE time >= now() - 3h AND time <= now() GROUP BY time(5s)"
Aug 23 08:42:07 solaranzeige influxd-systemd-start.sh[661]: ts=2023-08-23T06:42:07.618395Z lvl=info msg="Executing query" log_id=0jpDxcll000 service=query query="SELECT mean(Leistung2) FROM solaranzeige.autogen.PV WHERE time >= now() - 3h AND time <= now() GROUP BY time(5s)"
Aug 23 08:42:07 solaranzeige influxd-systemd-start.sh[661]: ts=2023-08-23T06:42:07.622949Z lvl=info msg="Executing query" log_id=0jpDxcll000 service=query query="SELECT mean(Wh_Heute) FROM solaranzeige.autogen.Summen WHERE time >= now() - 3h AND time <= now() GROUP BY time(1h)"
Aug 23 08:42:07 solaranzeige influxd-systemd-start.sh[661]: [httpd] 192.168.3.110, 192.168.3.110,::1 - admin [23/Aug/2023:08:42:07 +0200] "GET /query?db=solaranzeige&epoch=ms&q=SELECT+mean%28%22Wh_Heute%22%29+FROM+%22Summen%22+WHERE+time+%3E%3D+now%28%29+-+3h+and+time+%3C%3D+now%28%29+GROUP+BY+time%281h%29 HTTP/1.1" 200 160 "-" "Grafana/8.5.0" 2dde1992-4180-11ee-86fd-b827eb585a13 4482
Aug 23 08:42:07 solaranzeige influxd-systemd-start.sh[661]: ts=2023-08-23T06:42:07.632619Z lvl=info msg="Executing query" log_id=0jpDxcll000 service=query query="SELECT mean(Spannung) FROM solaranzeige.autogen.Batterie WHERE time >= now() - 3h AND time <= now() GROUP BY time(5s)"
Aug 23 08:42:07 solaranzeige influxd-systemd-start.sh[661]: [httpd] 192.168.3.110, 192.168.3.110,::1 - admin [23/Aug/2023:08:42:07 +0200] "GET /query?db=effekta_ax1&epoch=ms&q=SELECT+mean%28%22Leistung%22%29+FROM+%22PV%22+WHERE+time+%3E%3D+now%28%29+-+3h+and+time+%3C%3D+now%28%29+GROUP+BY+time%285s%29+fill%28null%29 HTTP/1.1" 200 5710 "-" "Grafana/8.5.0" 2dd9bdf0-4180-11ee-86fc-b827eb585a13 44890
Aug 23 08:42:07 solaranzeige influxd-systemd-start.sh[661]: [httpd] 192.168.3.110, 192.168.3.110,::1 - admin [23/Aug/2023:08:42:07 +0200] "GET /query?db=solaranzeige&epoch=ms&q=SELECT+mean%28%22Leistung%22%29+FROM+%22PV%22+WHERE+time+%3E%3D+now%28%29+-+3h+and+time+%3C%3D+now%28%29+GROUP+BY+time%285s%29+fill%28null%29%3BSELECT+mean%28%22Leistung1%22%29+FROM+%22PV%22+WHERE+time+%3E%3D+now%28%29+-+3h+and+time+%3C%3D+now%28%29+GROUP+BY+time%285s%29+fill%28null%29%3BSELECT+mean%28%22Leistung2%22%29+FROM+%22PV%22+WHERE+time+%3E%3D+now%28%29+-+3h+and+time+%3C%3D+now%28%29+GROUP+BY+time%285s%29+fill%28null%29%3BSELECT+mean%28%22Spannung%22%29+FROM+%22Batterie%22+WHERE+time+%3E%3D+now%28%29+-+3h+and+time+%3C%3D+now%28%29+GROUP+BY+time%285s%29+fill%28null%29 HTTP/1.1" 200 23117 "-" "Grafana/8.5.0" 2dd9559d-4180-11ee-86fb-b827eb585a13 137210
Aug 23 08:42:20 solaranzeige influxd-systemd-start.sh[661]: [httpd] ::1 - - [23/Aug/2023:08:42:20 +0200] "POST /write?db=solaranzeige&precision=s HTTP/1.1 " 400 972 "-" "-" 355a0d6f-4180-11ee-86fe-b827eb585a13 12544
Aug 23 08:42:25 solaranzeige influxd-systemd-start.sh[661]: [httpd] ::1 - - [23/Aug/2023:08:42:25 +0200] "POST /write?db=solaranzeige&precision=s HTTP/1.1 " 400 972 "-" "-" 3857a8c1-4180-11ee-86ff-b827eb585a13 9267
Aug 23 08:42:30 solaranzeige influxd-systemd-start.sh[661]: [httpd] ::1 - - [23/Aug/2023:08:42:30 +0200] "POST /write?db=solaranzeige_3em_1&precision=s HTTP/1.1 " 204 0 "-" "-" 3b9d6be3-4180-11ee-8700-b827eb585a13 8177
Aug 23 08:42:37 solaranzeige influxd-systemd-start.sh[661]: ts=2023-08-23T06:42:37.317020Z lvl=info msg="Executing query" log_id=0jpDxcll000 service=query query="SELECT Entladestrom FROM solaranzeige.autogen.Batterie WHERE time >= now() - 3h AND time <= now()"
Aug 23 08:42:37 solaranzeige influxd-systemd-start.sh[661]: ts=2023-08-23T06:42:37.318556Z lvl=info msg="Executing query" log_id=0jpDxcll000 service=query query="SELECT mean(Spannung) FROM solaranzeige.autogen.Batterie WHERE time >= now() - 3h AND time <= now() GROUP BY time(5s)"
Aug 23 08:42:37 solaranzeige influxd-systemd-start.sh[661]: ts=2023-08-23T06:42:37.319863Z lvl=info msg="Executing query" log_id=0jpDxcll000 service=query query="SELECT mean(Gesamtleistung) FROM solaranzeige_3em_1.autogen.AC WHERE time >= now() - 3h AND time <= now() GROUP BY time(5s)"
Aug 23 08:42:37 solaranzeige influxd-systemd-start.sh[661]: ts=2023-08-23T06:42:37.329483Z lvl=info msg="Executing query" log_id=0jpDxcll000 service=query query="SELECT -1 * (mean(Gesamtleistung)) FROM shelly_pro_3em_3.autogen.AC WHERE time >= now() - 3h AND time <= now() GROUP BY time(5s)"
Aug 23 08:42:37 solaranzeige influxd-systemd-start.sh[661]: ts=2023-08-23T06:42:37.345000Z lvl=info msg="Executing query" log_id=0jpDxcll000 service=query query="SELECT mean(Leistung) FROM solaranzeige.autogen.PV WHERE time >= now() - 3h AND time <= now() GROUP BY time(5s)"
Aug 23 08:42:37 solaranzeige influxd-systemd-start.sh[661]: ts=2023-08-23T06:42:37.353912Z lvl=info msg="Executing query" log_id=0jpDxcll000 service=query query="SELECT mean(Gesamtleistung) FROM solaranzeige_3em_2.autogen.AC WHERE time >= now() - 3h AND time <= now() GROUP BY time(5s)"
Aug 23 08:42:37 solaranzeige influxd-systemd-start.sh[661]: [httpd] 192.168.3.110, 192.168.3.110,::1 - admin [23/Aug/2023:08:42:37 +0200] "GET /query?db=solaranzeige_3em_1&epoch=ms&q=SELECT+mean%28%22Gesamtleistung%22%29+FROM+%22AC%22+WHERE+time+%3E%3D+now%28%29+-+3h+and+time+%3C%3D+now%28%29+GROUP+BY+time%285s%29+fill%28null%29 HTTP/1.1" 200 6255 "-" "Grafana/8.5.0" 3f91063c-4180-11ee-8702-b827eb585a13 54715
Aug 23 08:42:37 solaranzeige influxd-systemd-start.sh[661]: [httpd] 192.168.3.110, 192.168.3.110,::1 - admin [23/Aug/2023:08:42:37 +0200] "GET /query?db=solaranzeige&epoch=ms&q=SELECT+%22Entladestrom%22+FROM+%22Batterie%22+WHERE+time+%3E%3D+now%28%29+-+3h+and+time+%3C%3D+now%28%29%3BSELECT+mean%28%22Spannung%22%29+FROM+%22Batterie%22+WHERE+time+%3E%3D+now%28%29+-+3h+and+time+%3C%3D+now%28%29+GROUP+BY+time%285s%29+fill%28null%29 HTTP/1.1" 200 6334 "-" "Grafana/8.5.0" 3f90fdac-4180-11ee-8701-b827eb585a13 57775
Aug 23 08:42:37 solaranzeige influxd-systemd-start.sh[661]: [httpd] 192.168.3.110, 192.168.3.110,::1 - admin [23/Aug/2023:08:42:37 +0200] "GET /query?db=shelly_pro_3em_3&epoch=ms&q=SELECT+-%28mean%28%22Gesamtleistung%22%29%29+FROM+%22AC%22+WHERE+time+%3E%3D+now%28%29+-+3h+and+time+%3C%3D+now%28%29+GROUP+BY+time%285s%29+fill%28null%29 HTTP/1.1" 200 6245 "-" "Grafana/8.5.0" 3f92ee85-4180-11ee-8703-b827eb585a13 53016
Aug 23 08:42:37 solaranzeige influxd-systemd-start.sh[661]: [httpd] 192.168.3.110, 192.168.3.110,::1 - admin [23/Aug/2023:08:42:37 +0200] "GET /query?db=solaranzeige&epoch=ms&q=SELECT+mean%28%22Leistung%22%29+FROM+%22PV%22+WHERE+time+%3E%3D+now%28%29+-+3h+and+time+%3C%3D+now%28%29+GROUP+BY+time%285s%29+fill%28null%29 HTTP/1.1" 200 5818 "-" "Grafana/8.5.0" 3f95220b-4180-11ee-8704-b827eb585a13 44518
Aug 23 08:42:37 solaranzeige influxd-systemd-start.sh[661]: [httpd] 192.168.3.110, 192.168.3.110,::1 - admin [23/Aug/2023:08:42:37 +0200] "GET /query?db=solaranzeige_3em_2&epoch=ms&q=SELECT+mean%28%22Gesamtleistung%22%29+FROM+%22AC%22+WHERE+time+%3E%3D+now%28%29+-+3h+and+time+%3C%3D+now%28%29+GROUP+BY+time%285s%29+fill%28null%29 HTTP/1.1" 200 6219 "-" "Grafana/8.5.0" 3f96bb45-4180-11ee-8705-b827eb585a13 45766
Aug 23 08:42:37 solaranzeige influxd-systemd-start.sh[661]: ts=2023-08-23T06:42:37.538236Z lvl=info msg="Executing query" log_id=0jpDxcll000 service=query query="SELECT (mean(Leistung)) FROM zaehler_sdm630.autogen.AC WHERE time >= now() - 3h AND time <= now() GROUP BY time(5s)"
Aug 23 08:42:37 solaranzeige influxd-systemd-start.sh[661]: [httpd] 192.168.3.110, 192.168.3.110,::1 - admin [23/Aug/2023:08:42:37 +0200] "GET /query?db=zaehler_sdm630&epoch=ms&q=SELECT+%28mean%28%22Leistung%22%29%29+FROM+%22AC%22+WHERE+time+%3E%3D+now%28%29+-+3h+and+time+%3C%3D+now%28%29+GROUP+BY+time%285s%29+fill%28null%29 HTTP/1.1" 200 57 "-" "Grafana/8.5.0" 3fb2d375-4180-11ee-8706-b827eb585a13 3112
Aug 23 08:42:37 solaranzeige influxd-systemd-start.sh[661]: ts=2023-08-23T06:42:37.541967Z lvl=info msg="Executing query" log_id=0jpDxcll000 service=query query="SELECT mean(Leistung) FROM solaranzeige.autogen.PV WHERE time >= now() - 3h AND time <= now() GROUP BY time(5s)"
Aug 23 08:42:37 solaranzeige influxd-systemd-start.sh[661]: ts=2023-08-23T06:42:37.553622Z lvl=info msg="Executing query" log_id=0jpDxcll000 service=query query="SELECT mean(Leistung) FROM effekta_ax1.autogen.PV WHERE time >= now() - 3h AND time <= now() GROUP BY time(5s)"
Aug 23 08:42:37 solaranzeige influxd-systemd-start.sh[661]: ts=2023-08-23T06:42:37.554768Z lvl=info msg="Executing query" log_id=0jpDxcll000 service=query query="SELECT mean(Leistung1) FROM solaranzeige.autogen.PV WHERE time >= now() - 3h AND time <= now() GROUP BY time(5s)"
Aug 23 08:42:37 solaranzeige influxd-systemd-start.sh[661]: ts=2023-08-23T06:42:37.567767Z lvl=info msg="Executing query" log_id=0jpDxcll000 service=query query="SELECT mean(Leistung2) FROM solaranzeige.autogen.PV WHERE time >= now() - 3h AND time <= now() GROUP BY time(5s)"
Aug 23 08:42:37 solaranzeige influxd-systemd-start.sh[661]: ts=2023-08-23T06:42:37.567932Z lvl=info msg="Executing query" log_id=0jpDxcll000 service=query query="SELECT mean(Wh_Heute) FROM solaranzeige.autogen.Summen WHERE time >= now() - 3h AND time <= now() GROUP BY time(1h)"
Aug 23 08:42:37 solaranzeige influxd-systemd-start.sh[661]: [httpd] 192.168.3.110, 192.168.3.110,::1 - admin [23/Aug/2023:08:42:37 +0200] "GET /query?db=solaranzeige&epoch=ms&q=SELECT+mean%28%22Wh_Heute%22%29+FROM+%22Summen%22+WHERE+time+%3E%3D+now%28%29+-+3h+and+time+%3C%3D+now%28%29+GROUP+BY+time%281h%29 HTTP/1.1" 200 169 "-" "Grafana/8.5.0" 3fb75901-4180-11ee-8709-b827eb585a13 5711
Aug 23 08:42:37 solaranzeige influxd-systemd-start.sh[661]: ts=2023-08-23T06:42:37.580782Z lvl=info msg="Executing query" log_id=0jpDxcll000 service=query query="SELECT mean(Spannung) FROM solaranzeige.autogen.Batterie WHERE time >= now() - 3h AND time <= now() GROUP BY time(5s)"
Aug 23 08:42:37 solaranzeige influxd-systemd-start.sh[661]: [httpd] 192.168.3.110, 192.168.3.110,::1 - admin [23/Aug/2023:08:42:37 +0200] "GET /query?db=effekta_ax1&epoch=ms&q=SELECT+mean%28%22Leistung%22%29+FROM+%22PV%22+WHERE+time+%3E%3D+now%28%29+-+3h+and+time+%3C%3D+now%28%29+GROUP+BY+time%285s%29+fill%28null%29 HTTP/1.1" 200 5710 "-" "Grafana/8.5.0" 3fb538c4-4180-11ee-8708-b827eb585a13 36157
Aug 23 08:42:37 solaranzeige influxd-systemd-start.sh[661]: [httpd] 192.168.3.110, 192.168.3.110,::1 - admin [23/Aug/2023:08:42:37 +0200] "GET /query?db=solaranzeige&epoch=ms&q=SELECT+mean%28%22Leistung%22%29+FROM+%22PV%22+WHERE+time+%3E%3D+now%28%29+-+3h+and+time+%3C%3D+now%28%29+GROUP+BY+time%285s%29+fill%28null%29%3BSELECT+mean%28%22Leistung1%22%29+FROM+%22PV%22+WHERE+time+%3E%3D+now%28%29+-+3h+and+time+%3C%3D+now%28%29+GROUP+BY+time%285s%29+fill%28null%29%3BSELECT+mean%28%22Leistung2%22%29+FROM+%22PV%22+WHERE+time+%3E%3D+now%28%29+-+3h+and+time+%3C%3D+now%28%29+GROUP+BY+time%285s%29+fill%28null%29%3BSELECT+mean%28%22Spannung%22%29+FROM+%22Batterie%22+WHERE+time+%3E%3D+now%28%29+-+3h+and+time+%3C%3D+now%28%29+GROUP+BY+time%285s%29+fill%28null%29 HTTP/1.1" 200 23104 "-" "Grafana/8.5.0" 3fb35d79-4180-11ee-8707-b827eb585a13 134994
Aug 23 08:42:38 solaranzeige influxd-systemd-start.sh[661]: [httpd] ::1 - - [23/Aug/2023:08:42:38 +0200] "POST /write?db=shelly_pro_3em_3&precision=s HTTP/1.1 " 204 0 "-" "-" 4019fd3a-4180-11ee-870a-b827eb585a13 8301
Aug 23 08:42:45 solaranzeige influxd-systemd-start.sh[661]: [httpd] ::1 - - [23/Aug/2023:08:42:45 +0200] "POST /write?db=solaranzeige_3em_2&precision=s HTTP/1.1 " 204 0 "-" "-" 448e5e4b-4180-11ee-870b-b827eb585a13 10511
Aug 23 08:42:51 solaranzeige systemd[1]: Starting Daily apt download activities...
Aug 23 08:43:00 solaranzeige systemd[1]: apt-daily.service: Succeeded.
Aug 23 08:43:00 solaranzeige systemd[1]: Finished Daily apt download activities.
Aug 23 08:43:00 solaranzeige systemd[1]: apt-daily.service: Consumed 2.709s CPU time.
Aug 23 08:43:01 solaranzeige CRON[4397]: (root) CMD (/var/www/html/checkreboot.sh >/dev/null)
Aug 23 08:43:01 solaranzeige CRON[4398]: (root) CMD (/var/www/html/mqtt_prozess.php >/dev/null)
Aug 23 08:43:01 solaranzeige CRON[4396]: (root) CMD (/var/www/html/multi_regler_auslesen.php >/dev/null)
Aug 23 08:43:04 solaranzeige influxd-systemd-start.sh[661]: [httpd] ::1 - - [23/Aug/2023:08:43:04 +0200] "POST /write?db=solaranzeige_3em_1&precision=s HTTP/1.1 " 204 0 "-" "-" 4f8b6f0b-4180-11ee-870c-b827eb585a13 14604
Aug 23 08:43:07 solaranzeige influxd-systemd-start.sh[661]: ts=2023-08-23T06:43:07.351200Z lvl=info msg="Executing query" log_id=0jpDxcll000 service=query query="SELECT mean(Gesamtleistung) FROM solaranzeige_3em_1.autogen.AC WHERE time >= now() - 3h AND time <= now() GROUP BY time(5s)"
Aug 23 08:43:07 solaranzeige influxd-systemd-start.sh[661]: ts=2023-08-23T06:43:07.362097Z lvl=info msg="Executing query" log_id=0jpDxcll000 service=query query="SELECT -1 * (mean(Gesamtleistung)) FROM shelly_pro_3em_3.autogen.AC WHERE time >= now() - 3h AND time <= now() GROUP BY time(5s)"
Aug 23 08:43:07 solaranzeige influxd-systemd-start.sh[661]: ts=2023-08-23T06:43:07.366069Z lvl=info msg="Executing query" log_id=0jpDxcll000 service=query query="SELECT Entladestrom FROM solaranzeige.autogen.Batterie WHERE time >= now() - 3h AND time <= now()"
Aug 23 08:43:07 solaranzeige influxd-systemd-start.sh[661]: ts=2023-08-23T06:43:07.369314Z lvl=info msg="Executing query" log_id=0jpDxcll000 service=query query="SELECT mean(Spannung) FROM solaranzeige.autogen.Batterie WHERE time >= now() - 3h AND time <= now() GROUP BY time(5s)"
Aug 23 08:43:07 solaranzeige influxd-systemd-start.sh[661]: ts=2023-08-23T06:43:07.373357Z lvl=info msg="Executing query" log_id=0jpDxcll000 service=query query="SELECT mean(Leistung) FROM solaranzeige.autogen.PV WHERE time >= now() - 3h AND time <= now() GROUP BY time(5s)"
Aug 23 08:43:07 solaranzeige influxd-systemd-start.sh[661]: [httpd] 192.168.3.110, 192.168.3.110,::1 - admin [23/Aug/2023:08:43:07 +0200] "GET /query?db=solaranzeige_3em_1&epoch=ms&q=SELECT+mean%28%22Gesamtleistung%22%29+FROM+%22AC%22+WHERE+time+%3E%3D+now%28%29+-+3h+and+time+%3C%3D+now%28%29+GROUP+BY+time%285s%29+fill%28null%29 HTTP/1.1" 200 6256 "-" "Grafana/8.5.0" 5177d3f0-4180-11ee-870d-b827eb585a13 46039
Aug 23 08:43:07 solaranzeige influxd-systemd-start.sh[661]: ts=2023-08-23T06:43:07.395849Z lvl=info msg="Executing query" log_id=0jpDxcll000 service=query query="SELECT mean(Gesamtleistung) FROM solaranzeige_3em_2.autogen.AC WHERE time >= now() - 3h AND time <= now() GROUP BY time(5s)"
Aug 23 08:43:07 solaranzeige influxd-systemd-start.sh[661]: [httpd] 192.168.3.110, 192.168.3.110,::1 - admin [23/Aug/2023:08:43:07 +0200] "GET /query?db=solaranzeige&epoch=ms&q=SELECT+%22Entladestrom%22+FROM+%22Batterie%22+WHERE+time+%3E%3D+now%28%29+-+3h+and+time+%3C%3D+now%28%29%3BSELECT+mean%28%22Spannung%22%29+FROM+%22Batterie%22+WHERE+time+%3E%3D+now%28%29+-+3h+and+time+%3C%3D+now%28%29+GROUP+BY+time%285s%29+fill%28null%29 HTTP/1.1" 200 6335 "-" "Grafana/8.5.0" 517a3b8a-4180-11ee-870f-b827eb585a13 49018
Aug 23 08:43:07 solaranzeige influxd-systemd-start.sh[661]: [httpd] 192.168.3.110, 192.168.3.110,::1 - admin [23/Aug/2023:08:43:07 +0200] "GET /query?db=solaranzeige&epoch=ms&q=SELECT+mean%28%22Leistung%22%29+FROM+%22PV%22+WHERE+time+%3E%3D+now%28%29+-+3h+and+time+%3C%3D+now%28%29+GROUP+BY+time%285s%29+fill%28null%29 HTTP/1.1" 200 5818 "-" "Grafana/8.5.0" 517b392d-4180-11ee-8710-b827eb585a13 48616
Aug 23 08:43:07 solaranzeige influxd-systemd-start.sh[661]: [httpd] 192.168.3.110, 192.168.3.110,::1 - admin [23/Aug/2023:08:43:07 +0200] "GET /query?db=shelly_pro_3em_3&epoch=ms&q=SELECT+-%28mean%28%22Gesamtleistung%22%29%29+FROM+%22AC%22+WHERE+time+%3E%3D+now%28%29+-+3h+and+time+%3C%3D+now%28%29+GROUP+BY+time%285s%29+fill%28null%29 HTTP/1.1" 200 6251 "-" "Grafana/8.5.0" 51799c23-4180-11ee-870e-b827eb585a13 64807
Aug 23 08:43:07 solaranzeige influxd-systemd-start.sh[661]: [httpd] 192.168.3.110, 192.168.3.110,::1 - admin [23/Aug/2023:08:43:07 +0200] "GET /query?db=solaranzeige_3em_2&epoch=ms&q=SELECT+mean%28%22Gesamtleistung%22%29+FROM+%22AC%22+WHERE+time+%3E%3D+now%28%29+-+3h+and+time+%3C%3D+now%28%29+GROUP+BY+time%285s%29+fill%28null%29 HTTP/1.1" 200 6224 "-" "Grafana/8.5.0" 517e51d4-41:
- InfiniSolar 15 kW (Batterien laden, Überschusseinspeisung)
- Hausdach: total 12 kWp (6 kWp Nord/6 kWp Süd
- Effekta AX-M1 5000/48 (nur Batterien laden)
- Velodach: 1 kWp Nord
- Daly BMS
- SDM630
- 24 kWh LiFePo4
- Hausdach: total 12 kWp (6 kWp Nord/6 kWp Süd
- Effekta AX-M1 5000/48 (nur Batterien laden)
- Velodach: 1 kWp Nord
- Daly BMS
- SDM630
- 24 kWh LiFePo4
- Ulrich
- Administrator
- Beiträge: 6586
- Registriert: Sa 7. Nov 2015, 10:33
- Wohnort: Essen
- Hat sich bedankt: 164 Mal
- Danksagung erhalten: 919 Mal
Re: Datenstrom bricht ab
Hallo Felix,
was willst du uns mit so einem unnützen Datenwust denn sagen?
Dass dein Netzteil eine Macke hat oder dass dein seriell zu USB Adapter defekt ist?
was willst du uns mit so einem unnützen Datenwust denn sagen?
Dass dein Netzteil eine Macke hat oder dass dein seriell zu USB Adapter defekt ist?

-----------------------------------------------------
Ulrich . . . . . . . . [ Admin ]
Ulrich . . . . . . . . [ Admin ]
-
- Beiträge: 124
- Registriert: Fr 6. Aug 2021, 07:27
- Hat sich bedankt: 17 Mal
- Danksagung erhalten: 24 Mal
Re: Datenstrom bricht ab
Hast du deinen Infini schon rebootet?
Netz weg
Batterie abklemmen
PV abklemmen
Netz weg
Batterie abklemmen
PV abklemmen
Infini 10k - 15kWp - 16kW LiFePO4 - JK BMS - SDM630 - 10kW WP
-
- Beiträge: 39
- Registriert: Do 26. Aug 2021, 22:19
- Wohnort: Burgdorf, Schweiz
- Hat sich bedankt: 1 Mal
- Danksagung erhalten: 4 Mal
Re: Datenstrom bricht ab
jein... schon eine Weile nicht mehr. Aber sicher, schon öfters.
- InfiniSolar 15 kW (Batterien laden, Überschusseinspeisung)
- Hausdach: total 12 kWp (6 kWp Nord/6 kWp Süd
- Effekta AX-M1 5000/48 (nur Batterien laden)
- Velodach: 1 kWp Nord
- Daly BMS
- SDM630
- 24 kWh LiFePo4
- Hausdach: total 12 kWp (6 kWp Nord/6 kWp Süd
- Effekta AX-M1 5000/48 (nur Batterien laden)
- Velodach: 1 kWp Nord
- Daly BMS
- SDM630
- 24 kWh LiFePo4
-
- Beiträge: 39
- Registriert: Do 26. Aug 2021, 22:19
- Wohnort: Burgdorf, Schweiz
- Hat sich bedankt: 1 Mal
- Danksagung erhalten: 4 Mal
Re: Datenstrom bricht ab
Danke für die beiden Hinweise.
Dass ich nicht einfach schreibe, es geht nicht, kümmert euch darum...
Dass ich am Ende meiner Weisheit bin und hoffe, dass jemand aus den logs mehr raussieht als ich.
- Das Netzteil werde ich gegen ein anderes tauschen
- Seriell zu USB-Adapter liegen noch ein paar rum, das probiere ich (noch) mal...
PS: noch zum Reboot des WR: mache ich allenfalls heute Abend, wenn er nicht auf Vollast läuft.
- InfiniSolar 15 kW (Batterien laden, Überschusseinspeisung)
- Hausdach: total 12 kWp (6 kWp Nord/6 kWp Süd
- Effekta AX-M1 5000/48 (nur Batterien laden)
- Velodach: 1 kWp Nord
- Daly BMS
- SDM630
- 24 kWh LiFePo4
- Hausdach: total 12 kWp (6 kWp Nord/6 kWp Süd
- Effekta AX-M1 5000/48 (nur Batterien laden)
- Velodach: 1 kWp Nord
- Daly BMS
- SDM630
- 24 kWh LiFePo4
-
- Beiträge: 124
- Registriert: Fr 6. Aug 2021, 07:27
- Hat sich bedankt: 17 Mal
- Danksagung erhalten: 24 Mal
Re: Datenstrom bricht ab
Mal ne ganz andere Frage:
Wie kommste eigentlich mit dem Daly BMS bei 24kWh zurecht?
Ich habe das Daly mit meinen 16kWh ganz schnell rausgeschmissen weil es mit seinen paar Milliampere Balancing Strom voll versagt hat.
Wie kommste eigentlich mit dem Daly BMS bei 24kWh zurecht?
Ich habe das Daly mit meinen 16kWh ganz schnell rausgeschmissen weil es mit seinen paar Milliampere Balancing Strom voll versagt hat.
Infini 10k - 15kWp - 16kW LiFePO4 - JK BMS - SDM630 - 10kW WP
-
- Beiträge: 39
- Registriert: Do 26. Aug 2021, 22:19
- Wohnort: Burgdorf, Schweiz
- Hat sich bedankt: 1 Mal
- Danksagung erhalten: 4 Mal
Re: Datenstrom bricht ab
ich habe nun aufgrund Eurer Anregungen folgendes gemacht:
- Seriell- to USB-Adapter getauscht
- WR komplett neu gestartet (Netz, Batterie und Solar waren aus)
- Netzteil getauscht (wenn der Raspi dauernd rot leuchtet, ist das ja ok.)
- man einen halben Tag die Daten über Voltronics power-datacenter.com gesammelt, nicht einmal ein Unterbruch oder daten verloren !
Da ein Neustart des Raspi das Problem für Sekunden bis Minuten löst, nehme ich an, dass es irgendwie mit der Solaranzeige zusammen hängt.
Was kann ich noch mache, um den Fehler einzugrenzen oder wo könnte ich noch nachschauen ?
Ich bin momentan am Ende aller Weisheiten.
- Seriell- to USB-Adapter getauscht
- WR komplett neu gestartet (Netz, Batterie und Solar waren aus)
- Netzteil getauscht (wenn der Raspi dauernd rot leuchtet, ist das ja ok.)
- man einen halben Tag die Daten über Voltronics power-datacenter.com gesammelt, nicht einmal ein Unterbruch oder daten verloren !
Da ein Neustart des Raspi das Problem für Sekunden bis Minuten löst, nehme ich an, dass es irgendwie mit der Solaranzeige zusammen hängt.
Was kann ich noch mache, um den Fehler einzugrenzen oder wo könnte ich noch nachschauen ?
Ich bin momentan am Ende aller Weisheiten.
- InfiniSolar 15 kW (Batterien laden, Überschusseinspeisung)
- Hausdach: total 12 kWp (6 kWp Nord/6 kWp Süd
- Effekta AX-M1 5000/48 (nur Batterien laden)
- Velodach: 1 kWp Nord
- Daly BMS
- SDM630
- 24 kWh LiFePo4
- Hausdach: total 12 kWp (6 kWp Nord/6 kWp Süd
- Effekta AX-M1 5000/48 (nur Batterien laden)
- Velodach: 1 kWp Nord
- Daly BMS
- SDM630
- 24 kWh LiFePo4
-
- Beiträge: 39
- Registriert: Do 26. Aug 2021, 22:19
- Wohnort: Burgdorf, Schweiz
- Hat sich bedankt: 1 Mal
- Danksagung erhalten: 4 Mal
Re: Datenstrom bricht ab
Update:
nach dem wechsel des Seriel-USB-Adapters hat es nochmal einen Unterbruch gegeben. Daher meinte ich, dass es nicht funktioniert.
Seither, läuft es aber einwandfrei.
Somit war es wirklich der Adapter...
Vielen Dank.
Gruss
Felix
nach dem wechsel des Seriel-USB-Adapters hat es nochmal einen Unterbruch gegeben. Daher meinte ich, dass es nicht funktioniert.
Seither, läuft es aber einwandfrei.
Somit war es wirklich der Adapter...
Vielen Dank.
Gruss
Felix
- InfiniSolar 15 kW (Batterien laden, Überschusseinspeisung)
- Hausdach: total 12 kWp (6 kWp Nord/6 kWp Süd
- Effekta AX-M1 5000/48 (nur Batterien laden)
- Velodach: 1 kWp Nord
- Daly BMS
- SDM630
- 24 kWh LiFePo4
- Hausdach: total 12 kWp (6 kWp Nord/6 kWp Süd
- Effekta AX-M1 5000/48 (nur Batterien laden)
- Velodach: 1 kWp Nord
- Daly BMS
- SDM630
- 24 kWh LiFePo4
Wer ist online?
Mitglieder in diesem Forum: 0 Mitglieder und 1 Gast