Shelly 3EM

Welche Geräter können mit dieser Anzeige benutzt werden?
Laderegler, Wallboxen, Batterie-Management-Systeme, WLAN Schalter mit Tasmota Firmware und Wechselrichter.
Allgemeine Fragen zu all diesen Geräten.

Moderator: Ulrich

Benutzeravatar
Ulrich
Administrator
Beiträge: 5700
Registriert: Sa 7. Nov 2015, 10:33
Wohnort: Essen
Hat sich bedankt: 167 Mal
Danksagung erhalten: 834 Mal

Shelly 3EM

Beitrag von Ulrich »

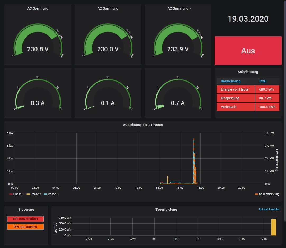
Der Energyzähler Shelly 3EM wird per LAN angeschlossen. Pro Phase können bis zu 120 Ampere / 230 Volt gemessen werden.
Das Standard Dashboard kann hier herunter geladen werden. Es muss dann noch ins Grafana importiert werden. Port = 80.
Achtung! Die Firmware muss Version 1.9.0 oder höher sein. Bei älteren Firmware Ständen fehlen zum Teil Werte.

Das Dashboard sieht so aus:

Shelly.jpg

Produktbild.png
Dateianhänge
Shelly 3EM.json
Standard Dashboard zum importieren
(30.71 KiB) 1234-mal heruntergeladen
-----------------------------------------------------
Ulrich . . . . . . . . [ Admin ]

Zurück zu „Fragen zu Reglern, Wallboxen und Wechselrichter“

Wer ist online?

Mitglieder in diesem Forum: 0 Mitglieder und 0 Gäste