Balkonkraftwerke mit grafischer Solaranzeige

Welche Geräter können mit dieser Anzeige benutzt werden?
Laderegler, Wallboxen, Batterie-Management-Systeme, WLAN Schalter mit Tasmota Firmware und Wechselrichter.
Allgemeine Fragen zu all diesen Geräten.

Moderator: Ulrich

Benutzeravatar
Ulrich
Administrator
Beiträge: 6575
Registriert: Sa 7. Nov 2015, 10:33
Wohnort: Essen
Hat sich bedankt: 164 Mal
Danksagung erhalten: 917 Mal

Balkonkraftwerke mit grafischer Solaranzeige

Beitrag von Ulrich »

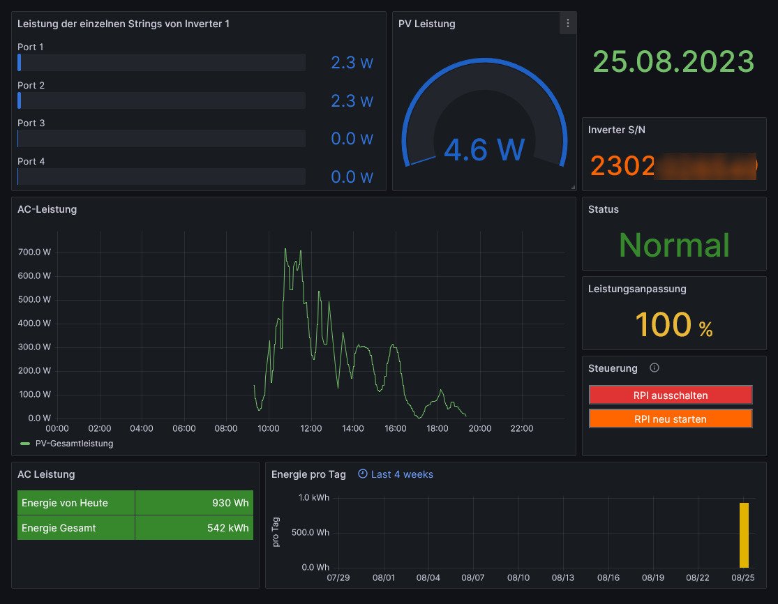
Die Anzahl der Balkonkraftwerke, die man mit der Solaranzeige visualisieren kann, wächst weiter. Nach den Hoymiles mit DTO Pro, openDTU und AhoyDTU werden jetzt auch die Deye Microwechselrichter von der Solaranzeige unterstützt. (Regler = 96)
Das Dashboard gibt es wie immer hier: viewtopic.php?t=188


Deye_Micro1.jpg
-----------------------------------------------------
Ulrich . . . . . . . . [ Admin ]

Zurück zu „Fragen zu Reglern, Wallboxen und Wechselrichter“

Wer ist online?

Mitglieder in diesem Forum: 0 Mitglieder und 0 Gäste