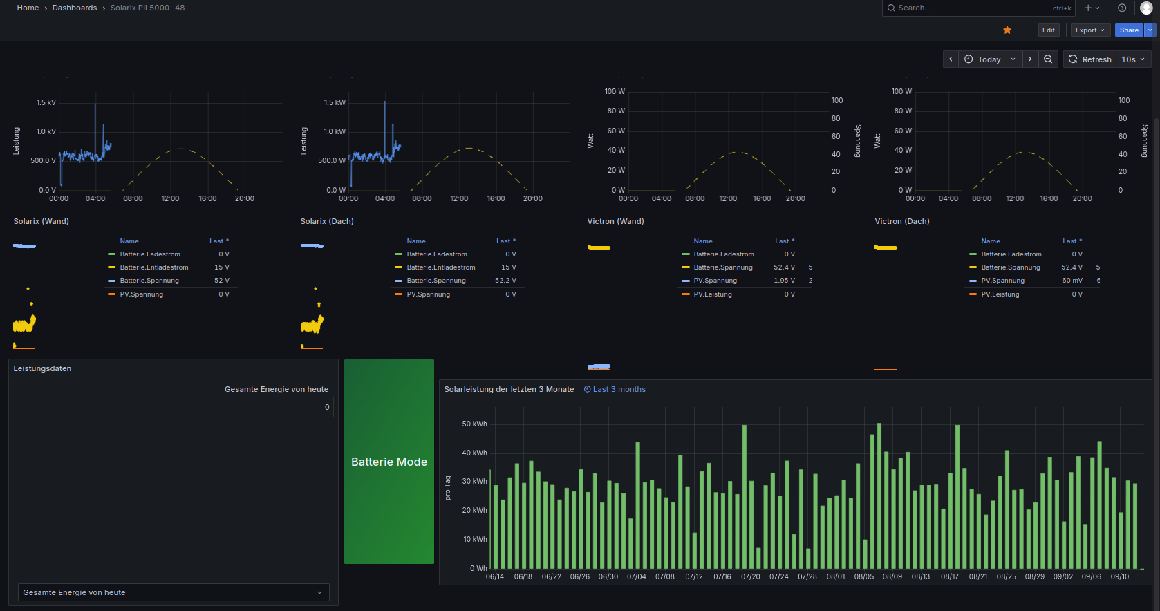
ich gehöre zu denen, die nichts anfassen, wenn es funktioniert. Darum habe ich auch nie ins Log geschaut. Ich überwache grob die Solarstränge mit Digitalanzeigen. Wenn die angezeigten Werte in Grafana Pi mal Daumen passen, schau ich nicht nach. Ein paar kWh mehr oder weniger sind mir nicht wichtig.
Nun ergab es sich aber durch den neuen, 2. Victron Solarregler, dass ich mir doch mal die Logs angeschaut hatte und sporadisch immer wieder den gleichen Fehler entdeckte immer im alten Victron Solarregler 3.user.config.php:
Daten nicht zur lokalen InfluxDB gesendet! info: array
Hat bitte einer einen Tipp für mich, was das sein könnte? Hat es überhaupt einen Einfluss auf die gezählte Menge an der Solarleistung, wenn mal eine Zählung nicht gespeichert wird? Dann wäre es mir schlicht egal, bevor dann was anderes nicht funktioniert.
Code: Alles auswählen
07.09. 13:21:01 |-------------- Start ax_wechselrichter.php -----------------
07.09. 13:21:03 -243.5 50.0 230.4 50.0 1451 1386 029 376 53.90 038 069 0033 0065 091.3 54.16 00000 00110110 00 00 03552 010 i: 51
07.09. 13:21:05 * -Daten zur entfernten InfluxDB [ sadb00003 ] gesendet.
07.09. 13:21:05 * -Daten zur lokalen InfluxDB [ solaranzeige ] gesendet.
07.09. 13:21:05 -Multi-Regler-Ausgang. 3
07.09. 13:21:08 -OK. Datenübertragung erfolgreich.
07.09. 13:21:08 -Solarleistung: 3552 Watt - WattstundenGesamtHeute: 12053.8
07.09. 13:21:08 |------------ Stop ax_wechselrichter.php ------------------
07.09. 13:21:08 -Verarbeitung von: '2.user.config.php' Regler: 7
07.09. 13:21:08 |-------------- Start ax_wechselrichter.php -----------------
07.09. 13:21:09 -242.6 50.0 229.6 49.9 1469 1437 029 375 53.90 010 069 0033 0039 084.6 54.00 00000 00110110 00 00 02106 010 i: 52
07.09. 13:21:09 * -Daten zur lokalen InfluxDB [ solaranzeige2 ] gesendet.
07.09. 13:21:09 -Multi-Regler-Ausgang. 6
07.09. 13:21:15 -OK. Datenübertragung erfolgreich.
07.09. 13:21:15 -Solarleistung: 2106 Watt - WattstundenGesamtHeute: 9456.68
07.09. 13:21:15 |------------ Stop ax_wechselrichter.php ------------------
07.09. 13:21:15 -Verarbeitung von: '3.user.config.php' Regler: 4
07.09. 13:21:15 |------------ Start victron_solarregler.php -----------------
07.09. 13:21:15 -Zentraler Timestamp: 1757244061
07.09. 13:21:16 - Korrektur: :74F10000100022622006FB20600E0B20600842F75171E0100FFFFFFFFFFFFFFFFFFFFFFFFFF94
07.09. 13:21:17 - Korrektur: :AD7ED00750012
07.09. 13:21:18 - Korrektur: :AD7ED00750012
07.09. 13:21:19 - Korrektur: :750100000D8000000FFFFFFFF1F156814000000000038017700000032050000F100712A2E00C9
07.09. 13:21:20 -InfluxDB => [ Batterie Spannung=53.98,Ladestrom=11.8,Entladestrom=,maxAmpHeute=24.1,Temperatur=0 1757244061
PV Spannung=85.94,Strom=7.5,Leistung=653.1,maxVoltHeute=108.65,maxWattHeute=1330 1757244061
Service Ladestatus=4,StatusLoadausgang=1,Temperatur=37.4,Optionen=651126 1757244061
Summen Wh_Heute=2160,Wh_Gesamt=4388950 1757244061
]
07.09. 13:21:20 -Daten nicht zur lokalen InfluxDB gesendet! info: array (
'url' => 'http://localhost/write?db=solaranzeige3&precision=s',
'content_type' => 'application/json',
'http_code' => 400,
'header_size' => 448,
'request_size' => 482,
'filetime' => -1,
'ssl_verify_result' => 0,
'redirect_count' => 0,
'total_time' => 0.006554,
'namelookup_time' => 0.000983,
'connect_time' => 0.001345,
'pretransfer_time' => 0.001521,
'size_upload' => 324.0,
'size_download' => 171.0,
'speed_download' => 28500.0,
'speed_upload' => 54000.0,
'download_content_length' => 171.0,
'upload_content_length' => 324.0,
'starttransfer_time' => 0.006471,
'redirect_time' => 0.0,
'redirect_url' => '',
'primary_ip' => '::1',
'certinfo' =>
array (
),
'primary_port' => 8086,
'local_ip' => '::1',
'local_port' => 52280,
'http_version' => 2,
'protocol' => 1,
'ssl_verifyresult' => 0,
'scheme' => 'HTTP',
'appconnect_time_us' => 0,
'connect_time_us' => 1345,
'namelookup_time_us' => 983,
'pretransfer_time_us' => 1521,
'redirect_time_us' => 0,
'starttransfer_time_us' => 6471,
'total_time_us' => 6554,
)
07.09. 13:21:25 -InfluxDB => [ Batterie Spannung=53.98,Ladestrom=11.8,Entladestrom=,maxAmpHeute=24.1,Temperatur=0 1757244061
PV Spannung=85.94,Strom=7.5,Leistung=653.1,maxVoltHeute=108.65,maxWattHeute=1330 1757244061
Service Ladestatus=4,StatusLoadausgang=1,Temperatur=37.4,Optionen=651126 1757244061
Summen Wh_Heute=2160,Wh_Gesamt=4388950 1757244061
]
07.09. 13:21:25 -Daten nicht zur lokalen InfluxDB gesendet! info: array (
'url' => 'http://localhost/write?db=solaranzeige3&precision=s',
'content_type' => 'application/json',
'http_code' => 400,
'header_size' => 448,
'request_size' => 482,
'filetime' => -1,
'ssl_verify_result' => 0,
'redirect_count' => 0,
'total_time' => 0.003033,
'namelookup_time' => 8.3E-5,
'connect_time' => 8.4E-5,
'pretransfer_time' => 0.000212,
'size_upload' => 324.0,
'size_download' => 171.0,
'speed_download' => 57000.0,
'speed_upload' => 108000.0,
'download_content_length' => 171.0,
'upload_content_length' => 324.0,
'starttransfer_time' => 0.002958,
'redirect_time' => 0.0,
'redirect_url' => '',
'primary_ip' => '::1',
'certinfo' =>
array (
),
'primary_port' => 8086,
'local_ip' => '::1',
'local_port' => 52280,
'http_version' => 2,
'protocol' => 1,
'ssl_verifyresult' => 0,
'scheme' => 'HTTP',
'appconnect_time_us' => 85,
'connect_time_us' => 84,
'namelookup_time_us' => 83,
'pretransfer_time_us' => 212,
'redirect_time_us' => 0,
'starttransfer_time_us' => 2958,
'total_time_us' => 3033,
)
07.09. 13:21:30 -Multi-Regler-Ausgang. -8
07.09. 13:21:30 -OK. Datenübertragung erfolgreich.
07.09. 13:21:30 |------------ Stop victron_solarregler.php -----------------
07.09. 13:21:30 -Verarbeitung von: '4.user.config.php' Regler: 4
07.09. 13:21:30 |------------ Start victron_solarregler.php -----------------
07.09. 13:21:30 -Zentraler Timestamp: 1757244061
07.09. 13:21:30 - Korrektur: :7D7ED0000008A
07.09. 13:21:31 - Korrektur: :AD5ED00141560
07.09. 13:21:33 - Korrektur: :7D2ED00000000008F
07.09. 13:21:34 - Korrektur: :7A8ED0001B8
07.09. 13:21:34 * -Daten zur lokalen InfluxDB [ solaranzeige4 ] gesendet.
07.09. 13:21:34 -Multi-Regler-Ausgang. 3
07.09. 13:21:37 -OK. Datenübertragung erfolgreich.
07.09. 13:21:37 |------------ Stop victron_solarregler.php -----------------
07.09. 13:21:37 -Multi Regler Auslesen [Stop].
07.09. 13:22:01 -Multi Regler Auslesen [Start].
07.09. 13:22:01 -Verarbeitung von: '1.user.config.php' Regler: 7
07.09. 13:22:01 |-------------- Start ax_wechselrichter.php -----------------
07.09. 13:22:02 -243.3 50.0 229.7 50.0 1473 1398 029 376 53.90 037 069 0033 0065 092.3 54.16 00000 00110110 00 00 03569 010 i: 52
07.09. 13:22:04 * -Daten zur entfernten InfluxDB [ sadb00003 ] gesendet.
07.09. 13:22:04 * -Daten zur lokalen InfluxDB [ solaranzeige ] gesendet.
07.09. 13:22:04 -Multi-Regler-Ausgang. 4
07.09. 13:22:08 -OK. Datenübertragung erfolgreich.
07.09. 13:22:08 -Solarleistung: 3569 Watt - WattstundenGesamtHeute: 12113.28
07.09. 13:22:08 |------------ Stop ax_wechselrichter.php ------------------
07.09. 13:22:08 -Verarbeitung von: '2.user.config.php' Regler: 7
07.09. 13:22:08 |-------------- Start ax_wechselrichter.php -----------------
07.09. 13:22:09 -242.0 50.0 229.7 49.9 1401 1349 028 375 53.90 011 069 0033 0038 080.1 54.00 00000 00110110 00 00 02084 010 i: 51
07.09. 13:22:09 * -Daten zur lokalen InfluxDB [ solaranzeige2 ] gesendet.
07.09. 13:22:09 -Multi-Regler-Ausgang. 6
07.09. 13:22:15 -OK. Datenübertragung erfolgreich.
07.09. 13:22:15 -Solarleistung: 2084 Watt - WattstundenGesamtHeute: 9491.42
07.09. 13:22:15 |------------ Stop ax_wechselrichter.php ------------------
07.09. 13:22:15 -Verarbeitung von: '3.user.config.php' Regler: 4
07.09. 13:22:15 |------------ Start victron_solarregler.php -----------------
07.09. 13:22:15 -Zentraler Timestamp: 1757244121
07.09. 13:22:16 - Korrektur: :740010076EF09009F
07.09. 13:22:17 - Korrektur: :7ADED01B3
07.09. 13:22:19 - Korrektur: :7A8ED0001B8
07.09. 13:22:19 * -Daten zur lokalen InfluxDB [ solaranzeige3 ] gesendet.
07.09. 13:22:19 -Multi-Regler-Ausgang. 3
07.09. 13:22:22 -OK. Datenübertragung erfolgreich.
07.09. 13:22:22 |------------ Stop victron_solarregler.php -----------------
07.09. 13:22:22 -Verarbeitung von: '4.user.config.php' Regler: 4
07.09. 13:22:22 |------------ Start victron_solarregler.php -----------------
07.09. 13:22:22 -Zentraler Timestamp: 1757244121
07.09. 13:22:22 - Korrektur: :5FF7FD2
07.09. 13:22:23 - Korrektur: :7D7ED0000008A
07.09. 13:22:23 - Korrektur: :AD5ED00141560
07.09. 13:22:25 - Korrektur: :7032000FF7FAD
07.09. 13:22:25 - Korrektur: :7DAED000087
07.09. 13:22:26 - Korrektur: :7BDED000000A4
07.09. 13:22:26 * -Daten zur lokalen InfluxDB [ solaranzeige4 ] gesendet.
07.09. 13:22:26 -Multi-Regler-Ausgang. 3
07.09. 13:22:29 -OK. Datenübertragung erfolgreich.
07.09. 13:22:29 |------------ Stop victron_solarregler.php -----------------
07.09. 13:22:29 -Multi Regler Auslesen [Stop].
07.09. 13:23:01 -Multi Regler Auslesen [Start].
07.09. 13:23:01 -Verarbeitung von: '1.user.config.php' Regler: 7
07.09. 13:23:01 |-------------- Start ax_wechselrichter.php -----------------
07.09. 13:23:02 -242.7 49.9 230.1 49.9 1426 1370 028 376 53.90 038 069 0033 0065 089.9 54.24 00000 00110110 00 00 03568 010 i: 51
07.09. 13:23:04 * -Daten zur entfernten InfluxDB [ sadb00003 ] gesendet.
07.09. 13:23:04 * -Daten zur lokalen InfluxDB [ solaranzeige ] gesendet.
07.09. 13:23:04 -Multi-Regler-Ausgang. 4
07.09. 13:23:08 -OK. Datenübertragung erfolgreich.
07.09. 13:23:08 -Solarleistung: 3568 Watt - WattstundenGesamtHeute: 12172.75
07.09. 13:23:08 |------------ Stop ax_wechselrichter.php ------------------
07.09. 13:23:08 -Verarbeitung von: '2.user.config.php' Regler: 7
07.09. 13:23:08 |-------------- Start ax_wechselrichter.php -----------------
07.09. 13:23:09 -242.1 50.0 230.0 50.0 1357 1334 027 375 53.90 012 069 0033 0038 082.8 54.00 00000 00110110 00 00 02100 010 i: 51
07.09. 13:23:09 * -Daten zur lokalen InfluxDB [ solaranzeige2 ] gesendet.
07.09. 13:23:09 -Multi-Regler-Ausgang. 6
07.09. 13:23:15 -OK. Datenübertragung erfolgreich.
07.09. 13:23:15 -Solarleistung: 2100 Watt - WattstundenGesamtHeute: 9526.42
07.09. 13:23:15 |------------ Stop ax_wechselrichter.php ------------------
07.09. 13:23:15 -Verarbeitung von: '3.user.config.php' Regler: 4
07.09. 13:23:15 |------------ Start victron_solarregler.php -----------------
07.09. 13:23:15 -Zentraler Timestamp: 1757244181
07.09. 13:23:15 - Korrektur: :55441BB
07.09. 13:23:16 - Korrektur: :740010076EF09009F
07.09. 13:23:17 - Korrektur: :7ADED01B3
07.09. 13:23:19 - Korrektur: :7DBED009C0EDC
07.09. 13:23:20 - Korrektur: :7BDED00430061
07.09. 13:23:20 * -Daten zur lokalen InfluxDB [ solaranzeige3 ] gesendet.
07.09. 13:23:20 -Multi-Regler-Ausgang. 2
07.09. 13:23:22 -OK. Datenübertragung erfolgreich.
07.09. 13:23:22 |------------ Stop victron_solarregler.php -----------------
07.09. 13:23:22 -Verarbeitung von: '4.user.config.php' Regler: 4
07.09. 13:23:22 |------------ Start victron_solarregler.php -----------------
07.09. 13:23:22 -Zentraler Timestamp: 1757244181
07.09. 13:23:22 - Korrektur: :5FF7FD2
07.09. 13:23:23 - Korrektur: :7010200004B
07.09. 13:23:23 - Korrektur: :74F1000010000000000000000000000000006008515106114FFFFFFFFFFFFFFFFFFFFFFFFFFD6
07.09. 13:23:24 - Korrektur: :A0002000148
07.09. 13:23:26 - Korrektur: :A200100ABE110008E
07.09. 13:23:26 - Korrektur: :7D2ED00000000008F
07.09. 13:23:27 - Korrektur: :7A8ED0001B8
07.09. 13:23:27 * -Daten zur lokalen InfluxDB [ solaranzeige4 ] gesendet.
07.09. 13:23:27 -Multi-Regler-Ausgang. 2
07.09. 13:23:29 -OK. Datenübertragung erfolgreich.
07.09. 13:23:29 |------------ Stop victron_solarregler.php -----------------
07.09. 13:23:29 -Multi Regler Auslesen [Stop].
07.09. 13:24:01 -Multi Regler Auslesen [Start].
07.09. 13:24:01 -Verarbeitung von: '1.user.config.php' Regler: 7
07.09. 13:24:01 |-------------- Start ax_wechselrichter.php -----------------
07.09. 13:24:03 -242.1 50.0 230.5 50.0 1475 1387 029 376 53.90 038 069 0033 0066 091.1 54.16 00000 00110110 00 00 03579 010 i: 53
07.09. 13:24:04 * -Daten zur entfernten InfluxDB [ sadb00003 ] gesendet.
07.09. 13:24:04 * -Daten zur lokalen InfluxDB [ solaranzeige ] gesendet.
07.09. 13:24:04 -Multi-Regler-Ausgang. 4
07.09. 13:24:08 -OK. Datenübertragung erfolgreich.
07.09. 13:24:08 -Solarleistung: 3579 Watt - WattstundenGesamtHeute: 12232.4
07.09. 13:24:08 |------------ Stop ax_wechselrichter.php ------------------
07.09. 13:24:08 -Verarbeitung von: '2.user.config.php' Regler: 7
07.09. 13:24:08 |-------------- Start ax_wechselrichter.php -----------------
07.09. 13:24:10 -241.5 50.0 229.6 50.0 1379 1320 027 375 53.90 012 069 0033 0038 082.3 54.00 00000 00110110 00 00 02100 010 i: 51
07.09. 13:24:10 * -Daten zur lokalen InfluxDB [ solaranzeige2 ] gesendet.
07.09. 13:24:10 -Multi-Regler-Ausgang. 5
07.09. 13:24:15 -OK. Datenübertragung erfolgreich.
07.09. 13:24:15 -Solarleistung: 2100 Watt - WattstundenGesamtHeute: 9561.42
07.09. 13:24:15 |------------ Stop ax_wechselrichter.php ------------------
07.09. 13:24:15 -Verarbeitung von: '3.user.config.php' Regler: 4
07.09. 13:24:15 |------------ Start victron_solarregler.php -----------------
07.09. 13:24:15 -Zentraler Timestamp: 1757244241
07.09. 13:24:15 - Korrektur: :55441BB
07.09. 13:24:16 - Korrektur: :7BBED00CB21BA
07.09. 13:24:18 - Korrektur: :7D2ED00320558
07.09. 13:24:19 * -Daten zur lokalen InfluxDB [ solaranzeige3 ] gesendet.
07.09. 13:24:19 -Multi-Regler-Ausgang. 3
07.09. 13:24:22 -OK. Datenübertragung erfolgreich.
07.09. 13:24:22 |------------ Stop victron_solarregler.php -----------------
07.09. 13:24:22 -Verarbeitung von: '4.user.config.php' Regler: 4
07.09. 13:24:22 |------------ Start victron_solarregler.php -----------------
07.09. 13:24:22 -Zentraler Timestamp: 1757244241
07.09. 13:24:22 - Korrektur: :5FF7FD2
07.09. 13:24:22 - Korrektur: :7D5ED00141563
07.09. 13:24:23 - Korrektur: :7BBED000600A0
07.09. 13:24:24 - Korrektur: :A0002000148
07.09. 13:24:26 - Korrektur: :7032000FF7FAD
07.09. 13:24:26 - Korrektur: :7DAED000087
07.09. 13:24:27 - Korrektur: :7BDED000000A4
07.09. 13:24:27 * -Daten zur lokalen InfluxDB [ solaranzeige4 ] gesendet.
07.09. 13:24:27 -Multi-Regler-Ausgang. 2
07.09. 13:24:29 -OK. Datenübertragung erfolgreich.
07.09. 13:24:29 |------------ Stop victron_solarregler.php -----------------
07.09. 13:24:29 -Multi Regler Auslesen [Stop].
07.09. 13:25:01 -Multi Regler Auslesen [Start].
07.09. 13:25:01 -Verarbeitung von: '1.user.config.php' Regler: 7
07.09. 13:25:01 |-------------- Start ax_wechselrichter.php -----------------
07.09. 13:25:02 -242.1 49.9 229.9 50.0 1379 1323 027 377 54.00 039 070 0033 0066 090.9 54.24 00000 00110110 00 00 03585 010 i: 52
07.09. 13:25:04 * -Daten zur entfernten InfluxDB [ sadb00003 ] gesendet.
07.09. 13:25:04 * -Daten zur lokalen InfluxDB [ solaranzeige ] gesendet.
07.09. 13:25:04 -Multi-Regler-Ausgang. 4
07.09. 13:25:08 -OK. Datenübertragung erfolgreich.
07.09. 13:25:08 -Solarleistung: 3585 Watt - WattstundenGesamtHeute: 12292.15
07.09. 13:25:08 |------------ Stop ax_wechselrichter.php ------------------
07.09. 13:25:08 -Verarbeitung von: '2.user.config.php' Regler: 7
07.09. 13:25:08 |-------------- Start ax_wechselrichter.php -----------------
07.09. 13:25:10 -241.2 50.0 229.8 50.0 1355 1317 027 375 53.90 012 069 0033 0038 080.6 54.00 00000 00110110 00 00 02089 010 i: 52
07.09. 13:25:10 * -Daten zur lokalen InfluxDB [ solaranzeige2 ] gesendet.
07.09. 13:25:10 -Multi-Regler-Ausgang. 5
07.09. 13:25:15 -OK. Datenübertragung erfolgreich.
07.09. 13:25:15 -Solarleistung: 2089 Watt - WattstundenGesamtHeute: 9596.23
07.09. 13:25:15 |------------ Stop ax_wechselrichter.php ------------------
07.09. 13:25:15 -Verarbeitung von: '3.user.config.php' Regler: 4
07.09. 13:25:15 |------------ Start victron_solarregler.php -----------------
07.09. 13:25:15 -Zentraler Timestamp: 1757244301
07.09. 13:25:15 - Korrektur: :740010076EF09009F
07.09. 13:25:16 - Korrektur: :7ADED01B3
07.09. 13:25:18 - Korrektur: :7DFED00580228
07.09. 13:25:19 * -Daten zur lokalen InfluxDB [ solaranzeige3 ] gesendet.
07.09. 13:25:19 -Multi-Regler-Ausgang. 3
07.09. 13:25:22 -OK. Datenübertragung erfolgreich.
07.09. 13:25:22 |------------ Stop victron_solarregler.php -----------------
07.09. 13:25:22 -Verarbeitung von: '4.user.config.php' Regler: 4
07.09. 13:25:22 |------------ Start victron_solarregler.php -----------------
07.09. 13:25:22 -Zentraler Timestamp: 1757244301
07.09. 13:25:22 - Korrektur: :5FF7FD2
07.09. 13:25:22 - Korrektur: :7D5ED00111566
07.09. 13:25:23 - Korrektur: :7BBED000600A0
07.09. 13:25:24 - Korrektur: :A0002000148
07.09. 13:25:26 - Korrektur: :7032000FF7FAD
07.09. 13:25:26 - Korrektur: :7DAED000087
07.09. 13:25:27 - Korrektur: :7BDED000000A4
07.09. 13:25:27 * -Daten zur lokalen InfluxDB [ solaranzeige4 ] gesendet.
07.09. 13:25:27 -Multi-Regler-Ausgang. 2
07.09. 13:25:29 -OK. Datenübertragung erfolgreich.
07.09. 13:25:29 |------------ Stop victron_solarregler.php -----------------
07.09. 13:25:29 -Multi Regler Auslesen [Stop].
07.09. 13:26:01 -Multi Regler Auslesen [Start].
07.09. 13:26:01 -Verarbeitung von: '1.user.config.php' Regler: 7
07.09. 13:26:01 |-------------- Start ax_wechselrichter.php -----------------
07.09. 13:26:02 -242.1 50.0 229.8 49.9 1378 1337 027 376 53.90 039 069 0033 0066 091.1 54.16 00000 00110110 00 00 03574 010 i: 53
07.09. 13:26:03 * -Daten zur entfernten InfluxDB [ sadb00003 ] gesendet.
07.09. 13:26:03 * -Daten zur lokalen InfluxDB [ solaranzeige ] gesendet.
07.09. 13:26:03 -Multi-Regler-Ausgang. 5
07.09. 13:26:08 -OK. Datenübertragung erfolgreich.
07.09. 13:26:08 -Solarleistung: 3574 Watt - WattstundenGesamtHeute: 12351.72
07.09. 13:26:08 |------------ Stop ax_wechselrichter.php ------------------
07.09. 13:26:08 -Verarbeitung von: '2.user.config.php' Regler: 7
07.09. 13:26:08 |-------------- Start ax_wechselrichter.php -----------------
07.09. 13:26:10 -241.3 49.9 229.8 49.9 1378 1352 027 374 53.80 011 068 0033 0038 080.5 54.00 00000 00110110 00 00 02089 010 i: 52
07.09. 13:26:10 * -Daten zur lokalen InfluxDB [ solaranzeige2 ] gesendet.
07.09. 13:26:10 -Multi-Regler-Ausgang. 5
07.09. 13:26:15 -OK. Datenübertragung erfolgreich.
07.09. 13:26:15 -Solarleistung: 2089 Watt - WattstundenGesamtHeute: 9631.05
07.09. 13:26:15 |------------ Stop ax_wechselrichter.php ------------------
07.09. 13:26:15 -Verarbeitung von: '3.user.config.php' Regler: 4
07.09. 13:26:15 |------------ Start victron_solarregler.php -----------------
07.09. 13:26:15 -Zentraler Timestamp: 1757244361
07.09. 13:26:16 - Korrektur: :7BBED00B021D5
07.09. 13:26:17 - Korrektur: :AD7ED00650022
07.09. 13:26:17 - Korrektur: :AD7ED00640023
07.09. 13:26:19 - Korrektur: :750100000DD000000FFFFFFFF1F156814000000000038017800040032050000F100712A2E00BF
07.09. 13:26:19 -InfluxDB => [ Batterie Spannung=53.97,Ladestrom=10,Entladestrom=,maxAmpHeute=24.1,Temperatur=0 1757244361
PV Spannung=86.24,Strom=6.4,Leistung=553.02,maxVoltHeute=108.65,maxWattHeute=1330 1757244361
Service Ladestatus=5,StatusLoadausgang=1,Temperatur=38.5,Optionen=651126 1757244361
Summen Wh_Heute=2210,Wh_Gesamt=4389000 1757244361
]
07.09. 13:26:19 -Daten nicht zur lokalen InfluxDB gesendet! info: array (
'url' => 'http://localhost/write?db=solaranzeige3&precision=s',
'content_type' => 'application/json',
'http_code' => 400,
'header_size' => 446,
'request_size' => 481,
'filetime' => -1,
'ssl_verify_result' => 0,
'redirect_count' => 0,
'total_time' => 0.007945,
'namelookup_time' => 0.000927,
'connect_time' => 0.001821,
'pretransfer_time' => 0.002019,
'size_upload' => 323.0,
'size_download' => 169.0,
'speed_download' => 24142.0,
'speed_upload' => 46142.0,
'download_content_length' => 169.0,
'upload_content_length' => 323.0,
'starttransfer_time' => 0.007846,
'redirect_time' => 0.0,
'redirect_url' => '',
'primary_ip' => '::1',
'certinfo' =>
array (
),
'primary_port' => 8086,
'local_ip' => '::1',
'local_port' => 41672,
'http_version' => 2,
'protocol' => 1,
'ssl_verifyresult' => 0,
'scheme' => 'HTTP',
'appconnect_time_us' => 0,
'connect_time_us' => 1821,
'namelookup_time_us' => 927,
'pretransfer_time_us' => 2019,
'redirect_time_us' => 0,
'starttransfer_time_us' => 7846,
'total_time_us' => 7945,
)
07.09. 13:26:24 -InfluxDB => [ Batterie Spannung=53.97,Ladestrom=10,Entladestrom=,maxAmpHeute=24.1,Temperatur=0 1757244361
PV Spannung=86.24,Strom=6.4,Leistung=553.02,maxVoltHeute=108.65,maxWattHeute=1330 1757244361
Service Ladestatus=5,StatusLoadausgang=1,Temperatur=38.5,Optionen=651126 1757244361
Summen Wh_Heute=2210,Wh_Gesamt=4389000 1757244361
]
07.09. 13:26:24 -Daten nicht zur lokalen InfluxDB gesendet! info: array (
'url' => 'http://localhost/write?db=solaranzeige3&precision=s',
'content_type' => 'application/json',
'http_code' => 400,
'header_size' => 446,
'request_size' => 481,
'filetime' => -1,
'ssl_verify_result' => 0,
'redirect_count' => 0,
'total_time' => 0.003239,
'namelookup_time' => 8.6E-5,
'connect_time' => 8.7E-5,
'pretransfer_time' => 0.000211,
'size_upload' => 323.0,
'size_download' => 169.0,
'speed_download' => 56333.0,
'speed_upload' => 107666.0,
'download_content_length' => 169.0,
'upload_content_length' => 323.0,
'starttransfer_time' => 0.003184,
'redirect_time' => 0.0,
'redirect_url' => '',
'primary_ip' => '::1',
'certinfo' =>
array (
),
'primary_port' => 8086,
'local_ip' => '::1',
'local_port' => 41672,
'http_version' => 2,
'protocol' => 1,
'ssl_verifyresult' => 0,
'scheme' => 'HTTP',
'appconnect_time_us' => 88,
'connect_time_us' => 87,
'namelookup_time_us' => 86,
'pretransfer_time_us' => 211,
'redirect_time_us' => 0,
'starttransfer_time_us' => 3184,
'total_time_us' => 3239,
)
07.09. 13:26:29 -Multi-Regler-Ausgang. -7
07.09. 13:26:29 -OK. Datenübertragung erfolgreich.
07.09. 13:26:29 |------------ Stop victron_solarregler.php -----------------
07.09. 13:26:29 -Verarbeitung von: '4.user.config.php' Regler: 4
07.09. 13:26:29 |------------ Start victron_solarregler.php -----------------
07.09. 13:26:29 -Zentraler Timestamp: 1757244361
07.09. 13:26:30 - Korrektur: :7D5ED00111566
07.09. 13:26:30 - Korrektur: :7BBED000600A0
07.09. 13:26:32 - Korrektur: :7032000FF7FAD
07.09. 13:26:32 - Korrektur: :7DAED000087
07.09. 13:26:33 - Korrektur: :7BDED000000A4
07.09. 13:26:33 * -Daten zur lokalen InfluxDB [ solaranzeige4 ] gesendet.
07.09. 13:26:33 -Multi-Regler-Ausgang. 3
07.09. 13:26:36 -OK. Datenübertragung erfolgreich.
07.09. 13:26:36 |------------ Stop victron_solarregler.php -----------------
07.09. 13:26:36 -Multi Regler Auslesen [Stop].
