Hilfe bei AhoyDTU und Einbindung Solaranzeige
Moderator: Ulrich
Re: Hilfe bei AhoyDTU und Einbindung Solaranzeige
Hallo liebe Solaranzeigenutzer,
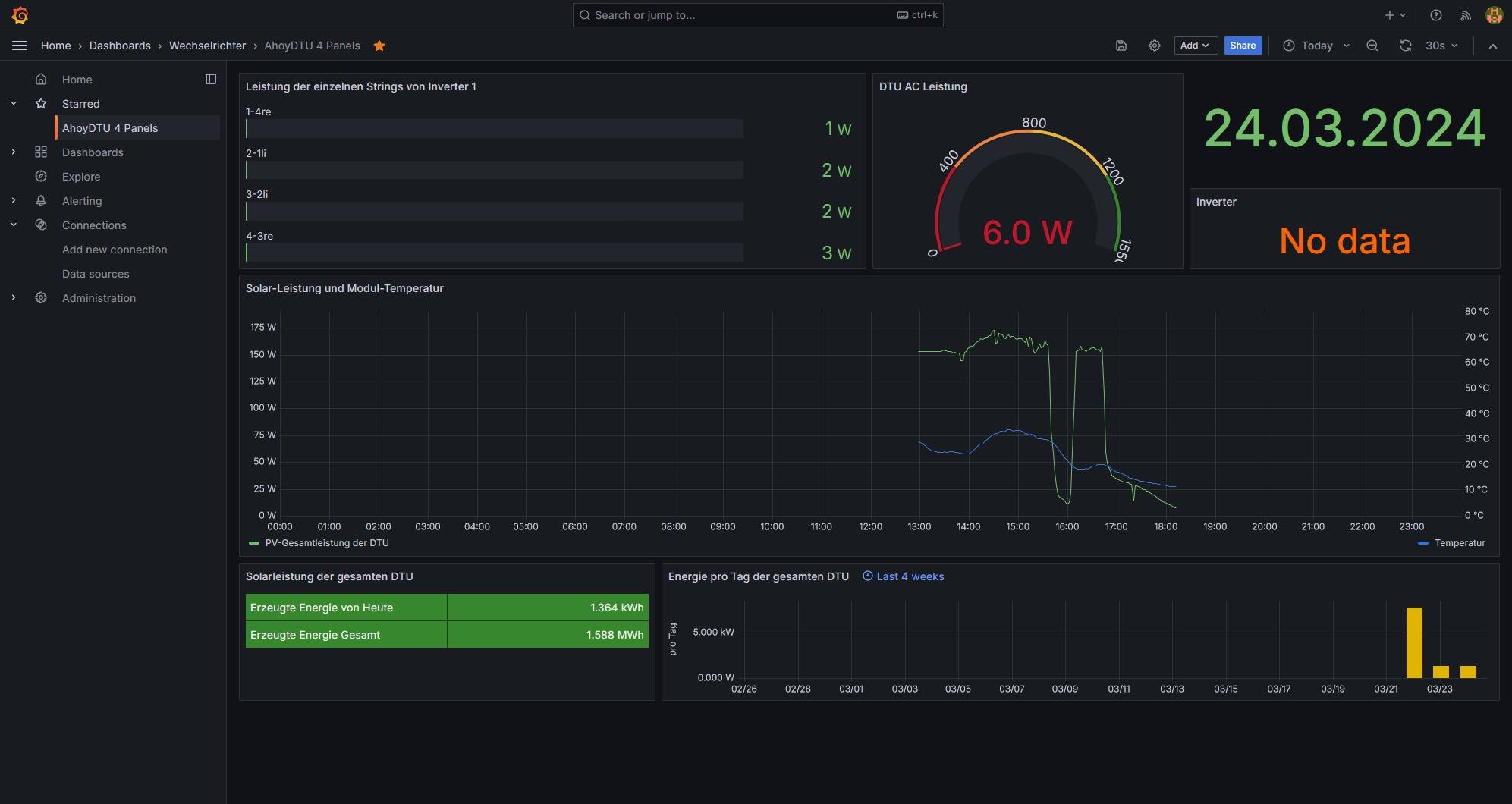
kann mir jemand sagen, wie diese Fehlermeldung bereinigen kann? Ich habe an allen Anzeigen des "AhoyDTU 4 panels" diese Fehlermeldung. Als Regler wurde die Nr. 88 gewählt.
In der Influxdb sind Daten verfügbar. Wie kann ich die Verbindung zur Influxdb prüfen?
Vielen Dank für die Hilfe.
			
			
									
						kann mir jemand sagen, wie diese Fehlermeldung bereinigen kann? Ich habe an allen Anzeigen des "AhoyDTU 4 panels" diese Fehlermeldung. Als Regler wurde die Nr. 88 gewählt.
In der Influxdb sind Daten verfügbar. Wie kann ich die Verbindung zur Influxdb prüfen?
Vielen Dank für die Hilfe.
Re: Hilfe bei AhoyDTU und Einbindung Solaranzeige
Die Daten in Grafana (IP-Adresse, Name der Influxdatenbank "solaranzeige") müssten stimmen, aber es kommt immer eine Fehlermeldung
			
							
			
									
						- Ulrich
 - Administrator
 - Beiträge: 6602
 - Registriert: Sa 7. Nov 2015, 10:33
 - Wohnort: Essen
 - Hat sich bedankt: 163 Mal
 - Danksagung erhalten: 918 Mal
 
Re: Hilfe bei AhoyDTU und Einbindung Solaranzeige
Das, was bei der IP Adresse schon in hellgrau steht, genau das muss da hinein.
http://localhost:8086
			
			
									
						http://localhost:8086
-----------------------------------------------------
Ulrich . . . . . . . . [ Admin ]
						Ulrich . . . . . . . . [ Admin ]
Re: Hilfe bei AhoyDTU und Einbindung Solaranzeige
Erfolgserlebnis! EinenTeil der Daten werden jetzt angezeigt. Die IP Adresse wurde von der Raspi IP auf http://127.0.0.1:8086 geändert.
Jetzt fehlen noch die Daten der Steuerung.
			
							Jetzt fehlen noch die Daten der Steuerung.
- Dateianhänge
 - 
			
		
				
- IP in Grafana.jpg (27.14 KiB) 598 mal betrachtet
 
 
Re: Hilfe bei AhoyDTU und Einbindung Solaranzeige
Geschafft - fast!
Mir fehlt noch woher ich die Info für meinen HM1500 für die Anzeige beziehen kann. Das fehlt noch. Diese Info ist auch in der Infuxdb nicht in der Datenbank "solaranzeige" verfügbar. Kann mir da noch jemand einen Tip geben?
			
							
			
									
						Mir fehlt noch woher ich die Info für meinen HM1500 für die Anzeige beziehen kann. Das fehlt noch. Diese Info ist auch in der Infuxdb nicht in der Datenbank "solaranzeige" verfügbar. Kann mir da noch jemand einen Tip geben?
Re: Hilfe bei AhoyDTU und Einbindung Solaranzeige
Hilfe bei den Wetterdaten.
Nach Eingabe der Daten kann ich nicht speichern. Muß ich dazu eine neue Adresse statt /var/www/html/user.config.php angeben?
			
							
			
									
						Nach Eingabe der Daten kann ich nicht speichern. Muß ich dazu eine neue Adresse statt /var/www/html/user.config.php angeben?
Re: Hilfe bei AhoyDTU und Einbindung Solaranzeige
Hallo!
Kann mir niemand einen Tip geben? Ich würde gerne die Wetterdaten mit einbinden.
Danke im Voraus!
			
			
									
						Kann mir niemand einen Tip geben? Ich würde gerne die Wetterdaten mit einbinden.
Danke im Voraus!
- Ulrich
 - Administrator
 - Beiträge: 6602
 - Registriert: Sa 7. Nov 2015, 10:33
 - Wohnort: Essen
 - Hat sich bedankt: 163 Mal
 - Danksagung erhalten: 918 Mal
 
Re: Hilfe bei AhoyDTU und Einbindung Solaranzeige
Du musst immer "sudo" davorschreiben, da du root Rechte benötigst.
			
			
									
						-----------------------------------------------------
Ulrich . . . . . . . . [ Admin ]
						Ulrich . . . . . . . . [ Admin ]
Wer ist online?
Mitglieder in diesem Forum: 0 Mitglieder und 0 Gäste