Ertragsprognosedaten in Solaranzeige einbinden

PDF Dokumente für Informationen im Detail, sowie Bauanleitungen. Alles, was man wissen sollte. Bei Fragen, bitte erst einmal hier vorbeischauen.

Moderator: Ulrich

Maverick
Beiträge: 71
Registriert: So 5. Dez 2021, 09:47
Hat sich bedankt: 16 Mal
Danksagung erhalten: 9 Mal

Re: Ertragsprognosedaten in Solaranzeige einbinden

Beitrag von Maverick »

mdkeil hat geschrieben:
Fr 4. Mär 2022, 23:10
Habe nun mal die Solarprognose eingebunden und zumindest für den März die Verschattung angegeben.. so ungefähr.
Wie hast du denn bei den Daten von Solarprognose.de eine Verschattung eingebunden?

Und du hast nicht die free Version von Solarprognose.de, oder?

Benutzeravatar
mdkeil
Beiträge: 437
Registriert: So 12. Sep 2021, 20:40
Hat sich bedankt: 13 Mal
Danksagung erhalten: 25 Mal

Re: Ertragsprognosedaten in Solaranzeige einbinden

Beitrag von mdkeil »

aktuell nutze ich die free version, bzw. Tarif bis 30kWp. Wenn Du bei den Modulfeldern auf das "Auge" klickst, kannst Du "Leistungseinschränkung (Schatten) konfigurieren.

Ich muss aber sagen, dass die Prognose von Solarprognose.de an sonnigen Tagen wie heute deutlich zu gring ausfällt.. heute passt dafür wieder die "eigenePrognose" ganz gut.. es kommt mir fast sovor, dass die gelieferten Daten von Solarprognose ca die der ungetunten Werte von DWD entsprechen..
05032022.png
IBN: 07/2021
Fronius Symo : 13.2kWp S 45° + 3.96 kWp S 15°
Fronius Primo : 2.97 kWp N 15°
Speicher: 14,3 kWh LiFePO4 (EEL) + Seplos BMS @ Victron MP-II 48/5000
Wallbox: 11kW echarge Hardy Barth Cpμ2 Pro
######
Tibber-Invite (100% Öko-Strom + 50€ Bonus)

Maverick
Beiträge: 71
Registriert: So 5. Dez 2021, 09:47
Hat sich bedankt: 16 Mal
Danksagung erhalten: 9 Mal

Re: Ertragsprognosedaten in Solaranzeige einbinden

Beitrag von Maverick »

mdkeil hat geschrieben:
Sa 5. Mär 2022, 14:20
aktuell nutze ich die free version, bzw. Tarif bis 30kWp. Wenn Du bei den Modulfeldern auf das "Auge" klickst, kannst Du "Leistungseinschränkung (Schatten) konfigurieren.
Die free Version geht doch nur bis 10kWp und 2 Tage Prognose. Darüber hinaus lassen sich die Modulfelder auch nicht anlegen. Deswegen meine Nachfrage.

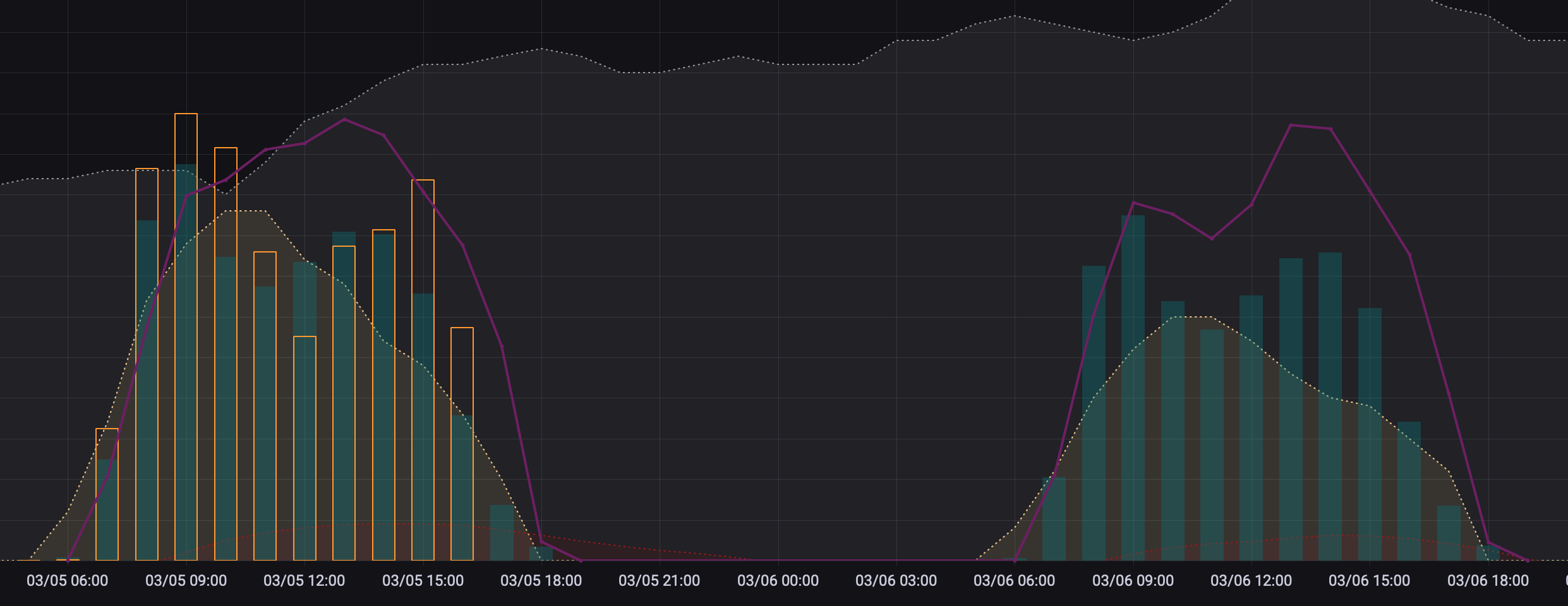
Aus diesem Grund habe ich aktuell in Grafana einen Faktor *1.11 eingebaut, da ich 11.1 kWp auf dem Dach habe.

Aktuell wird bei mir zu viel angezeigt, da passt die angepasste eigene Prognose heute wieder besser :?
Grün = Ertragsprognose aus diesem Thread
Lila = Solarprognose.de
Gelb = Real Ertrag
Bildschirmfoto 2022-03-05 um 16.05.05.png

Bogeyof
Beiträge: 1082
Registriert: Mi 13. Mai 2020, 10:04
Hat sich bedankt: 27 Mal
Danksagung erhalten: 154 Mal

Re: Ertragsprognosedaten in Solaranzeige einbinden

Beitrag von Bogeyof »

Warum geht das nicht. Ich habe den freien Basistarif:
Prognose1.PNG
Prognose2.png
Das mit 2 Tagen und 10 kWp stimmt natürlich schon...

Maverick
Beiträge: 71
Registriert: So 5. Dez 2021, 09:47
Hat sich bedankt: 16 Mal
Danksagung erhalten: 9 Mal

Re: Ertragsprognosedaten in Solaranzeige einbinden

Beitrag von Maverick »

Bogeyof hat geschrieben:
Sa 5. Mär 2022, 17:45
Warum geht das nicht. Ich habe den freien Basistarif:
Kann ich dir leider nicht beantworten. Was passiert, wenn du auf den Butten klickst?
Bei mir sieht es dann folgendermaßen aus:
Bildschirmfoto 2022-03-05 um 17.47.37.png
Ich habe jetzt mal testweise Schatten von 11 - 13 Uhr mit 25/50/25% für meine Ost und Westseite eingetragen.
Leider übersehen, das UTC verwendet wird.
Aktuell sieht es noch so aus, in 30Min dann 1h nach links versetzt.
Bildschirmfoto 2022-03-05 um 17.50.45.png
PS: In der "eigenen Prognose" habe ich die $STDFAKT noch einmal nachjustiert, daher die Abweichungen zum vorigen Screenshot.

Bogeyof
Beiträge: 1082
Registriert: Mi 13. Mai 2020, 10:04
Hat sich bedankt: 27 Mal
Danksagung erhalten: 154 Mal

Re: Ertragsprognosedaten in Solaranzeige einbinden

Beitrag von Bogeyof »

Bei mir kommt das gleiche...
Dann hast Du doch Modulfelder und die Möglichkeit Schattenverluste einzugeben. Du hast doch geschrieben, das geht nicht?

Maverick
Beiträge: 71
Registriert: So 5. Dez 2021, 09:47
Hat sich bedankt: 16 Mal
Danksagung erhalten: 9 Mal

Re: Ertragsprognosedaten in Solaranzeige einbinden

Beitrag von Maverick »

Bogeyof hat geschrieben:
Sa 5. Mär 2022, 18:02
Bei mir kommt das gleiche...
Dann hast Du doch Modulfelder und die Möglichkeit Schattenverluste einzugeben. Du hast doch geschrieben, das geht nicht?
Hab ich? Ne… ich hatte es nicht gefunden und gefragt wo es zu finden ist :) Hat mdkeil aber ja schon beantwortet gehabt 👍
Bildschirmfoto 2022-03-05 um 18.36.33.png

Benutzeravatar
mdkeil
Beiträge: 437
Registriert: So 12. Sep 2021, 20:40
Hat sich bedankt: 13 Mal
Danksagung erhalten: 25 Mal

Re: Ertragsprognosedaten in Solaranzeige einbinden

Beitrag von mdkeil »

Mit ist jetzt ein Gedanke gekommen, warum die Kurve/Prognose von Solarprognose.de (Nachdem die Verschattung eingestellt ist) eigentlich schon recht gut ist, nur PVmax einfach zu gering ist.. ich glaube er rechnet fix mit Begrenzung 70% hart? Ist zumindest eine Vermutung.
IBN: 07/2021
Fronius Symo : 13.2kWp S 45° + 3.96 kWp S 15°
Fronius Primo : 2.97 kWp N 15°
Speicher: 14,3 kWh LiFePO4 (EEL) + Seplos BMS @ Victron MP-II 48/5000
Wallbox: 11kW echarge Hardy Barth Cpμ2 Pro
######
Tibber-Invite (100% Öko-Strom + 50€ Bonus)

Maverick
Beiträge: 71
Registriert: So 5. Dez 2021, 09:47
Hat sich bedankt: 16 Mal
Danksagung erhalten: 9 Mal

Re: Ertragsprognosedaten in Solaranzeige einbinden

Beitrag von Maverick »

Das weiß ich nicht, aber du könntest ja einmal per Ticket nachfragen.

Ich habe das Problem nicht. Nach grobem Eintrag des Leistungsverlustes gegen die Mittagszeit, wo Ostseite zu West wechselt, ähneln sich die Kurven.

Hilft aber alles nix. Sobald es bewölkt ist, passt keine der Prognosen.
Bildschirmfoto 2022-03-06 um 09.54.04.png

Bogeyof
Beiträge: 1082
Registriert: Mi 13. Mai 2020, 10:04
Hat sich bedankt: 27 Mal
Danksagung erhalten: 154 Mal

Re: Ertragsprognosedaten in Solaranzeige einbinden

Beitrag von Bogeyof »

mdkeil hat geschrieben:
So 6. Mär 2022, 09:50
Mit ist jetzt ein Gedanke gekommen, warum die Kurve/Prognose von Solarprognose.de (Nachdem die Verschattung eingestellt ist) eigentlich schon recht gut ist, nur PVmax einfach zu gering ist.. ich glaube er rechnet fix mit Begrenzung 70% hart? Ist zumindest eine Vermutung.
Du kannst Dir direkt auf der Webseite auch die Prognose ansehen. Da wirst Du sehen, dass bei Auswahl "own" und "mosmix" deutliche Unterschiede sind. Vielleicht passt ja das andere Modell besser bei Dir...
Die beiden Modelle sind übrigens auch immer um 1 Stunde zu einander verschoben... ;)

Zurück zu „Dokumente, Bauanleitungen und How To's“

Wer ist online?

Mitglieder in diesem Forum: 0 Mitglieder und 0 Gäste