"Ulanzi->Solaranzeige Connector" Ulanzi Pixelclock zur externen Visualisierung!

Ulanzie Clock Anzeige TC001 für einzelne Daten.

Moderatoren: Ulrich, mr.big

Benutzeravatar
mr.big
Beiträge: 596
Registriert: Mi 7. Sep 2022, 12:12
Wohnort: tief im Osten...
Hat sich bedankt: 18 Mal
Danksagung erhalten: 126 Mal

Re: "Ulanzi->Solaranzeige Connector" Ulanzi Pixelclock zur externen Visualisierung!

Beitrag von mr.big »

Sollte das jetzt immer noch nicht laufen, mir ist noch aufgefallen das du die

Code: Alles auswählen

ULANZI_URL = "http://192.168.178.47" # URL der Ulanzi Pixelclock
eingegeben hast! Ändere das bitte mal auf

Code: Alles auswählen

ULANZI_URL = "http://192.168.178.047" # URL der Ulanzi Pixelclock
? Eventuell stößt er sich da dran?

dbfan75
Beiträge: 127
Registriert: Sa 2. Jul 2022, 14:25
Hat sich bedankt: 21 Mal
Danksagung erhalten: 2 Mal

Re: "Ulanzi->Solaranzeige Connector" Ulanzi Pixelclock zur externen Visualisierung!

Beitrag von dbfan75 »

So, habe es jetzt am laufen und wird auch auf der Ulanzi angezeigt.

Danke dir für deine Hilfe.

Benutzeravatar
mr.big
Beiträge: 596
Registriert: Mi 7. Sep 2022, 12:12
Wohnort: tief im Osten...
Hat sich bedankt: 18 Mal
Danksagung erhalten: 126 Mal

Re: "Ulanzi->Solaranzeige Connector" Ulanzi Pixelclock zur externen Visualisierung!

Beitrag von mr.big »

Musstest du die IP noch ändern?

Welche Werte möchtest du als nächstes anzeigen?

Ich will da noch ein paar Beispiele bringen und da könnten wir das ja gleich passend für dich machen!? :D

dbfan75
Beiträge: 127
Registriert: Sa 2. Jul 2022, 14:25
Hat sich bedankt: 21 Mal
Danksagung erhalten: 2 Mal

Re: "Ulanzi->Solaranzeige Connector" Ulanzi Pixelclock zur externen Visualisierung!

Beitrag von dbfan75 »

Hallo, nein die IP müsste ich nicht ändern. Die IP wurde in der Fritz Box durch die Kindersicherung gesperrt. Nach dem freischalten ging es dann.

Ich würde gerne den aktuellen Batteriestand anzeigen lassen und das Wetter von meinem Standort. Die Temperaturen waren was Ulanzi momentan anzeigt ist nicht korrekt.

dbfan75
Beiträge: 127
Registriert: Sa 2. Jul 2022, 14:25
Hat sich bedankt: 21 Mal
Danksagung erhalten: 2 Mal

Re: "Ulanzi->Solaranzeige Connector" Ulanzi Pixelclock zur externen Visualisierung!

Beitrag von dbfan75 »

Hi,
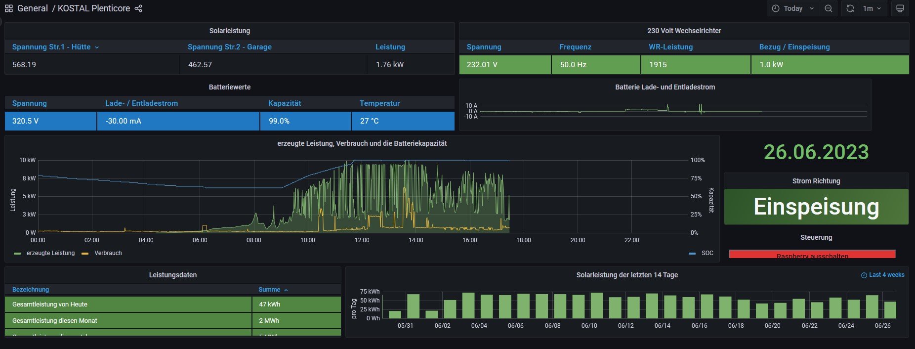
was mir gerade auffällt ist das die Anzeige bei produzierten Strom seit gestern Abend "19 W" anzeigt.
Obwohl der Wechselrichter heute morgen schon "580 W" produziert. Aktualisiert sich das nicht von selbst oder ist da noch was falsch?

Benutzeravatar
mr.big
Beiträge: 596
Registriert: Mi 7. Sep 2022, 12:12
Wohnort: tief im Osten...
Hat sich bedankt: 18 Mal
Danksagung erhalten: 126 Mal

Re: "Ulanzi->Solaranzeige Connector" Ulanzi Pixelclock zur externen Visualisierung!

Beitrag von mr.big »

dbfan75 hat geschrieben:
Mo 26. Jun 2023, 07:11
Hi,
was mir gerade auffällt ist das die Anzeige bei produzierten Strom seit gestern Abend "19 W" anzeigt.
Obwohl der Wechselrichter heute morgen schon "580 W" produziert. Aktualisiert sich das nicht von selbst oder ist da noch was falsch?
Hallo,
kann sein das wir da noch nicht das "richtige Datenbankfeld" angezapft haben.
Wird der Wert in deinem Grafana-Dashboard richtig angezeigt? Ich schaue mir das mal an.

Die Erweiterung "SOC-Batteriestand" bereite ich für Dich angepasst heute Abend mal vor!

dbfan75
Beiträge: 127
Registriert: Sa 2. Jul 2022, 14:25
Hat sich bedankt: 21 Mal
Danksagung erhalten: 2 Mal

Re: "Ulanzi->Solaranzeige Connector" Ulanzi Pixelclock zur externen Visualisierung!

Beitrag von dbfan75 »

Hallo mr.big,

hier mal ein Screenshot von Grafana gemacht damit du sehen kannst was da angezeigt wird.

Habe da noch ein Problem mehr:

Script Ausführung als Dienst automatisieren

Habe auch versucht mit Putty die Datei "ulanzi-connector.service" die Zeilen
[Unit]
Description=Ulanzi-Solaranzeige-Connector Service
After=multi-user.target

[Service]
Type=idle
User=pi
ExecStart=/usr/bin/python3 /home/pi/scripts/ulanziconnect.py /dev/null 2>&1
Restart=always
RestartSec=5

[Install]
WantedBy=multi-user.target
einzufügen. Kriege das leider nicht hin. Wie kann ich den Text in der Datei einfügen ?
Dateianhänge
10.jpg

Benutzeravatar
mr.big
Beiträge: 596
Registriert: Mi 7. Sep 2022, 12:12
Wohnort: tief im Osten...
Hat sich bedankt: 18 Mal
Danksagung erhalten: 126 Mal

Re: "Ulanzi->Solaranzeige Connector" Ulanzi Pixelclock zur externen Visualisierung!

Beitrag von mr.big »

Du kannst den Dienst auch wie folgt anlegen

Als User pi auf Konsole(Putty) anmelden!

Code: Alles auswählen

wget https://raw.githubusercontent.com/Deepintheeast/Ulanzi-Solaranzeige-Connector/main/ulanzi-connector.service

sudo mv ulanzi-connector.service /etc/systemd/system/ulanzi-connector.service

sudo chmod 644 /etc/systemd/system/ulanzi-connector.service
   
Rest dann wie im Wiki!


dbfan75
Beiträge: 127
Registriert: Sa 2. Jul 2022, 14:25
Hat sich bedankt: 21 Mal
Danksagung erhalten: 2 Mal

Re: "Ulanzi->Solaranzeige Connector" Ulanzi Pixelclock zur externen Visualisierung!

Beitrag von dbfan75 »

Hi,

hab es so gemacht wie von dir beschrieben und eine Statusabfrage gemacht und bekomme folgende Meldung:
pi@raspberrypi:~ $ sudo systemctl status ulanzi-connector.service
● ulanzi-connector.service - Ulanzi-Solaranzeige-Connector Service
Loaded: loaded (/etc/systemd/system/ulanzi-connector.service; enabled; ven>
Active: inactive (dead)
lines 1-3/3 (END)

Zurück zu „Ulanzi Anzeige TC001“

Wer ist online?

Mitglieder in diesem Forum: 0 Mitglieder und 1 Gast