Huawei Sun2000 M1 mit Dongle und MBUS/tcp konfigurieren, dass keine Fehler mehr auftreten

Allgemeine Informationen zum Nachbau und zum Forum.
PV-Monitorung / PV Überwachung

Moderator: Ulrich

vatter
Beiträge: 37
Registriert: Do 22. Feb 2024, 17:46
Hat sich bedankt: 3 Mal

Re: Huawei Sun2000 M1 mit Dongle und MBUS/tcp konfigurieren, dass keine Fehler mehr auftreten

Beitrag von vatter »

Er hat bisher immer alles Nachts aufgezeichnet, dass ist definitiv neu.

Bin mir nicht sicher welche Daten du gerne hättest - ich habe nen Huawei SUN2000-8KTL-M1, mit 5KW Batterie.
Solaranzeige läuft auf einem lokalen Server. Alles angeschlossen ueber LAN-Kabel.

Ich habe hin und wieder Probleme mit der Aufzeichnung, aber das scheint ja ein Huawei Problem und Sinn Deines tweaks zu sein.
Dieser Zeitraum deckt sich jedenfalls verdaechtig mit dem Nachtmodus bzw Betrieb.

Auch laeuft seit dem er wieder Daten schreibt es wieder auf die Sekunde genau 1x pro Minute in die Datenbank rein.

Code: Alles auswählen

28.05. 05:33:57    -OK. Datenübertragung erfolgreich.
28.05. 05:34:57    -OK. Datenübertragung erfolgreich.
28.05. 05:35:57    -OK. Datenübertragung erfolgreich.
28.05. 05:36:57    -OK. Datenübertragung erfolgreich.
28.05. 05:37:57    -OK. Datenübertragung erfolgreich.
28.05. 05:38:57    -OK. Datenübertragung erfolgreich.
28.05. 05:39:57    -OK. Datenübertragung erfolgreich.
28.05. 05:40:57    -OK. Datenübertragung erfolgreich.
Bild

vatter
Beiträge: 37
Registriert: Do 22. Feb 2024, 17:46
Hat sich bedankt: 3 Mal

Re: Huawei Sun2000 M1 mit Dongle und MBUS/tcp konfigurieren, dass keine Fehler mehr auftreten

Beitrag von vatter »

Sehe gerade, gibt noch ne Fehlermeldung, bzw Warning.

Code: Alles auswählen

[28-May-2024 05:32:11 Europe/Berlin] PHP Warning:  sleep(): Number of seconds must be greater than or equal to 0 in /var/www/html/huawei_LAN.php on line 342
Denke das bezieht sich auf

Code: Alles auswählen

    $funktionen->log_schreiben("Schleife: " . ($i) . " Zeitspanne: " . (floor((56 - (time() - $Startzeit)) / ($Wiederholungen - $i + 1))), "   ", 9);
    sleep(floor((56 - (time() - $Startzeit)) / ($Wiederholungen - $i + 1)));

HNoll
Beiträge: 36
Registriert: So 25. Dez 2022, 21:57
Hat sich bedankt: 1 Mal
Danksagung erhalten: 2 Mal

Re: Huawei Sun2000 M1 mit Dongle und MBUS/tcp konfigurieren, dass keine Fehler mehr auftreten

Beitrag von HNoll »

Das habe ich noch nie so gesehen.
Hab die gleiche Anlage, allerdings mit 10 kWh-Akku.

vatter
Beiträge: 37
Registriert: Do 22. Feb 2024, 17:46
Hat sich bedankt: 3 Mal

Re: Huawei Sun2000 M1 mit Dongle und MBUS/tcp konfigurieren, dass keine Fehler mehr auftreten

Beitrag von vatter »

Interessanterweise kommt nach dieser Warning das erstemal wieder Daten

Warning steht in php.log, nicht in solaranzeige.log

Code: Alles auswählen

[28-May-2024 05:32:11 Europe/Berlin] PHP Warning:  sleep(): Number of seconds must be greater than or equal to 0 in /var/www/html/huawei_LAN.php on line 342

Code: Alles auswählen

28.05. 05:32:11    -OK. Datenübertragung erfolgreich.

vatter
Beiträge: 37
Registriert: Do 22. Feb 2024, 17:46
Hat sich bedankt: 3 Mal

Re: Huawei Sun2000 M1 mit Dongle und MBUS/tcp konfigurieren, dass keine Fehler mehr auftreten

Beitrag von vatter »

Und dazwischen sieht es so aus. Das haengt doch definitiv alles zusammen :)

Code: Alles auswählen

28.05. 04:34:01 |----------------   Start  huawei_LAN.php  ----------------------------- 
28.05. 04:34:01    -Huawei: 192.168.30.3 Port: 502 GeräteID: 1
28.05. 04:34:05 >  -Gerätetyp: SUN2000-8KTL-M1  Modell ID: 428
28.05. 04:34:08    -Wechselrichter-Daten: (00010002)
28.05. 04:34:08    -Fehler! Keine gültigen Daten empfangen. 
28.05. 04:34:10 >  -Gerätetyp: SUN2000-8KTL-M1  Modell ID: 428
28.05. 04:34:13    -Wechselrichter-Daten: (00010002)
28.05. 04:34:13    -Fehler! Keine gültigen Daten empfangen. 
28.05. 04:34:15 >  -Gerätetyp: SUN2000-8KTL-M1  Modell ID: 428
28.05. 04:34:18    -Wechselrichter-Daten: (00010002)
28.05. 04:34:18    -Fehler! Keine gültigen Daten empfangen. 
28.05. 04:34:21 >  -Gerätetyp: SUN2000-8KTL-M1  Modell ID: 428
28.05. 04:34:23    -Wechselrichter-Daten: (00010002)
28.05. 04:34:23    -Fehler! Keine gültigen Daten empfangen. 
28.05. 04:34:26 >  -Gerätetyp: SUN2000-8KTL-M1  Modell ID: 428
28.05. 04:34:29    -Wechselrichter-Daten: (00010002)
28.05. 04:34:29    -Fehler! Keine gültigen Daten empfangen. 
28.05. 04:34:32 >  -Gerätetyp: SUN2000-8KTL-M1  Modell ID: 428
28.05. 04:34:34    -Wechselrichter-Daten: (00010002)
28.05. 04:34:34    -Fehler! Keine gültigen Daten empfangen. 
28.05. 04:34:37 >  -Gerätetyp: SUN2000-8KTL-M1  Modell ID: 428
28.05. 04:34:39    -Wechselrichter-Daten: (00010002)
28.05. 04:34:39    -Fehler! Keine gültigen Daten empfangen. 
28.05. 04:34:42 >  -Gerätetyp: SUN2000-8KTL-M1  Modell ID: 428
28.05. 04:34:47    -Wechselrichter-Daten: (00010002)
28.05. 04:34:47    -Fehler! Keine gültigen Daten empfangen. 
28.05. 04:34:50 >  -Gerätetyp: SUN2000-8KTL-M1  Modell ID: 428
28.05. 04:34:52    -Wechselrichter-Daten: (00010002)
28.05. 04:34:52    -Fehler! Keine gültigen Daten empfangen. 
28.05. 04:34:55 >  -Gerätetyp: SUN2000-8KTL-M1  Modell ID: 428
28.05. 04:34:58    -Wechselrichter-Daten: (00010002)
28.05. 04:34:58    -Fehler! Keine gültigen Daten empfangen. 
28.05. 04:34:58 !! -Keine gültigen Daten empfangen.
28.05. 04:34:58 |----------------   Stop   huawei_LAN.php    --------------------------- 

vatter
Beiträge: 37
Registriert: Do 22. Feb 2024, 17:46
Hat sich bedankt: 3 Mal

Re: Huawei Sun2000 M1 mit Dongle und MBUS/tcp konfigurieren, dass keine Fehler mehr auftreten

Beitrag von vatter »

Die huawei_LAN.php (nach Update und Neustart) ist nicht identisch mit der PHP Datei die du weiter oben verlinkt hast. Hab das gerade mal in Notepad++ verglichen.

Haette das nicht so seien sollen oder hab ich das falsch verstanden?

HNoll
Beiträge: 36
Registriert: So 25. Dez 2022, 21:57
Hat sich bedankt: 1 Mal
Danksagung erhalten: 2 Mal

Re: Huawei Sun2000 M1 mit Dongle und MBUS/tcp konfigurieren, dass keine Fehler mehr auftreten

Beitrag von HNoll »

Ich habe, um das allgemeingültig zu machen noch kleinere Veränderungen vorgenommen.
Den Teil, der bei Dir Probleme gemacht hat, habe ich mir bisher noch nie angesehen.
Der dienst dazu die Logdatei zu schreiben. Mit einer kleinen Abfrage nach dem Motto wenn das mit der langen Formel errechnete Argument <=0, dann führe den sleep-Befehl nicht aus. Ich habe das Skript nicht geschrieben, kann also nur wenig dazu sagen.

Ich habe im HowTo geschrieben, dass man in der Userconfig für die Häufigkeit der Abfrage 6 einsetzen soll, aus gutem Grund.
Damit wird zwar nur alle 2-3 Minuten etwas geloggt, jedoch hat das auf das Gesamtergebnis keinen Einfluss.
Der Huawei-Wechselrichter sendet viel unvollständigen oder fehlerhaften Müll. Die wenigsten Fehler tauchen bei mir auf, wenn da statt „1“ „6“ steht.
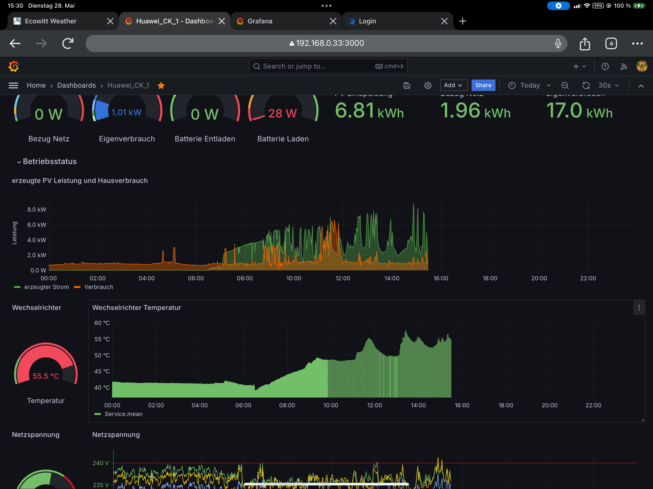
Wo ich von „1“ auf „6“, „5“, „4“, „3“, „2“,“6“ gewechselt habe kann man deutlich an dem Wechselrichtertemperaturgraph und dem dem PV-Hausverbrauch-Graph sehen.
IMG_0844.PNG
Ich hatte es heute Nacht versuchsweise auf „1“ laufen und er lief ohne Probleme aber mit relativ Datenausreißern, die nicht abgefangen wurden.

Zu Deinem Fehler heute Nacht kann bestimmt Ulrich was sagen …

vatter
Beiträge: 37
Registriert: Do 22. Feb 2024, 17:46
Hat sich bedankt: 3 Mal

Re: Huawei Sun2000 M1 mit Dongle und MBUS/tcp konfigurieren, dass keine Fehler mehr auftreten

Beitrag von vatter »

Also gleiches Problem - egal ob Wiederholung 1-6. Wird nichts mehr uebertragen. Mir voellig schleierhaft - funktionierte immer tadelos.

Edit - hab jetzt mal die ganzen Anlage aus/an gemacht - scheinbar kommt jetzt wieder was.

Code: Alles auswählen

28.05. 22:44:01 |----------------   Start  huawei_LAN.php  ----------------------------- 
28.05. 22:44:01    -Huawei: 192.168.30.3 Port: 502 GeräteID: 1
28.05. 22:44:04 >  -Gerätetyp: SUN2000-8KTL-M1  Modell ID: 428
28.05. 22:44:07    -Wechselrichter-Daten: (00010002)
28.05. 22:44:07    -Fehler! Keine gültigen Daten empfangen. 
28.05. 22:44:10 >  -Gerätetyp: SUN2000-8KTL-M1  Modell ID: 428
28.05. 22:44:12    -Wechselrichter-Daten: (00010002)
28.05. 22:44:12    -Fehler! Keine gültigen Daten empfangen. 
28.05. 22:44:14 >  -Gerätetyp: SUN2000-8KTL-M1  Modell ID: 428
28.05. 22:44:17    -Wechselrichter-Daten: (00010002)
28.05. 22:44:17    -Fehler! Keine gültigen Daten empfangen. 
28.05. 22:44:19 >  -Gerätetyp: SUN2000-8KTL-M1  Modell ID: 428
28.05. 22:44:22    -Wechselrichter-Daten: (00010002)
28.05. 22:44:22    -Fehler! Keine gültigen Daten empfangen. 
28.05. 22:44:25 >  -Gerätetyp: SUN2000-8KTL-M1  Modell ID: 428
28.05. 22:44:28    -Wechselrichter-Daten: (00010002)
28.05. 22:44:28    -Fehler! Keine gültigen Daten empfangen. 
28.05. 22:44:31 >  -Gerätetyp: SUN2000-8KTL-M1  Modell ID: 428
28.05. 22:44:33    -Wechselrichter-Daten: (00010002)
28.05. 22:44:33    -Fehler! Keine gültigen Daten empfangen. 
28.05. 22:44:35 >  -Gerätetyp: SUN2000-8KTL-M1  Modell ID: 428
28.05. 22:44:38    -Wechselrichter-Daten: (00010002)
28.05. 22:44:38    -Fehler! Keine gültigen Daten empfangen. 
28.05. 22:44:40 >  -Gerätetyp: SUN2000-8KTL-M1  Modell ID: 428
28.05. 22:44:43    -Wechselrichter-Daten: (00010002)
28.05. 22:44:43    -Fehler! Keine gültigen Daten empfangen. 
28.05. 22:44:47 >  -Gerätetyp: SUN2000-8KTL-M1  Modell ID: 428
28.05. 22:44:51    -Wechselrichter-Daten: (00010002)
28.05. 22:44:51    -Fehler! Keine gültigen Daten empfangen. 
28.05. 22:44:53 >  -Gerätetyp: SUN2000-8KTL-M1  Modell ID: 428
28.05. 22:44:55    -Wechselrichter-Daten: (00010002)
28.05. 22:44:55    -Fehler! Keine gültigen Daten empfangen. 
28.05. 22:44:58 >  -Gerätetyp: SUN2000-8KTL-M1  Modell ID: 428
28.05. 22:45:00    -Wechselrichter-Daten: (00010002)
28.05. 22:45:00    -Fehler! Keine gültigen Daten empfangen. 
28.05. 22:45:00 !! -Keine gültigen Daten empfangen.

vatter
Beiträge: 37
Registriert: Do 22. Feb 2024, 17:46
Hat sich bedankt: 3 Mal

Re: Huawei Sun2000 M1 mit Dongle und MBUS/tcp konfigurieren, dass keine Fehler mehr auftreten

Beitrag von vatter »

Fehlanzeige. Nach Neustart der Anlage wechselt der Zustand von Nachtmodus auf Betrieb und es kommen Daten.
Sobald die Anlage auf Nachtmodus geht ist wieder vorbei.

Ich habe das ganze als Docker laufen - liegrs ggfs daran?

HNoll
Beiträge: 36
Registriert: So 25. Dez 2022, 21:57
Hat sich bedankt: 1 Mal
Danksagung erhalten: 2 Mal

Re: Huawei Sun2000 M1 mit Dongle und MBUS/tcp konfigurieren, dass keine Fehler mehr auftreten

Beitrag von HNoll »

Keine Ahnung warum das passieren könnte.

Ich habe aber eine Idee, wie man das Problem umgehen kann … genauso wie das Problem mit den „komischen“ Daten vom Wechselrichter …

Das könnte dann z.B. so aussehen:

If floor( (56 - (time( ) - $Startzeit)) / ($Wiederholungen - $i + 1)) <> 0 {
$funktionen->log_schreiben( "Schleife: ".($i)." Zeitspanne: ".(floor( (56 - (time( ) - $Startzeit)) / ($Wiederholungen - $i + 1))), " ", 9 );
sleep( floor( (56 - (time( ) - $Startzeit)) / ($Wiederholungen - $i + 1)));
}

Keine Ahnung, ob das funktioniert, müsste es aber theoretisch, wenn ich keinen syntaktischen Fehler gemacht habe.
Oder einfach die Logfunktion ausschalten, dann wird der Programmteil nicht mehr ausgeführt.

Zurück zu „Allgemeines“

Wer ist online?

Mitglieder in diesem Forum: 0 Mitglieder und 1 Gast