Grafana: Tagessumme Einspeisung/Verbrauch und Autarkiegrad
Moderator: Ulrich
Re: Grafana: Tagessumme Einspeisung/Verbrauch und Autarkiegrad
Hallo,
Ja den Eigenverbrauch vom PV-Ertrag würde ich gerne erfassen. Der Wechselrichter kann die Tagessumme in kWh aus dem Datenfeld "Summen" ausweisen, aus dem Datenfeld "PV" bekomme ich die Momentane Leistung in Watt und im Datenfeld "AC" gibt die Datenbank die "Einspeisung", "Hausverbrauch" und "Bezug".
Ich hatte das Datenfeld gerne als Tagesfeld, also 00-24h, oder wenn man das kann an die Globale Zeitachse angepasst, gerne als Zahlenwert ausgegeben, um die Ablesbarkeit zu erhöhen...
Ja den Eigenverbrauch vom PV-Ertrag würde ich gerne erfassen. Der Wechselrichter kann die Tagessumme in kWh aus dem Datenfeld "Summen" ausweisen, aus dem Datenfeld "PV" bekomme ich die Momentane Leistung in Watt und im Datenfeld "AC" gibt die Datenbank die "Einspeisung", "Hausverbrauch" und "Bezug".
Ich hatte das Datenfeld gerne als Tagesfeld, also 00-24h, oder wenn man das kann an die Globale Zeitachse angepasst, gerne als Zahlenwert ausgegeben, um die Ablesbarkeit zu erhöhen...
- mdkeil
- Beiträge: 437
- Registriert: So 12. Sep 2021, 20:40
- Hat sich bedankt: 13 Mal
- Danksagung erhalten: 27 Mal
Re: Grafana: Tagessumme Einspeisung/Verbrauch und Autarkiegrad
Sollte machbar sein-- die korrekte Schreibweise der fields musst du dann ggfs. ergänzen.
Du bekommst dann einen Graphen mit dem stündlichen Eigenverbrauch in Wh.. Die Ausgabe kannst Du dir dann ja nach belieben konfigurieren und anpassen.
Code: Alles auswählen
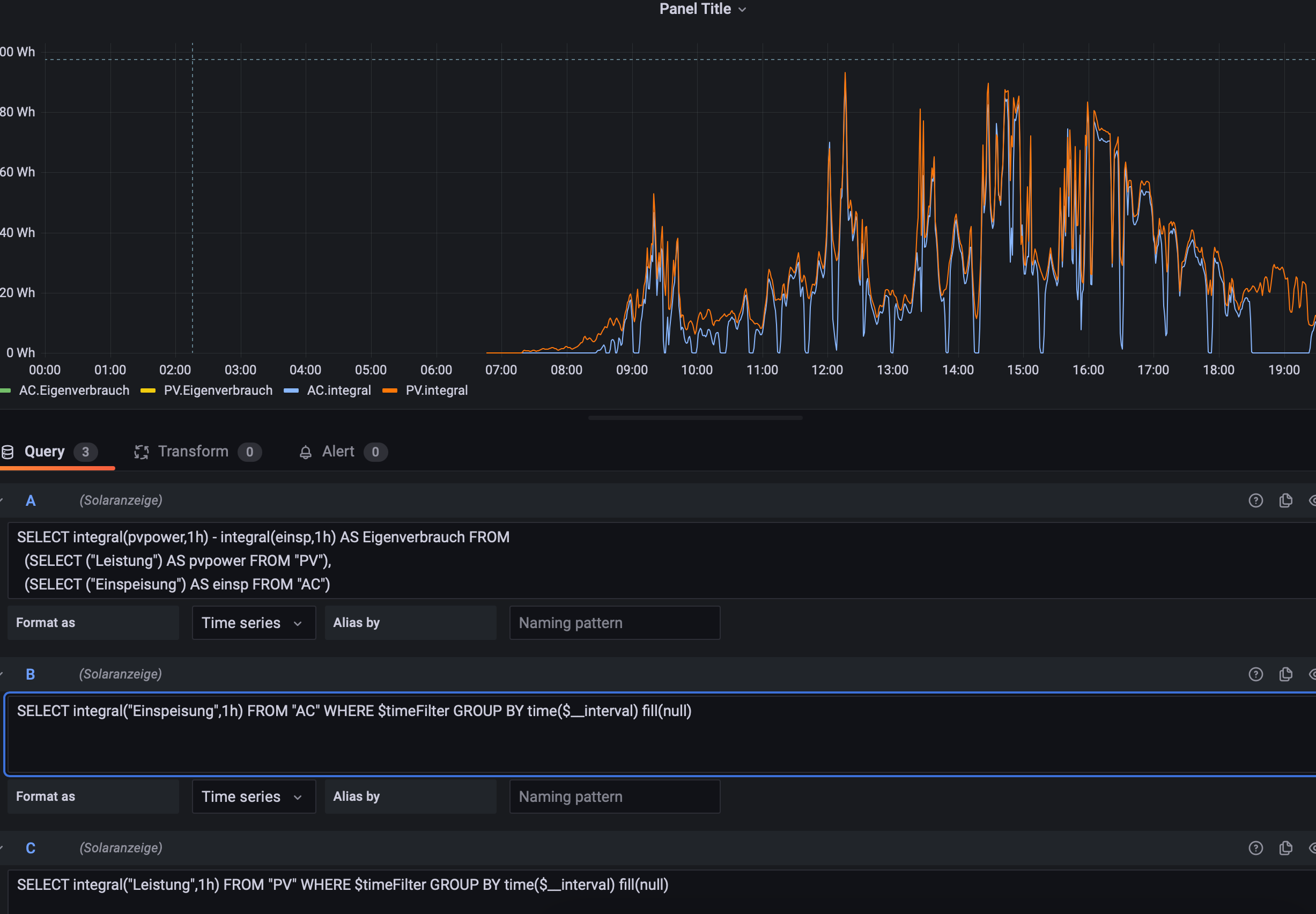
SELECT integral(pvpower,1h) - integral(einsp,1h) AS Eigenverbrauch FROM
(SELECT PVLeistung AS pvpower FROM PV),
(SELECT Einspeisung AS einsp FROM AC)
WHERE $timeFilter GROUP BY TIME(1h) tz('Europe/Berlin')
IBN: 07/2021
Fronius Symo : 13.2kWp S 45° + 3.96 kWp S 15°
Fronius Primo : 2.97 kWp N 15°
Speicher: 14,3 kWh LiFePO4 (EEL) + Seplos BMS @ Victron MP-II 48/5000
Wallbox: 11kW echarge Hardy Barth Cpμ2 Pro
######
Tibber-Invite (100% Öko-Strom + 50€ Bonus)
Fronius Symo : 13.2kWp S 45° + 3.96 kWp S 15°
Fronius Primo : 2.97 kWp N 15°
Speicher: 14,3 kWh LiFePO4 (EEL) + Seplos BMS @ Victron MP-II 48/5000
Wallbox: 11kW echarge Hardy Barth Cpμ2 Pro
######
Tibber-Invite (100% Öko-Strom + 50€ Bonus)
Re: Grafana: Tagessumme Einspeisung/Verbrauch und Autarkiegrad
Hallo mdkeil,
erst einmal vielen Dank für Deine Bemühungen...
Wie im Bild habe ich unter dem Query A Deinen Code eingefügt, angepasst an die Field-Namen..
.. Unter den Queres B und C habe ich die Teile einzeln nochmal als Prüfung, das die Namen richtig sind.
Query B und C werden angezeigt, die Gesamtabfrage unter Qery A leider nicht?
Gibt es da noch irgendwo was anderes einzustellen, das diese angezeigt werden oder ist das ein BUG?
Mit freundlichen Grüßen
Arne
erst einmal vielen Dank für Deine Bemühungen...
Wie im Bild habe ich unter dem Query A Deinen Code eingefügt, angepasst an die Field-Namen..
.. Unter den Queres B und C habe ich die Teile einzeln nochmal als Prüfung, das die Namen richtig sind.
Query B und C werden angezeigt, die Gesamtabfrage unter Qery A leider nicht?
Gibt es da noch irgendwo was anderes einzustellen, das diese angezeigt werden oder ist das ein BUG?
Mit freundlichen Grüßen
Arne
- mdkeil
- Beiträge: 437
- Registriert: So 12. Sep 2021, 20:40
- Hat sich bedankt: 13 Mal
- Danksagung erhalten: 27 Mal
Re: Grafana: Tagessumme Einspeisung/Verbrauch und Autarkiegrad
schalt mal oben auf "table view" --scheint ein Problem mit dem Timestamp zu geben bzw. blende mal B+C aus.
EDIT: sehe gerade-- geht bei mir so auch nicht.. ich melde mich, wenn es geht
EDIT: sehe gerade-- geht bei mir so auch nicht.. ich melde mich, wenn es geht

IBN: 07/2021
Fronius Symo : 13.2kWp S 45° + 3.96 kWp S 15°
Fronius Primo : 2.97 kWp N 15°
Speicher: 14,3 kWh LiFePO4 (EEL) + Seplos BMS @ Victron MP-II 48/5000
Wallbox: 11kW echarge Hardy Barth Cpμ2 Pro
######
Tibber-Invite (100% Öko-Strom + 50€ Bonus)
Fronius Symo : 13.2kWp S 45° + 3.96 kWp S 15°
Fronius Primo : 2.97 kWp N 15°
Speicher: 14,3 kWh LiFePO4 (EEL) + Seplos BMS @ Victron MP-II 48/5000
Wallbox: 11kW echarge Hardy Barth Cpμ2 Pro
######
Tibber-Invite (100% Öko-Strom + 50€ Bonus)
- mdkeil
- Beiträge: 437
- Registriert: So 12. Sep 2021, 20:40
- Hat sich bedankt: 13 Mal
- Danksagung erhalten: 27 Mal
Re: Grafana: Tagessumme Einspeisung/Verbrauch und Autarkiegrad
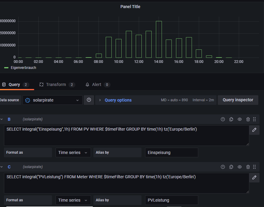
kann gerade nicht nachvollziehen, warum es nicht geht.. hier mal ein workaround:
Du musst die fields/measurements entsprechend anpassen
Du musst die fields/measurements entsprechend anpassen
IBN: 07/2021
Fronius Symo : 13.2kWp S 45° + 3.96 kWp S 15°
Fronius Primo : 2.97 kWp N 15°
Speicher: 14,3 kWh LiFePO4 (EEL) + Seplos BMS @ Victron MP-II 48/5000
Wallbox: 11kW echarge Hardy Barth Cpμ2 Pro
######
Tibber-Invite (100% Öko-Strom + 50€ Bonus)
Fronius Symo : 13.2kWp S 45° + 3.96 kWp S 15°
Fronius Primo : 2.97 kWp N 15°
Speicher: 14,3 kWh LiFePO4 (EEL) + Seplos BMS @ Victron MP-II 48/5000
Wallbox: 11kW echarge Hardy Barth Cpμ2 Pro
######
Tibber-Invite (100% Öko-Strom + 50€ Bonus)
Re: Grafana: Tagessumme Einspeisung/Verbrauch und Autarkiegrad
Hallo,
Super.. Danke Dir; damit kann ich erst einmal starten und weiter Probieren ... In der Anzeige habe ich dann auch noch ne "Summe" gefunden, damit ich auch eine Zahl habe.
Danke!
Super.. Danke Dir; damit kann ich erst einmal starten und weiter Probieren ... In der Anzeige habe ich dann auch noch ne "Summe" gefunden, damit ich auch eine Zahl habe.
Danke!
Re: Grafana: Tagessumme Einspeisung/Verbrauch und Autarkiegrad
Danke @mdkeil, das gibt mir mal einen Startpunkt. Ich bin da nämlich auch schon länger erfolglos dran.
Du hast das jetzt stündlich gemacht, das Ganze sollte ähnlich auch für jeweils den ganzen Tag gehen, nehme ich an?
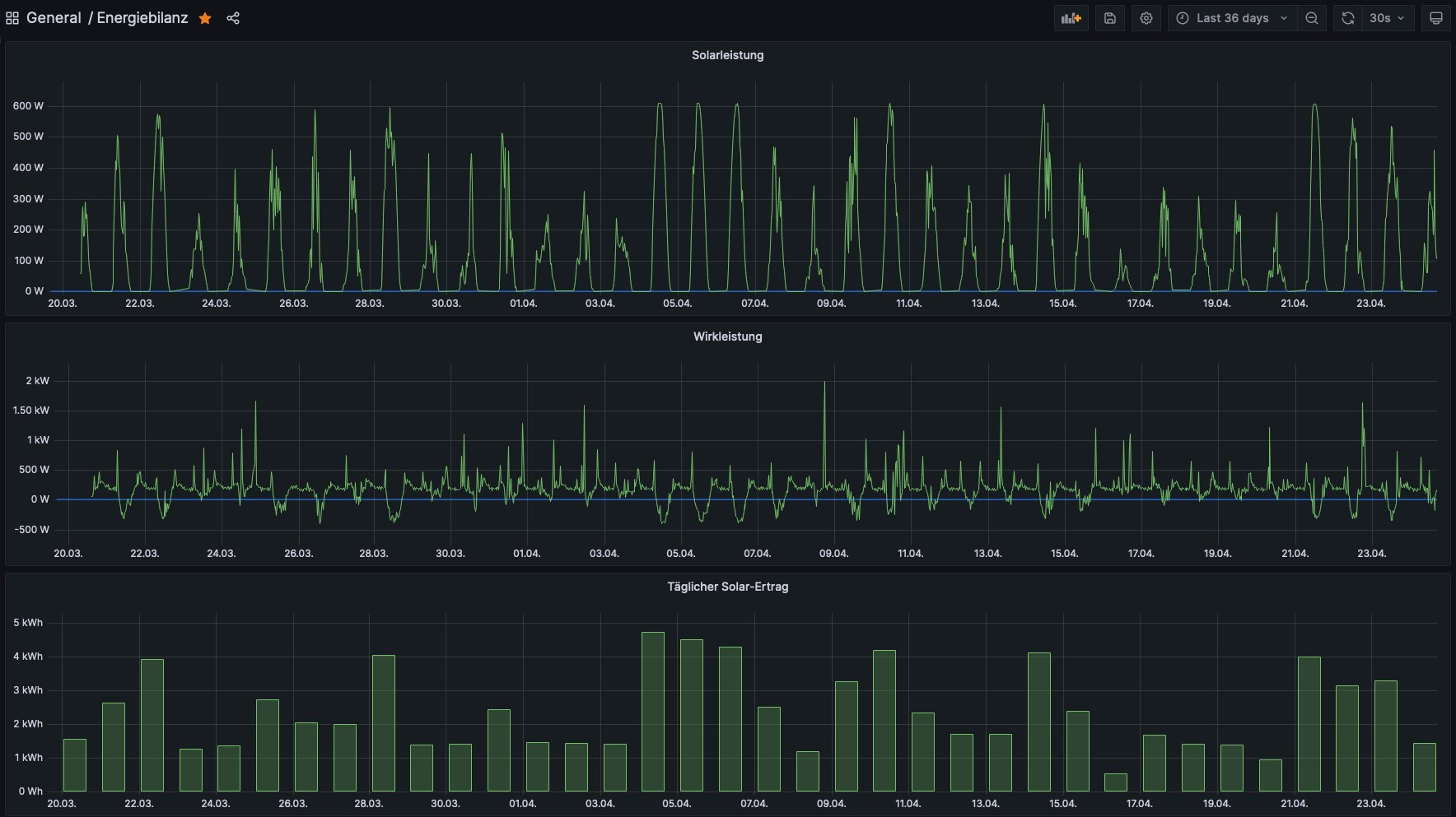
Edit: Vielleicht sollte ich etwas weiter ausholen. Ich habe derzeit diese Übersicht hier:
Jetzt würde ich gerne noch zusätzlich meinen Eigenverbrauch und die tatsächlich ins Netz eingespeiste Energie sehen. Allerdings hab ich noch nicht ganz verstanden, wo ich da am besten ansetze.
Die Solarleistung ermittle ich so:
Die Wirkleistung so:
Und den täglichen Ertrag so:
Im Grunde muß ich ja die Solarleistung und die Wirkleistung miteinander verknüpfen, um an die gewünschten Werte zu kommen. Die Wirkleistung liegt als sekündliches Datentelegramm in der Datenbank und die Solarleistung kommt glaube ich alle fünf Sekunden von meiner OpenDTU in die Datenbank. Jetzt ist mir nur noch unklar, wie ich das entsprechend aufsummiere und miteinander verrechne.
Bin für jeden Tip dankbar!
Du hast das jetzt stündlich gemacht, das Ganze sollte ähnlich auch für jeweils den ganzen Tag gehen, nehme ich an?
Edit: Vielleicht sollte ich etwas weiter ausholen. Ich habe derzeit diese Übersicht hier:
Jetzt würde ich gerne noch zusätzlich meinen Eigenverbrauch und die tatsächlich ins Netz eingespeiste Energie sehen. Allerdings hab ich noch nicht ganz verstanden, wo ich da am besten ansetze.
Die Solarleistung ermittle ich so:
Code: Alles auswählen
SELECT mean("value") FROM "mqtt_consumer" WHERE "topic" = 'solar/114184847551/0/power' AND time >= 1679241045160ms and time <= 1682347845160ms GROUP BY time(30m) fill(null) ORDER BY time ASC
Code: Alles auswählen
SELECT mean("value") FROM "Wirkleistung" WHERE time >= 1679241129802ms and time <= 1682347929803ms GROUP BY time(30m) fill(null) ORDER BY time ASC
Code: Alles auswählen
SELECT max("value") FROM "autogen"."mqtt_consumer" WHERE "topic" = 'solar/114184847551/0/yieldday' AND time >= 1679241181285ms and time <= 1682347981285ms GROUP BY time(1d) fill(none) ORDER BY time ASC
Bin für jeden Tip dankbar!
- mdkeil
- Beiträge: 437
- Registriert: So 12. Sep 2021, 20:40
- Hat sich bedankt: 13 Mal
- Danksagung erhalten: 27 Mal
Re: Grafana: Tagessumme Einspeisung/Verbrauch und Autarkiegrad
In welchem Intervall möchtest Du denn den Eigenverbrauch angezeigt bekommen?
IBN: 07/2021
Fronius Symo : 13.2kWp S 45° + 3.96 kWp S 15°
Fronius Primo : 2.97 kWp N 15°
Speicher: 14,3 kWh LiFePO4 (EEL) + Seplos BMS @ Victron MP-II 48/5000
Wallbox: 11kW echarge Hardy Barth Cpμ2 Pro
######
Tibber-Invite (100% Öko-Strom + 50€ Bonus)
Fronius Symo : 13.2kWp S 45° + 3.96 kWp S 15°
Fronius Primo : 2.97 kWp N 15°
Speicher: 14,3 kWh LiFePO4 (EEL) + Seplos BMS @ Victron MP-II 48/5000
Wallbox: 11kW echarge Hardy Barth Cpμ2 Pro
######
Tibber-Invite (100% Öko-Strom + 50€ Bonus)
Re: Grafana: Tagessumme Einspeisung/Verbrauch und Autarkiegrad
Da war ich am Überlegen. Schön wäre eine Tagesübersicht, so wie ich es für den Solar-Ertrag ja auch schon habe. Den kann ich ja direkt aus der DB ziehen bei mir. Den Verbrauch muß ich vermutlich dann irgendwie aufsummieren und damit verrechnen.
Stündlich oder "live" wäre natürlich auch nett, aber das wird dann vermutlich aufwendiger, oder?
Danke schonmal!
- mdkeil
- Beiträge: 437
- Registriert: So 12. Sep 2021, 20:40
- Hat sich bedankt: 13 Mal
- Danksagung erhalten: 27 Mal
Re: Grafana: Tagessumme Einspeisung/Verbrauch und Autarkiegrad
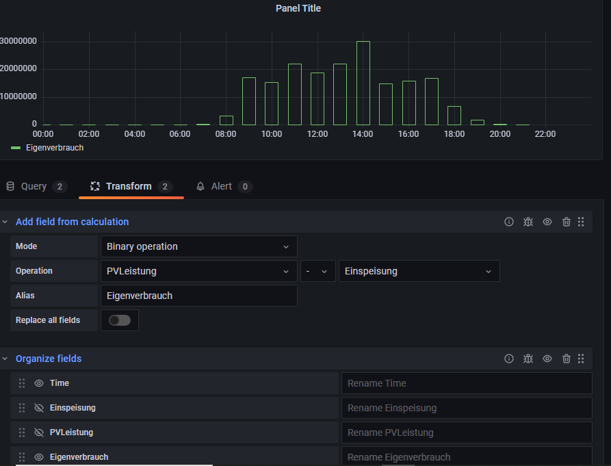
Anbei mal ein Beispiel einer stündlichen Anzeige.. Du musst natürlich deine entsprechenden Bezeichnungen verwenden, die Anpassung sollte aber nicht schwer sein:
PS: das kann man dann auch relativ einfach auf "Live" oder "Tagesanzeige" anpassen.
Queries:
jeweils Format as "Table"
PS: das kann man dann auch relativ einfach auf "Live" oder "Tagesanzeige" anpassen.
Queries:
jeweils Format as "Table"
Code: Alles auswählen
SELECT integral(Wirkleistung,1h) AS Netzbezug FROM Meter WHERE Wirkleistung > 0 AND $timeFilter GROUP BY time(1h) tz('Europe/Berlin')
SELECT integral(Wirkleistung,1h) *(-1) AS Einspeisung FROM Meter WHERE Wirkleistung < 0 AND $timeFilter GROUP BY time(1h) tz('Europe/Berlin')
SELECT integral(PVLeistung,1h) AS Solarleistung FROM Meter WHERE $timeFilter GROUP BY time(1h) tz('Europe/Berlin')
IBN: 07/2021
Fronius Symo : 13.2kWp S 45° + 3.96 kWp S 15°
Fronius Primo : 2.97 kWp N 15°
Speicher: 14,3 kWh LiFePO4 (EEL) + Seplos BMS @ Victron MP-II 48/5000
Wallbox: 11kW echarge Hardy Barth Cpμ2 Pro
######
Tibber-Invite (100% Öko-Strom + 50€ Bonus)
Fronius Symo : 13.2kWp S 45° + 3.96 kWp S 15°
Fronius Primo : 2.97 kWp N 15°
Speicher: 14,3 kWh LiFePO4 (EEL) + Seplos BMS @ Victron MP-II 48/5000
Wallbox: 11kW echarge Hardy Barth Cpμ2 Pro
######
Tibber-Invite (100% Öko-Strom + 50€ Bonus)
Wer ist online?
Mitglieder in diesem Forum: 0 Mitglieder und 1 Gast