Fronius Symo GEN24 (neues php und Dashboard)
Moderator: Ulrich
-
Solar-Nord
- Beiträge: 18
- Registriert: So 6. Mär 2022, 20:06
- Hat sich bedankt: 1 Mal
- Danksagung erhalten: 6 Mal
Re: Fronius Symo GEN24 (neues php und Dashboard)
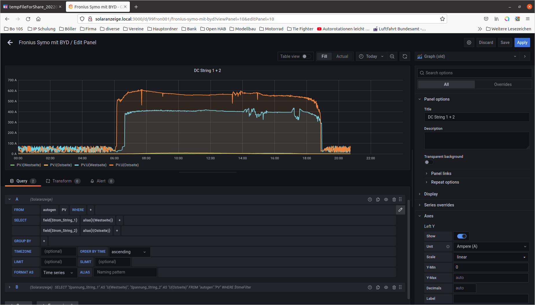
Kurze Frage zu dem super Dashboard, wie kann ich die Anzeigen für den Strom Strang 1 und 2 zusammen anzeigen lassen?
Gruß
Lars
Gruß
Lars
-
Aikido68
- Beiträge: 19
- Registriert: Mo 26. Apr 2021, 19:38
- Hat sich bedankt: 2 Mal
- Danksagung erhalten: 16 Mal
Re: Fronius Symo GEN24 (neues php und Dashboard)
Hallo Lars
Meintest du so?
Im Dashboard anmelden, in den Edit Modus wechseln und im Query Feld den Text wie in der Grafik abgebildet ändern.
Speichern und es ist vollbracht.
Analog dazu ist das natürlich auch mit der Spannung möglich.
Viel Erfolg
Heinz
Meintest du so?
Im Dashboard anmelden, in den Edit Modus wechseln und im Query Feld den Text wie in der Grafik abgebildet ändern.
Speichern und es ist vollbracht.
Analog dazu ist das natürlich auch mit der Spannung möglich.
Viel Erfolg
Heinz
-
Solar-Nord
- Beiträge: 18
- Registriert: So 6. Mär 2022, 20:06
- Hat sich bedankt: 1 Mal
- Danksagung erhalten: 6 Mal
Re: Fronius Symo GEN24 (neues php und Dashboard)
Danke für deine Antwort.
Das Ergebnis ist nicht das was ich mir vorgestellt hatte.
Ich habe mal die Grafiken beigefügt, damit ist es vielleicht einfacher.
Die beiden Kurven für Strom Strang 1 und Strang2 möchte ich gerne in einer Darstellung überlagert darstellen, wie in der Darstellung von der Spg.
Momentan kann ich jeden Strang (Strom) nur für sich betrachten, wich würde sie beide in einer Darstellung sehen aber nicht als Summe.
Eine Darstellung mit Strang1 UND Strang 2. Nicht Strang1+Strang 2.
Die Darstellung der Summe werde ich aber behalten
Gruß
Lars
Das Ergebnis ist nicht das was ich mir vorgestellt hatte.
Ich habe mal die Grafiken beigefügt, damit ist es vielleicht einfacher.
Die beiden Kurven für Strom Strang 1 und Strang2 möchte ich gerne in einer Darstellung überlagert darstellen, wie in der Darstellung von der Spg.
Momentan kann ich jeden Strang (Strom) nur für sich betrachten, wich würde sie beide in einer Darstellung sehen aber nicht als Summe.
Eine Darstellung mit Strang1 UND Strang 2. Nicht Strang1+Strang 2.
Die Darstellung der Summe werde ich aber behalten
Gruß
Lars
-
Aikido68
- Beiträge: 19
- Registriert: Mo 26. Apr 2021, 19:38
- Hat sich bedankt: 2 Mal
- Danksagung erhalten: 16 Mal
Re: Fronius Symo GEN24 (neues php und Dashboard)
Hallo Lars
Ich bin mir jetzt nicht sicher ob ich dich richtig verstanden habe.
Im Original Dashboard ist das doch genau so abgebildet.
Du siehst doch in einer Grafik beide Spannungswerte und beide Stromwerte überlagert.
Du kannst diese auch gesondert ein- und ausblenden. Solltest du keine Werte für String 1 erhalten so versuche mal das Datenfeld "Strom" an Stelle von "Strom_ String_1" in der Abfrage. Da gab's mal ein Problem mit einem Firmware Update....ich denk das ist noch nicht behoben.
Gleiches gilt für "Spannung" anstatt "Spannung_String_1" LG Heinz
Ich bin mir jetzt nicht sicher ob ich dich richtig verstanden habe.
Im Original Dashboard ist das doch genau so abgebildet.
Du siehst doch in einer Grafik beide Spannungswerte und beide Stromwerte überlagert.
Du kannst diese auch gesondert ein- und ausblenden. Solltest du keine Werte für String 1 erhalten so versuche mal das Datenfeld "Strom" an Stelle von "Strom_ String_1" in der Abfrage. Da gab's mal ein Problem mit einem Firmware Update....ich denk das ist noch nicht behoben.
Gleiches gilt für "Spannung" anstatt "Spannung_String_1" LG Heinz
-
Aikido68
- Beiträge: 19
- Registriert: Mo 26. Apr 2021, 19:38
- Hat sich bedankt: 2 Mal
- Danksagung erhalten: 16 Mal
Re: Fronius Symo GEN24 (neues php und Dashboard)
Hallo Lars
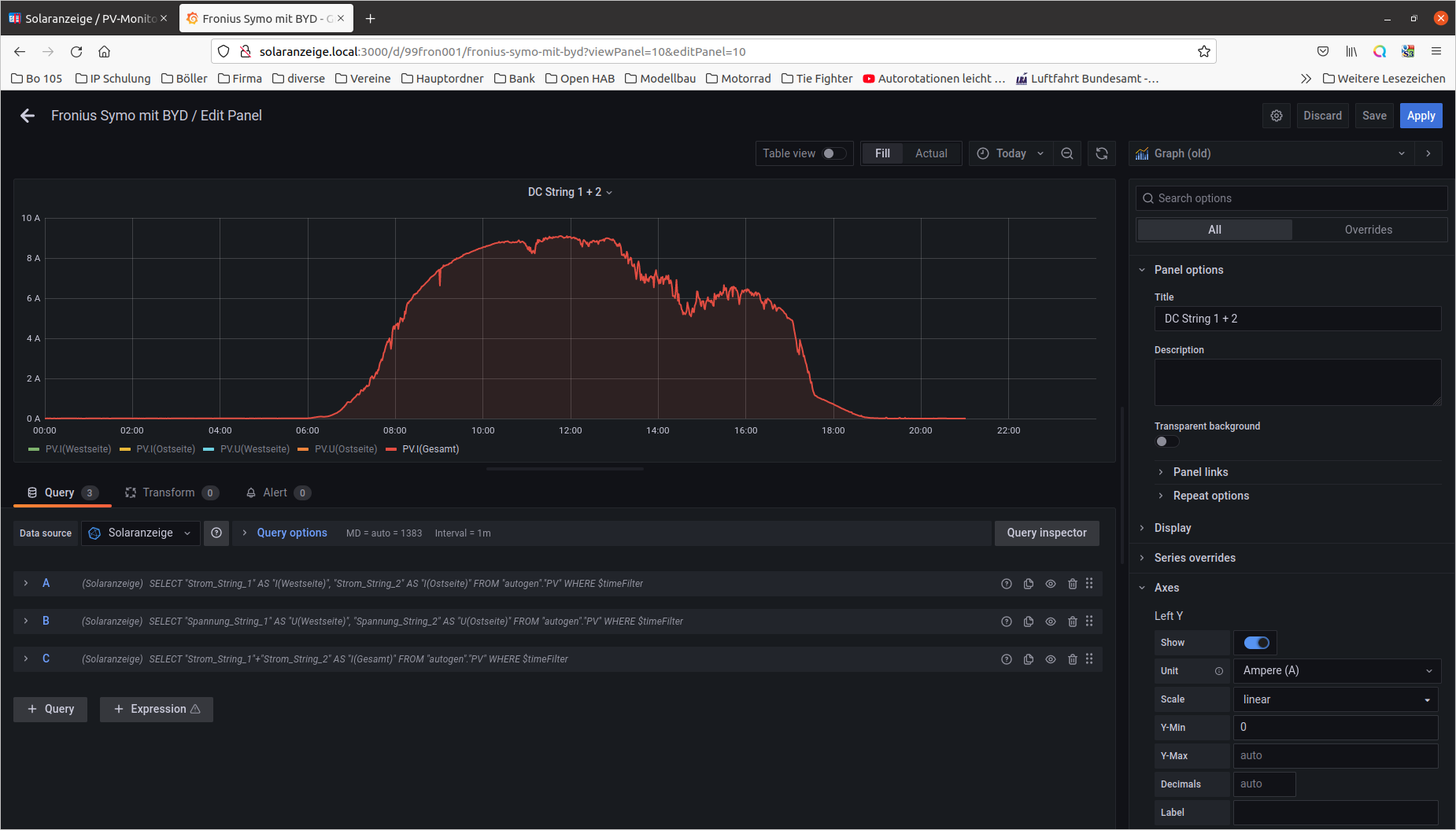
Ich hab jetzt etwas herumgespielt und kann das Problem reproduzieren.
Die Grafik DC String 1+2 zeigt im Original 2 Werte für Spannung und 2 Werte für Strom überlagert an. Sobald du die Texte nach dem Befehl "alias" änderst, kann Grafana nicht mehr alle Werte gleichzeitig anzeigen und blendet bei mir die 2 Werte für Strom aus.
Ich habe aber noch keine Erklärung warum.
Workaround:
Je eine eigene Grafik für Strom und Spannung mit je 2 Werten ( String 1, String 2)....dann kann man die Bezeichnung im Befehl " alias" auch beliebig ändern.
Ich hoffe das hilft dir etwas weiter
LG Heinz
Ich hab jetzt etwas herumgespielt und kann das Problem reproduzieren.
Die Grafik DC String 1+2 zeigt im Original 2 Werte für Spannung und 2 Werte für Strom überlagert an. Sobald du die Texte nach dem Befehl "alias" änderst, kann Grafana nicht mehr alle Werte gleichzeitig anzeigen und blendet bei mir die 2 Werte für Strom aus.
Ich habe aber noch keine Erklärung warum.
Workaround:
Je eine eigene Grafik für Strom und Spannung mit je 2 Werten ( String 1, String 2)....dann kann man die Bezeichnung im Befehl " alias" auch beliebig ändern.
Ich hoffe das hilft dir etwas weiter
LG Heinz
-
Aikido68
- Beiträge: 19
- Registriert: Mo 26. Apr 2021, 19:38
- Hat sich bedankt: 2 Mal
- Danksagung erhalten: 16 Mal
Re: Fronius Symo GEN24 (neues php und Dashboard)
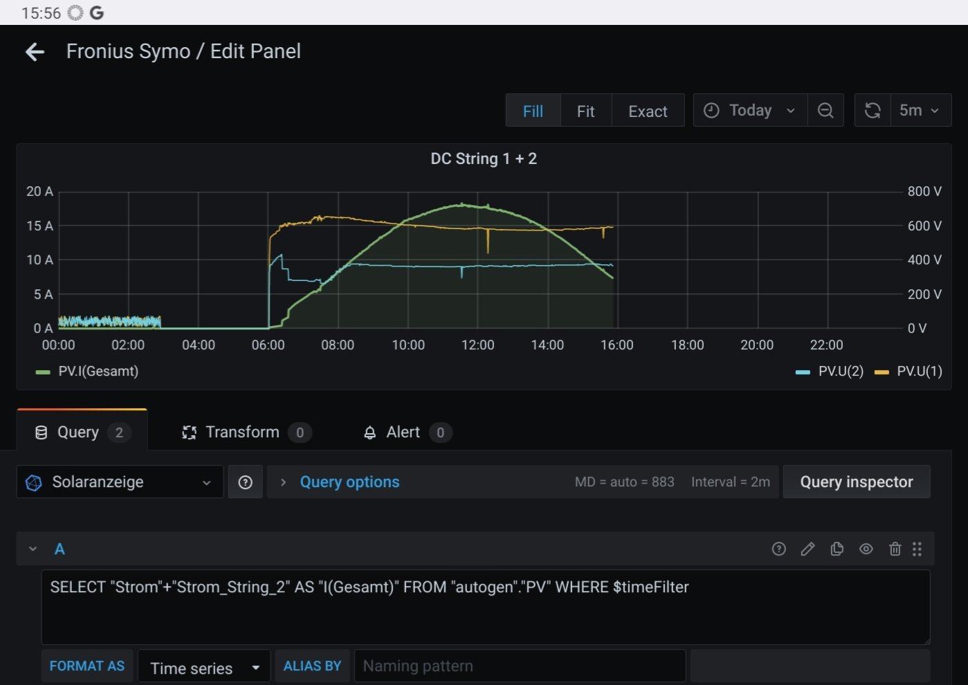
Problem erkannt....Problem gelöst
Durch das umbenennen im "alias" Feld stimmt die Zuteilung für die Skalierung der Y-Achse nicht mehr und muss neu angepasst werden....darum verschwindet auch der Wert.
Lösung:
Im rechten Reiter " Panel" unter "Series overrides" die neuen Bezeichnungen, die mit " alias" umbenannt wurden, hier auswählen.
Dann passt die Skalierung wieder und alle Werte werden richtig angezeigt.
Durch das umbenennen im "alias" Feld stimmt die Zuteilung für die Skalierung der Y-Achse nicht mehr und muss neu angepasst werden....darum verschwindet auch der Wert.
Lösung:
Im rechten Reiter " Panel" unter "Series overrides" die neuen Bezeichnungen, die mit " alias" umbenannt wurden, hier auswählen.
Dann passt die Skalierung wieder und alle Werte werden richtig angezeigt.
-
Solar-Nord
- Beiträge: 18
- Registriert: So 6. Mär 2022, 20:06
- Hat sich bedankt: 1 Mal
- Danksagung erhalten: 6 Mal
-
Solar-Nord
- Beiträge: 18
- Registriert: So 6. Mär 2022, 20:06
- Hat sich bedankt: 1 Mal
- Danksagung erhalten: 6 Mal
Re: Fronius Symo GEN24 (neues php und Dashboard)
Für das Finanzamt müssen wir angeben was wie an eigenproduzierten Strom Verbraucht haben, Monatsweise. Kann man diese Daten auslesen/anzeigen und Speichern?
Im Prinzip brauche ich die Differenz zwischen PV Produktion und Einspeisung am 1. jedes Monats abzüglich der Differenz des vorangegangen Monats.
Wir erstellen dafür erst mal eine Excel Tabelle aber vielleicht geht das ja auch anders.
Gruß
Lars
Im Prinzip brauche ich die Differenz zwischen PV Produktion und Einspeisung am 1. jedes Monats abzüglich der Differenz des vorangegangen Monats.
Wir erstellen dafür erst mal eine Excel Tabelle aber vielleicht geht das ja auch anders.
Gruß
Lars
-
Linsenpago
- Beiträge: 40
- Registriert: Di 9. Feb 2021, 17:49
- Hat sich bedankt: 1 Mal
- Danksagung erhalten: 1 Mal
Re: Fronius Symo GEN24 (neues php und Dashboard)
Hallo!
Sollte eigentlich so funktionieren.. hab’s nur schnell am Handy zusammen gestoppelt…
Sollte eigentlich so funktionieren.. hab’s nur schnell am Handy zusammen gestoppelt…
Code: Alles auswählen
SELECT integral("Verbrauch",1h) - integral("Bezug",1h) FROM "Meter" WHERE time >='2022-03-01' and time < '2022-04-01'-
Aikido68
- Beiträge: 19
- Registriert: Mo 26. Apr 2021, 19:38
- Hat sich bedankt: 2 Mal
- Danksagung erhalten: 16 Mal
Re: Fronius Symo GEN24 (neues php und Dashboard)
Hallo Lars
Klar geht das. Im Dashboard ganz unten.
- Energiestatistik aktuelles Monat
- Energiestatistik Vormonat
Unter "Eigenverbrauch"
Die Daten lassen sich unter dem Punkt " Inspect" auch als CSV exportieren.
Mein aktuelles Dashboard findest du im Anhang
Gruß Heinz
Klar geht das. Im Dashboard ganz unten.
- Energiestatistik aktuelles Monat
- Energiestatistik Vormonat
Unter "Eigenverbrauch"
Die Daten lassen sich unter dem Punkt " Inspect" auch als CSV exportieren.
Mein aktuelles Dashboard findest du im Anhang
Gruß Heinz
Wer ist online?
Mitglieder in diesem Forum: 0 Mitglieder und 13 Gäste