Panasonic Aquarea Wärmepumpe auslesen und steuern
Moderator: Ulrich
Re: Panasonic Aquarea Wärmepumpe auslesen und steuern
Hi,
ja habe jetzt einen S0 Zähler am HeishaMon angesteckt.
Läuft ohne Probleme, in meinem Fall ein 3-phasiger Finder der die Summenleistung aller 3 Phasen überträgt mit 1000Imp/KWh.
Der Codeschnippsel liest diesen einen S0 aus und gibt ihn über HeishaMon als Teil der "WP" Kanäle aus.
ja habe jetzt einen S0 Zähler am HeishaMon angesteckt.
Läuft ohne Probleme, in meinem Fall ein 3-phasiger Finder der die Summenleistung aller 3 Phasen überträgt mit 1000Imp/KWh.
Der Codeschnippsel liest diesen einen S0 aus und gibt ihn über HeishaMon als Teil der "WP" Kanäle aus.
Re: Panasonic Aquarea Wärmepumpe auslesen und steuern
servus,
habe jetzt auch einen shelly 3em und sehe den verbrauch der wärmepumpe - super sache
frage, ich ändere die single regler auf multi regler laut anleitung
dort wird gesagt neue datenbank anlegen für den 2ten regler - shelly 3em. ist das in dem fall notwendig? bzw. die WP daten stehen jetzt ja beim fronius wechselrichter
oder kann ich in dem fall alles in der gleichen datenbank lassen?
habe jetzt auch einen shelly 3em und sehe den verbrauch der wärmepumpe - super sache
frage, ich ändere die single regler auf multi regler laut anleitung
dort wird gesagt neue datenbank anlegen für den 2ten regler - shelly 3em. ist das in dem fall notwendig? bzw. die WP daten stehen jetzt ja beim fronius wechselrichter
oder kann ich in dem fall alles in der gleichen datenbank lassen?
-
Bogeyof
- Beiträge: 1083
- Registriert: Mi 13. Mai 2020, 10:04
- Hat sich bedankt: 27 Mal
- Danksagung erhalten: 150 Mal
Re: Panasonic Aquarea Wärmepumpe auslesen und steuern
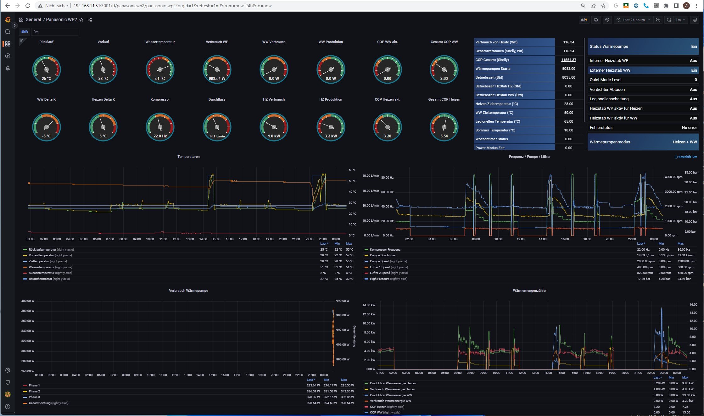
Für den Shelly braucht es schon eine eigene Datenbank, das Auslesen des Reglers schreibt sonst in die gleichen Measurements wie z.B. AC oder Summen usw. wie auch der 1. Regler (dein Fronius) mit evtl. gleichen Feldnamen.
Das Auslesen für Heishamon könnte im Prinzip aber trotzdem in der _math.php für den Fronius bleiben und damit weiterhin dort im Measurement WP auftauchen.
Solltest du aber irgendwann auch Berechnungen in der _math.php mit Werten vom Shelly und den Werten aus Heishamon machen wollen, wäre auch das Auslesen in einer shelly_math.php besser aufgehoben...
Das Auslesen für Heishamon könnte im Prinzip aber trotzdem in der _math.php für den Fronius bleiben und damit weiterhin dort im Measurement WP auftauchen.
Solltest du aber irgendwann auch Berechnungen in der _math.php mit Werten vom Shelly und den Werten aus Heishamon machen wollen, wäre auch das Auslesen in einer shelly_math.php besser aufgehoben...
Re: Panasonic Aquarea Wärmepumpe auslesen und steuern
Danke für die Antwort.
wenn ich heishamon auslesen von db1 auf db2 umziehen also zum shelly_math
verliere ich dann die historischen daten? bzw. wie kann ich die rüberschieben?
wenn ich heishamon auslesen von db1 auf db2 umziehen also zum shelly_math
verliere ich dann die historischen daten? bzw. wie kann ich die rüberschieben?
-
Bogeyof
- Beiträge: 1083
- Registriert: Mi 13. Mai 2020, 10:04
- Hat sich bedankt: 27 Mal
- Danksagung erhalten: 150 Mal
Re: Panasonic Aquarea Wärmepumpe auslesen und steuern
In der Tat ist dies ein kleines Problem. Ein einfaches Copy oder Move gibt es leider nicht. Aber das folgende Vorgehen sollte funktionieren:
Erstelle ein Backup der bestehenden Datenbank in ein vorher angelegtes Backup-Verzeichnis (z.B /solaranzeige/Backup):
Mache einen Restore der Daten in die neue Datenbank (z.B. SHELLY):
Lösche alle Measurements in der neuen Datenbank außer WP heraus (diese werden für den neuen Regler dann beim ersten Schreiben automatisch angelegt):
Damit hast Du die Daten von WP in der neuen Datenbank. Wenn alles funktioniert und Du Dein Dashboard auf die andere Datenbank umgestellt hast kannst Du aus der 1. Datenbank (solaranzeige?) dann ebenfalls das Measurement WP löschen.
Viel Erfolg!
Erstelle ein Backup der bestehenden Datenbank in ein vorher angelegtes Backup-Verzeichnis (z.B /solaranzeige/Backup):
Code: Alles auswählen
influxd backup -portable -db solaranzeige /solaranzeige/BackupCode: Alles auswählen
influxd restore -portable -db solaranzeige -newdb SHELLY /solaranzeige/BackupCode: Alles auswählen
influx
use SHELLY
show measurements
drop measurement AC
drop measurement PV
drop measurement Summen
drop measurement Statistik
drop measurement Service
usw..Viel Erfolg!
Re: Panasonic Aquarea Wärmepumpe auslesen und steuern
guten morgen,
hat alles funktioniert! besten dank
ich bin begeistert
hat alles funktioniert! besten dank
ich bin begeistert
-
Bogeyof
- Beiträge: 1083
- Registriert: Mi 13. Mai 2020, 10:04
- Hat sich bedankt: 27 Mal
- Danksagung erhalten: 150 Mal
Re: Panasonic Aquarea Wärmepumpe auslesen und steuern
Top!
Beim COP Shelly musst Du noch nachsteuern, der rechnet wohl die bisherige Erzeugung zu der gemessenen Leistung, aber den Shelly gibt's natürlich erst ein paar Minuten. Hier einmalig in die Datenbank den bisherigen (geschätzten) Verbrauch addieren (oder einfach im Dashboard im Select als zusätzliche Konstante Addieren).
Außerdem vermute ich, Du hast keinen externen Heizstab, der aktuell eingeschaltet ist (der Wert kommt bei mir aus einer anderen Datenbank). Die Anzeige musst Du wohl löschen oder mit einem anderen Inhalt verwenden...
Beim COP Shelly musst Du noch nachsteuern, der rechnet wohl die bisherige Erzeugung zu der gemessenen Leistung, aber den Shelly gibt's natürlich erst ein paar Minuten. Hier einmalig in die Datenbank den bisherigen (geschätzten) Verbrauch addieren (oder einfach im Dashboard im Select als zusätzliche Konstante Addieren).
Außerdem vermute ich, Du hast keinen externen Heizstab, der aktuell eingeschaltet ist (der Wert kommt bei mir aus einer anderen Datenbank). Die Anzeige musst Du wohl löschen oder mit einem anderen Inhalt verwenden...
-
RainerL
- Beiträge: 20
- Registriert: Fr 30. Jul 2021, 10:25
- Wohnort: Berlin
- Hat sich bedankt: 4 Mal
- Danksagung erhalten: 1 Mal
Re: Panasonic Aquarea Wärmepumpe auslesen und steuern
Ich benötige hier mal Hilfe bitte. Ich habe meine Solaranzeige auf Multiregler umgestellt und Shelly 3EM mit Regler ID 31 als 2. Gerät angelegt.
Datenbank SHELLY angelegt + Standard Dashboard mit DB SHELLY, alles bestens.
Dann habe ich eine shelly_math.php mit der Vorlage von Bogeyof angelegt, mit IP des eigenen Heishamons.
Aber es werden keine measurements WP in der SHELLY Infux erzeugt.
Wie / wo muss ich die shelly_math.php einbinden ? Habe mit *math* noch keine Erfahrung.
Danke für Eure Hilfe.
Datenbank SHELLY angelegt + Standard Dashboard mit DB SHELLY, alles bestens.
Dann habe ich eine shelly_math.php mit der Vorlage von Bogeyof angelegt, mit IP des eigenen Heishamons.
Aber es werden keine measurements WP in der SHELLY Infux erzeugt.
Wie / wo muss ich die shelly_math.php einbinden ? Habe mit *math* noch keine Erfahrung.
Danke für Eure Hilfe.
Re: Panasonic Aquarea Wärmepumpe auslesen und steuern
Unter /var/www/htmlRainerL hat geschrieben: ↑Sa 10. Dez 2022, 08:54Ich benötige hier mal Hilfe bitte. Ich habe meine Solaranzeige auf Multiregler umgestellt und Shelly 3EM mit Regler ID 31 als 2. Gerät angelegt.
Datenbank SHELLY angelegt + Standard Dashboard mit DB SHELLY, alles bestens.
Dann habe ich eine shelly_math.php mit der Vorlage von Bogeyof angelegt, mit IP des eigenen Heishamons.
Aber es werden keine measurements WP in der SHELLY Infux erzeugt.
Wie / wo muss ich die shelly_math.php einbinden ? Habe mit *math* noch keine Erfahrung.
Danke für Eure Hilfe.
Wo alle config Dateien liegen
Schau im log was sich tut und ob ein Fehler zu sehen ist
-
Bogeyof
- Beiträge: 1083
- Registriert: Mi 13. Mai 2020, 10:04
- Hat sich bedankt: 27 Mal
- Danksagung erhalten: 150 Mal
Re: Panasonic Aquarea Wärmepumpe auslesen und steuern
@RainerL, wenn Du meine shelly_math.php komplett verwendet hast, dann kann es nicht funktionieren, weil da Erweiterungen von mir vorausgesetzt werden. Es gibt einen Code Schnipsel dieser wäre ausreichend. Wenn Du nicht weiterkommst, dann poste mal Deine _math.php. Ich schaue mir die gerne mal an...
Wer ist online?
Mitglieder in diesem Forum: 0 Mitglieder und 0 Gäste