
- 16S bis 680W, mit unvorteilhaftem Pumpenbetrieb
Hallo Unbekannter - SpZ,
schau doch mal hier in der richtigen Kategorie vorbei, kurz um, ja geht:
viewforum.php?f=42
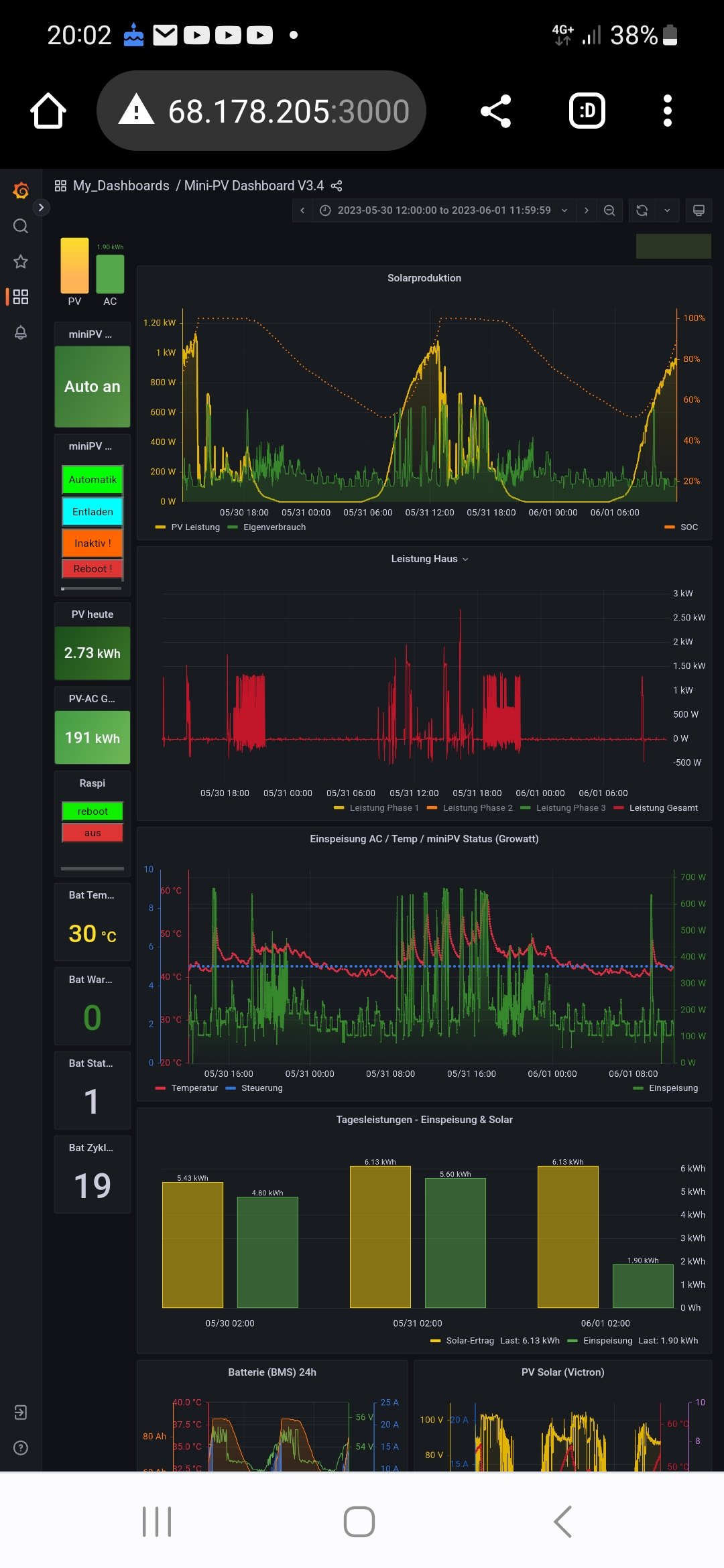
Die Leistung kann man aus Akku-Spannung x max 13A Growatt abzüglich Verluste grob errechnen:
Mit 16S LFP hat der Growatt ca. 700W
und bei einem 18S LFP sind etwa 800W möglich.
20S schafft der Victron Smartsolar von der zu hohen Spanmung nicht mehr vollzuladen...
Läuft in den Piloten soweit gut, wie öfters bereits geschrieben, muss es demnächst mal in den Standard Code überführt werden, Problem ist, dass es natürlich immer wieder Solaranzeige Updates gibt und das mal in einen Zeitpunkt mit allen Anpassungen als Steuerung hinzugefügt werden muss.
Anbei poste ich mal 2 Grafana einer 16S und 18S Version.
Die Regelung muss über Solaranzeige erfolgen, um alles Werte zu.erfassen, berechnen und auf Nulleinspeisung zu regeln.
Durch den Solaranzeige Takt, kann man derzeot im 30sek Takt den Growatt ansteiern, der dann immer den vorgegebenen Wert mit 100W pro 30Sek Takt anfährt.
In der Praxis für Grundlast und kleine Schwankungen Top, für taktente Grossverbraucher wie Herd, Pumpen etc. etwas zu langsam und man schaft nur ein Teil der Ausgleichslast.
Im halben Jahr waren das bei mir aber "nur" 25kwh an zuviel eingespeister Energie, dass ist das einzige Manko, gegenüber den vielen Vorteilen, die das Setup bietet.
Mit HOme Assist hat ein Freund einen "Instant" Steuerung mit dem Growatt hinbekommen, wo der Netzanschluss binnen weniger sekunden ausgeglichen wird, dass wäre noch eine nächste Stufe/Version in der weiteren Solaranzeige Steuerung.
Viele Grüße
Martin