Was muss ich bei einem Kostal Wechselrichter eingeben?

Allgemeine Informationen zum Nachbau und zum Forum.
PV-Monitorung / PV Überwachung

Moderator: Ulrich

SigiMOE
Beiträge: 9
Registriert: Do 27. Feb 2020, 13:38

Was muss ich bei einem Kostal Wechselrichter eingeben?

Beitrag von SigiMOE »

Hallo Zusammen,

ich bin ganz neu hier mit einer Anlage, welche gerade erstellt wurde und testweise im Betrieb ist.

Meine Anlage

- 32 Halbzellenmodule aufgeteilt in 2 Strings.
- Ostseite: 18 Modulen 310Wp
- Westseite 14 Module mit 310Wp
-KOSTAL PLENTICORE plus 8.5 Hybrid-Wechselrichter

Das Image habe ich soweit am Laufen (ist ein Pi2 mit IP Adresse 192.168.178.28 ) , allerdings weiß ich nicht, wo ich die IP Adresse vom Wechselrichter
( 192.168.178.107 )eingeben muss....

Also in die Config Datei ?!

Ein KSEM ( 192.168.178.107 ) ist auch am Start, keine Ahnung ob diese Info auch wichtig ist ?!



Ein iObroker habe ich auf einem anderen Pi installiert und die Solanzeige soll irgendwann in VIS eingebunden werden... So der Plan


Könnte mir jemand eine Hilfestellung geben ? Bin leider it der Technik nicht so vertraut aber Lernwillig...

Grüße aus BA-Wü

Sigi

Benutzeravatar
Ulrich
Administrator
Beiträge: 6596
Registriert: Sa 7. Nov 2015, 10:33
Wohnort: Essen
Hat sich bedankt: 163 Mal
Danksagung erhalten: 917 Mal

Re: Was muss ich bei einem Kostal Wechselrichter eingeben?

Beitrag von Ulrich »

Hallo Sigi,

schau einmal in die /var/www/html/user.config.php

und suche nach diesem Eintrag:

Code: Alles auswählen

//  Bei Geräten, die eine LAN Schnittstelle haben, oder ein
//  Serial Device Server, wie z.B. der HF2211 oder der Elfin-EW11,
//  dazwischen geschaltet ist, bitte hier IP und Port eintragen und
//  falls erforderlich die Device ID. (Geräteadresse = WR_Adresse)
//  -------------------------------------------------------------------
//  Bitte die Daten aus dem Gerät übernehmen
//
$WR_IP = "000.000.000.000";
$WR_Port = "12345";
$WR_Adresse = "1";
//
/*****************************************************************************/
Alle 3 Angaben musst Du machen!

Das könnte dich auch noch interessieren:
viewtopic.php?f=9&t=295
-----------------------------------------------------
Ulrich . . . . . . . . [ Admin ]

SigiMOE
Beiträge: 9
Registriert: Do 27. Feb 2020, 13:38

Re: Was muss ich bei einem Kostal Wechselrichter eingeben?

Beitrag von SigiMOE »

OK vielen Dank, habe die Werte geändert bzw. eingetragen .

Den Satz habe ich leider nicht verstanden ?!
MODBUS muss bei beiden Geräten freigeschaltet werden.
Ich habe es nur am Wechselrichter freigeschalten ?! Welches ist das 2. Gerät ?

Benutzeravatar
Ulrich
Administrator
Beiträge: 6596
Registriert: Sa 7. Nov 2015, 10:33
Wohnort: Essen
Hat sich bedankt: 163 Mal
Danksagung erhalten: 917 Mal

Re: Was muss ich bei einem Kostal Wechselrichter eingeben?

Beitrag von Ulrich »

In dem Beitrag ging es um einen Plenticore und einem Pico IQ
-----------------------------------------------------
Ulrich . . . . . . . . [ Admin ]

SigiMOE
Beiträge: 9
Registriert: Do 27. Feb 2020, 13:38

Re: Was muss ich bei einem Kostal Wechselrichter eingeben?

Beitrag von SigiMOE »

Ah ok, passt ich bleibe an dem Thema dran... Vielen Dank für die tolle Software

Noch eine Frage, we bekomme ich die Anzeige in VIS abgebildet ?

IFRAME Widget geht irgendwie nicht ...?

Als URL habe ich : http://192.168.178.28:3000/d/99Kostal1/ ... efresh=10s
eingegeben ? War dies falsch ?

SigiMOE
Beiträge: 9
Registriert: Do 27. Feb 2020, 13:38

Re: Was muss ich bei einem Kostal Wechselrichter eingeben?

Beitrag von SigiMOE »

Hallo !

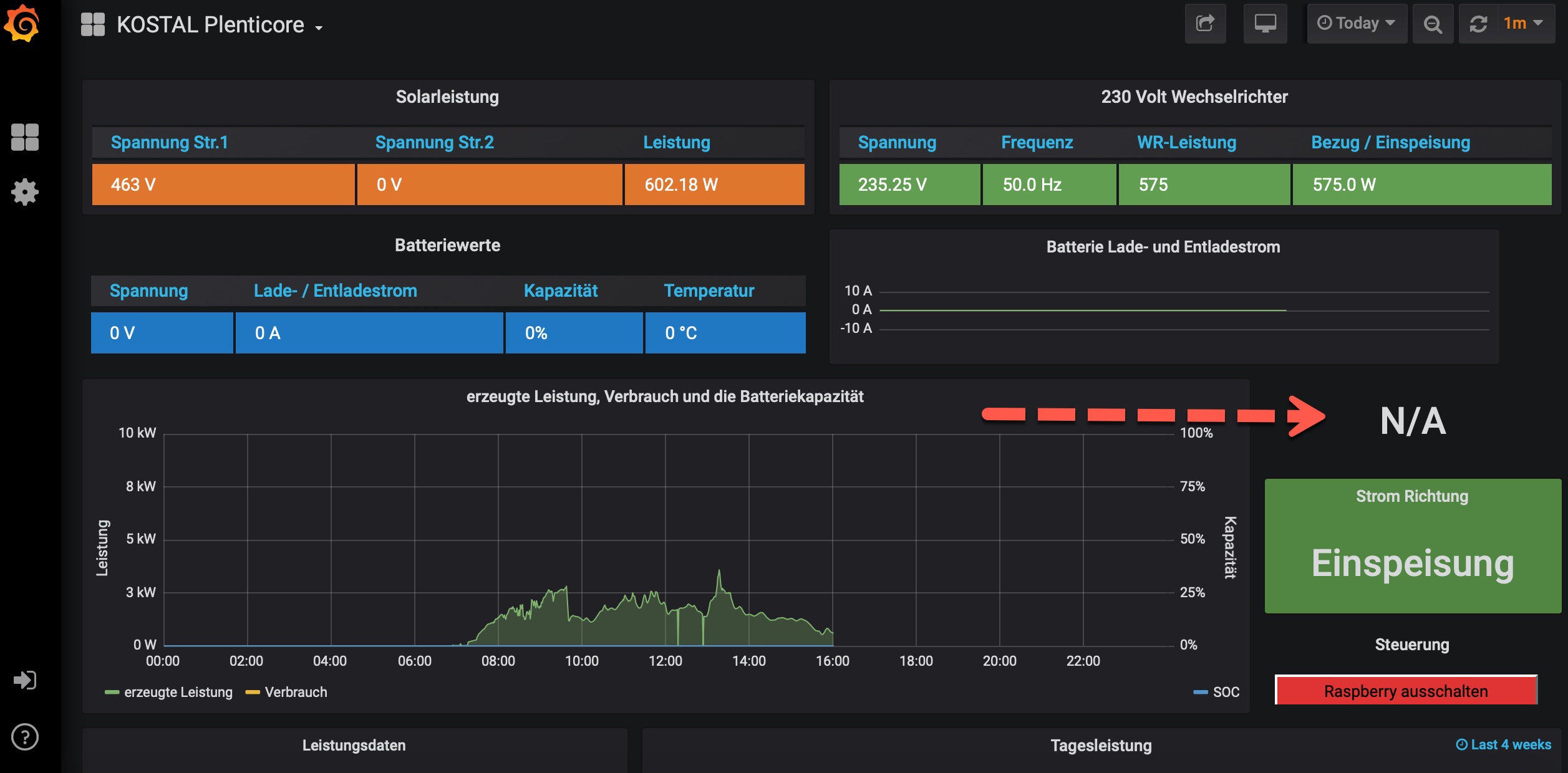
Ich habe noch eine Frage :

bei mir steht hier N/A, müsste aber ja eigentlich das Datum stehen oder ?

Wo kann ich da was einstellen ? Müsste vermutlich ja auch in der Config Datei sein , oder ?

Zumindest in der DemoVIEW ist es so... ?
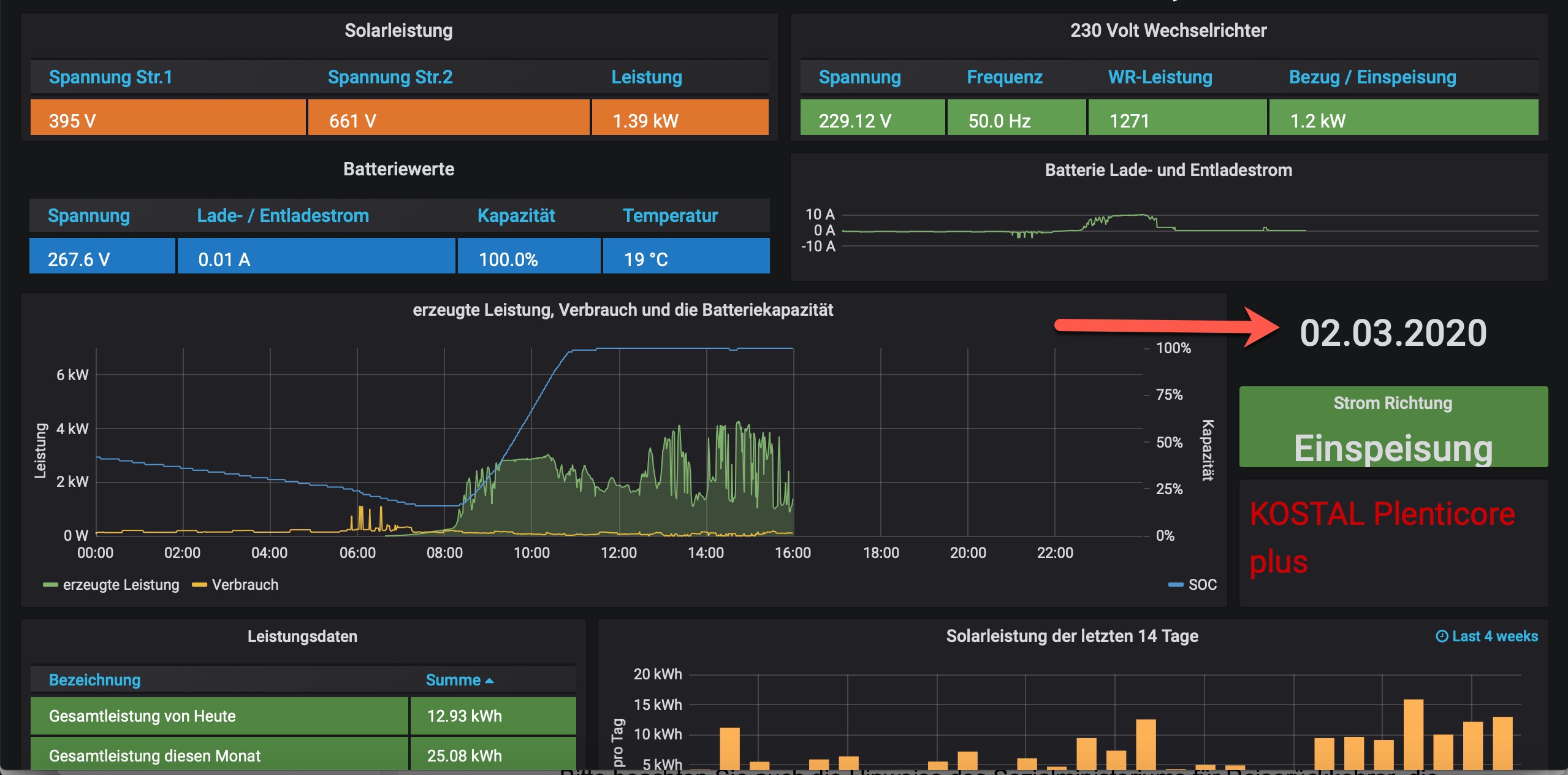
https://solaranzeige.de:8080/d/99Kostal ... 1m&kiosk=1
Demo.jpg
Bei mir sieht es so aus :
dem1.jpg

Benutzeravatar
Ulrich
Administrator
Beiträge: 6596
Registriert: Sa 7. Nov 2015, 10:33
Wohnort: Essen
Hat sich bedankt: 163 Mal
Danksagung erhalten: 917 Mal

Re: Was muss ich bei einem Kostal Wechselrichter eingeben?

Beitrag von Ulrich »

Ja, dort sollte das Datum stehen. Das Datum wird jedoch nur immer zur vollen Stunde übertragen. Bitte warte bis zur vollen Stunde + 1 Minute, dann sollte das Datum dort zu sehen sein. Falls nicht, melde dich bitte per eMail: support@solaranzeige.de
-----------------------------------------------------
Ulrich . . . . . . . . [ Admin ]

janralf
Beiträge: 9
Registriert: Di 27. Apr 2021, 15:22

Re: Was muss ich bei einem Kostal Wechselrichter eingeben?

Beitrag von janralf »

Hallo in die Runde
ich stehe gerade etwas dumm da mit Fragezeichen auf der Stirn wollte auch meinen Kostal plenticore hier visualisieren und der Raspi läuft auch allerdings bin ich mir nicht sicher was nun genau an Daten Eingetragen werden muss im Setup habe ein KSEM alle hängt im LAN der Raspi ist per Wlan im netzwerk
welche IP Adresse nehme ich die vom WR oder vom Meter
wo her bekomme ich die WR Port und WR Adresse?

danke

Bogeyof
Beiträge: 1083
Registriert: Mi 13. Mai 2020, 10:04
Hat sich bedankt: 26 Mal
Danksagung erhalten: 150 Mal

Re: Was muss ich bei einem Kostal Wechselrichter eingeben?

Beitrag von Bogeyof »

IP des WR, Port 1502, Adresse 71
In Kostal muss ModBus TCP aktiviert sein...

janralf
Beiträge: 9
Registriert: Di 27. Apr 2021, 15:22

Re: Was muss ich bei einem Kostal Wechselrichter eingeben?

Beitrag von janralf »

als Laderegler aber trotzdem das KSEM wählen?
wo genau muss modbus TCP eingeschlatet werden.

Zurück zu „Allgemeines“

Wer ist online?

Mitglieder in diesem Forum: 0 Mitglieder und 0 Gäste