HF Elfin-EW11 - RS485 to WIFI
Moderator: Ulrich
Forumsregeln
Bitte nur Hardware posten, die man selber auch ausprobiert bzw. in Verwendung hat.
Bitte nur Hardware posten, die man selber auch ausprobiert bzw. in Verwendung hat.
- Ulrich
- Administrator
- Beiträge: 6597
- Registriert: Sa 7. Nov 2015, 10:33
- Wohnort: Essen
- Hat sich bedankt: 163 Mal
- Danksagung erhalten: 917 Mal
Re: HF Elfin-EW11 - RS485 to WIFI
Ich schaue mir das einmal an und melde mich wieder.
-----------------------------------------------------
Ulrich . . . . . . . . [ Admin ]
Ulrich . . . . . . . . [ Admin ]
Re: HF Elfin-EW11 - RS485 to WIFI
Ok, wäre super wenn das das Problem im Forum lösen würde.
viewtopic.php?f=21&t=1850&p=14151#p14151
viewtopic.php?f=4&t=1167&p=6337#p6337
Grüße Carsten
viewtopic.php?f=21&t=1850&p=14151#p14151
viewtopic.php?f=4&t=1167&p=6337#p6337
Grüße Carsten
- Ulrich
- Administrator
- Beiträge: 6597
- Registriert: Sa 7. Nov 2015, 10:33
- Wohnort: Essen
- Hat sich bedankt: 163 Mal
- Danksagung erhalten: 917 Mal
Re: HF Elfin-EW11 - RS485 to WIFI
Ich habe eine kleine Änderung gefunden. Bitte noch einmal ein Update machen und prüfen, ob es jetzt funktioniert.
-----------------------------------------------------
Ulrich . . . . . . . . [ Admin ]
Ulrich . . . . . . . . [ Admin ]
Re: HF Elfin-EW11 - RS485 to WIFI
Hallo Ulrich, ich dreh durch.
Ich habe heute die Wechselrichter.php so geändert das die Einträge der ganz alten Wechselrichter PHP mit drin waren. (ich bin kein Programmierer)
Danach hat das Auslesen ebenfalls funktioniert.
Danach habe ich die originale aec_wechselrichter.php zum Test nochmal ins www verzeichnis kopiert und das Auslesen funktioniert auch?!?
Nach mehreren Neustarts und auch ein paar Minuten stromlos schalten des RPI funktioniert das auslesen immer noch.
Das Auslesen hat aber definitiv 2 Tage lang nicht funktioniert als die Solaranzeige im Originalzustand war und nur alle nötigen
Änderungen für den Wechselrichter eingetragen waren. (IP Adresse seriennummer usw.)
Ich habe auch das Image komplett neu aufgespielt, die Daten eingetragen und wider nichts auslesen können.
Erst nachdem ich einmal die ganz alte aec_wechselrichter.PHP ins www Verzeichnis kopiert habe ging das auslesen.
Warum jetzt auch die ganz aktuelle Datei aec_wechselrichter.PHP funktioniert ist mir völlig schleierhaft.
Ich werde jetzt das Update ausführen und schauen ob das Auslesen dann noch funktioniert.
Sollte es wieder funktionieren spiele ich nochmal das aktuelle Solaranzeige Image ein und kopiere meine Userconfig dateien rein.
Sollte es dann nicht mehr gehen probiere ich nochmal sudo Update Und schaue ob das Problem damit behoben ist.
Ich gehe von einem zeitproblem beim auslesen aus, derzeit ist das aber schwer nachzuvollziehen weil das Wetter so schlecht ist das die Wechselrichter kaum über längere Zeit stabil bleiben.
Ich habe heute die Wechselrichter.php so geändert das die Einträge der ganz alten Wechselrichter PHP mit drin waren. (ich bin kein Programmierer)
Danach hat das Auslesen ebenfalls funktioniert.
Danach habe ich die originale aec_wechselrichter.php zum Test nochmal ins www verzeichnis kopiert und das Auslesen funktioniert auch?!?
Nach mehreren Neustarts und auch ein paar Minuten stromlos schalten des RPI funktioniert das auslesen immer noch.
Das Auslesen hat aber definitiv 2 Tage lang nicht funktioniert als die Solaranzeige im Originalzustand war und nur alle nötigen
Änderungen für den Wechselrichter eingetragen waren. (IP Adresse seriennummer usw.)
Ich habe auch das Image komplett neu aufgespielt, die Daten eingetragen und wider nichts auslesen können.
Erst nachdem ich einmal die ganz alte aec_wechselrichter.PHP ins www Verzeichnis kopiert habe ging das auslesen.
Warum jetzt auch die ganz aktuelle Datei aec_wechselrichter.PHP funktioniert ist mir völlig schleierhaft.
Ich werde jetzt das Update ausführen und schauen ob das Auslesen dann noch funktioniert.
Sollte es wieder funktionieren spiele ich nochmal das aktuelle Solaranzeige Image ein und kopiere meine Userconfig dateien rein.
Sollte es dann nicht mehr gehen probiere ich nochmal sudo Update Und schaue ob das Problem damit behoben ist.
Ich gehe von einem zeitproblem beim auslesen aus, derzeit ist das aber schwer nachzuvollziehen weil das Wetter so schlecht ist das die Wechselrichter kaum über längere Zeit stabil bleiben.
- Ulrich
- Administrator
- Beiträge: 6597
- Registriert: Sa 7. Nov 2015, 10:33
- Wohnort: Essen
- Hat sich bedankt: 163 Mal
- Danksagung erhalten: 917 Mal
Re: HF Elfin-EW11 - RS485 to WIFI
Hallo Solar1228,
das aktuelle Image + das aktuelle Update sollte zusammen funktionieren. Ich habe das Problem gefunden und beseitigt.
das aktuelle Image + das aktuelle Update sollte zusammen funktionieren. Ich habe das Problem gefunden und beseitigt.
-----------------------------------------------------
Ulrich . . . . . . . . [ Admin ]
Ulrich . . . . . . . . [ Admin ]
Re: HF Elfin-EW11 - RS485 to WIFI
EDIT:
Hallo Ulrich, ich werde das Update demnächst einspielen. (habe noch die Solaranzeige 4.7.2 gehabt, da liegt sicher der Hund begraben)
Es gibt sowieso ein Problem mit der alten Version.
Grundsätzlich wird immer nur ein Regler ausgelesen, der zweite nie. (trotz 1.userconfig.php usw.....)
Ich habe jetzt mal im laufenden Betrieb die Wechselrichteradresse und Seriennummer in der Userconfig.php geändert und siehe da , im Telnetfenster
taucht plötzlich die Geräteadresse vom zweiten WR auf.
Zuerst sind nur die " *32x " Adressen zu sehen und bei ca. der Hälfte der Daten sieht man plötzlich die " *11x " Geräteadresse.
Das ist der Zeitpunkt wo ich umgestellt habe.
Leider ist die Sonne jetzt so schlecht das ich wohl erst morgen wieder testen kann, das Image spiele ich jetzt gleich ein.
32F 03898 007 00001 025 00001 025 00002 025 00003 025 00008 025 00071 Ô
*329 PV350W
*329 PV350W
*320 0 20.0 0.00 0 235.2 0.00 0 50 1
*320 0 19.8 0.00 0 234.3 0.00 0 50 1
*32F 03951 007 00001 025 00001 025 00002 025 00003 025 00008 025 00071 Ï
*329 PV350W
*329 PV350W
*320 0 19.6 0.00 0 235.2 0.00 0 50 1
*320 0 19.9 0.00 0 235.2 0.00 0 50 1
*32F 04003 007 00001 025 00001 025 00002 025 00003 025 00008 025 00071 ═
*329 PV350W
*329 PV350W
*320 0 29.0 0.00 0 235.2 0.00 0 50 1
*320 0 29.2 0.00 0 235.2 0.00 0 50 1
*32F 04055 007 00001 025 00001 025 00002 025 00003 025 00008 025 00071 È
*329 PV350W
*329 PV350W
*320 0 32.6 0.00 0 235.2 0.00 0 50 1
*320 0 32.6 0.00 0 235.2 0.00 0 50 1
*32F 04109 007 00001 025 00001 025 00002 025 00003 025 00008 025 00071 È
*329 PV350W
*329 PV350W
*320 0 31.6 0.00 0 235.2 0.00 0 50 1
*320 0 31.5 0.00 0 233.3 0.00 0 50 1
*32F 04162 007 00001 025 00001 025 00002 025 00003 025 00008 025 00071 Ë
*329 PV350W
*119 PV350W
*320 0 30.7 0.00 0 235.2 0.00 0 50 1
*110 0 31.9 0.00 0 236.8 0.00 0 50 4
*119 PV350W
*329 PV350W
*110 0 28.6 0.00 0 237.7 0.00 0 fd####F
*329 PV350W
*119 PV350W
*320 0 30.2 0.00 0 235.2 0.00 0 50 1
*329 PV350W
*119 PV350W
*320 0 30.4 0.00 0 236.1 0.00 0 50 1
*110 0 31.4 0.00 0 237.7 0.00 0 50 4
*119 PV350W
*329 PV350W
*110 0 31.4 0.00 0 237.7 0.00 0 50
*329 PV350W
*119 PV350W
*320 0 20.1 0.00 0 234.3 0.00 0 50 1
*329 PV350W
*329 PV350W
*320 0 25.9 0.00 0 235.2 0.00 50 1
Hallo Ulrich, ich werde das Update demnächst einspielen. (habe noch die Solaranzeige 4.7.2 gehabt, da liegt sicher der Hund begraben)
Es gibt sowieso ein Problem mit der alten Version.
Grundsätzlich wird immer nur ein Regler ausgelesen, der zweite nie. (trotz 1.userconfig.php usw.....)
Ich habe jetzt mal im laufenden Betrieb die Wechselrichteradresse und Seriennummer in der Userconfig.php geändert und siehe da , im Telnetfenster
taucht plötzlich die Geräteadresse vom zweiten WR auf.
Zuerst sind nur die " *32x " Adressen zu sehen und bei ca. der Hälfte der Daten sieht man plötzlich die " *11x " Geräteadresse.
Das ist der Zeitpunkt wo ich umgestellt habe.
Leider ist die Sonne jetzt so schlecht das ich wohl erst morgen wieder testen kann, das Image spiele ich jetzt gleich ein.
32F 03898 007 00001 025 00001 025 00002 025 00003 025 00008 025 00071 Ô
*329 PV350W
*329 PV350W
*320 0 20.0 0.00 0 235.2 0.00 0 50 1
*320 0 19.8 0.00 0 234.3 0.00 0 50 1
*32F 03951 007 00001 025 00001 025 00002 025 00003 025 00008 025 00071 Ï
*329 PV350W
*329 PV350W
*320 0 19.6 0.00 0 235.2 0.00 0 50 1
*320 0 19.9 0.00 0 235.2 0.00 0 50 1
*32F 04003 007 00001 025 00001 025 00002 025 00003 025 00008 025 00071 ═
*329 PV350W
*329 PV350W
*320 0 29.0 0.00 0 235.2 0.00 0 50 1
*320 0 29.2 0.00 0 235.2 0.00 0 50 1
*32F 04055 007 00001 025 00001 025 00002 025 00003 025 00008 025 00071 È
*329 PV350W
*329 PV350W
*320 0 32.6 0.00 0 235.2 0.00 0 50 1
*320 0 32.6 0.00 0 235.2 0.00 0 50 1
*32F 04109 007 00001 025 00001 025 00002 025 00003 025 00008 025 00071 È
*329 PV350W
*329 PV350W
*320 0 31.6 0.00 0 235.2 0.00 0 50 1
*320 0 31.5 0.00 0 233.3 0.00 0 50 1
*32F 04162 007 00001 025 00001 025 00002 025 00003 025 00008 025 00071 Ë
*329 PV350W
*119 PV350W
*320 0 30.7 0.00 0 235.2 0.00 0 50 1
*110 0 31.9 0.00 0 236.8 0.00 0 50 4
*119 PV350W
*329 PV350W
*110 0 28.6 0.00 0 237.7 0.00 0 fd####F
*329 PV350W
*119 PV350W
*320 0 30.2 0.00 0 235.2 0.00 0 50 1
*329 PV350W
*119 PV350W
*320 0 30.4 0.00 0 236.1 0.00 0 50 1
*110 0 31.4 0.00 0 237.7 0.00 0 50 4
*119 PV350W
*329 PV350W
*110 0 31.4 0.00 0 237.7 0.00 0 50
*329 PV350W
*119 PV350W
*320 0 20.1 0.00 0 234.3 0.00 0 50 1
*329 PV350W
*329 PV350W
*320 0 25.9 0.00 0 235.2 0.00 50 1
- Ulrich
- Administrator
- Beiträge: 6597
- Registriert: Sa 7. Nov 2015, 10:33
- Wohnort: Essen
- Hat sich bedankt: 163 Mal
- Danksagung erhalten: 917 Mal
Re: HF Elfin-EW11 - RS485 to WIFI
Die Bankdaten stehen hier:
viewtopic.php?f=22&t=235
Wenn wieder Sonne ist und es gibt noch Probleme, melde dich bitte in meinem Ticket System:
viewtopic.php?f=22&t=1470
viewtopic.php?f=22&t=235
Wenn wieder Sonne ist und es gibt noch Probleme, melde dich bitte in meinem Ticket System:
viewtopic.php?f=22&t=1470
-----------------------------------------------------
Ulrich . . . . . . . . [ Admin ]
Ulrich . . . . . . . . [ Admin ]
Re: HF Elfin-EW11 - RS485 to WIFI
Ich kann vorab bestätigen das Daten in die Datenbank geschrieben wurden und das sich bei Grafana "Solaranzeige1" die Vorschläge "PV" ---- "Spannung" "Strom" usw. auswählen lassen. Es wurden auch noch auf Schnap Ab ein paar Spannungswerte gespeichert und angezeigt.
Die Solaranzeige.log zeit:
5.12. 14:58:01 -Multi Regler Auslesen [Start].
05.12. 14:58:01 -Verarbeitung von: '1.user.config.php' Regler: 5
05.12. 14:58:01 |------------ Start aec_wechselrichter.php -----------------
05.12. 14:58:03 -*110 0 19.8 0.00 0 235.8 0.00 0 50 10
05.12. 14:58:05 * -Daten zur lokalen InfluxDB [ solaranzeige1 ] gesendet.
05.12. 14:58:05 -Multi-Regler-Ausgang. 3
05.12. 14:58:08 -OK. Datenübertragung erfolgreich.
05.12. 14:58:08 -WattstundenGesamtHeute: 10
05.12. 14:58:08 |------------ Stop aec_wechselrichter.php -----------------
05.12. 14:58:08 -Multi Regler Auslesen [Stop].
Die Adresse "11" ist die vom zweiten Wechselrichter die Adresse "32" vom ersten Wechselrichter wurde auch geloggt.
Bis morgen Abend lasse ich die Anzeige mal durchlaufen und schaue mir die gesammelten Datenpunkte an. Es sieht aber bis jetzt sehr gut aus.
Wenn ich es endlich schaffe die Batterie und den Victron Laderegler aufzubauen wird es sicher wieder "lustig" das alles in die kleine Kiste rein zu hacken.
Momentan scheitert es noch daran ein Gehäuse für das ganze Geröll zu bauen. Standardgehäuse gehen dafür nicht, zu klein oder zu groß...
Vielen Dank erstmal für die Hilfe.
Mfg Carsten
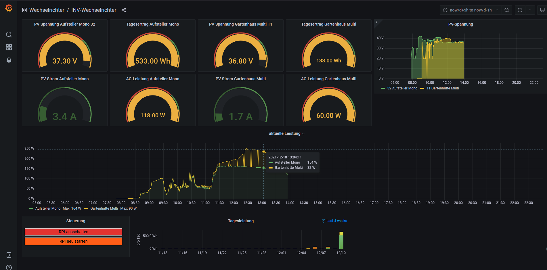
EDIT: Neues Bild zur Solaranzeige, Das Panel ist noch nicht ganz fertig, es müsste noch für den kleinen LCD Schirm angepasst werden.
Wie ich feststellen musste, muss Gerät 1 nicht in der Userconfig sondern in der 1.userconfig stehen. In der Userconfig habe ich den
Regler auf "Regler 0" umgestellt. Ein kleines Problem scheint es noch mit der Kommunikation zum "GartenhüttenWechselrichter" (gelbe linie Diagram) zu geben, der scheint zeitweise nicht erreichbar zu sein. Ich werde mal versuchen einen 120Ohm Abschluß auf die Seite vom HF2211 anzuschließen, eventuell gibt es ein Problem mit der Terminierung.
(Gartenhütte Multikristalin 2x100Wp AW=15° in Südrichtung, Aufsteller Monokristalin 2x110Wp AW=60° ebenfalls in Südrichtung)
:
Die Solaranzeige.log zeit:
5.12. 14:58:01 -Multi Regler Auslesen [Start].
05.12. 14:58:01 -Verarbeitung von: '1.user.config.php' Regler: 5
05.12. 14:58:01 |------------ Start aec_wechselrichter.php -----------------
05.12. 14:58:03 -*110 0 19.8 0.00 0 235.8 0.00 0 50 10
05.12. 14:58:05 * -Daten zur lokalen InfluxDB [ solaranzeige1 ] gesendet.
05.12. 14:58:05 -Multi-Regler-Ausgang. 3
05.12. 14:58:08 -OK. Datenübertragung erfolgreich.
05.12. 14:58:08 -WattstundenGesamtHeute: 10
05.12. 14:58:08 |------------ Stop aec_wechselrichter.php -----------------
05.12. 14:58:08 -Multi Regler Auslesen [Stop].
Die Adresse "11" ist die vom zweiten Wechselrichter die Adresse "32" vom ersten Wechselrichter wurde auch geloggt.
Bis morgen Abend lasse ich die Anzeige mal durchlaufen und schaue mir die gesammelten Datenpunkte an. Es sieht aber bis jetzt sehr gut aus.
Wenn ich es endlich schaffe die Batterie und den Victron Laderegler aufzubauen wird es sicher wieder "lustig" das alles in die kleine Kiste rein zu hacken.
Momentan scheitert es noch daran ein Gehäuse für das ganze Geröll zu bauen. Standardgehäuse gehen dafür nicht, zu klein oder zu groß...
Vielen Dank erstmal für die Hilfe.
Mfg Carsten
EDIT: Neues Bild zur Solaranzeige, Das Panel ist noch nicht ganz fertig, es müsste noch für den kleinen LCD Schirm angepasst werden.
Wie ich feststellen musste, muss Gerät 1 nicht in der Userconfig sondern in der 1.userconfig stehen. In der Userconfig habe ich den
Regler auf "Regler 0" umgestellt. Ein kleines Problem scheint es noch mit der Kommunikation zum "GartenhüttenWechselrichter" (gelbe linie Diagram) zu geben, der scheint zeitweise nicht erreichbar zu sein. Ich werde mal versuchen einen 120Ohm Abschluß auf die Seite vom HF2211 anzuschließen, eventuell gibt es ein Problem mit der Terminierung.
(Gartenhütte Multikristalin 2x100Wp AW=15° in Südrichtung, Aufsteller Monokristalin 2x110Wp AW=60° ebenfalls in Südrichtung)
:
-
MarioSander2811
- Beiträge: 1
- Registriert: Do 3. Feb 2022, 20:46
Re: HF Elfin-EW11 - RS485 to WIFI
Hey Udo. Ich habe auch den Elfin ew 11. Bekomme ihn aber nicht in mein Netzwerk. Was hast du alles geändert bzw angepasst? Danke schon malwyky hat geschrieben: ↑Mi 17. Nov 2021, 09:47Dank für die Rückantworten, der EW11 läuft mittlerweile ohne Probleme. Ich habe einen SDM630Modbus V2 MID im Einsatz welcher auch von der solaranzeige unterstützt wird = $Regler = "34" = SDM630 Energy Meter.
Die Einstellungen für den EW11 kann ich gerne posten sofern diese wer benötigt. Die Einstellungen des Adapters sind hier weniger das Problem, da es hier nicht soviele Möglichkeiten gibt, danke aber trotzdem an Enrico.
Sonnige Grüße
Udo
-
wyky
- Beiträge: 105
- Registriert: Do 12. Aug 2021, 15:48
- Wohnort: Landkreis Günzburg
- Hat sich bedankt: 21 Mal
- Danksagung erhalten: 7 Mal
Re: HF Elfin-EW11 - RS485 to WIFI
Hallo Mario,
hier mal eine Beschreibung:
1. Zuerst braucht das Teil Strom - siehe Handbuch Seite 14 + 15
2. Handbuch Seite 22 - 3.1.2 STA Wireless Network
Der EW11 arbeitet als Mitglied des Netzwerkes (STA Method/Application) und nicht als Access Point (AP Method/Application) !
3. Handuch Seite 24 - 3.1.5 Webpage Configuration
Sobald der EW11 eingeschaltet ist, baut er ein eigenes WLAN auf. Das WLAN ist normal auf dem Handy sichtbar, einfach damit verbinden.
Username: admin / Kennwort: admin.
Die Seite für die Konfiguration hat die IP-Adresse 10.10.100.254 >>> Adresse im Browser auf dem Handy eingeben.
Danach wird die Konfiguration angezeigt. Hier unter "System Settings" folgende Einstellungen vornehmen (Handbuch Figure 28 + Figure 29):
- DHCP = ON
- Host Name = beliebiger Name z.B. EW11
- Wifi-Mode = STA
- STA SSID = WLAN Funknetz (SSID)
- STA KEY = WLAN Netzwerkschlüssel
Evtl. kann das Netzwerk auch mit dem Button "Scan" gescannt werden und dann ausgewählt werden, einfach mal ausprobieren.
Nach einem Boot (stromlos) solte der EW11 im Netzwerk sichtbar sein. Einfach im Router mal schauen was für eine IP-Adresse er bekommen hat und diese dann im Browser eingeben und sich mit den Anmeldedaten admin/admin anmelden.
Achte bitte auf die Einstellungen bzgl. DHCP, hier sollte der EW11 eine IP vom Router bekommen. Das ist manchmal ein bischen komisch mit dem ON/OFF und man weis nicht was jetzt gemeint ist weil der EW11 auch IP-Adressen vergeben kann !?
Weitere Einstellungen siehe Anhang (Hardcopy). Bis der EW11 bei mir richtig funktioniert hat, hab ich vorher schon 2 Stück "abgeschossen", gut wenn man dann bei dem großen Online-Versandhaus bestellt hat und das Teil umtauschen kann
Sonnige Grüße aus der Legoland-Stadt
Udo
hier mal eine Beschreibung:
1. Zuerst braucht das Teil Strom - siehe Handbuch Seite 14 + 15
2. Handbuch Seite 22 - 3.1.2 STA Wireless Network
Der EW11 arbeitet als Mitglied des Netzwerkes (STA Method/Application) und nicht als Access Point (AP Method/Application) !
3. Handuch Seite 24 - 3.1.5 Webpage Configuration
Sobald der EW11 eingeschaltet ist, baut er ein eigenes WLAN auf. Das WLAN ist normal auf dem Handy sichtbar, einfach damit verbinden.
Username: admin / Kennwort: admin.
Die Seite für die Konfiguration hat die IP-Adresse 10.10.100.254 >>> Adresse im Browser auf dem Handy eingeben.
Danach wird die Konfiguration angezeigt. Hier unter "System Settings" folgende Einstellungen vornehmen (Handbuch Figure 28 + Figure 29):
- DHCP = ON
- Host Name = beliebiger Name z.B. EW11
- Wifi-Mode = STA
- STA SSID = WLAN Funknetz (SSID)
- STA KEY = WLAN Netzwerkschlüssel
Evtl. kann das Netzwerk auch mit dem Button "Scan" gescannt werden und dann ausgewählt werden, einfach mal ausprobieren.
Nach einem Boot (stromlos) solte der EW11 im Netzwerk sichtbar sein. Einfach im Router mal schauen was für eine IP-Adresse er bekommen hat und diese dann im Browser eingeben und sich mit den Anmeldedaten admin/admin anmelden.
Achte bitte auf die Einstellungen bzgl. DHCP, hier sollte der EW11 eine IP vom Router bekommen. Das ist manchmal ein bischen komisch mit dem ON/OFF und man weis nicht was jetzt gemeint ist weil der EW11 auch IP-Adressen vergeben kann !?
Weitere Einstellungen siehe Anhang (Hardcopy). Bis der EW11 bei mir richtig funktioniert hat, hab ich vorher schon 2 Stück "abgeschossen", gut wenn man dann bei dem großen Online-Versandhaus bestellt hat und das Teil umtauschen kann
Sonnige Grüße aus der Legoland-Stadt
Udo
- Dateianhänge
-
- Elfin-EW11 Handbuch.pdf
- (1.22 MiB) 1147-mal heruntergeladen
Victron Multiplus II & Victron MPPT 250/60 (4x) & TAICO TS5000 Batterie
3x Trina Honey TSM-DE06M.08(II) 330Wp & 12x JA Solar JAM60S20-385-MR 385Wp & 3x JA JAM54S31-395/MR
3x Trina Honey TSM-DE06M.08(II) 330Wp & 12x JA Solar JAM60S20-385-MR 385Wp & 3x JA JAM54S31-395/MR
Wer ist online?
Mitglieder in diesem Forum: 0 Mitglieder und 1 Gast