HF Elfin-EW11 - RS485 to WIFI
Moderator: Ulrich
Forumsregeln
Bitte nur Hardware posten, die man selber auch ausprobiert bzw. in Verwendung hat.
Bitte nur Hardware posten, die man selber auch ausprobiert bzw. in Verwendung hat.
-
wyky
- Beiträge: 105
- Registriert: Do 12. Aug 2021, 15:48
- Wohnort: Landkreis Günzburg
- Hat sich bedankt: 21 Mal
- Danksagung erhalten: 7 Mal
HF Elfin-EW11 - RS485 to WIFI
Gibt es bereits eine Beschreibung für die Einstellungen bei einem EW11. Im Forum finde ich nur immer wieder einzelne Abbildungen oder Beschreibungen was konfiguriert werden muss aber keine komplette Doku. Hilfreich sind natürlich auch immer Hardcopy´s. Ich möchte meinen Stromzähler SDM630Modbus V2 gerne auslesen und die Daten über den EW11 an die solaranzeige senden. Der Stromzähler wird von der solaranzeige bereits unterstützt = Regler Nr. 34.
Ebenso ist in der user.config.php bereits ein Eintrag für den EW11 vorhanden:
//Ethernet Kabelverbindung: Local Area Network (LAN)
// Alle Geräte, die über das LAN angesprochen und ausgelesen werden,
// oder ein Serial Device Server, wie z.B. der HF2211 oder der Elfin-EW11,
// dazwischen geschaltet haben, bitte hier IP und Port eintragen und
// falls erforderlich die Device ID. (Geräteadresse = WR_Adresse)
// Die Geräte Adresse wird auch manchmal bei RS485 Verbindungen benutzt.
// -------------------------------------------------------------------
// Bitte die Daten aus dem Gerät übernehmen
//
$WR_IP = "0.0.0.0"; // Keine führenden Nullen! 67.xx Ja!, 067.xx Nein! = IP-Adresse des EW11
$WR_Port = "80"; = Port über den der EW11 kommuniziert
$WR_Adresse = "1"; = Geräte-Adresse des Stromzählers
Wäre also super, wenn jemand schon so eine Konfiguration am Laufen hat und ein paar Hardcopy´s von den Einstellungen (Serial Port Settings, Communication Settings) vom EW11 einstellen kann.
Sonnige Grüße
Udo
Ebenso ist in der user.config.php bereits ein Eintrag für den EW11 vorhanden:
//Ethernet Kabelverbindung: Local Area Network (LAN)
// Alle Geräte, die über das LAN angesprochen und ausgelesen werden,
// oder ein Serial Device Server, wie z.B. der HF2211 oder der Elfin-EW11,
// dazwischen geschaltet haben, bitte hier IP und Port eintragen und
// falls erforderlich die Device ID. (Geräteadresse = WR_Adresse)
// Die Geräte Adresse wird auch manchmal bei RS485 Verbindungen benutzt.
// -------------------------------------------------------------------
// Bitte die Daten aus dem Gerät übernehmen
//
$WR_IP = "0.0.0.0"; // Keine führenden Nullen! 67.xx Ja!, 067.xx Nein! = IP-Adresse des EW11
$WR_Port = "80"; = Port über den der EW11 kommuniziert
$WR_Adresse = "1"; = Geräte-Adresse des Stromzählers
Wäre also super, wenn jemand schon so eine Konfiguration am Laufen hat und ein paar Hardcopy´s von den Einstellungen (Serial Port Settings, Communication Settings) vom EW11 einstellen kann.
Sonnige Grüße
Udo
- Dateianhänge
-
- EW11.jpg (15.67 KiB) 9924 mal betrachtet
Re: HF Elfin-EW11 - RS485 to WIFI
Guten Tag, sollten die Einstellungen nicht komplett identisch zum HF2211 sein? Dieses ELFIN EW11 ist doch von der selben Firma HiFlying
http://www.hi-flying.com/elfin-iot/elfi ... 5-to-wi-fi
Ich habe einen HF2211 laufen um meine INV Wechselrichter auszulesen, leider stellt sich die Multiregler Solaranzeige noch quer.
Von der HF2211 konfiguration gibts jedenfalls jedemenge Bilder im Forum und die sollten normalerweise gleich aussehen wie beim EW11, nehme ich mal an.
Meinen SDM72M habe ich derzeit testweise per ESP01 und Modbusconverter ins W-lan (Website) eingebunden, natürlich gibts auch eine Möglichkeit das kompatibel zur Solaranzeige machen. Da bin ich aber noch nicht so weit.
Das Modul ist inklusive "PCB 5V Netzteil (altes Handyladegerät) 5 zu 3,3V wandler, ESP01 und RS485 Wandler" kleiner als eine Zigarettenschachtel.
Grüße Carsten
http://www.hi-flying.com/elfin-iot/elfi ... 5-to-wi-fi
Ich habe einen HF2211 laufen um meine INV Wechselrichter auszulesen, leider stellt sich die Multiregler Solaranzeige noch quer.
Von der HF2211 konfiguration gibts jedenfalls jedemenge Bilder im Forum und die sollten normalerweise gleich aussehen wie beim EW11, nehme ich mal an.
Meinen SDM72M habe ich derzeit testweise per ESP01 und Modbusconverter ins W-lan (Website) eingebunden, natürlich gibts auch eine Möglichkeit das kompatibel zur Solaranzeige machen. Da bin ich aber noch nicht so weit.
Das Modul ist inklusive "PCB 5V Netzteil (altes Handyladegerät) 5 zu 3,3V wandler, ESP01 und RS485 Wandler" kleiner als eine Zigarettenschachtel.
Grüße Carsten
-
solarfanenrico
Re: HF Elfin-EW11 - RS485 to WIFI
Hallo Udo,
aus der obigen Anfrage entnehme ich, daß Du die Einstellungen des Adapters vornehmen möchtest.
Dei Teil-Code
Hinter dem Semikolon endet der Befehl. Dann folgt ein = und Text.
Setze bitte vor diesen Kommentar eine Doppelslash //, damit es so aussieht.
Falls Du an anderen Stellen auch persönliche Kommentare in die user.config.php eingeflochten hast, überprüfe auch dort daß diese Kommentare durch einen // aus dem Programm entfernt werden. Dieses muß immer getan werden, außer für Variablen, welche mit $ beginnen und explizit ausgelesen werden sollen.
Enrico
aus der obigen Anfrage entnehme ich, daß Du die Einstellungen des Adapters vornehmen möchtest.
Dei Teil-Code
könnte evtl einen php-Fehler auslösen.$WR_IP = "0.0.0.0"; // Keine führenden Nullen! 67.xx Ja!, 067.xx Nein! = IP-Adresse des EW11
$WR_Port = "80"; = Port über den der EW11 kommuniziert
$WR_Adresse = "1"; = Geräte-Adresse des Stromzählers
Hinter dem Semikolon endet der Befehl. Dann folgt ein = und Text.
Setze bitte vor diesen Kommentar eine Doppelslash //, damit es so aussieht.
PHP weiß unter Umständen nicht wie das interpretiert werden soll, und bricht ab.$WR_IP = "0.0.0.0"; // Keine führenden Nullen! 67.xx Ja!, 067.xx Nein! = IP-Adresse des EW11
$WR_Port = "80"; //= Port über den der EW11 kommuniziert
$WR_Adresse = "1"; // = Geräte-Adresse des Stromzählers
Falls Du an anderen Stellen auch persönliche Kommentare in die user.config.php eingeflochten hast, überprüfe auch dort daß diese Kommentare durch einen // aus dem Programm entfernt werden. Dieses muß immer getan werden, außer für Variablen, welche mit $ beginnen und explizit ausgelesen werden sollen.
Enrico
-
wyky
- Beiträge: 105
- Registriert: Do 12. Aug 2021, 15:48
- Wohnort: Landkreis Günzburg
- Hat sich bedankt: 21 Mal
- Danksagung erhalten: 7 Mal
Re: HF Elfin-EW11 - RS485 to WIFI
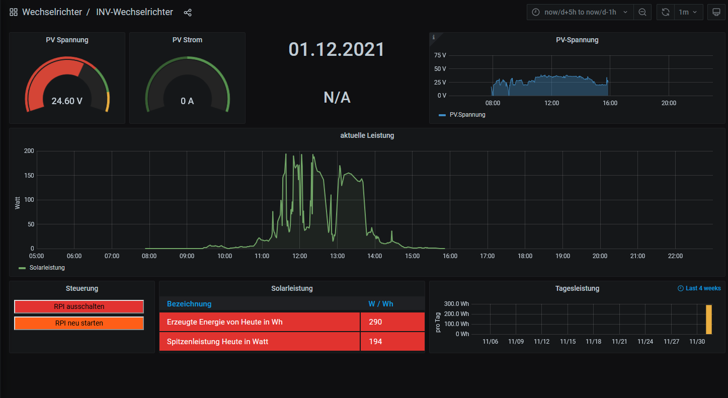
Dank für die Rückantworten, der EW11 läuft mittlerweile ohne Probleme. Ich habe einen SDM630Modbus V2 MID im Einsatz welcher auch von der solaranzeige unterstützt wird = $Regler = "34" = SDM630 Energy Meter.
Die Einstellungen für den EW11 kann ich gerne posten sofern diese wer benötigt. Die Einstellungen des Adapters sind hier weniger das Problem, da es hier nicht soviele Möglichkeiten gibt, danke aber trotzdem an Enrico
.
Sonnige Grüße
Udo
Die Einstellungen für den EW11 kann ich gerne posten sofern diese wer benötigt. Die Einstellungen des Adapters sind hier weniger das Problem, da es hier nicht soviele Möglichkeiten gibt, danke aber trotzdem an Enrico
Sonnige Grüße
Udo
Victron Multiplus II & Victron MPPT 250/60 (4x) & TAICO TS5000 Batterie
3x Trina Honey TSM-DE06M.08(II) 330Wp & 12x JA Solar JAM60S20-385-MR 385Wp & 3x JA JAM54S31-395/MR
3x Trina Honey TSM-DE06M.08(II) 330Wp & 12x JA Solar JAM60S20-385-MR 385Wp & 3x JA JAM54S31-395/MR
-
solarfanenrico
Re: HF Elfin-EW11 - RS485 to WIFI
Hallo Udo,
ja,ja.
Es ist ein weitverbreitetes Phänomen im Forum. Es werden Fragen gestellt, Lösungen gesucht, manche lösen das Problem dann selbst, weil keiner antwortet.
Wenn diese offenen Frage dann mal jemand hervorholt, glaubt der nächste, es wäre immer noch offen.
Ich persönlich fände es schön, wenn man soviel Verantwortung trägt, das Problem als gelöst zu posten.
Man muß ja seinen Lösungsweg nicht sofort offen legen. Wenn jemand daran interessiert ist, wird er schon fragen.
Enrico
Re: HF Elfin-EW11 - RS485 to WIFI
Also ich habe gestern erfolglos versucht den HF2211 (TCP-Server) wieder in die Solaranzeige einzubinden.
Mit der alten Solaranzeige geht alles wie gewohnt (mit einem Wechselrichter), die neue Version scheint überhaupt keine Daten vom HF2211 auslesen zu können. (zwei INV350-60 RS485)
Die IP Adresse und Port vom HF2211 und sämtliche Wechselrichter Seriennummern Adressen usw... sind in der user.config.php eingetragen. Ich habe auch schon eine 1.user.config.php für den zweiten Wechselrichter angelegt und alles korrekt eingetragen. ( Ich habe auch zum test nur eine 1.user... und 2.user.config.php angelegt ohne die normale User.config.php, da geht nix.)
Außerdem habe ich nach Anleitung eine neue Datenbank "solaranzeige1" eingerichtet und in Grafana hinzugefügt.
Die Datenbanken werden von Grafana erkannt aber sowohl bei der Db "solaranzeige" als auch Db " solaranzeige1 fehlen die Einträge bzw Vorschläge wenn man zB auf "PV" klickt. Es wird nichts angezeigt als würden die Einträge in der Datenbank nicht existieren.
Wenn man auf den Eintrag "Strom" geht wird normalerweise auch die Spannung und weitere Datenfelder angezeigt, aber nichts!
Die Datenbank gibt auch sonst einfach nix aus wenn man die über die Konsole auslesen will.
Es scheitert schon daran den Titel der Daten anzuzeigen zB.: Strom Spannung Zeitstempel usw.
Die Wechselrichter sind per IOT-Service und AEsolar Software beide erreichbar, an der Hardware liegts also nicht.
Wieso verwendet der EW11 eigentlich den port 80? Ist der nicht für HTML reserviert? Bin kein Experte.
(Bitte Thema verschieben wenns hier nicht hinpasst.)
Mit der alten Solaranzeige geht alles wie gewohnt (mit einem Wechselrichter), die neue Version scheint überhaupt keine Daten vom HF2211 auslesen zu können. (zwei INV350-60 RS485)
Die IP Adresse und Port vom HF2211 und sämtliche Wechselrichter Seriennummern Adressen usw... sind in der user.config.php eingetragen. Ich habe auch schon eine 1.user.config.php für den zweiten Wechselrichter angelegt und alles korrekt eingetragen. ( Ich habe auch zum test nur eine 1.user... und 2.user.config.php angelegt ohne die normale User.config.php, da geht nix.)
Außerdem habe ich nach Anleitung eine neue Datenbank "solaranzeige1" eingerichtet und in Grafana hinzugefügt.
Die Datenbanken werden von Grafana erkannt aber sowohl bei der Db "solaranzeige" als auch Db " solaranzeige1 fehlen die Einträge bzw Vorschläge wenn man zB auf "PV" klickt. Es wird nichts angezeigt als würden die Einträge in der Datenbank nicht existieren.
Wenn man auf den Eintrag "Strom" geht wird normalerweise auch die Spannung und weitere Datenfelder angezeigt, aber nichts!
Die Datenbank gibt auch sonst einfach nix aus wenn man die über die Konsole auslesen will.
Es scheitert schon daran den Titel der Daten anzuzeigen zB.: Strom Spannung Zeitstempel usw.
Die Wechselrichter sind per IOT-Service und AEsolar Software beide erreichbar, an der Hardware liegts also nicht.
Wieso verwendet der EW11 eigentlich den port 80? Ist der nicht für HTML reserviert? Bin kein Experte.
(Bitte Thema verschieben wenns hier nicht hinpasst.)
-
wyky
- Beiträge: 105
- Registriert: Do 12. Aug 2021, 15:48
- Wohnort: Landkreis Günzburg
- Hat sich bedankt: 21 Mal
- Danksagung erhalten: 7 Mal
Re: HF Elfin-EW11 - RS485 to WIFI
Hallo Solar1228,
ich benutze z.B. den Port 502 = Modbus TCP/IP: Max. 4 Verbindungen. Wie sieht die Konfiguration von dem HF2211 aus ....
- System Settings
- Serial Port Settings
- Communication Settings
Gruß Udo
ich benutze z.B. den Port 502 = Modbus TCP/IP: Max. 4 Verbindungen. Wie sieht die Konfiguration von dem HF2211 aus ....
- System Settings
- Serial Port Settings
- Communication Settings
Gruß Udo
Victron Multiplus II & Victron MPPT 250/60 (4x) & TAICO TS5000 Batterie
3x Trina Honey TSM-DE06M.08(II) 330Wp & 12x JA Solar JAM60S20-385-MR 385Wp & 3x JA JAM54S31-395/MR
3x Trina Honey TSM-DE06M.08(II) 330Wp & 12x JA Solar JAM60S20-385-MR 385Wp & 3x JA JAM54S31-395/MR
Re: HF Elfin-EW11 - RS485 to WIFI
Bei mir ist es seit ehh und jeh Port 9999 , beim Serial Protokoll verwende ich keines obwohl der HF2211 sowas wie Modbus unterstützt.
Comminication settings sind Protokoll: TCP Port:999 Connections: 20 Route: UART
Serial port settings: 9600 8 1 N Half Duplex Serial string "+++" Wait time "300" Protokoll "none"
Systemsettings: Network mode: Router STA Die weiteren einstellungen sind alle disabled auser Websettings.
Ich bin mir nicht sicher warum der HF2211 überhaupt Modbus unterstützt, es soll die Daten ja nur übermitteln, nicht auswerten.
Vieleicht ist damit auch gemeint das der HF2211 die RS485 Schnittstelle statt RS323 verwendet.
Dann würde sich mir aber die Frage stellen warum der HF2211 all die Jahre mit der Einstellung "none" funktioniert hat
Ich werde nachher mal das Modbus Protokoll beim HF2211 einstellen und schauen was passiert.
Ich habe das früher mit der alten Solaranzeige auch schon mal testweise gemacht aber keinen Unterschied bemerkt.
Egal was da drin stand None oder Modbus es hat keinen Unterschied gemacht.
EDIT:
Wie ich es mir dachte, es bringt gar nichts. Die Solaranzeige ist kaputt. Die solaranzeige.log existiert gar nicht erst. Ich bin ein wenig enttäuscht, auch weil es nirgends sinnvolle Informationen gibt wie die Solaranzeige eigentlich genau auf den Wechselrichter zugreift. Die Befehlskette ist mir völlig schleierhaft. Ich habe keine Möglichkeit die Kommunikation mit dem Wechselrichter über die Konsole zu testen. Normalerweise kann man irgendwie per terminal einen Befehl an den Wechselrichter schicken und der müsste antworten. Das geht normalerweise über eine virtuelle COM Schnittstelle wie sie unter Windows von der original Software vom HF2211 bereitgestellt wird. Unter Linux funktioniert das über den TCP Server vom HF2211. Das Problem dabei ist, ob es möglich ist per Konsole auf die entsprechende IP und Portnummer einen Befehl zu senden um erstmal grundsätzlich zu sehen ob irgendwas noch funktioniert.
Soweit ich das verstanden habe verwendet die Solaranzeige USB zu RS484 konverter, da ich einen solchen nicht habe biegt das Betriebsystem irgendwie den TCP Server vom HF2211 auf eine art virtuellen USB Anschluß um. Und genau das funktioniert überhaupt nicht.
EDIT2: Also Modbus Protokoll geht definitiv nicht!! Der HF2211 schaltet das Protokoll um und die Kommunikation stoppt, ich habe aber gestern nicht noch mal mit der AEconversion Software gegen gecheckt und nur die schon gespeicherten Daten der Solaranzeige gesehen. Heute früh ging nämlich gar nichts mehr, solbald ich etwas anderes als "none" einstelle ist die Kommunikation tot. Der Hf2211 scheint also wirklich sowas wie Modbus zu unterstützen, wie auch immer das funktionieren soll..... eigentlich darf das nur das Endgerät unterstützen.
Ich denke das in der neuen Solaranzeige irgend ein Bug ist der die Kommunikation blockiert.
In der solaranzeige.log ,die jetzt wie von Geisterhand aufgetaucht ist, steht drin das der die Schnittstelle TTYUSB0 in die Userconfig einträgt.
Dort steht aber folgender Eintrag
"//
// USB Device, die automatisch erkannt wurde... bitte nicht ändern
// Wird nicht bei der Multi-Regler-Version benötigt.
//
$USBRegler = "/dev/ttyUSB0";
$USBWechselrichter = "/dev/ttyUSB1";
//
Das heist er trägt eine Schnittstelle ein die für einen Regler vorgesehen ist aber nicht für einen Wechselrichter. Wie die Abbarbeitung in folge weitergeht weis ich nicht.
Zudem steht bei der folgenden Zeile "$USBDevice = "";" nichts drin obwohl er ja angeblich was eingetragen hat.
In die Solaranzeige.log schreibt er immer in welche Zeile er das dann in der User.php einträgt, aber an dieser Stelle existiert nichts außer vieleicht die Zeichen "//" oder irgend ein anderer Befehl.
Derzeit enthält die Solaranzeige.log keine Fehlermeldungen mehr mit heutigen Datum, das heist es ist grundsätzlich nichts falsch eingetragen in den vielen Konfigdateien aber die Datenbank wird weiterhin nicht gefüttert....
Comminication settings sind Protokoll: TCP Port:999 Connections: 20 Route: UART
Serial port settings: 9600 8 1 N Half Duplex Serial string "+++" Wait time "300" Protokoll "none"
Systemsettings: Network mode: Router STA Die weiteren einstellungen sind alle disabled auser Websettings.
Ich bin mir nicht sicher warum der HF2211 überhaupt Modbus unterstützt, es soll die Daten ja nur übermitteln, nicht auswerten.
Vieleicht ist damit auch gemeint das der HF2211 die RS485 Schnittstelle statt RS323 verwendet.
Dann würde sich mir aber die Frage stellen warum der HF2211 all die Jahre mit der Einstellung "none" funktioniert hat
Ich werde nachher mal das Modbus Protokoll beim HF2211 einstellen und schauen was passiert.
Ich habe das früher mit der alten Solaranzeige auch schon mal testweise gemacht aber keinen Unterschied bemerkt.
Egal was da drin stand None oder Modbus es hat keinen Unterschied gemacht.
EDIT:
Wie ich es mir dachte, es bringt gar nichts. Die Solaranzeige ist kaputt. Die solaranzeige.log existiert gar nicht erst. Ich bin ein wenig enttäuscht, auch weil es nirgends sinnvolle Informationen gibt wie die Solaranzeige eigentlich genau auf den Wechselrichter zugreift. Die Befehlskette ist mir völlig schleierhaft. Ich habe keine Möglichkeit die Kommunikation mit dem Wechselrichter über die Konsole zu testen. Normalerweise kann man irgendwie per terminal einen Befehl an den Wechselrichter schicken und der müsste antworten. Das geht normalerweise über eine virtuelle COM Schnittstelle wie sie unter Windows von der original Software vom HF2211 bereitgestellt wird. Unter Linux funktioniert das über den TCP Server vom HF2211. Das Problem dabei ist, ob es möglich ist per Konsole auf die entsprechende IP und Portnummer einen Befehl zu senden um erstmal grundsätzlich zu sehen ob irgendwas noch funktioniert.
Soweit ich das verstanden habe verwendet die Solaranzeige USB zu RS484 konverter, da ich einen solchen nicht habe biegt das Betriebsystem irgendwie den TCP Server vom HF2211 auf eine art virtuellen USB Anschluß um. Und genau das funktioniert überhaupt nicht.
EDIT2: Also Modbus Protokoll geht definitiv nicht!! Der HF2211 schaltet das Protokoll um und die Kommunikation stoppt, ich habe aber gestern nicht noch mal mit der AEconversion Software gegen gecheckt und nur die schon gespeicherten Daten der Solaranzeige gesehen. Heute früh ging nämlich gar nichts mehr, solbald ich etwas anderes als "none" einstelle ist die Kommunikation tot. Der Hf2211 scheint also wirklich sowas wie Modbus zu unterstützen, wie auch immer das funktionieren soll..... eigentlich darf das nur das Endgerät unterstützen.
Ich denke das in der neuen Solaranzeige irgend ein Bug ist der die Kommunikation blockiert.
In der solaranzeige.log ,die jetzt wie von Geisterhand aufgetaucht ist, steht drin das der die Schnittstelle TTYUSB0 in die Userconfig einträgt.
Dort steht aber folgender Eintrag
"//
// USB Device, die automatisch erkannt wurde... bitte nicht ändern
// Wird nicht bei der Multi-Regler-Version benötigt.
//
$USBRegler = "/dev/ttyUSB0";
$USBWechselrichter = "/dev/ttyUSB1";
//
Das heist er trägt eine Schnittstelle ein die für einen Regler vorgesehen ist aber nicht für einen Wechselrichter. Wie die Abbarbeitung in folge weitergeht weis ich nicht.
Zudem steht bei der folgenden Zeile "$USBDevice = "";" nichts drin obwohl er ja angeblich was eingetragen hat.
In die Solaranzeige.log schreibt er immer in welche Zeile er das dann in der User.php einträgt, aber an dieser Stelle existiert nichts außer vieleicht die Zeichen "//" oder irgend ein anderer Befehl.
Derzeit enthält die Solaranzeige.log keine Fehlermeldungen mehr mit heutigen Datum, das heist es ist grundsätzlich nichts falsch eingetragen in den vielen Konfigdateien aber die Datenbank wird weiterhin nicht gefüttert....
Re: HF Elfin-EW11 - RS485 to WIFI
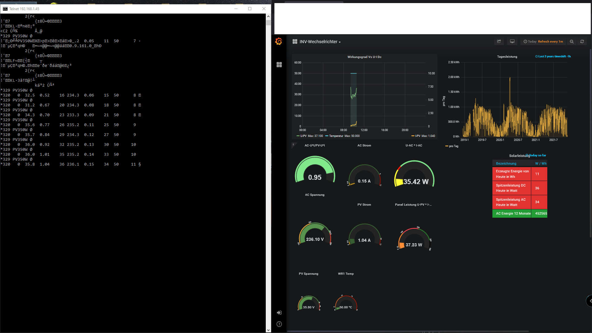
TCP Server funktioniert, hier mal das sichtbar gemacht was der HF2211 von der IP Adresse samt Port an die Solaranzeige sendet.
Jetzt muss ich nur noch den ganzen Weg verfolgen wie das unter raspian verarbeitet wird und in die Datenbank eingetragen wird, hurra
Jetzt muss ich nur noch den ganzen Weg verfolgen wie das unter raspian verarbeitet wird und in die Datenbank eingetragen wird, hurra
Re: HF Elfin-EW11 - RS485 to WIFI
So, ich bin der Sache auf den Grund gegangen.
Betreff: aec_wechselrichter.php INV350-60 RS485 Abfrage Via HF2211 Serial Gateway
Abfrage durch die aec_wechselrichter.php neu ist:
}
if ($HF2211) {
// HF2211 WLAN Gateway wird benutzt
$USB1 = fsockopen($WR_IP, $WR_Port, $errno, $errstr, 5); // 5 Sekunden Timeout
if (!is_resource($USB1)) {
$funktionen->log_schreiben("Kein Kontakt zum Wechselrichter ".$WR_IP." Port: ".$WR_Port,"XX ",3);
$funktionen->log_schreiben("Exit.... ","XX ",3);
goto Ausgang;
}
ABER: Abfrage durch die aec_wechselrichter.php alt ist:
}
if ($HF2211) {
$USB1 = sm_com($WR_IP,$WR_Port,5); // 5 = Timeout in Sekunden
if (!is_resource($USB1)) {
$funktionen->log_schreiben("Kein Kontakt zum Wechselrichter ".$WR_IP." Port: ".$WR_Port,"XX ",3);
$funktionen->log_schreiben("Exit.... ","XX ",3);
exit;
}
Zusätzlich wird hier „sm_com“ aufgelöst mit:
}
/******************************************************************
// Für den WLAN Gateway HF2211
//
******************************************************************/
function sm_com($host,$port,$timeout=2) {
$sm_port = fsockopen($host, $port, $errno, $errstr, $timeout);
if ($sm_port === false) {
return false;
}
else {
return $sm_port;
}
}
Ich habe gestern die neue Solaranzeige installiert, die alte aec_wechselrichter.php in das WWW
Verzeichnis kopiert und danach alle Einstellungen in der Userconfig.PHP gemacht.
Und siehe da, die Datenabfrage funktioniert jetzt auch mit der neuen Solaranzeige.
Ich habe noch nicht die Multiregler Variante ausprobiert, gehe aber davon aus das auch diese funktioniert.
Herausgefunden habe ich das durch vergleichen der beiden PHP dateien.
Da ich kein Programmierer bin und nur ein wenig die Zusammenhänge im Quelltext erkenne, kann ich jetzt nicht sagen was der genaue Unterschied zwischen den beiden Auslesemethoden ist, ich weis nur das die alte Methode funktioniert.
Mir dämmert es aber das Ulrich 2013?!? extra für meine Anlage die aec_wechselrichter.php umgeschrieben hat, die genauen Gründe dafür kann ich mir aber heute beim besten Willen nicht mehr zusammenreimen.
Aus irgend einem Grund funktioniert die direkte Abfrage des Wechselrichters mit "fsockopen" nicht so wie gewünscht.
Ich habe die AEC_wr datei mal mit angehängt, vieleicht kann sich ullrich ja noch dran erinnern was er gemacht hat, bzw kann es rekonstruieren.
Betreff: aec_wechselrichter.php INV350-60 RS485 Abfrage Via HF2211 Serial Gateway
Abfrage durch die aec_wechselrichter.php neu ist:
}
if ($HF2211) {
// HF2211 WLAN Gateway wird benutzt
$USB1 = fsockopen($WR_IP, $WR_Port, $errno, $errstr, 5); // 5 Sekunden Timeout
if (!is_resource($USB1)) {
$funktionen->log_schreiben("Kein Kontakt zum Wechselrichter ".$WR_IP." Port: ".$WR_Port,"XX ",3);
$funktionen->log_schreiben("Exit.... ","XX ",3);
goto Ausgang;
}
ABER: Abfrage durch die aec_wechselrichter.php alt ist:
}
if ($HF2211) {
$USB1 = sm_com($WR_IP,$WR_Port,5); // 5 = Timeout in Sekunden
if (!is_resource($USB1)) {
$funktionen->log_schreiben("Kein Kontakt zum Wechselrichter ".$WR_IP." Port: ".$WR_Port,"XX ",3);
$funktionen->log_schreiben("Exit.... ","XX ",3);
exit;
}
Zusätzlich wird hier „sm_com“ aufgelöst mit:
}
/******************************************************************
// Für den WLAN Gateway HF2211
//
******************************************************************/
function sm_com($host,$port,$timeout=2) {
$sm_port = fsockopen($host, $port, $errno, $errstr, $timeout);
if ($sm_port === false) {
return false;
}
else {
return $sm_port;
}
}
Ich habe gestern die neue Solaranzeige installiert, die alte aec_wechselrichter.php in das WWW
Verzeichnis kopiert und danach alle Einstellungen in der Userconfig.PHP gemacht.
Und siehe da, die Datenabfrage funktioniert jetzt auch mit der neuen Solaranzeige.
Ich habe noch nicht die Multiregler Variante ausprobiert, gehe aber davon aus das auch diese funktioniert.
Herausgefunden habe ich das durch vergleichen der beiden PHP dateien.
Da ich kein Programmierer bin und nur ein wenig die Zusammenhänge im Quelltext erkenne, kann ich jetzt nicht sagen was der genaue Unterschied zwischen den beiden Auslesemethoden ist, ich weis nur das die alte Methode funktioniert.
Mir dämmert es aber das Ulrich 2013?!? extra für meine Anlage die aec_wechselrichter.php umgeschrieben hat, die genauen Gründe dafür kann ich mir aber heute beim besten Willen nicht mehr zusammenreimen.
Aus irgend einem Grund funktioniert die direkte Abfrage des Wechselrichters mit "fsockopen" nicht so wie gewünscht.
Ich habe die AEC_wr datei mal mit angehängt, vieleicht kann sich ullrich ja noch dran erinnern was er gemacht hat, bzw kann es rekonstruieren.
- Dateianhänge
-
- aec_wechselrichter.php
- (14.73 KiB) 460-mal heruntergeladen
Wer ist online?
Mitglieder in diesem Forum: 0 Mitglieder und 1 Gast