Zwei Graphen aus verschiedenen Datenbanken addieren und Visualisieren

Alles was mit der Solaranzeige Image Installation und Betrieb zu tun hat. Einfache Konfiguration mit einem Gerät.

Moderator: Ulrich

tedesco1968
Beiträge: 28
Registriert: Mi 22. Jul 2020, 00:27
Hat sich bedankt: 4 Mal
Danksagung erhalten: 3 Mal

Re: Zwei Graphen aus verschiedenen Datenbanken addieren und Visualisieren

Beitrag von tedesco1968 »

RO-Smart hat geschrieben:
So 16. Mai 2021, 22:02
JPK112 hat geschrieben:
So 26. Jul 2020, 15:57
:idea: :D Ok habs hinbekommen der Query sieht so aus:

SELECT mean("Leistung1")+mean("Leistung2")FROM (SELECT mean("Leistung1") AS "Leistung1" FROM sma15..PV), (SELECT mean("Leistung2") AS "Leistung2" FROM solaranzeige..PV) WEHRE $timeFilter GROUP BY time($__interval) fill(null)
Ist schon lange her, aber wier hst Du das hinbekommen? Bei mir funktioniert diese Berechnung überhaupt nicht (Addition Leistung zweier WR). Danke vielmals
Hallo RO-Smart,

bei mir geht das leider nur für den aktuellen Tag deshalb benutze ich auch keine Balken, wieso? keine Ahnung meine Zeile sieht so aus:
Screenshot 2021-05-17 210212.png
Screenshot 2021-05-17 210122.png

RO-Smart
Beiträge: 35
Registriert: Mi 7. Aug 2019, 14:49
Hat sich bedankt: 18 Mal
Danksagung erhalten: 2 Mal

Re: Zwei Graphen aus verschiedenen Datenbanken addieren und Visualisieren

Beitrag von RO-Smart »

andreas_n hat geschrieben:
Do 18. Mär 2021, 21:47
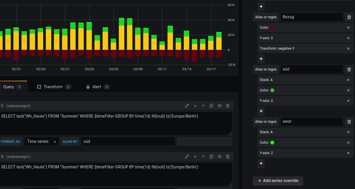
hi tedesco,

da gehste rechts in "Panel" dann auf "overrides" und dann kannste für jeden Wert wie er angezeigt wird..den "Stack" Befehl auswählen.
#
in etwa so

Screenshot_2021-03-18 fu26sol - Grafana.png
Hallo Andreas,
ich bin verwirrt, begeistert und verblüfft. Bitte hilf mir.
Screenshot_2021-03-18 fu26sol - Grafana.png
In Deinem Screenshot schaut es so aus als ob Du bei den Querys C (solaranzeige2) und A (solaranzeige1) Abfragen auf zwei verschiedene Datenbanken (solaranzeige 1 bzw 2) machst, stimmt das? Ich kann unterhalb des Graphen nur eine Datenbank auswählen (hier z.B. Solaranzeige002_3000) und dann dort auf verschiedene Measurements Bezug nehmen aber nicht auf verschiedene Datenbanken. Kannst Du meine Verwirrung aufklären? Danke, Dieter
Query auf nur eine Datenbank.PNG
SolarMax 4200S + 3000S, vzlogger: ISKRA MT961 bayernwerk (2.Zähler folgt noch), HomeMatic-User (Raspberrymatic) und nun auch HomeAssistant als übergeordnete Klammer (besser als andere vorher versuchte :mrgreen: )

TeamO
Beiträge: 1267
Registriert: Mo 22. Jun 2020, 08:58
Wohnort: Ulm / Neu-Ulm
Hat sich bedankt: 25 Mal
Danksagung erhalten: 212 Mal

Re: Zwei Graphen aus verschiedenen Datenbanken addieren und Visualisieren

Beitrag von TeamO »

Du musst unter dem Reiter Query bei der Datenbank auf "mixed" stellen
Gruß Timo

Auflistung Geräte/Dashboards/Anschlussart
Datenbankfelder der einzelnen Geräte
GANZ WICHTIG: Überblick der vorhandenen Anleitungen

Fertige Komplett-Systeme gibt es hier anfragen[AT]bauer-timo[.]de

Tibber Invite (100% Öko-Strom + 50€ Bonus)

andreas_n
Beiträge: 1958
Registriert: Do 25. Jun 2020, 13:40
Hat sich bedankt: 17 Mal
Danksagung erhalten: 97 Mal

Re: Zwei Graphen aus verschiedenen Datenbanken addieren und Visualisieren

Beitrag von andreas_n »

ja, das stimmt.
Es sind mehrere Datenbanken, die so verbunden wurden.
Es ist ein wenig "kniffelig", die optische Darstellung so hin zu biegen,liegt an der Reihenfolge der Query. Sag mir einfach, was du vor hast und ich versuch das zu lösen!

Gruss
Andreas
SMA Tripower 8/Growatt MIN 3000 TL-XE/1500S/SPH 4600,4 ARK LV,10kWh
ELWA DC WW Puffer m. 300L/Gesamt PV Leistung 20,5kWp gesteuert mit Pi4 und Pi5
hier stehen alle Geräte>> viewtopic.php?f=13&t=1069

Andi1888
Beiträge: 17
Registriert: Fr 3. Sep 2021, 20:07

Re: Zwei Graphen aus verschiedenen Datenbanken addieren und Visualisieren

Beitrag von Andi1888 »

Ich habe ein ähnliches Problem, vielleicht kann mir jemand helfen.
Ich habe zwei Datenbanken, solaranzeige und solaranzeige2
Hier sollen zwei Werte voneinander subtrahiert werden.
Ziel ist es, den Eigenverbrauch darzustellen.
Dazu möchte ich von der Variable AC_Leistung_Gesamt den Wert Leistung_neg abziehen.
AC_Leistung_Gesamt kommt aus der Datenbank solaranzeige2 measurement Summen und Leistung_neg kommt aus der Datenbank solaranzeige measurement AC

Meine Abfrage sieht folgendermaßen aus:

Code: Alles auswählen

SELECT last("AC_Leistung_Gesamt") - last("Leistung_neg") FROM (SELECT last("AC_Leistung_Gesamt") AS "AC_Leistung_Gesamt" FROM solaranzeige2..Summen), (SELECT last("Leistung_neg") AS "Leistung_neg" FROM solaranzeige..AC)
Die Abfrage führt zu folgender Ausgabe:
No data

Wenn ich die beiden Were AC_Leistung_Gesamt und Leistung_neg getrennt voneinander abfrage funktioniert es.

Code: Alles auswählen

SELECT last("AC_Leistung_Gesamt") FROM solaranzeige2..Summen
4.83 kW
und

Code: Alles auswählen

SELECT last("Leistung_neg") FROM solaranzeige..AC
3.72 kW

solarfanenrico

Re: Zwei Graphen aus verschiedenen Datenbanken addieren und Visualisieren

Beitrag von solarfanenrico »

Andi1888 hat geschrieben:
Do 23. Sep 2021, 12:13
Ich habe ein ähnliches Problem, vielleicht kann mir jemand helfen.
....
Hallo Andi1888,
probiere mal dieses.

Code: Alles auswählen

SELECT last("AC_Leistung_Gesamt")  – last("Leistung_neg") FROM (SELECT last("AC_Leistung_Gesamt") AS "AC_Leistung_Gesamt" FROM solaranzeige2..Summen),
(SELECT last("Leistung_neg") AS "Leistung_neg" FROM solaranzeige..AC) WEHRE $timeFilter GROUP BY time($__interval) fill(null) 
Enrico

Andi1888
Beiträge: 17
Registriert: Fr 3. Sep 2021, 20:07

Re: Zwei Graphen aus verschiedenen Datenbanken addieren und Visualisieren

Beitrag von Andi1888 »

solarfanenrico hat geschrieben:
Do 23. Sep 2021, 14:33
probiere mal dieses.
Funktioniert leider auch nicht und führt zum selben Ergebnis.

solarfanenrico

Re: Zwei Graphen aus verschiedenen Datenbanken addieren und Visualisieren

Beitrag von solarfanenrico »

Hallo Andi1888,
ich hatte auch mal einen ähnlichen select-Befehl.
ich schaue mir das morgen nochmal an. Vielleicht hatte ich auch einen Fehler drin.
Enrico

andreas_n
Beiträge: 1958
Registriert: Do 25. Jun 2020, 13:40
Hat sich bedankt: 17 Mal
Danksagung erhalten: 97 Mal

Re: Zwei Graphen aus verschiedenen Datenbanken addieren und Visualisieren

Beitrag von andreas_n »

nabends, also ich hab das so gelöst...
Screenshot_2021-09-23 fu26sol - Grafana.png
geht seit Ewigkeiten, über transform verheirate ich zur Anzeige 4 Influx und rechne die Differenz aus.

gruss
SMA Tripower 8/Growatt MIN 3000 TL-XE/1500S/SPH 4600,4 ARK LV,10kWh
ELWA DC WW Puffer m. 300L/Gesamt PV Leistung 20,5kWp gesteuert mit Pi4 und Pi5
hier stehen alle Geräte>> viewtopic.php?f=13&t=1069

Andi1888
Beiträge: 17
Registriert: Fr 3. Sep 2021, 20:07

Re: Zwei Graphen aus verschiedenen Datenbanken addieren und Visualisieren

Beitrag von Andi1888 »

solarfanenrico hat geschrieben:
Do 23. Sep 2021, 21:28
ich schaue mir das morgen nochmal an. Vielleicht hatte ich auch einen Fehler drin.
Der "WHERE" Befehl ist falsch geschrieben in deiner Abfrage.
Aber auch wenn ich diesen berichtige erhalte ich keine Werte.
andreas_n hat geschrieben:
Do 23. Sep 2021, 21:38
nabends, also ich hab das so gelöst...
Ist es möglich damit auch mehr als zwei Werte zu verrechnen?

Zurück zu „Image Installation [ Single-Regler Version ]“

Wer ist online?

Mitglieder in diesem Forum: 0 Mitglieder und 0 Gäste