Ertragsprognose über Solcast

Alle zusätzlichen Module, die in die Solaranzeige integriert wurden, wie den Wetterbericht, die Solarprognose, der Messenger Pushover, Sun & Moon, dynamische Strompreise und weitere Module.

Moderator: Ulrich

Stefan_E
Beiträge: 69
Registriert: Do 2. Jan 2020, 22:08
Danksagung erhalten: 9 Mal

Re: Ertragsprognose über Solcast

Beitrag von Stefan_E »

Kannst Du mal die beiden Array Fields separate mit den entsprechenden Vorhersagen vergleichen?
Kannst Du die solaranzeige Daten auch etwas mitteln, und die SolCast Confidence Intervals zeigen?
Vielleicht kommen wir dann irgendwie dahinter?

Hast Du das interval sehr lange gesetzt? In 1.02 kannst Du Dir das optimieren lassen. (hier).

SolCast Prognosen werden fuer den aktuellen Tag alle 15min angepasst an die neuesten Satellitenbilder (Die forecast period start/end times bleiben auf 30min Intervallen volle Stunde / halbe Stunde). Das habe ich für den 29. April mal aufgezeichnet (einer der wenigen Tage die bei mir nicht stimmen):
  • zwischen 23. April und 28. April wird einmal am Tag die Prognose erneuert (wann genau, weiss ich nicht)
  • Intraday alle 15min
Am Ende des Tages steht in Influx natürlich immer die jeweils kurzfristigste Prognose. Falls Du (auch) nach SQLite speicherst, kannst Du dort die volle Historie nachvollziehen.
Screenshot 2021-05-14 190553.png

xuldukat
Beiträge: 1
Registriert: Fr 18. Jun 2021, 19:24

Re: Ertragsprognose über Solcast

Beitrag von xuldukat »

Hallo zusammen,
ich nutze aktuell Solcast für die Prognose des Tagesertrages mit der Abfrage

SELECT integral("pv_estimate",1h) as Solcast FROM "solcast" WHERE $timeFilter .

Gibt es eine Möglichkeit nicht nur die Prognose für den aktuellen Tag sondern auch für den nächsten Tag anzuzeigen/auszuwerten (oder kommen die Daten gar nicht mit ?)

VG
Xuldukat

Bogeyof
Beiträge: 1083
Registriert: Mi 13. Mai 2020, 10:04
Hat sich bedankt: 26 Mal
Danksagung erhalten: 150 Mal

Re: Ertragsprognose über Solcast

Beitrag von Bogeyof »

Die Daten kommen für 7 Tage und können natürlich auch angezeigt werden. Entweder als Graph oder auch als Werte, z.B. jeweils als Tagesprognose.
Im Panel-Edit gibt es Query Options, dort kann man einen Zeitraum einstellen, für den Daten angezeigt werden sollen, dort z.B 72h für 72 Stunden = 3 Tage einstellen...

Tinu24
Beiträge: 9
Registriert: Mo 28. Feb 2022, 13:16

Re: Ertragsprognose über Solcast

Beitrag von Tinu24 »

Hallo zusammen
Wie kann ich die Tagessumme in( kWh) der Solcast Prognose (W) in Grafana einbinden. So wie in der Grafik der Solarprognose. Dies war relativ einfach, da die Werte (kWh) in der Influxdb vorhanden sind. Der grüne Graf zeigt die aufsummierten Werte. Mit der Integral-Funktion funktioniert dies nicht so, oder ich versteh da was falsch. So kann ich zu jeder Stunde mit der MausOver Funktion die Werte anzeigen lassen. Ich bin noch nicht so bewandt mit Grafana. Besonders die Zeit macht mir noch Probleme wenn ich Daten über mehrere Tage anzeigen will. Auf der rechten Seite habe ich den kWh Tagesertrag und links die Werte in W für die aktuelle Leistung
PVPrognose.jpg

Stefan_E
Beiträge: 69
Registriert: Do 2. Jan 2020, 22:08
Danksagung erhalten: 9 Mal

Re: Ertragsprognose über Solcast

Beitrag von Stefan_E »

Hmm ... kein triviales Problem, in der Tat. Dieser Link gibt den Hinweis.

Du kannst einen Query als Text String in Grafana eingeben:
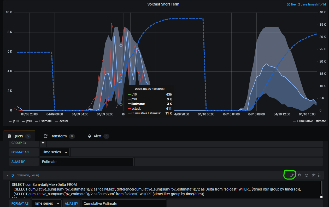
Screenshot 2022-04-09 231232.png
.

Im Detail kannst Du dort sagen:

Code: Alles auswählen

SELECT cumSum-dailyTot+Delta FROM
  (SELECT cumulative_sum(sum("pv_estimate"))/2 as "dailyTot", difference(cumulative_sum(sum("pv_estimate")))/2 as Delta from "solcast" WHERE $timeFilter group by time(1d)),
  (SELECT cumulative_sum(sum("pv_estimate"))/2 as "cumSum" from "solcast" WHERE $timeFilter group by time(30m))
fill(previous)
Background
  • Ich verwende hier sum(...)/2 statt integral(..., 1h) da die Solcast Vorhersagen der Mittelwert mit über 30min vor dem periodEnd Timestamp sind, aber das ist letztlich ein Detail
  • der erste sub-query berechnet eine Treppenkurve dailyTot über $timeFilter und dann die tägliche Treppenstufenhöhe Delta, was der täglichen Gesamtleistung entspricht
  • der zweite sub-query berechnet dann eine cumulative sum der Vorhersagen, seit beginn von $timeFilter
Wenn man Chronograf am laufen hat, kann man die Mechanik mit dem folgendem Query überprüfen:

Code: Alles auswählen

SELECT cumSum-dailyTot+Delta as Energy, dailyTot, cumSum, Delta FROM
  (SELECT cumulative_sum(sum("pv_estimate"))/2 as "dailyTot", difference(cumulative_sum(sum("pv_estimate")))/2 as Delta from "forecast"."autogen"."solcast" WHERE time > :dashboardTime: AND time < :upperDashboardTime: group by time(1d)),
  (SELECT cumulative_sum(sum("pv_estimate"))/2 as "cumSum" from "forecast"."autogen"."solcast" WHERE time > :dashboardTime: AND time < :upperDashboardTime: group by time(:interval:))
fill(previous)
Wenn ich dann mal Musse habe, werde ich ev. einen entsprechenden Eintrag in der von PVForecast erzeugten Influx Datenbank hinzufügen ;)

Ich hoffe, es hilft - Stefan

Tinu24
Beiträge: 9
Registriert: Mo 28. Feb 2022, 13:16

Re: Ertragsprognose über Solcast

Beitrag von Tinu24 »

graph.jpg
Hallo Stefan, funktioniert soweit. Danke für deine hilfreiche Unterstützung. Habe im Moment zwischen der linken und rechten Achse eine Verschiebung des Nullpunktes. Hoffe ich kriege dies noch weg. Dein Script ist wirklich toll und vielen Dank für den wertvollen Support

Stefan_E
Beiträge: 69
Registriert: Do 2. Jan 2020, 22:08
Danksagung erhalten: 9 Mal

Re: Ertragsprognose über Solcast

Beitrag von Stefan_E »

Super ... Du kannst in Grafana unter Panel / Axes die min und max Werte festlegen - Stefan

Tinu24
Beiträge: 9
Registriert: Mo 28. Feb 2022, 13:16

Re: Ertragsprognose über Solcast

Beitrag von Tinu24 »

Genau dies ist die Umgehungslösung. Im Panel Time Series ist die Align Funktion leider nicht mehr implementiert. Siehe Link https://community.grafana.com/t/v8-and- ... lign/49152
Interessanterweise ist die Baseline in der Tagesanzeige korrekt, in der Wochenansicht jedoch verschoben.

Stefan_E
Beiträge: 69
Registriert: Do 2. Jan 2020, 22:08
Danksagung erhalten: 9 Mal

Re: Ertragsprognose über Solcast

Beitrag von Stefan_E »

... mit der Hin- und Herrechnerei im Query wird das Resultat gelegentlich leicht negative (z.B. -7e-12).
Du kannst im Query sagen:

Code: Alles auswählen

SELECT round((cumSum-dailyMax+Delta)*100)/100 FROM
Damit hast Du dann auf zwei Nachkommastellen gerundet

schiefke
Beiträge: 54
Registriert: Sa 19. Aug 2023, 13:51
Hat sich bedankt: 1 Mal
Danksagung erhalten: 6 Mal

Re: Ertragsprognose über Solcast

Beitrag von schiefke »

Moin,

ich hoffe, diesen Thread liest noch jemand. Ich wollte die solcast-Abfrage integrieren und bin nach 8 Stunden fehlerfrei, ohne jedoch einen Eintrag in der influx-DB zu bekommen.

Die config.ini sieht folgendermaßen aus:

Bild

---und das Ergebnis nach dem fehlerfreien Aufruf ist, das in "influx" keine Daten ankommen:

Bild

Ich bin wirklich ratlos und glaubt mir, die ID´s von solcast habe ich 10x gecheckt.

Irgend jemand da draußen, der mit helfen kann?

Sonnige Grüße

Leon
Wechselrichter Sungrow SH10.0RT
Speicher Sungrow SBR096
Module 23 x JinkoSolar 430 Wp allblack

Anlage 18 Grad Süd

Zurück zu „Wetterdaten, Börsenstrompreise, Solarprognose, Nachrichtendienst usw.“

Wer ist online?

Mitglieder in diesem Forum: 0 Mitglieder und 3 Gäste