Unmögliche Peaks
Moderator: Ulrich
-
- Beiträge: 143
- Registriert: So 20. Feb 2022, 15:12
- Hat sich bedankt: 10 Mal
- Danksagung erhalten: 17 Mal
Unmögliche Peaks
Moin,
insgesamt funktioniert die Solaranzeige mit meinem Huawei-System (Luna 2000) sehr gut. Nur ab und zu gibt es kleine Peaks, die offensichtlich falsche Messwerte sind, z.B. 100.000 W Einspeisung oder Akkustand kurzzeitig auf 0, ...
Im Grunde stört mich das nicht, nur stört es in der Skalierung. Bei diesem Beispiel war die Einspeisung irgendwo bei 100.000 oder 200.000 W, so dass alle anderen Werte quasi auf der Nullinie liegen. Also habe ich den Maximalwert begrenzt.
Habt ihr solche Ausreißer auch?
Ließe es sich technischachen, dass man Ausreißer automatisch abfängt? Also zumindest für Ladeleistung/Entladeleistung/Einspeisung lassen sich ja plausible Maximalwerte definieren.
Gruß
Moritz
insgesamt funktioniert die Solaranzeige mit meinem Huawei-System (Luna 2000) sehr gut. Nur ab und zu gibt es kleine Peaks, die offensichtlich falsche Messwerte sind, z.B. 100.000 W Einspeisung oder Akkustand kurzzeitig auf 0, ...
Im Grunde stört mich das nicht, nur stört es in der Skalierung. Bei diesem Beispiel war die Einspeisung irgendwo bei 100.000 oder 200.000 W, so dass alle anderen Werte quasi auf der Nullinie liegen. Also habe ich den Maximalwert begrenzt.
Habt ihr solche Ausreißer auch?
Ließe es sich technischachen, dass man Ausreißer automatisch abfängt? Also zumindest für Ladeleistung/Entladeleistung/Einspeisung lassen sich ja plausible Maximalwerte definieren.
Gruß
Moritz
Huawei SUN2000-6KTL-M1 / SDongle
- Ulrich
- Administrator
- Beiträge: 6575
- Registriert: Sa 7. Nov 2015, 10:33
- Wohnort: Essen
- Hat sich bedankt: 164 Mal
- Danksagung erhalten: 917 Mal
Re: Unmögliche Peaks
Hast Du das Gerät über LAN angebunden? Dann solltest du ein Update der Solaranzeige machen.
-----------------------------------------------------
Ulrich . . . . . . . . [ Admin ]
Ulrich . . . . . . . . [ Admin ]
-
- Beiträge: 143
- Registriert: So 20. Feb 2022, 15:12
- Hat sich bedankt: 10 Mal
- Danksagung erhalten: 17 Mal
Re: Unmögliche Peaks
Moin Ulrich,
ja, SDongle über LAN. Und hier das 64-Bit Image. Aber das kam beim 32-Bit Image auch vor.
Gruß,
Moritz
ja, SDongle über LAN. Und hier das 64-Bit Image. Aber das kam beim 32-Bit Image auch vor.
Gruß,
Moritz
Huawei SUN2000-6KTL-M1 / SDongle
- Ulrich
- Administrator
- Beiträge: 6575
- Registriert: Sa 7. Nov 2015, 10:33
- Wohnort: Essen
- Hat sich bedankt: 164 Mal
- Danksagung erhalten: 917 Mal
Re: Unmögliche Peaks
Wenn du heute ein Update machst, sollte es nicht mehr vorkommen. Falls doch, melde dich bitte noch einmal per eMail.
-----------------------------------------------------
Ulrich . . . . . . . . [ Admin ]
Ulrich . . . . . . . . [ Admin ]
-
- Beiträge: 143
- Registriert: So 20. Feb 2022, 15:12
- Hat sich bedankt: 10 Mal
- Danksagung erhalten: 17 Mal
Re: Unmögliche Peaks
Moin,
OK, update habe ich durchlaufen lassen, werde es weiter beobachten und mich ggf. melden.
Gruß,
Moritz
OK, update habe ich durchlaufen lassen, werde es weiter beobachten und mich ggf. melden.
Gruß,
Moritz
Huawei SUN2000-6KTL-M1 / SDongle
-
- Beiträge: 143
- Registriert: So 20. Feb 2022, 15:12
- Hat sich bedankt: 10 Mal
- Danksagung erhalten: 17 Mal
Re: Unmögliche Peaks
Moin,
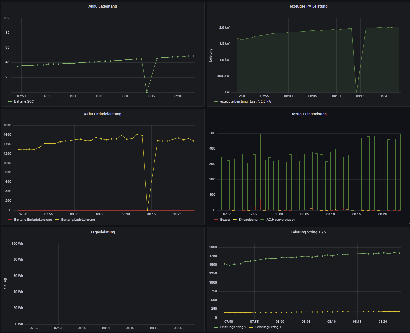
eben hatte ich offenbar zwei Minuten keine Daten, die dann zu Peaks nach unten führen:
Also grundsätzlich finde ich das nicht schlimm, nur ist halt die Frage, ob man das in Grafana so anpassen kann, dass die ausgefallenen Messwerte geglättet werden, zumindest da, wo sie offensichtlich ausgefallen sind (Akku-Ladestand)? Bei den anderen Messwerten ist eine Interpolation eher nicht sinnvoll, da deren Werte ja tatsächlich stark schwanken können (hier aber natürlich der Datenausfall auch offensichtlich ist.
Gruß,
Moritz
eben hatte ich offenbar zwei Minuten keine Daten, die dann zu Peaks nach unten führen:
Also grundsätzlich finde ich das nicht schlimm, nur ist halt die Frage, ob man das in Grafana so anpassen kann, dass die ausgefallenen Messwerte geglättet werden, zumindest da, wo sie offensichtlich ausgefallen sind (Akku-Ladestand)? Bei den anderen Messwerten ist eine Interpolation eher nicht sinnvoll, da deren Werte ja tatsächlich stark schwanken können (hier aber natürlich der Datenausfall auch offensichtlich ist.
Gruß,
Moritz
Huawei SUN2000-6KTL-M1 / SDongle
-
- Beiträge: 143
- Registriert: So 20. Feb 2022, 15:12
- Hat sich bedankt: 10 Mal
- Danksagung erhalten: 17 Mal
Re: Unmögliche Peaks
Moin,
gibt es eine Möglichkeit, einen falschen Wert in der Datenbank zu ändern?
Ich habe einen Peak in der Einspeisung, der ist so extrem hoch, dass wenn der Zeitraum diesen Peak umfasst, alle anderen Werte quasi auf der Null-Linie liegen. Daher würde ich diesen Wert einfach löschen wollen.
Mit welchem datenbank-Tool lässt sich der Wert am einfachsten ändern?
Gruß,
Moritz
gibt es eine Möglichkeit, einen falschen Wert in der Datenbank zu ändern?
Ich habe einen Peak in der Einspeisung, der ist so extrem hoch, dass wenn der Zeitraum diesen Peak umfasst, alle anderen Werte quasi auf der Null-Linie liegen. Daher würde ich diesen Wert einfach löschen wollen.
Mit welchem datenbank-Tool lässt sich der Wert am einfachsten ändern?
Gruß,
Moritz
Huawei SUN2000-6KTL-M1 / SDongle
-
- Beiträge: 143
- Registriert: So 20. Feb 2022, 15:12
- Hat sich bedankt: 10 Mal
- Danksagung erhalten: 17 Mal
Re: Unmögliche Peaks
Moin,
ich habe den Wert nun einfach gelöscht:
Nun passt die Anzeige wieder!
Auf die gleiche Weise kann man auch z.B. falsche Batterieladestatus anpassen:
ich habe den Wert nun einfach gelöscht:
Code: Alles auswählen
pi@solaranzeige:~ $ influx
Connected to http://localhost:8086 version 1.8.10
InfluxDB shell version: 1.8.10
> use solaranzeige
Using database solaranzeige
> select * from AC where Einspeisung > 100000
name: AC
time Bezug Einspeisung Frequenz Hausverbrauch Leistung Spannung_R Spannung_S Spannung_T
---- ----- ----------- -------- ------------- -------- ---------- ---------- ----------
1651391711000000000 0 2147483647 50.02 -2147482585 1038 231.5 232.2 232.3
> delete from AC where time = 1651391711000000000
Auf die gleiche Weise kann man auch z.B. falsche Batterieladestatus anpassen:
Code: Alles auswählen
> select * from Batterie where SOC = 0
name: Batterie
time EntladeLeistung LadeLeistung SOC Status
---- --------------- ------------ --- ------
1651344071000000000 0 0 0 0
1651358771000000000 0 0 0 0
1651368431000000000 0 0 0 0
1651644851000000000 0 0 0 0
1651765331000000000 0 0 0 0
> delete from Batterie where time = 1651344071000000000
> delete from Batterie where time = 1651358771000000000
> delete from Batterie where time = 1651368431000000000
> delete from Batterie where time = 1651644851000000000
> delete from Batterie where time = 1651765331000000000
Huawei SUN2000-6KTL-M1 / SDongle
-
- Beiträge: 143
- Registriert: So 20. Feb 2022, 15:12
- Hat sich bedankt: 10 Mal
- Danksagung erhalten: 17 Mal
Re: Unmögliche Peaks
Ich habe immer noch ab und zu falsche Peaks, I.d.R. aber nur beim Ladezustand des Speichers:
Werde also Mal wieder ein paar Werte löschen, nicht weiter schlimm, dient ja nur der Optik.
Gruß
Moritz
Werde also Mal wieder ein paar Werte löschen, nicht weiter schlimm, dient ja nur der Optik.
Gruß
Moritz
Huawei SUN2000-6KTL-M1 / SDongle
-
- Beiträge: 40
- Registriert: Sa 15. Okt 2022, 19:49
- Hat sich bedankt: 5 Mal
- Danksagung erhalten: 1 Mal
Re: Unmögliche Peaks
Hi @all, ich bin der Neue hier 
Daher habe ich auch wahrscheinlich die aktuellste Version von Solaranzeige.
Ich habe auch immer wieder Ausreißer.
Ich habe den eSmart3 Laderegler und einen SUN1000 WR.
In Solaranzeige habe ich derzeit nur den eSmart3 eingebunden.
Die Ausreißer treten beim SOC, der Batteriespannung, der Solarleistung und geringfügig auch bei der Ladereglertemperatur auf. Allerdings lasse ich auch noch nicht alle Werte in Grafana darstellen. Daher denke ich, dass es die Ausreißer auch bei den anderen Werten gibt.
Die extremsten Werte bisher hatte ich heute mit einem SOC von 8247% Batteriekapazität und einer Batterietemperatur von 32797°C
. Mit solch einer Kapazität könnte man zwar viel Akkuplatz sparen, aber das wäre mir definitiv zu warm im Keller
Zudem hatte ich nach Sonnenuntergang dann noch zwei Mal eine gute Leistung über die Zellen. Nicht schlecht, dann kann man auch nachts Strom produzieren
Da ich die Werte auch zum Steuern des WR nutze bringt ein Nullen der Ausreißer leider nichts.
Daher von mir zwei Fragen:
1. Ist bekannt, woher die Ausreißer kommen? (Programm oder ausgelesenes Gerät?)
2. Ist es vielleicht möglich diesen Fehler im Programm abzufangen?
Als Beispiel: WENN aktueller Wert +/- 20% vom gleitenden Durchschnitt der letzten 20 Messungen abweicht, dann nehme den gleitenden Durchschnitt?
Das würde nicht nur in Grafana besser aussehen, sondern auch eine von den Werten abhängige Steuerung erleichtern. Ich z.B. habe eine Schaltsteckdose, die den WR abschaltet, wenn SOC <= 30% ODER Batteriespannung <= 23Volt ist. Eingeschaltet werden soll der WR wenn SOC >= 70% UND Batteriespannung >=27Volt.
Das Einschalten ist nicht ganz so wild, da die Ausreißer meist nicht zeitgleich bei SOC und Spannung auftreten, aber bei der Bedingung zum Abschalten passiert es öfters, das der WR auf Grund eines Ausreißers (SOC oder Spannung) ausgeschaltet wird, obwohl beide Werte noch deutlich oberhalb der Grenzen sind.

Daher habe ich auch wahrscheinlich die aktuellste Version von Solaranzeige.
Ich habe auch immer wieder Ausreißer.
Ich habe den eSmart3 Laderegler und einen SUN1000 WR.
In Solaranzeige habe ich derzeit nur den eSmart3 eingebunden.
Die Ausreißer treten beim SOC, der Batteriespannung, der Solarleistung und geringfügig auch bei der Ladereglertemperatur auf. Allerdings lasse ich auch noch nicht alle Werte in Grafana darstellen. Daher denke ich, dass es die Ausreißer auch bei den anderen Werten gibt.
Die extremsten Werte bisher hatte ich heute mit einem SOC von 8247% Batteriekapazität und einer Batterietemperatur von 32797°C


Zudem hatte ich nach Sonnenuntergang dann noch zwei Mal eine gute Leistung über die Zellen. Nicht schlecht, dann kann man auch nachts Strom produzieren

Da ich die Werte auch zum Steuern des WR nutze bringt ein Nullen der Ausreißer leider nichts.
Daher von mir zwei Fragen:
1. Ist bekannt, woher die Ausreißer kommen? (Programm oder ausgelesenes Gerät?)
2. Ist es vielleicht möglich diesen Fehler im Programm abzufangen?
Als Beispiel: WENN aktueller Wert +/- 20% vom gleitenden Durchschnitt der letzten 20 Messungen abweicht, dann nehme den gleitenden Durchschnitt?
Das würde nicht nur in Grafana besser aussehen, sondern auch eine von den Werten abhängige Steuerung erleichtern. Ich z.B. habe eine Schaltsteckdose, die den WR abschaltet, wenn SOC <= 30% ODER Batteriespannung <= 23Volt ist. Eingeschaltet werden soll der WR wenn SOC >= 70% UND Batteriespannung >=27Volt.
Das Einschalten ist nicht ganz so wild, da die Ausreißer meist nicht zeitgleich bei SOC und Spannung auftreten, aber bei der Bedingung zum Abschalten passiert es öfters, das der WR auf Grund eines Ausreißers (SOC oder Spannung) ausgeschaltet wird, obwohl beide Werte noch deutlich oberhalb der Grenzen sind.
Wer ist online?
Mitglieder in diesem Forum: 0 Mitglieder und 1 Gast