Zwei Graphen aus verschiedenen Datenbanken addieren und Visualisieren

Alles was mit der Solaranzeige Image Installation und Betrieb zu tun hat. Einfache Konfiguration mit einem Gerät.

Moderator: Ulrich

Andi1888
Beiträge: 17
Registriert: Fr 3. Sep 2021, 20:07

Re: Zwei Graphen aus verschiedenen Datenbanken addieren und Visualisieren

Beitrag von Andi1888 »

Grafana.png
So sieht es nun bei mir aus.

solarfanenrico

Re: Zwei Graphen aus verschiedenen Datenbanken addieren und Visualisieren

Beitrag von solarfanenrico »

Hallo Andi1888,
ich vermisse den Bleistift oberhalb vom select-Befehl.
Edit: habe ihn gefunden, ist neben dem Query(komisch)
growatt_3.png
Wie mein erstes Bild aussieht (mean-Befehl) ist bekannt.
Direkt aus diesem Bild auf den Bleistift gehen, Nirgends anders einen Query-Editor suchen.
Enrico

Denda
Beiträge: 4
Registriert: Sa 14. Mai 2022, 13:44

Re: Zwei Graphen aus verschiedenen Datenbanken addieren und Visualisieren

Beitrag von Denda »

Hallo Zusammen

Ich habe ein ähnliches Problem, zwei Leistungen von zwei Invertern zu summieren und visualisieren.
Dabei kriege ich trotz den vielen guten Tipps das bei mir nicht hin. Kann mir hier jemand helfen?

Das sind die beiden Inverter, die ich summieren möchte in einem separaten Query:


SELECT mean("AC Power output") FROM "SolarEdge_3" WHERE ("inverter" = '1') AND $timeFilter GROUP BY time($__interval) fill(null)
SELECT mean("AC Power output") FROM "SolarEdge_4" WHERE ("inverter" = '1') AND $timeFilter GROUP BY time($__interval) fill(null)

Danke euch für die Inputs.

Benutzeravatar
mdkeil
Beiträge: 437
Registriert: So 12. Sep 2021, 20:40
Hat sich bedankt: 13 Mal
Danksagung erhalten: 25 Mal

Re: Zwei Graphen aus verschiedenen Datenbanken addieren und Visualisieren

Beitrag von mdkeil »

Auf dem Bild von Andi1888 ist der query für zwei Werte aus unterschiedlichen Datenbanken aufgezeigt.. lässt sich leicht auf 5 aufstocken.. 😉
IBN: 07/2021
Fronius Symo : 13.2kWp S 45° + 3.96 kWp S 15°
Fronius Primo : 2.97 kWp N 15°
Speicher: 14,3 kWh LiFePO4 (EEL) + Seplos BMS @ Victron MP-II 48/5000
Wallbox: 11kW echarge Hardy Barth Cpμ2 Pro
######
Tibber-Invite (100% Öko-Strom + 50€ Bonus)

dreass
Beiträge: 13
Registriert: Di 3. Mai 2022, 08:16
Danksagung erhalten: 1 Mal

Re: Zwei Graphen aus verschiedenen Datenbanken addieren und Visualisieren

Beitrag von dreass »

Hallo, ich habe das gleiche Problem, sorry
trotz des Threads hier bekomme ich keine Summe meiner beiden Wechselrichter zusammen :|
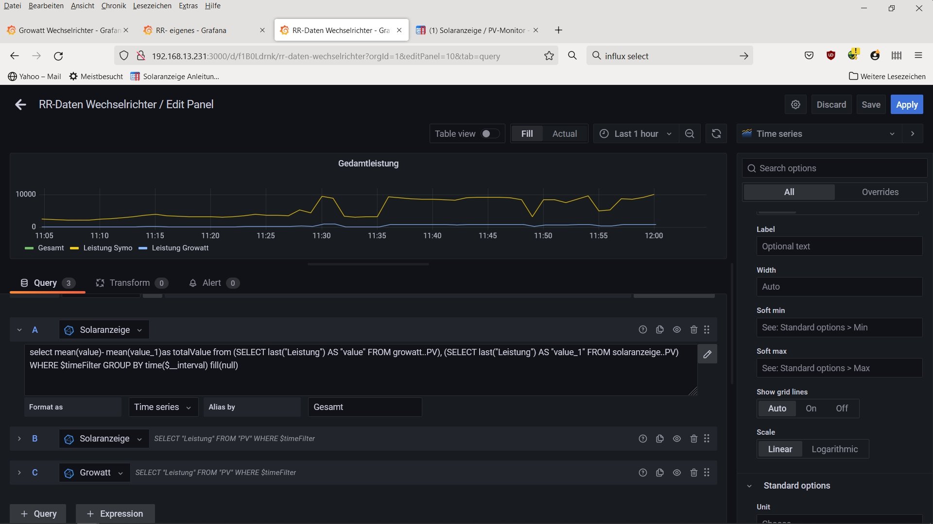
ich bekomme die Einzelnen Werte angezeigt, die Summe leider nicht.

Liegt es eventuell daran, das die Werte je Wechselrichter je 10 Sekunden auseinanderliegen? Also dr Growatt immer 10s nach dem Symo abgefragt wird?

hier mein Code
select mean(value)- mean(value_1)as totalValue from (SELECT last("Leistung") AS "value" FROM growatt..PV), (SELECT last("Leistung") AS "value_1" FROM solaranzeige..PV) WHERE $timeFilter GROUP BY time($__interval) fill(null)
Dateianhänge
screenshot.jpg

andreas_n
Beiträge: 1958
Registriert: Do 25. Jun 2020, 13:40
Hat sich bedankt: 17 Mal
Danksagung erhalten: 97 Mal

Re: Zwei Graphen aus verschiedenen Datenbanken addieren und Visualisieren

Beitrag von andreas_n »

dreass hat geschrieben:
Mo 6. Jun 2022, 12:09


hier mein Code
select mean(value)- mean(value_1)as totalValue from (SELECT last("Leistung") AS "value" FROM growatt..PV), (SELECT last("Leistung") AS "value_1" FROM solaranzeige..PV) WHERE $timeFilter GROUP BY time($__interval) fill(null)
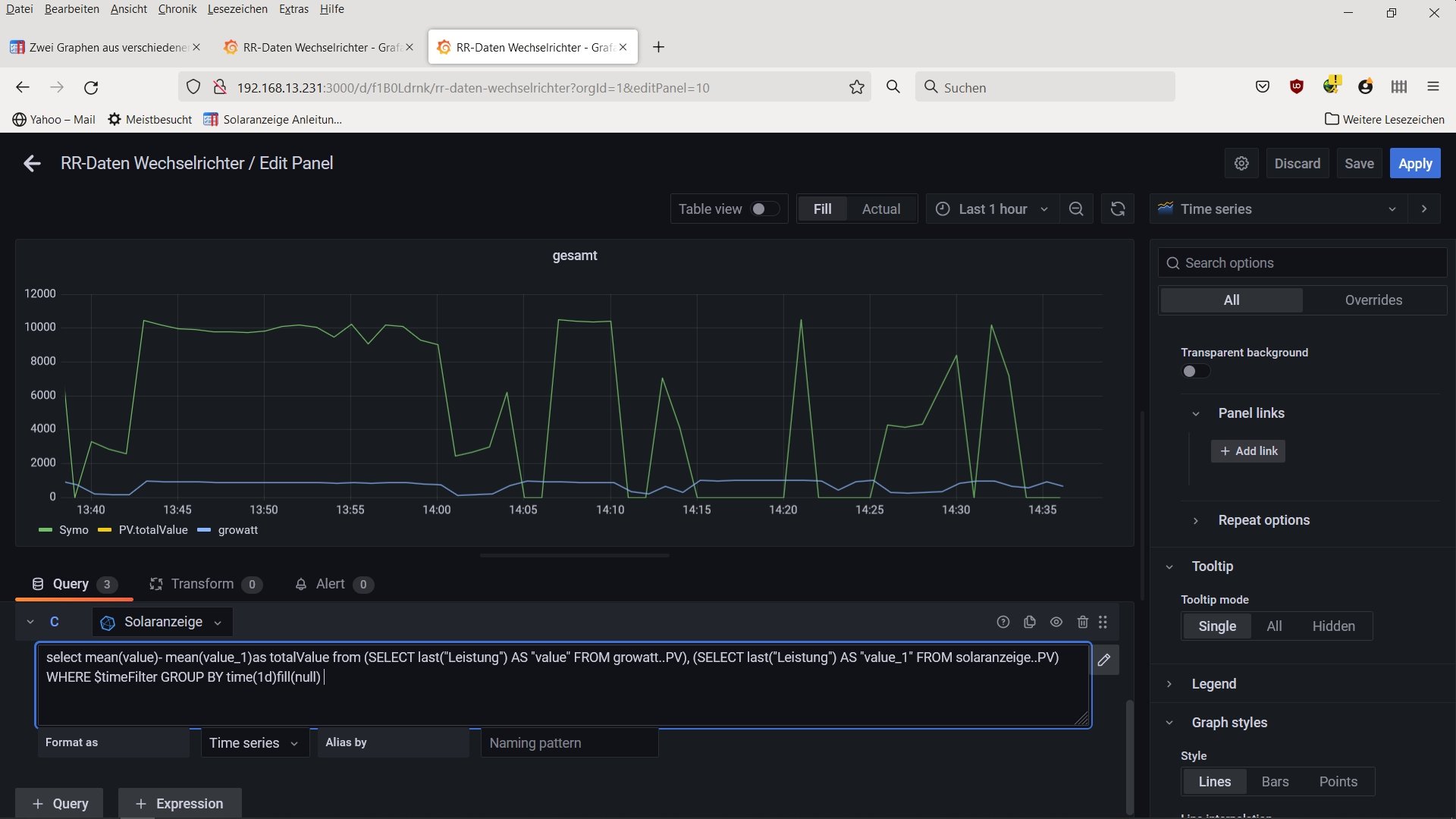
die 10sec machen nix,da beide abfragen gleicher time stamp.mach mal bei group by time das $_intervall gegen "1d"
SMA Tripower 8/Growatt MIN 3000 TL-XE/1500S/SPH 4600,4 ARK LV,10kWh
ELWA DC WW Puffer m. 300L/Gesamt PV Leistung 20,5kWp gesteuert mit Pi4 und Pi5
hier stehen alle Geräte>> viewtopic.php?f=13&t=1069

dreass
Beiträge: 13
Registriert: Di 3. Mai 2022, 08:16
Danksagung erhalten: 1 Mal

Re: Zwei Graphen aus verschiedenen Datenbanken addieren und Visualisieren

Beitrag von dreass »

leider kein Unterschied!
Welche datenbank sollte/muss ich in der query für die Summe auswählen? ist eventuell mein Fehler? an dieser stelle, kann ich mixed nicht auswählen! :o
Dateianhänge
screenshot2.jpg

andreas_n
Beiträge: 1958
Registriert: Do 25. Jun 2020, 13:40
Hat sich bedankt: 17 Mal
Danksagung erhalten: 97 Mal

Re: Zwei Graphen aus verschiedenen Datenbanken addieren und Visualisieren

Beitrag von andreas_n »

ja,dann ist klar.schalt die query inaktiv,mach neue auf,mixed,kopier das aus der alten query rüber und lösch die alte query
SMA Tripower 8/Growatt MIN 3000 TL-XE/1500S/SPH 4600,4 ARK LV,10kWh
ELWA DC WW Puffer m. 300L/Gesamt PV Leistung 20,5kWp gesteuert mit Pi4 und Pi5
hier stehen alle Geräte>> viewtopic.php?f=13&t=1069

dreass
Beiträge: 13
Registriert: Di 3. Mai 2022, 08:16
Danksagung erhalten: 1 Mal

Re: Zwei Graphen aus verschiedenen Datenbanken addieren und Visualisieren

Beitrag von dreass »

Ich steh gerade auf dem Schlauc, danke für deine Geduld.
Wenn ich alle query lösche steht mixed zur Auswahl, allerdings keine editor (stift etc) wähle ich dann Query+ erscheint ein editierbarer query allerdings nur mit Solaranzeige ODER Growatt als Datenbasis zur Auswahl, mixed gibt es dann nicht
Dateianhänge
screenshot3.jpg

andreas_n
Beiträge: 1958
Registriert: Do 25. Jun 2020, 13:40
Hat sich bedankt: 17 Mal
Danksagung erhalten: 97 Mal

Re: Zwei Graphen aus verschiedenen Datenbanken addieren und Visualisieren

Beitrag von andreas_n »

steh grad selber am schlauch weil ich so 250km von meinem pc weg bin und am 6" schlaufon ich nicht grade via vpn in grafana rein will( massig kompliziert,das biste unfähiger als karpfen im auto🤣)
da mir hier die mausbedienung fehlt,müsst ich dich auf so. abends vertrösten.
SMA Tripower 8/Growatt MIN 3000 TL-XE/1500S/SPH 4600,4 ARK LV,10kWh
ELWA DC WW Puffer m. 300L/Gesamt PV Leistung 20,5kWp gesteuert mit Pi4 und Pi5
hier stehen alle Geräte>> viewtopic.php?f=13&t=1069

Zurück zu „Image Installation [ Single-Regler Version ]“

Wer ist online?

Mitglieder in diesem Forum: 0 Mitglieder und 0 Gäste