Heute Morgen 9:30h folgender Fehler aufgetreten:
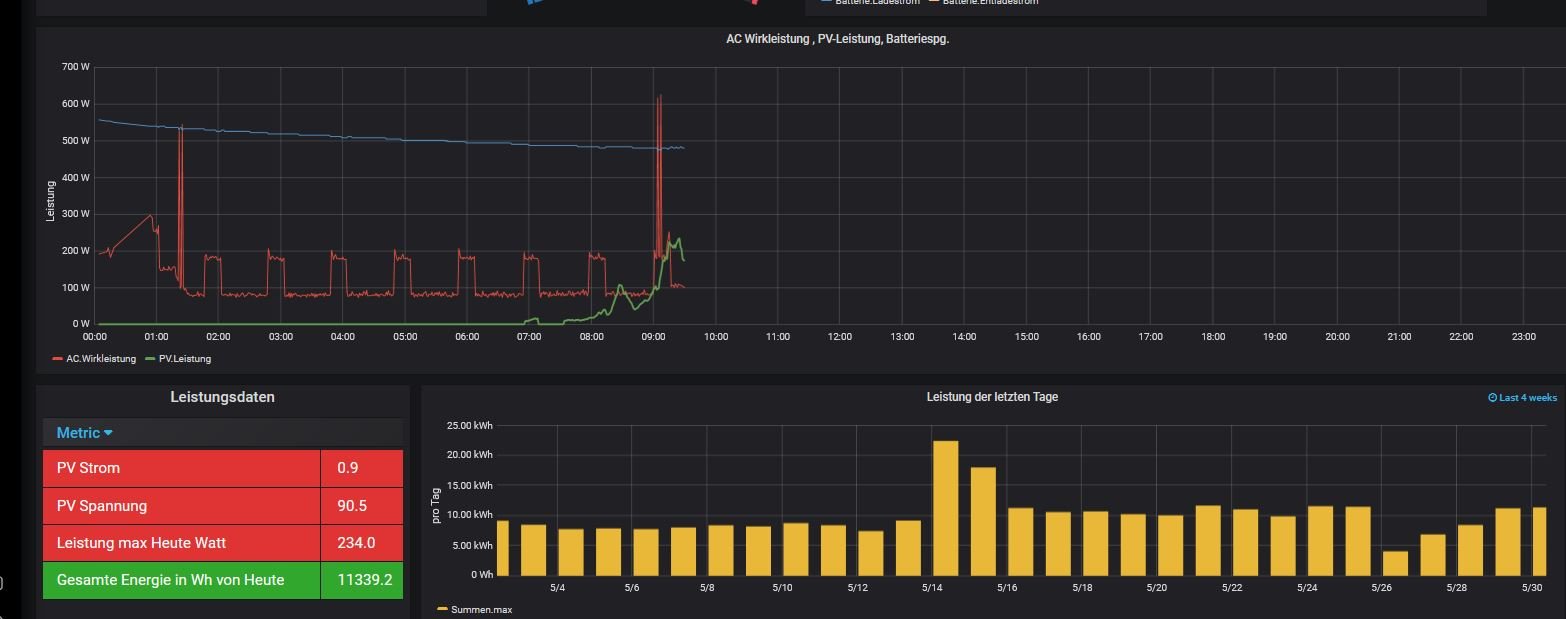
Im Query Leistungsdaten ( gesamte Energie in Wh Heute) zeigt er die von gestern an plus die von Heute. Und das trotz Reboot. Der WR zeigt zu diesem Zeitpunkt 66Wh an.
ERgänzung: der Wert *2 weil die Solaranzeige nur den String 1 ausliest und Beide Strings ca. das gleich liefern!
WR Axpert MAX 7.2
Anbei 2 Screenshots
			
							Fehlr Solaranzeige
Moderator: Ulrich
Re: Fehlr Solaranzeige
Ich vermute mal das es ein Problem bei der InfluxDB sein könnte.
Wer kann mir da helfen, was kann ich tun ?
			
			
									
						Wer kann mir da helfen, was kann ich tun ?
Re: Fehlr Solaranzeige
Thema vorerst erledigt. Um Mitternacht, 0:00h hat er wieder bei Null angefangen.
			
			
									
						Re: Fehlr Solaranzeige
Hallo xango!
Du hast auch einen Axpert Max 7.2?
Ich habe die Raspberry-Hardware hier, nur die Software ist mir Alles noch ein Rätsel. Zum Beispiel finde ich in Grafana den Wechselrichter nicht. Welchen hast Du ausgewählt?
Ich wäre Dir echt dankbar, wenn Du mir zum Start ein paar Infos geben könntest, damit ich nicht ewig suchen und recherchieren muss. Auf Dein Profil komme ich leider nicht, um Dich direkt anzuschreiben.
Können wir irgendwie kommunizieren? Wäre cool…
Antworte einfach hier….
Danke schon mal!
VG ButterfIy
			
			
									
						Du hast auch einen Axpert Max 7.2?
Ich habe die Raspberry-Hardware hier, nur die Software ist mir Alles noch ein Rätsel. Zum Beispiel finde ich in Grafana den Wechselrichter nicht. Welchen hast Du ausgewählt?
Ich wäre Dir echt dankbar, wenn Du mir zum Start ein paar Infos geben könntest, damit ich nicht ewig suchen und recherchieren muss. Auf Dein Profil komme ich leider nicht, um Dich direkt anzuschreiben.
Können wir irgendwie kommunizieren? Wäre cool…
Antworte einfach hier….
Danke schon mal!
VG ButterfIy
Wer ist online?
Mitglieder in diesem Forum: 0 Mitglieder und 1 Gast