Wert "An oder AUS" von Homematic Gerät ins Dashboard
Moderator: Ulrich
-
- Beiträge: 18
- Registriert: Di 29. Dez 2020, 13:58
- Hat sich bedankt: 3 Mal
- Danksagung erhalten: 1 Mal
Wert "An oder AUS" von Homematic Gerät ins Dashboard
Moin,
ich habe bei mir Homematic auf true gesetzt und geschafft das Werte vom WR (Solarleistung) auch an Homematic gesendet werden und richtig angezeigt werden.
Das klappt alles soweit.
Was nicht klappt und ich sitze da heute schon bestimmt 4-5 Stunden dran mit Foren durchforsten und schauen ob ich irgendwo einen Fehler gemacht habe oder wie die Syntax für das Dashboard dafür aussieht.
Ich habe im Büro eine Infrarot Heizung und ich wollte eigentlich nur den Status (ob das IR Panel eingeschaltet oder ausgeschaltet ist) an das Dashboard senden. Das IR Panel ist an einer originalen Homematic schaltbaren Steckdose angeschlossen.
Die Dokumentation habe ich wie gesagt dafür durchgearbeitet.
Entweder hakt es nur noch an der korrekten Syntax in Grafana im Dashboard oder es ist irgendwo anders der Fehler.
Vielleicht liegt es auch an einem Fehler in den Systemvariablen in der Homematic?!
Unter "FROM" kann ich die Homematic auswählen und finde dann auch bei dem "SELECT" im "field" meine Variable IR_Heizung.
Nur wie muss ich Grafana einstellen oder was fehlt da noch damit ich einfach entweder einen simplen Button habe der den Status "AN" oder "AUS" zeigt?
Ich kriege es irgendwie nicht hin.
ich habe bei mir Homematic auf true gesetzt und geschafft das Werte vom WR (Solarleistung) auch an Homematic gesendet werden und richtig angezeigt werden.
Das klappt alles soweit.
Was nicht klappt und ich sitze da heute schon bestimmt 4-5 Stunden dran mit Foren durchforsten und schauen ob ich irgendwo einen Fehler gemacht habe oder wie die Syntax für das Dashboard dafür aussieht.
Ich habe im Büro eine Infrarot Heizung und ich wollte eigentlich nur den Status (ob das IR Panel eingeschaltet oder ausgeschaltet ist) an das Dashboard senden. Das IR Panel ist an einer originalen Homematic schaltbaren Steckdose angeschlossen.
Die Dokumentation habe ich wie gesagt dafür durchgearbeitet.
Entweder hakt es nur noch an der korrekten Syntax in Grafana im Dashboard oder es ist irgendwo anders der Fehler.
Vielleicht liegt es auch an einem Fehler in den Systemvariablen in der Homematic?!
Unter "FROM" kann ich die Homematic auswählen und finde dann auch bei dem "SELECT" im "field" meine Variable IR_Heizung.
Nur wie muss ich Grafana einstellen oder was fehlt da noch damit ich einfach entweder einen simplen Button habe der den Status "AN" oder "AUS" zeigt?
Ich kriege es irgendwie nicht hin.
-
- Beiträge: 1267
- Registriert: Mo 22. Jun 2020, 08:58
- Wohnort: Ulm / Neu-Ulm
- Hat sich bedankt: 25 Mal
- Danksagung erhalten: 214 Mal
Re: Wert "An oder AUS" von Homematic Gerät ins Dashboard
Was wird denn genau als Wert in die Datenbank geschrieben?
Gruß Timo
Auflistung Geräte/Dashboards/Anschlussart
Datenbankfelder der einzelnen Geräte
GANZ WICHTIG: Überblick der vorhandenen Anleitungen
Fertige Komplett-Systeme gibt es hier anfragen[AT]bauer-timo[.]de
Tibber Invite (100% Öko-Strom + 50€ Bonus)
Auflistung Geräte/Dashboards/Anschlussart
Datenbankfelder der einzelnen Geräte
GANZ WICHTIG: Überblick der vorhandenen Anleitungen
Fertige Komplett-Systeme gibt es hier anfragen[AT]bauer-timo[.]de
Tibber Invite (100% Öko-Strom + 50€ Bonus)
-
- Beiträge: 18
- Registriert: Di 29. Dez 2020, 13:58
- Hat sich bedankt: 3 Mal
- Danksagung erhalten: 1 Mal
Re: Wert "An oder AUS" von Homematic Gerät ins Dashboard
Weiß ich gar nicht. Gestern wurde es schon ziemlich spät mit dem Troubleshooting aber hab einen Post gesehen wo man sich die measurements anschauen kann. Das werde ich später mal machen. Aber die Solarlog Datei hat keine Fehler. Dort sieht alles normal aus.
-
- Beiträge: 18
- Registriert: Di 29. Dez 2020, 13:58
- Hat sich bedankt: 3 Mal
- Danksagung erhalten: 1 Mal
Re: Wert "An oder AUS" von Homematic Gerät ins Dashboard
Bin mir nicht sicher ob der Befehl "show Homematic" da richtig ist aber es kommt auf jeden Fall eine Fehlermeldung. (siehe Screenshot)
-
- Beiträge: 1267
- Registriert: Mo 22. Jun 2020, 08:58
- Wohnort: Ulm / Neu-Ulm
- Hat sich bedankt: 25 Mal
- Danksagung erhalten: 214 Mal
Re: Wert "An oder AUS" von Homematic Gerät ins Dashboard
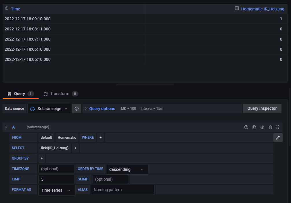
Select * from Homematic order by time desc limit 5
Gruß Timo
Auflistung Geräte/Dashboards/Anschlussart
Datenbankfelder der einzelnen Geräte
GANZ WICHTIG: Überblick der vorhandenen Anleitungen
Fertige Komplett-Systeme gibt es hier anfragen[AT]bauer-timo[.]de
Tibber Invite (100% Öko-Strom + 50€ Bonus)
Auflistung Geräte/Dashboards/Anschlussart
Datenbankfelder der einzelnen Geräte
GANZ WICHTIG: Überblick der vorhandenen Anleitungen
Fertige Komplett-Systeme gibt es hier anfragen[AT]bauer-timo[.]de
Tibber Invite (100% Öko-Strom + 50€ Bonus)
-
- Beiträge: 18
- Registriert: Di 29. Dez 2020, 13:58
- Hat sich bedankt: 3 Mal
- Danksagung erhalten: 1 Mal
Re: Wert "An oder AUS" von Homematic Gerät ins Dashboard
Wenn ich das so eintrage, dann sehe ich dass, wenn ich den Schalter manuell eingeschaltet habe, die 0 zur 1 wird und andersrum.
Also ist ja eigentlich alles gut und alles kommt soweit an wie gewünscht und ich muss nur noch schauen wie ich aus der 0 ein AUS mache und aus der 1 ein AN richtig?
Also ist ja eigentlich alles gut und alles kommt soweit an wie gewünscht und ich muss nur noch schauen wie ich aus der 0 ein AUS mache und aus der 1 ein AN richtig?
-
- Beiträge: 1267
- Registriert: Mo 22. Jun 2020, 08:58
- Wohnort: Ulm / Neu-Ulm
- Hat sich bedankt: 25 Mal
- Danksagung erhalten: 214 Mal
Re: Wert "An oder AUS" von Homematic Gerät ins Dashboard
Genau darauf wollte ich raus. Wenn die WErte in der Datenbank sind, liegt es meistens nur an den Einstellungen in Grafana was wie angezeigt werden soll
Gruß Timo
Auflistung Geräte/Dashboards/Anschlussart
Datenbankfelder der einzelnen Geräte
GANZ WICHTIG: Überblick der vorhandenen Anleitungen
Fertige Komplett-Systeme gibt es hier anfragen[AT]bauer-timo[.]de
Tibber Invite (100% Öko-Strom + 50€ Bonus)
Auflistung Geräte/Dashboards/Anschlussart
Datenbankfelder der einzelnen Geräte
GANZ WICHTIG: Überblick der vorhandenen Anleitungen
Fertige Komplett-Systeme gibt es hier anfragen[AT]bauer-timo[.]de
Tibber Invite (100% Öko-Strom + 50€ Bonus)
Wer ist online?
Mitglieder in diesem Forum: 0 Mitglieder und 1 Gast