Ökofen Pelletronic Regelung für Pelletheizungen
Moderator: Ulrich
-
Oldfield_Solar
- Beiträge: 8
- Registriert: Fr 4. Feb 2022, 14:34
- Hat sich bedankt: 1 Mal
Ökofen Pelletronic Regelung für Pelletheizungen
Hallo,
im Zuge der Erweiterung der Solaranzeige im Bereich innovative Heiztechnik greife ich gern den Vorschlag auf, hier die Parameter für den Zugriff auf die Regelung einer Pelletheizung des österreichischen Pelletpioniers Ökofen zu schaffen. Der Zugriff auf das Energiemanagement erfolgt via MOD-BUS/TCP.
Die entsprechende Parameterliste des Herstellers habe ich angehangen. Mein Wunsch wäre es, dass ich neben der PV-Anlage und meiner Go E auch die Heizung über die Solaranzeige einbinden kann. Leider ist das mit dem Projekt Ökofen Spy (über Python) bisher nicht gelungen.
Danke und viele Grüße aus Thüringen
Oliver
im Zuge der Erweiterung der Solaranzeige im Bereich innovative Heiztechnik greife ich gern den Vorschlag auf, hier die Parameter für den Zugriff auf die Regelung einer Pelletheizung des österreichischen Pelletpioniers Ökofen zu schaffen. Der Zugriff auf das Energiemanagement erfolgt via MOD-BUS/TCP.
Die entsprechende Parameterliste des Herstellers habe ich angehangen. Mein Wunsch wäre es, dass ich neben der PV-Anlage und meiner Go E auch die Heizung über die Solaranzeige einbinden kann. Leider ist das mit dem Projekt Ökofen Spy (über Python) bisher nicht gelungen.
Danke und viele Grüße aus Thüringen
Oliver
- Dateianhänge
-
- modbus_v208_home_automation.pdf
- (43.49 KiB) 15404-mal heruntergeladen
-
gsfahrer
- Beiträge: 4
- Registriert: Do 12. Mär 2020, 01:45
- Hat sich bedankt: 6 Mal
- Danksagung erhalten: 2 Mal
Re: Ökofen Pelletronic Regelung für Pelletheizungen
Hallo,
ich wollte das Thema "Oekofen Pelletronic für Pelletheizungen" hier noch einmal zur Erweiterung der Solaranzeige aufgreifen.
Wie Oldfield_Solar bereits schrieb, kann die Steuerung der Pellematic via MOD-BUS/TCP ausgelesen werden. MIt der neuen Eletronic besteht aber auch die Möglichkeit den Zugriff via Jason-Schnittstelle durchzuführen. Natürlich mit Angabe der IP, des Ports und dem zuvor gesetztem Zugangskennwort.
Ich habe daher einfach mal meine Pelletronic zum Test ausgelesen und eine Signalliste, die wohl zur Abfrage bereit steht, zurück erhalten. Diese ist als Dateianhang im Textformat im Anhang zu finden.
Nun zurück zur Solaranzeige. Ich benutze seit langen die Multi-User Version der Solaranzeige. Die Dateien sind ja alle in "php" geschrieben und mein Problem besteht darin, das ich vollkommen ohne Plan dastehe, wie ich die auszulesenden Signale wohl als weitere "X.user.config.php" darstellen kann / muss, damit ich die Signale in regelmäßigen Abständen (so alle 2 oder 4 Minuten) auslesen kann und die entsprechenden Werte im Anschluss in die bestehende influxDB "oekofen", auch hier mit "User und Kennwort", schreiben lassen kann. Danach sollen die Werte als Tabellen, Zustandmeldungen und Grafiken in Grafana dargestellt werden.
Hat hier vielleicht jemand eine Idee, eine Anleitung wie ich das anstelle. Ich nehme auch gerne einen Buchtipp, damit ich mich mit dem Thema für Anfänger beschäftigen kann.
Testweise habe ich noch einen Raspi 3b herumliegen, mit dem ich üben könnte, denn meine Erfahrungen sind hier nicht gerade groß und ich will meine aktive Solaranzeige nicht zerlegen. Ich würde mich eher als absoluter Anfänger betrachten, aber das Thema interessiert mich doch sehr.
Es wäre schön, wenn die erfahrenen User hier für "Dummys" einen Denkanstoß geben könnten.
Gruß
gsfahrer
Hans-Jürgen
ich wollte das Thema "Oekofen Pelletronic für Pelletheizungen" hier noch einmal zur Erweiterung der Solaranzeige aufgreifen.
Wie Oldfield_Solar bereits schrieb, kann die Steuerung der Pellematic via MOD-BUS/TCP ausgelesen werden. MIt der neuen Eletronic besteht aber auch die Möglichkeit den Zugriff via Jason-Schnittstelle durchzuführen. Natürlich mit Angabe der IP, des Ports und dem zuvor gesetztem Zugangskennwort.
Ich habe daher einfach mal meine Pelletronic zum Test ausgelesen und eine Signalliste, die wohl zur Abfrage bereit steht, zurück erhalten. Diese ist als Dateianhang im Textformat im Anhang zu finden.
Nun zurück zur Solaranzeige. Ich benutze seit langen die Multi-User Version der Solaranzeige. Die Dateien sind ja alle in "php" geschrieben und mein Problem besteht darin, das ich vollkommen ohne Plan dastehe, wie ich die auszulesenden Signale wohl als weitere "X.user.config.php" darstellen kann / muss, damit ich die Signale in regelmäßigen Abständen (so alle 2 oder 4 Minuten) auslesen kann und die entsprechenden Werte im Anschluss in die bestehende influxDB "oekofen", auch hier mit "User und Kennwort", schreiben lassen kann. Danach sollen die Werte als Tabellen, Zustandmeldungen und Grafiken in Grafana dargestellt werden.
Hat hier vielleicht jemand eine Idee, eine Anleitung wie ich das anstelle. Ich nehme auch gerne einen Buchtipp, damit ich mich mit dem Thema für Anfänger beschäftigen kann.
Testweise habe ich noch einen Raspi 3b herumliegen, mit dem ich üben könnte, denn meine Erfahrungen sind hier nicht gerade groß und ich will meine aktive Solaranzeige nicht zerlegen. Ich würde mich eher als absoluter Anfänger betrachten, aber das Thema interessiert mich doch sehr.
Es wäre schön, wenn die erfahrenen User hier für "Dummys" einen Denkanstoß geben könnten.
Gruß
gsfahrer
Hans-Jürgen
- Dateianhänge
-
- Auslesen der Jason-Schnittstelle meiner Pellematic 12 KW.txt
- Signalliste aus der Elektronic meiner Pelletheizung
- (3.96 KiB) 369-mal heruntergeladen
PV mit 9,92 kwp seit 06.03.20 am Netz. EB für PHEV im 2-Personenhaushalt mit Teich und Pool ca. 4,5MW/a. EB ist seit der IBN auf Netzbezg. von 2,6MW/a gesunken. Für 23/2024 ist eine PV mit 7kwp u. Akku geplant.
Re: Ökofen Pelletronic Regelung für Pelletheizungen
Hallo gsfahrer,
ich habe wie der Kollege oben beschrieben das Monitoring von Projekt Ökofen Spy (über Python) als Anstoß genommen. Habe mit einem PI3B+ und bash das realisiert. Ich steuere auch den Kessel mit dem Programm. Habe die influxdb und grafana dann so wie in dem oben genannten Projekt beschrieben durchgeführt. Der Initiator des Projekts hat das grundsätzlich sehr gut aufbereitet.
Wenn du willst kann ich dir die bash Datei zukommen lassen, wenn du damit besser zurecht kommst.
Grüße aus Österreich
ich habe wie der Kollege oben beschrieben das Monitoring von Projekt Ökofen Spy (über Python) als Anstoß genommen. Habe mit einem PI3B+ und bash das realisiert. Ich steuere auch den Kessel mit dem Programm. Habe die influxdb und grafana dann so wie in dem oben genannten Projekt beschrieben durchgeführt. Der Initiator des Projekts hat das grundsätzlich sehr gut aufbereitet.
Wenn du willst kann ich dir die bash Datei zukommen lassen, wenn du damit besser zurecht kommst.
Grüße aus Österreich
- Ulrich
- Administrator
- Beiträge: 6595
- Registriert: Sa 7. Nov 2015, 10:33
- Wohnort: Essen
- Hat sich bedankt: 163 Mal
- Danksagung erhalten: 917 Mal
Re: Ökofen Pelletronic Regelung für Pelletheizungen
Die Pellematic Öfen sind ab sofort integriert. Regler = 85
-----------------------------------------------------
Ulrich . . . . . . . . [ Admin ]
Ulrich . . . . . . . . [ Admin ]
-
gsfahrer
- Beiträge: 4
- Registriert: Do 12. Mär 2020, 01:45
- Hat sich bedankt: 6 Mal
- Danksagung erhalten: 2 Mal
Re: Ökofen Pelletronic Regelung für Pelletheizungen
Hallo zusammen,
Dank Ulrich und seinem 100%igen Einsatz konnte das gewünschte Projekt "eine Oekofen-Pelletheizung" in die Solaranzeige zu integrieren
umgesetzt werden
. Mein Beitrag, als php-Dummy, dazu war mehr als gering, da ich nur einen Raspi (mit der neuesten Version der Solaranzeige) und meine Pellematic zur Verfügung gestellt habe.
Darum nochmal ein großes Dankeschön an Ulrich, für die Arbeit und Zeit, die du mal wieder für dieses Projekt investiert hast.
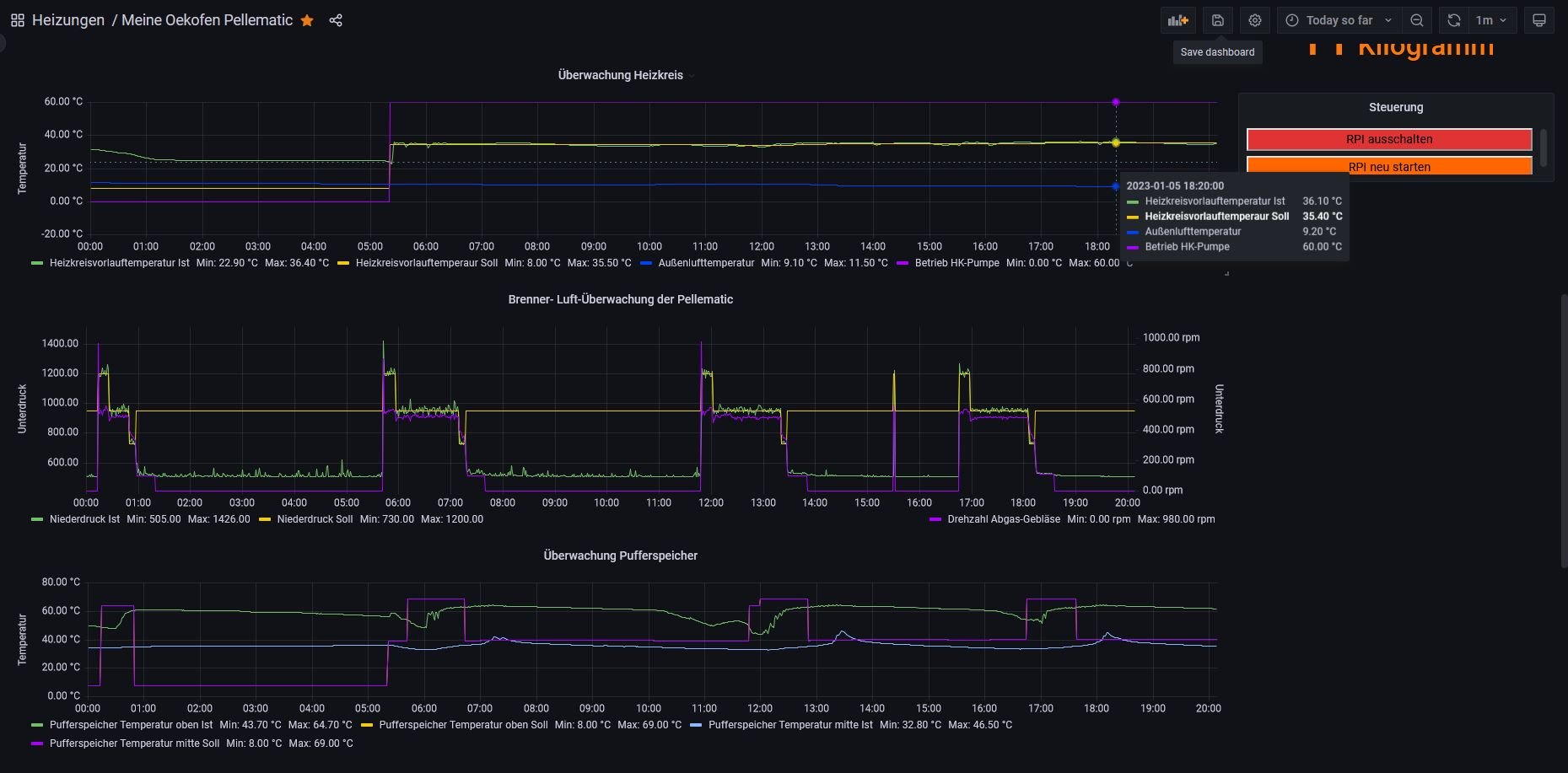
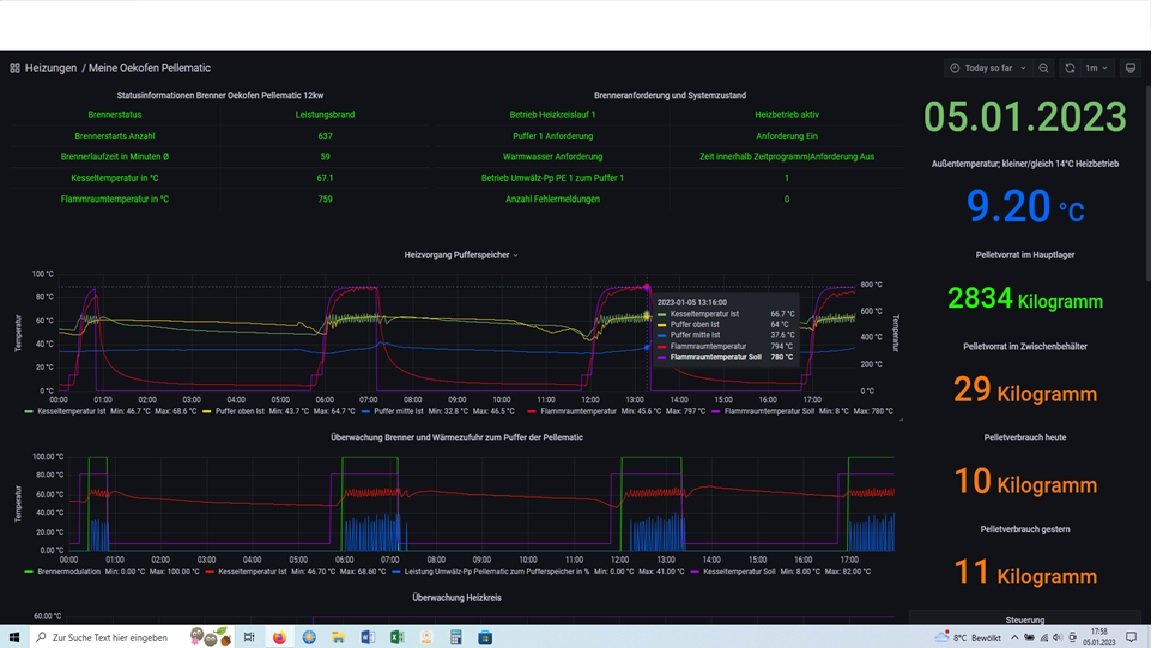
Ich habe euch mal meine erstellte Version zur Visualisierung meiner Pelletheizung als Bilder hier beigefügt, damit ihr mal einen kleinen Einblick bekommt, wie so etwas aussehen kann. Natürlich ist auch hier noch etwas austesten angesagt, damit die gewünschte Optik und die Signale vernünftig und auch korrekt eingebunden werden.
Sollten Fragen, oder Anregungen dazu bestehen dann bitte einfach melden
Gruß
gsfahrer
Hans-Jürgen
Dank Ulrich und seinem 100%igen Einsatz konnte das gewünschte Projekt "eine Oekofen-Pelletheizung" in die Solaranzeige zu integrieren
umgesetzt werden
Darum nochmal ein großes Dankeschön an Ulrich, für die Arbeit und Zeit, die du mal wieder für dieses Projekt investiert hast.
Ich habe euch mal meine erstellte Version zur Visualisierung meiner Pelletheizung als Bilder hier beigefügt, damit ihr mal einen kleinen Einblick bekommt, wie so etwas aussehen kann. Natürlich ist auch hier noch etwas austesten angesagt, damit die gewünschte Optik und die Signale vernünftig und auch korrekt eingebunden werden.
Sollten Fragen, oder Anregungen dazu bestehen dann bitte einfach melden
Gruß
gsfahrer
Hans-Jürgen
PV mit 9,92 kwp seit 06.03.20 am Netz. EB für PHEV im 2-Personenhaushalt mit Teich und Pool ca. 4,5MW/a. EB ist seit der IBN auf Netzbezg. von 2,6MW/a gesunken. Für 23/2024 ist eine PV mit 7kwp u. Akku geplant.
-
Oldfield_Solar
- Beiträge: 8
- Registriert: Fr 4. Feb 2022, 14:34
- Hat sich bedankt: 1 Mal
Re: Ökofen Pelletronic Regelung für Pelletheizungen
Hallo zusammen, ich wollte mich an dieser Stelle auch nochmal für das Engagement von Ulrich und den anderen Usern bedanken. Es ist super, dass ihr das nun über die Json-Schnittstelle so schnell hinbekommen habt. Leider bin ich selbst noch nicht zum Testen gekommen, werde das aber umgehend nachholen, wenn ich wieder vor Ort bin. Ich muss zugeben, dass ich parallel gerade Home Assistant teste, denn auch hier wurde eine Integration für Ökofen über den Jahreswechsel realisiert.
Interessant wäre nun noch, ob hier jemand mit der Solaranzeige bereits auch seinen Überschussstrom in den Pufferspeicher bekommt bzw. inwiefern das klappt, dass der Überschuss auf mehrere Abnehmer aufteilt wird. In meinem Fall ist zeitnah die Einbindung eines bereits vorhandenen 9KW-Heizstabs über MY PV Ac Thor 9s geplant (aktuell nicht lieferbar), die Wallbox ist bereits vorhanden, ein Überschussladen habe ich aber noch nicht getestet.
Grüße Oliver
Interessant wäre nun noch, ob hier jemand mit der Solaranzeige bereits auch seinen Überschussstrom in den Pufferspeicher bekommt bzw. inwiefern das klappt, dass der Überschuss auf mehrere Abnehmer aufteilt wird. In meinem Fall ist zeitnah die Einbindung eines bereits vorhandenen 9KW-Heizstabs über MY PV Ac Thor 9s geplant (aktuell nicht lieferbar), die Wallbox ist bereits vorhanden, ein Überschussladen habe ich aber noch nicht getestet.
Grüße Oliver
Re: Ökofen Pelletronic Regelung für Pelletheizungen
Ich habe meine Heizungs-IP eingetragen, Port 4321, Passwort. Erhalte schon Daten - aber nur Puffer oben.
Gibt es irgendwo die Einstellung, welche Werte abgefragt werden?
Bin hier relativ neu. Weiß aber, welche Werte über JSON abgefragt werden können.
Gibt es irgendwo die Einstellung, welche Werte abgefragt werden?
Bin hier relativ neu. Weiß aber, welche Werte über JSON abgefragt werden können.
- Ulrich
- Administrator
- Beiträge: 6595
- Registriert: Sa 7. Nov 2015, 10:33
- Wohnort: Essen
- Hat sich bedankt: 163 Mal
- Danksagung erhalten: 917 Mal
Re: Ökofen Pelletronic Regelung für Pelletheizungen
Hier findest du die Werte, die abgefragt werden:
viewforum.php?f=38
Welcher Wert soll den fehlen?
Das Standard-Dashboard zeigt nur einen winzigen Teil der Werte an, die abgefragt werden. Es ist ja nur eine Vorlage, wie man so etwas grafisch darstellt. Jeder soll sich sein eigenes Dashboard zusammenstellen, genauso wie er es mag.
viewforum.php?f=38
Welcher Wert soll den fehlen?
Das Standard-Dashboard zeigt nur einen winzigen Teil der Werte an, die abgefragt werden. Es ist ja nur eine Vorlage, wie man so etwas grafisch darstellt. Jeder soll sich sein eigenes Dashboard zusammenstellen, genauso wie er es mag.
-----------------------------------------------------
Ulrich . . . . . . . . [ Admin ]
Ulrich . . . . . . . . [ Admin ]
Re: Ökofen Pelletronic Regelung für Pelletheizungen
Ja, dass jeder etwas eigenes machen kann, ist klar.
Aber ich hab ja nur einen Wert, der angezeigt wird.
https://share.icloud.com/photos/0deL0xo ... -VUiUnTIeQ
Aber ich hab ja nur einen Wert, der angezeigt wird.
https://share.icloud.com/photos/0deL0xo ... -VUiUnTIeQ
- Ulrich
- Administrator
- Beiträge: 6595
- Registriert: Sa 7. Nov 2015, 10:33
- Wohnort: Essen
- Hat sich bedankt: 163 Mal
- Danksagung erhalten: 917 Mal
Re: Ökofen Pelletronic Regelung für Pelletheizungen
So wie es aussieht, heißt deine benutzte Datenbank nicht solaranzeige. Deshalb muss das Dashboard erst exportiert und dann mit dem richtigen Datenbanknamen importiert werden. Da ist noch etwas Arbeit nötig.
-----------------------------------------------------
Ulrich . . . . . . . . [ Admin ]
Ulrich . . . . . . . . [ Admin ]
Wer ist online?
Mitglieder in diesem Forum: 0 Mitglieder und 1 Gast