ich müsste hier natürlich auch sehr viel mehr vom Projekt Vorschritt berichten, jedoch ist die Zeit begrenzt und ich stecke fast täglich Zeit mit Solarheli in das Projekt...
Ich kann berichten, dass wir hier viel Aufwand betreiben, Solaranzeige mit den Geräten so hinzubekommen, dass es bestmöglich performant und stabil läuft.
Wir haben die Regelparameter auf den Growatt nun prima abgestimmt, die Geräte kommunizieren miteinander und es läuft soweit grundsätzlich.
Es gibt aber immer noch jede Menge Arbeit, dass ganze auch in eine "standardisierte" Form mit Solaranzeige zu bekommen und über Dateien saubere Settings zu machen, die man auch selbst anpassen kann - nur so wird das ganze überhaupt auch für andere nach einer entsprechenden Doku nachbau - und betreibbar.
Zu deinen Fragen, wir lösen das Werte senden für den Growatt über eine Datei > genauer "pipe" Befehl, aber das kann der Growatt in der Solaranzeige bereits von Haus aus:
Wir haben die Befehele.ini des Growatt auf 4 Befehle erweitert, um Ihn in Zustände zu schalten und ihm Leistungsregelwerte zu senden:if (file_exists( $Pfad."/../pipe/".$GeraeteNummer.".befehl.steuerung" )) {
$funktionen->log_schreiben( "Steuerdatei '".$GeraeteNummer.".befehl.steuerung' vorhanden----", "|- ", 8 );
$Inhalt = file_get_contents( $Pfad."/../pipe/".$GeraeteNummer.".befehl.steuerung" );
[Regler48]
1 = active
2 = standby
3 = leistung_###
4 = gridPower_######
Vom aktuellen Stand passt das ursprüngliche Setup (Projektvorstellung) vom Aufbau her gut, jedoch wird das ganze Projekt schon etwas speziell, denn es verfolgt genau einen Zweck, nämlich die Solaranzeige als eine Mini-PV mit gezielter 0-Einspeisung zu nutzen (wie die großen Anlagen).
Dennoch lässt sich natürlich viel "drumherum" auf dem Raspberry stricken, erst Recht mit dem performanten 4er Modell - ich baue Mini-PV auf 3B+, was kein Problem für kleinere Nebentasks sein wird.
Beispielsweise ist das ganze schon relativ aufeinander zu den genutzten Komponenten abgestimmt, man kann wenn weiteres einfach integrierbar ist, auch später durchaus mit anderen Geräten erweitern, jedoch muss erst ein Mal generell lauffähige Setup vorhanden sein.
Jeder der sich auskennt, hat ja immer die Möglichkeit Features in Solaranzeige vom Code zu integrieren, diejenigen kennen dann auch,
wie schnell das mehr oder weniger Aufwand wird, um da entsprechend Änderungen vor zu nehmen.
Solaranzeige arbeitet normalerweise in einem 60sek Takt, in dem die Multiregler 6 feste 10Sek Slots vorsieht.
In jedem dieser Slots kann ein Regler bearbeitet werden und muss in dieser Zeit abgeschlossen sein, dann wird bis zum nächsten Slot gewartet.
Wir wissen inzwischen, dass der Growatt 180W/min zu einer Vorgabe nachregeln kann und das nur jede Minute ein Zielwert gesendet werden kann,
denn man braucht Slots für Smartmeter, Growatt, BMS und 1 bis 2 Solar-Charger.
Solarheli hat die Steuerung umgestellt, sodass wir beliebig viele Schleifen innerhalb einer Minute laufen kann, dass bedeutet aber man muss genau wissen, wie Lange ein Regler (in Solaranzeige ein Gerät) um Durchlauf benötigt, um Sicher alles abzuarbeiten.
Aufgrund der Test, die wir bislang gemacht haben laufen die Smartmeter + der Growatt in 12 Sekunden durch, dann kommt nochmal BMS und 1-2 Victron Solarregler mit ebenfalls ca. 10 Sek.
Nach aktuellem Stand werden wir entweder mit leichten Änderungen auf doppelte Durchlaufgeschwindigkeit also 2 Schleifen in 60sekunden gehen, dass sind dann unter anderem auch 10mal Geräte auslesen. Vom Growatt her, würden 3 Durchgänge nicht effektiver und man müsste Werte, Datenbank und wiederholen von Übertragungsfehlern noch mehr tunen, was zu viel Aufwand und Änderung bedeutet.
Um das ganze etwas etwas abzukürzen, wer jedoch einfach nur eine gewisse Grundlast Versorgung nach der Daumenmethode machen möchte und 1mal in der Minute dem Growatt einen Wert senden möchte, könnte das dann auch mit mehr als 6 Geräten verarbeiten, solange alle innerhalb dieser Minute abgearbeitet sind.
Ohne dass Wulle es wusste, dein Wunsch mit den Werten aus einer Datei geht bereits jetzt schon mit dem Growatt und er hält auch super konstant seine Einspeiseleistung, wenn man den MPPT off per Register 124 auf 1 setzt.
Ich kenne keinen kleinen Inverter, der sich überhaupt so Regeln lässt, ohne Ihn mit regelbaren Netzteilen oder andere Lösung, quasi den Saft abzudrehen.
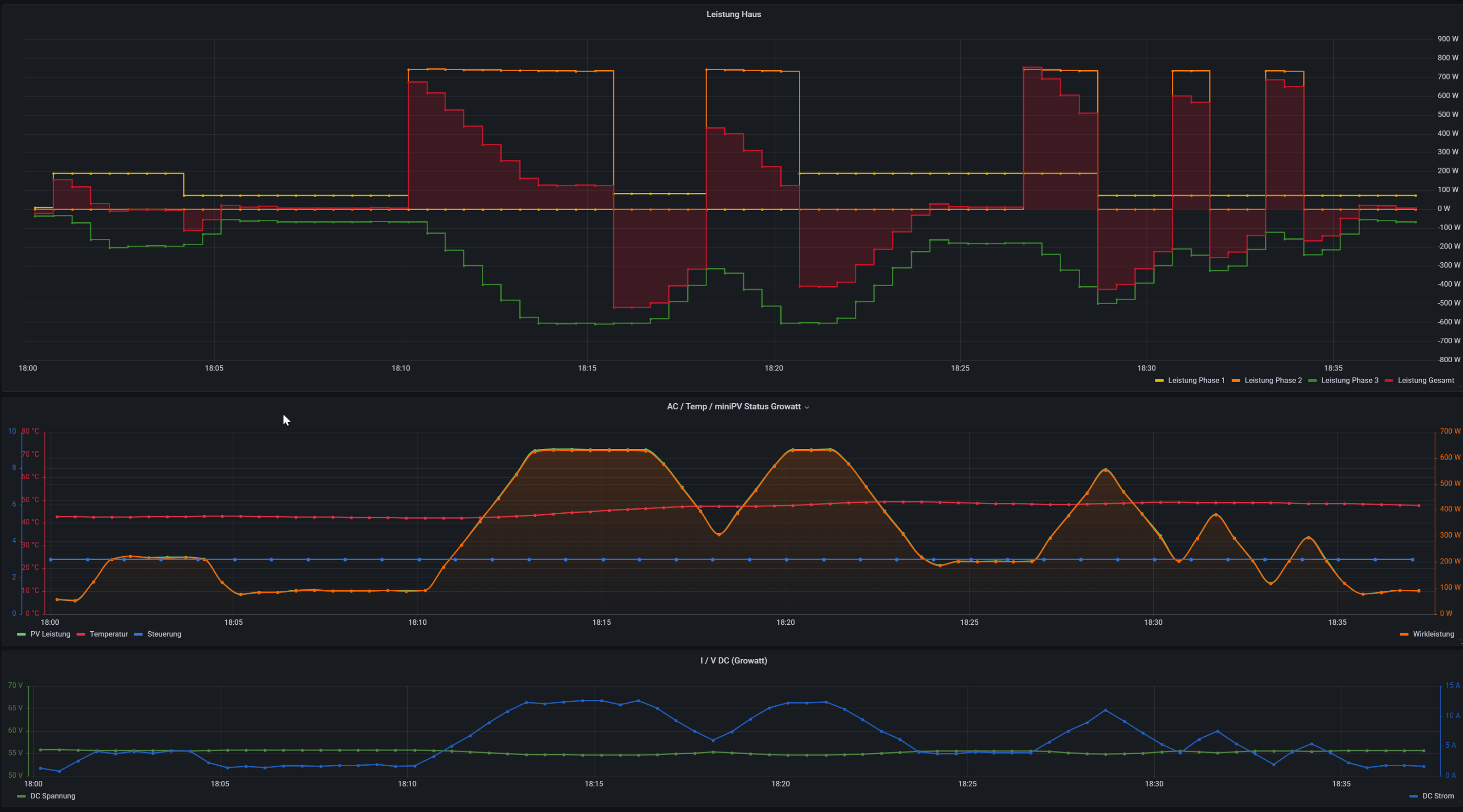
Hier mal ein Bild der Regelkurve - Laboraufbau und super konstante Lasten, um das Regelprofil immer wieder reproduzierbar unter verschiedenen Entwicklungsstufen beurteilen zu können - an L1 (gelb), L2 (orange) hängen geschaltene Verbraucher und auf L3 (grün), regelt allein der Growatt gegen die Summenenergie -> (rote Fläche) positiv - Bezug, negativ - Einspeisung.
Bitte die Grafik nicht falsch verstehen, man sieht, wie er permanent dem Streben gegen 0-Einspeisung hinterher klettert.
Im Bereich Änderungen von bis zu 200W hat er sofort ausgeglichen, aber die hier gezeigten Laständerungen sind 700W Sprünge, die wahrscheinlich unter der VDE oder baubedingt vom Growatt nicht schneller ausgeglichen werden können.
Unter den direkten Sprüngen, Lastwechseln und volle Regelbandbreite erkennt man wie er aktuell arbeitet und wo die Grenzen liegen, ein im Minutentakt schaltender "Grossverbraucher" (wie orangene "Blöcke" am Ende der Grafik) ist für den Growatt kaum möglich...
In Summe aber, dennoch ein tolles Ergebnis, womit wir so nicht gerechnet hätten, dass wir das so on Point bekommen.
Leider ist aufgrund der Jahreszeit, keine Praxiserfahrung möglich, jedoch sind wir auf das Frühjahr gespannt, was das in einem üblichen Tagesbetrieb bedeutet. Je nach Lastprofil sind hier im Sommer durchaus Autarkiewerte von 70-80%möglich.
Ganz kurz, ich habe nun auch schon 3-4 Anlagen gerechnet und es stellt sich heraus, dass mal auf Optimal PV Ausrichtung etwa folgendes ganz gut passt - ca. 2000-2500 kWh Verbrauch > PV 1200kWp > ca. 5kWh Speicher
ca. 2500-3000 kWh Verbrauch > PV 1600kWp > ca. 5.5kWh Speicher
und max. Ausbau bei 4000-5000kWh > PV2400kWp > ca. 6kWh Speicher - jedoch geht hier schon die Autarkie runter, da man in der Regel doch viel mehr Grundlast als die erbrachten 600W (750er Growatt - 660W) benötigt.
Ein Abschliessendes Wort noch zum "Sicherungskasten", dass ja im Prinzip der Ort mit dem Stromzähler ist und hier muss natürlich irgendwie das Smart Meter ran, damit Solaranzeige auswerten kann, wieviel Bezug man aus dem Stadtnetz hat.
Bei uns ist das eine RS485 Hartverdrahtung mit einer "Datenleitung" zur Solaranzeige, durchaus stehen aber wie Wulle vor dem Problem, dass man da nicht so einfach hinkommt. Hier liegt es durchaus nahe, dass man auch durchaus versucht alternative Verbindungswege über TCP/IP (Powerlan etc) oder WLAN zu finden. Dies steht aber derzeit aus Zeitgründen mit Stabilität Tests "noch" nicht auf dem Plan. Durchaus könnte ja jemand einen unterstützen Shelly 3EM anstatt eines Eastron Smart Meters nutzen aber und ob so etwas dann wieder bei jedem auch in eine stabile Regelung zu bekommen sein wird ist offen.
Ich werde hier zu gegebener Zeit mit der Pilotinstallation im Frühjahr genauer und weiteres Berichten.
Aktuell haben wir erstmal Schnee und
Euch eine schöne Weihnachtszeit.
Martin

 
   , gleich mal gepinnt
 , gleich mal gepinnt 
 