Zähler LOGAREX mit Tasmota Lesekopf

Moderator: Ulrich

Forumsregeln
Für dieses Unterforum ist unser Mitglied TeamO verantwortlich.
karl-kette
Beiträge: 10
Registriert: So 15. Jan 2023, 13:36
Hat sich bedankt: 6 Mal
Danksagung erhalten: 2 Mal

Zähler LOGAREX mit Tasmota Lesekopf

Beitrag von karl-kette »

Hallo
Ich habe versucht meinen LOGAREX Zähler mit Tasmota WiFi Lesekopf in Solaranzeige einzubinden. Ich habe es nach Anleitung zu Regler 23 versucht und im Log file sieht auch alles gut aus, nur kommen die Daten nicht in der Influx Datenbank an.

Hier das Tasmota Script:

Code: Alles auswählen

>D
>B
=>sensor53 r
>M 1
+1,3,o,0,9600,LOGAREX
1,1-0:1.8.0*255(@1,BEZUG,KWh,total_in,4
1,1-0:2.8.0*255(@1,EINSPEISUNG,KWh,total_out,4
1,1-0:16.7.0*255(@1,Verbrauch aktuell,W,power_curr,16
1,1-0:1.8.0*96(@1,letzter Tag,KWh,total_day,1
1,1-0:1.8.0*97(@1,letzte Woche,KWh,total_week,1
1,1-0:1.8.0*98(@1,letzter Monat,KWh,total_month,1
1,1-0:1.8.0*99(@1,letztes Jahr,KWh,total_year,1
#
Muss ich das Script anpassen? Oder die sonoff_mqtt.php damit das funktioniert? Oder geht das gar nicht über Solaranzeige und ich muss die Datenbank über einen iobroker füttern?
Viele Grüße
Lars
Dateianhänge
Screenshot_20230113-163252.png

TeamO
Beiträge: 1267
Registriert: Mo 22. Jun 2020, 08:58
Wohnort: Ulm / Neu-Ulm
Hat sich bedankt: 25 Mal
Danksagung erhalten: 212 Mal

Re: Zähler LOGAREX mit Tasmota Lesekopf

Beitrag von TeamO »

Das liegt daran, dass Dein Zähler noch nicht eingebunden ist. Dafür wurde extra dieses Unterforum erstellt, damit ich die Einbindung für Ulrich übernehmen kann.
Um was für einen Logarex handelt es sich hier bei Dir genau? Dann kann ich diesen Zähler entsprechend einbinden.
Kannst Du bitte auch einmal in der Console beim Lesekopf/Tasmota folgendes eingeben und mir die Ausgabe schreiben:

Code: Alles auswählen

status 0
Gruß
Timo
Gruß Timo

Auflistung Geräte/Dashboards/Anschlussart
Datenbankfelder der einzelnen Geräte
GANZ WICHTIG: Überblick der vorhandenen Anleitungen

Fertige Komplett-Systeme gibt es hier anfragen[AT]bauer-timo[.]de

Tibber Invite (100% Öko-Strom + 50€ Bonus)

karl-kette
Beiträge: 10
Registriert: So 15. Jan 2023, 13:36
Hat sich bedankt: 6 Mal
Danksagung erhalten: 2 Mal

Re: Zähler LOGAREX mit Tasmota Lesekopf

Beitrag von karl-kette »

Hallo Timo,
das kann ich nachher machen, zu bin ich nicht in mein Netzwerk.
Der Zähler ist ein Logarex LK13BE803039, allerdings müsste ich das Script von der Seite https://tasmota.github.io/docs/Smart-Meter-Interface/ anpassen, damit das läuft.
Grüße
Lars

TeamO
Beiträge: 1267
Registriert: Mo 22. Jun 2020, 08:58
Wohnort: Ulm / Neu-Ulm
Hat sich bedankt: 25 Mal
Danksagung erhalten: 212 Mal

Re: Zähler LOGAREX mit Tasmota Lesekopf

Beitrag von TeamO »

Das mit dem Script ist kein Problem. Das wird ja dann im passenden Post zu diesem Zähler mit hinterlegt, da ich hier eventuell noch kleine Anpassungen vornehme, damit es sauber zu den anderen passt.
Sobald Du mir die Ausgabe der Console hast, kann ich schauen, dass ich den Zähler einbinde und Du dann testen kannst.
Gruß Timo

Auflistung Geräte/Dashboards/Anschlussart
Datenbankfelder der einzelnen Geräte
GANZ WICHTIG: Überblick der vorhandenen Anleitungen

Fertige Komplett-Systeme gibt es hier anfragen[AT]bauer-timo[.]de

Tibber Invite (100% Öko-Strom + 50€ Bonus)

karl-kette
Beiträge: 10
Registriert: So 15. Jan 2023, 13:36
Hat sich bedankt: 6 Mal
Danksagung erhalten: 2 Mal

Re: Zähler LOGAREX mit Tasmota Lesekopf

Beitrag von karl-kette »

Hallo Timo,
ist es das was Du suchst?

Code: Alles auswählen

15:34:16.022 CMD: Status 0
15:34:16.028 RSL: STATUS = {"Status":{"Module":1,"DeviceName":"Tasmota","FriendlyName":["Tasmota"],"Topic":"sonoff","ButtonTopic":"0","Power":0,"PowerOnState":3,"LedState":1,"LedMask":"FFFF","SaveData":1,"SaveState":1,"SwitchTopic":"0","SwitchMode":[0,0,0,0,0,0,0,0],"ButtonRetain":0,"SwitchRetain":0,"SensorRetain":0,"PowerRetain":0,"InfoRetain":0,"StateRetain":0,"StatusRetain":0}}
15:34:16.033 RSL: STATUS1 = {"StatusPRM":{"Baudrate":9600,"SerialConfig":"8N1","GroupTopic":"tasmotas","OtaUrl":"http://ota.tasmota.com/tasmota/release/tasmota.bin.gz","RestartReason":"Software/System restart","Uptime":"0T21:21:02","StartupUTC":"2023-01-18T17:13:14","Sleep":50,"CfgHolder":4617,"BootCount":6,"BCResetTime":"2023-01-04T20:06:29","SaveCount":20,"SaveAddress":"F8000"}}
15:34:16.038 RSL: STATUS2 = {"StatusFWR":{"Version":"12.1.1.2(tasmota)","BuildDateTime":"2022-09-18T19:08:29","Boot":31,"Core":"2_7_4_9","SDK":"2.2.2-dev(38a443e)","CpuFrequency":80,"Hardware":"ESP8266EX","CR":"370/699"}}
15:34:16.042 RSL: STATUS3 = {"StatusLOG":{"SerialLog":0,"WebLog":2,"MqttLog":0,"SysLog":0,"LogHost":"","LogPort":514,"SSId":["superpowernetz_2",""],"TelePeriod":300,"Resolution":"558180C0","SetOption":["00008009","2805C80001000600003C5A0A192800000000","00000080","00006000","00004000","00000000"]}}
15:34:16.052 RSL: STATUS4 = {"StatusMEM":{"ProgramSize":659,"Free":344,"Heap":20,"ProgramFlashSize":1024,"FlashSize":1024,"FlashChipId":"1440EF","FlashFrequency":40,"FlashMode":"DOUT","Features":["00000809","879AC787","043E8001","000000CF","010013C0","C000F989","00004004","00001000","54000020","00000000"],"Drivers":"1,2,3,4,5,6,7,8,9,10,12,16,18,19,20,21,22,24,26,27,29,30,35,37,45,62","Sensors":"1,2,3,4,5,6,53"}}
15:34:16.057 RSL: STATUS5 = {"StatusNET":{"Hostname":"sonoff-4156","IPAddress":"192.168.86.205","Gateway":"192.168.86.1","Subnetmask":"255.255.255.0","DNSServer1":"192.168.86.1","DNSServer2":"0.0.0.0","Mac":"84:CC:A8:98:90:3C","Webserver":2,"HTTP_API":1,"WifiConfig":4,"WifiPower":17.0}}
15:34:16.061 RSL: STATUS6 = {"StatusMQT":{"MqttHost":"192.168.86.202","MqttPort":1883,"MqttClientMask":"DVES_%06X","MqttClient":"DVES_98903C","MqttUser":"DVES_USER","MqttCount":15,"MAX_PACKET_SIZE":1200,"KEEPALIVE":30,"SOCKET_TIMEOUT":4}}
15:34:16.067 RSL: STATUS7 = {"StatusTIM":{"UTC":"2023-01-19T14:34:16","Local":"2023-01-19T15:34:16","StartDST":"2023-03-26T02:00:00","EndDST":"2023-10-29T03:00:00","Timezone":"+01:00","Sunrise":"08:35","Sunset":"17:26"}}
15:34:16.075 RSL: STATUS10 = {"StatusSNS":{"Time":"2023-01-19T15:34:16","LOGAREX":{"total_in":6534.6851,"total_out":890.0664,"power_curr":2972,"total_day":3.3,"total_week":47.3,"total_month":183.1,"total_year":1933.8}}}
15:34:16.080 RSL: STATUS11 = {"StatusSTS":{"Time":"2023-01-19T15:34:16","Uptime":"0T21:21:02","UptimeSec":76862,"Heap":20,"SleepMode":"Dynamic","Sleep":50,"LoadAvg":29,"MqttCount":15,"POWER":"OFF","Wifi":{"AP":1,"SSId":"superpowernetz_2","BSSId":"70:3A:CB:77:6A:30","Channel":6,"Mode":"11n","RSSI":36,"Signal":-82,"LinkCount":1,"Downtime":"0T00:00:03"}}}
15:34:16.203 RSL: STATUS10 = {"StatusSNS":{"Time":"2023-01-19T15:34:16","LOGAREX":{"total_in":6534.6851,"total_out":890.0664,"power_curr":2972,"total_day":3.3,"total_week":47.3,"total_month":183.1,"total_year":1933.8}}}
15:34:16.457 RSL: SENSOR = {"Time":"2023-01-19T15:34:16","LOGAREX":{"power_curr":2961}}
15:34:16.962 RSL: STATUS10 = {"StatusSNS":{"Time":"2023-01-19T15:34:16","LOGAREX":{"total_in":6534.6867,"total_out":890.0664,"power_curr":2961,"total_day":3.3,"total_week":47.3,"total_month":183.1,"total_year":1933.8}}}
15:34:17.936 RSL: STATUS10 = {"StatusSNS":{"Time":"2023-01-19T15:34:17","LOGAREX":{"total_in":6534.6867,"total_out":890.0664,"power_curr":2961,"total_day":3.3,"total_week":47.3,"total_month":183.1,"total_year":1933.8}}}
15:34:18.431 RSL: SENSOR = {"Time":"2023-01-19T15:34:18","LOGAREX":{"power_curr":2970}}

TeamO
Beiträge: 1267
Registriert: Mo 22. Jun 2020, 08:58
Wohnort: Ulm / Neu-Ulm
Hat sich bedankt: 25 Mal
Danksagung erhalten: 212 Mal

Re: Zähler LOGAREX mit Tasmota Lesekopf

Beitrag von TeamO »

Perfekt.
Dann kann ich mich morgen hinsetzen die Dateien und das Script anpassen. Ich denke morgen Nachmittag könntest Du dann testen.

Gruß
Timo
Gruß Timo

Auflistung Geräte/Dashboards/Anschlussart
Datenbankfelder der einzelnen Geräte
GANZ WICHTIG: Überblick der vorhandenen Anleitungen

Fertige Komplett-Systeme gibt es hier anfragen[AT]bauer-timo[.]de

Tibber Invite (100% Öko-Strom + 50€ Bonus)

TeamO
Beiträge: 1267
Registriert: Mo 22. Jun 2020, 08:58
Wohnort: Ulm / Neu-Ulm
Hat sich bedankt: 25 Mal
Danksagung erhalten: 212 Mal

Re: Zähler LOGAREX mit Tasmota Lesekopf

Beitrag von TeamO »

So, hier mal für die ersten Tests
Bitte folgendes Script in Tasmota eintragen. Ich habe es an die bestehenden angeglichen mit Bezeichnungen und Auflösung. Eventuell müssen wir hier noch etwas ändern.

Code: Alles auswählen

>D
>B
=>sensor53 r
>M 1
+1,3,o,0,9600,LK13BE
1,1-0:1.8.0*255(@1000,Bezug,KWh,total_in,4
1,1-0:2.8.0*255(@1000,Einspeisung,KWh,total_out,4
1,1-0:16.7.0*255(@1,Verbrauch aktuell,W,Power,16
1,1-0:1.8.0*96(@1000,letzter Tag,KWh,total_1d,1
1,1-0:1.8.0*97(@1000,letzte Woche,KWh,total_7d,1
1,1-0:1.8.0*98(@1000,letzter Monat,KWh,total_30d,1
1,1-0:1.8.0*99(@1000,letztes Jahr,KWh,total_365d,1
#
Und dann noch die beiden Dateien zum tauschen in Deinem System angehängt.
Dateianhänge
sonoff_mqtt.php
(28.2 KiB) 121-mal heruntergeladen
funktionen.inc.php
(361.21 KiB) 120-mal heruntergeladen
Gruß Timo

Auflistung Geräte/Dashboards/Anschlussart
Datenbankfelder der einzelnen Geräte
GANZ WICHTIG: Überblick der vorhandenen Anleitungen

Fertige Komplett-Systeme gibt es hier anfragen[AT]bauer-timo[.]de

Tibber Invite (100% Öko-Strom + 50€ Bonus)

karl-kette
Beiträge: 10
Registriert: So 15. Jan 2023, 13:36
Hat sich bedankt: 6 Mal
Danksagung erhalten: 2 Mal

Re: Zähler LOGAREX mit Tasmota Lesekopf

Beitrag von karl-kette »

Hallo Timo,
die Faktoren stimmen in den Script nicht, die Werte sind schon in kWh und müssen nicht mit Faktor 1000 mal genommen werden. So müsste es richtig sein:

Code: Alles auswählen

>D
>B
=>sensor53 r
>M 1
+1,3,o,0,9600,LK13BE
1,1-0:1.8.0*255(@1,Bezug,KWh,total_in,4
1,1-0:2.8.0*255(@1,Einspeisung,KWh,total_out,4
1,1-0:16.7.0*255(@1,Verbrauch aktuell,W,Power,16
1,1-0:1.8.0*96(@1,letzter Tag,KWh,total_1d,1
1,1-0:1.8.0*97(@1,letzte Woche,KWh,total_7d,1
1,1-0:1.8.0*98(@1,letzter Monat,KWh,total_30d,1
1,1-0:1.8.0*99(@1,letztes Jahr,KWh,total_365d,1
#
Man kann sich auch noch mehr Daten anzeigen lassen. Eine Beschreibung aller möglichen Parameter findest Du hier auf Seite 9 und 10: https://www.stadtwerke-burgdorf-netz.de ... 8030x9.pdf

In der Datenbank kommen nun unter AC folgende measurements, Bezug, Einspeisung und Leistung. Auch under Summen und Statistik gibt es jetzt Werte, die PHP scripte sollte also funktioniert haben. Top!

Viele Grüße,
Lars
Dateianhänge
Screenshot 2023-01-20 105705.png
Screenshot 2023-01-20 103537.png

TeamO
Beiträge: 1267
Registriert: Mo 22. Jun 2020, 08:58
Wohnort: Ulm / Neu-Ulm
Hat sich bedankt: 25 Mal
Danksagung erhalten: 212 Mal

Re: Zähler LOGAREX mit Tasmota Lesekopf

Beitrag von TeamO »

Hallo Lars,

diese Anleitung hatte ich auch gefunden und durch die Angabe 1-0:1.8.0*255(000000.0000*kWh) dachte ich, dass hier wie bei den bisherigen Zählern auch ein Faktor nötig ist. Aber da habe ich die Beschreibung wohl falsch interpretiert.
Dann passe ich des Script in meinen Unterlagen an und mache @1 daraus. Aber dann muss ich auch noch die sonoff_mqtt.php anpassen, da dort ebenfalls mit einem Faktor gerechnet wird. -> Beim Auslesen wird von Wh ausgegangen und mit *1000 auf kWh gerechnet.
Hab Dir die neue Datei gleich mal angehängt.

Kannst Du prüfen ob es damit passt.

Gruß
Timo
Dateianhänge
sonoff_mqtt.php
(28.16 KiB) 114-mal heruntergeladen
Gruß Timo

Auflistung Geräte/Dashboards/Anschlussart
Datenbankfelder der einzelnen Geräte
GANZ WICHTIG: Überblick der vorhandenen Anleitungen

Fertige Komplett-Systeme gibt es hier anfragen[AT]bauer-timo[.]de

Tibber Invite (100% Öko-Strom + 50€ Bonus)

karl-kette
Beiträge: 10
Registriert: So 15. Jan 2023, 13:36
Hat sich bedankt: 6 Mal
Danksagung erhalten: 2 Mal

Re: Zähler LOGAREX mit Tasmota Lesekopf

Beitrag von karl-kette »

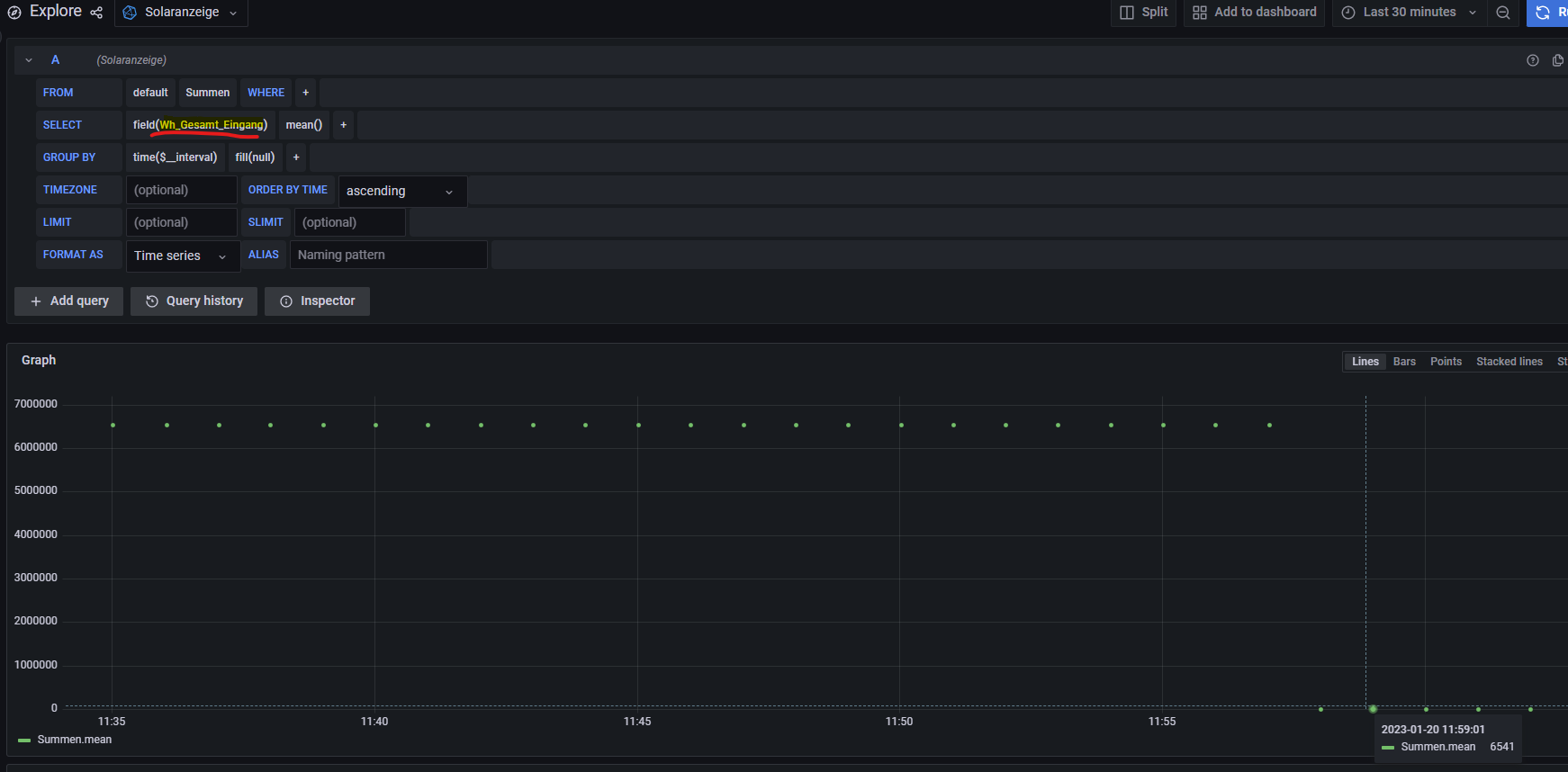
Also bei Faktor 1 erhalten wir kWh, was auch richtig angezeigt wird by Tasmota "LK13BE Bezug 6540.6520 KWh" -> "@1,Bezug,KWh,total_in,4". In der Solaranzeige Datenbank heißen die Felder aber alle mit Wh_..., zb "Wh_Gesamt_Eingang". Dann passt es wieder nicht, dann müsstest Du dochden Wert mal 1000 nehmen um auf Wh zukommen...
Dateianhänge
Screenshot 2023-01-20 120911.png

Zurück zu „WIFI Lesekopf, lese-schreib-Kopf EHZ, Volkszähler, Hichi, Smartmeter“

Wer ist online?

Mitglieder in diesem Forum: 0 Mitglieder und 0 Gäste