Sonnen Batterie Daten sammeln
Moderator: Ulrich
Sonnen Batterie Daten sammeln
Hallo PV und Sonnen Batterie Besitzer,
wer von Euch liest die ModBus Daten eurer SB mit der Solaranzeige aus?
Habt Ihr Probleme mit der API, die Herstellerseitig abgeschaltet wurde?
Leider wurde bei mir abgeschaltet ohne eine Info an mich. Jetzt hängt auch meine Hausatomation schief in der Luft....
Grüsse
Reiner
wer von Euch liest die ModBus Daten eurer SB mit der Solaranzeige aus?
Habt Ihr Probleme mit der API, die Herstellerseitig abgeschaltet wurde?
Leider wurde bei mir abgeschaltet ohne eine Info an mich. Jetzt hängt auch meine Hausatomation schief in der Luft....
Grüsse
Reiner
-
Daniel_ppir
- Beiträge: 1
- Registriert: Di 23. Mär 2021, 13:16
Re: Sonnen Batterie Daten sammeln
Seit wann wurde sie abgeschaltet. Betrifft es auch die alten Versionen?
Re: Sonnen Batterie Daten sammeln
Ich wollte eh mal nachfragen ob die Sonnenbatterie überhaupt noch abgefragt werden kann.
Es geht in meinem Fall um die Version 10 Performance.
Da wird ja nur Api v2 noch abgefragt.
Ich sehe keine Konfigurationsmöglichkeiten für den Auth-Key im Config file...
Sieht fast so aus als wäre die Unterstützung für Sonnen hier nicht mehr gegeben... Auch bei den alten Versionen wurde meines Wissens nach APIv1 schon länger seitens Hersteller abgeschaltet
Es geht in meinem Fall um die Version 10 Performance.
Da wird ja nur Api v2 noch abgefragt.
Ich sehe keine Konfigurationsmöglichkeiten für den Auth-Key im Config file...
Sieht fast so aus als wäre die Unterstützung für Sonnen hier nicht mehr gegeben... Auch bei den alten Versionen wurde meines Wissens nach APIv1 schon länger seitens Hersteller abgeschaltet
Re: Sonnen Batterie Daten sammeln
Hallo,
das reine Auslesen geht auch nach dem Sonnenbatterie Update noch. SB ECO 8 mit 10 KWH.
das reine Auslesen geht auch nach dem Sonnenbatterie Update noch. SB ECO 8 mit 10 KWH.
Re: Sonnen Batterie Daten sammeln
Hallo,
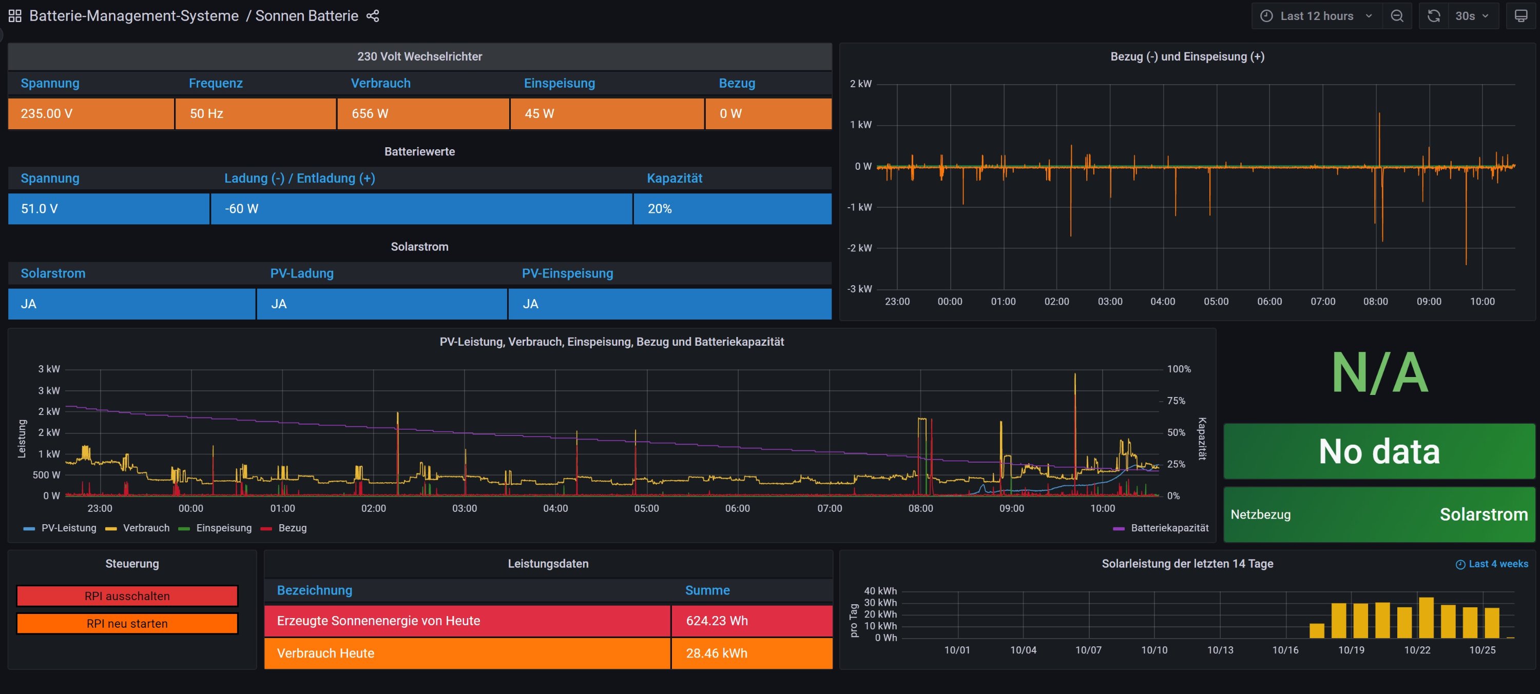
sonnenBatterie geht weiterhin und vor längere zeit haben ich mal die oberfläche berichtig und um eine paar werte wie z.b. akku in / out ... erweitert
hallo cheffe (ullrich) wenn du magst kann du das auch direkt mit in dein image packen und die alte sonneBatterie version damit ersetzen
sonnenBatterie geht weiterhin und vor längere zeit haben ich mal die oberfläche berichtig und um eine paar werte wie z.b. akku in / out ... erweitert
hallo cheffe (ullrich) wenn du magst kann du das auch direkt mit in dein image packen und die alte sonneBatterie version damit ersetzen
- Ulrich
- Administrator
- Beiträge: 6599
- Registriert: Sa 7. Nov 2015, 10:33
- Wohnort: Essen
- Hat sich bedankt: 163 Mal
- Danksagung erhalten: 917 Mal
Re: Sonnen Batterie Daten sammeln
Dafür gibt es doch extra ein Unterforum, um seine eigenen Dashboards Anderen zur Verfügung zu stellen.
viewforum.php?f=20
viewforum.php?f=20
-----------------------------------------------------
Ulrich . . . . . . . . [ Admin ]
Ulrich . . . . . . . . [ Admin ]
Wer ist online?
Mitglieder in diesem Forum: 0 Mitglieder und 0 Gäste