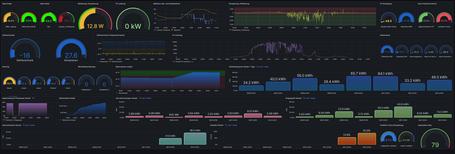
hier mal unsere 12,7 KWp Anlage mit Sunstonepower Wechselrichter und 9,7 KW Akku. komplett eingebunden in Grafana. Anlage ist Süd/Ost Ausrichtung. Überschuss nehme ich um warmes Wasser zu machen. Läuft super. Seit 2 Monaten kein einzitges mal Heizung angewesen.
 Denke ich habe  alle wichtigen Werte, und noch einiges mehr
  Denke ich habe  alle wichtigen Werte, und noch einiges mehr   Die Autarkieanzeige ist noch neu, der Wert heute sollte stimmen, der gestern war ein Rechenfehler und kein Bock zum berichtigen...
 Die Autarkieanzeige ist noch neu, der Wert heute sollte stimmen, der gestern war ein Rechenfehler und kein Bock zum berichtigen... 
