Zeit des Datenpunktes Tagesleistung änderbar?

Alles was mit der Solaranzeige Image Installation und Betrieb zu tun hat. Einfache Konfiguration mit einem Gerät.

Moderator: Ulrich

lötix
Beiträge: 39
Registriert: Mo 2. Mär 2020, 21:43

Zeit des Datenpunktes Tagesleistung änderbar?

Beitrag von lötix »

Moin...

ein kleiner Schönheitsfehler, der mir aufgefallen ist:
Der Datenpunkt "Tagesleistung" wird in Grafana (bei mir) immer um 02:00 Uhr angelegt. Läßt sich das irgendwo ändern/einstellen und auf 00:00 Uhr oder 24:00 Uhr legen? Oder hat das irgend einen Grund, warum das auf 02:00 Uhr liegt?

tnx4info lötix
..
capture_007_03052020_143417.jpg

Benutzeravatar
Ulrich
Administrator
Beiträge: 6596
Registriert: Sa 7. Nov 2015, 10:33
Wohnort: Essen
Hat sich bedankt: 163 Mal
Danksagung erhalten: 917 Mal

Re: Zeit des Datenpunktes Tagesleistung änderbar?

Beitrag von Ulrich »

Jedes Gerät hat andere Variablen. Da musst Du schon sagen welches Gerät Du meinst. Besser noch welches Dashboard, welche Spalte in welchem Measurement Du meinst.
-----------------------------------------------------
Ulrich . . . . . . . . [ Admin ]

lötix
Beiträge: 39
Registriert: Mo 2. Mär 2020, 21:43

Re: Zeit des Datenpunktes Tagesleistung änderbar?

Beitrag von lötix »

Moin Ulrich,

ich habe versucht, daß mal nachzuverfolgen. In Grafana Dashboard Victron wird hier ja der Wert "Wert" aus der Infux alle 10min ausgelesen. Aber warum wird in Grafana die Uhrzeit 02:00:00 Uhr angezeigt? Egal, welche Darstellungsweise ich einstelle.
Regler: Victron BlueSolar
Statistik: Wert

tnx4info lötix
...
anzeige.jpg
anzeige.jpg (16.8 KiB) 11783 mal betrachtet
anzeige2.jpg
anzeige2.jpg (15.27 KiB) 11783 mal betrachtet

Benutzeravatar
Ulrich
Administrator
Beiträge: 6596
Registriert: Sa 7. Nov 2015, 10:33
Wohnort: Essen
Hat sich bedankt: 163 Mal
Danksagung erhalten: 917 Mal

Re: Zeit des Datenpunktes Tagesleistung änderbar?

Beitrag von Ulrich »

Grafana speichert die Daten immer in UTC Zeit. Du hast aber irgendwo angegeben, das Du die Zeiten In MESZ angezeigt haben willst. Also (UTC + 2 Stunden) In dieser Richtung würde ich weitersuchen.
-----------------------------------------------------
Ulrich . . . . . . . . [ Admin ]

lötix
Beiträge: 39
Registriert: Mo 2. Mär 2020, 21:43

Re: Zeit des Datenpunktes Tagesleistung änderbar?

Beitrag von lötix »

Ah, danke für den Tipp!

DerKaiser
Beiträge: 2
Registriert: Sa 1. Feb 2020, 08:45
Danksagung erhalten: 1 Mal

Re: Zeit des Datenpunktes Tagesleistung änderbar?

Beitrag von DerKaiser »

Hallo,
ich habe das gleiche Problem mit Fronius
Da mir die Werte für die Tagesleistung des Wechselrichters zu unsicher sind löse ich das über ein Integral.
Für die Werte des aktuellen Tages funktioniert das auch super da die Daten nach minuten gruppiert und aufsummert werden.

Das Problem tritt aber auf, wenn man Daten über 1 Tag gruppiert (Group By time(1d)) da ich mir die Energie der letzten Tage anzeigen lassen will.
Hierbei befindet sich der Datenpunkt bei 2 Uhr und beim Ergebnis des Integrals fehlen die Werte zwsichen 0 und 2 Uhr. siehe Anhang

Dieses Verhalten tritt auf, wenn die Zeitzone auf Default oder Local Browser Time gestellt ist.

Ändert man die Zeitzone auf UTC wird der Datenpunkt korrekt bei 0 Uhr dargestellt, aber die gesamte Anzeige ist um 2h verschoben.


So wie ich das Verstanden habe werden die Daten der Influx Datenbank im UTC format gespeichert.

Hat da schon jemand einen Workaround gefunden?
Dateianhänge
Anzeige_UTC.png
Anzeige_Default.png
Query.png

lötix
Beiträge: 39
Registriert: Mo 2. Mär 2020, 21:43

Re: Zeit des Datenpunktes Tagesleistung änderbar?

Beitrag von lötix »

Das würde mich auch interessieren, ich wohne ja nicht in UTC ... ;--))

DerKaiser
Beiträge: 2
Registriert: Sa 1. Feb 2020, 08:45
Danksagung erhalten: 1 Mal

Re: Zeit des Datenpunktes Tagesleistung änderbar?

Beitrag von DerKaiser »

Ich glaube ich habe das Problem gelöst. 8-)
Man kann beim Grouping einen offset einfügen. Dieser muss -2h betragen, damit der Datenpunkt bei 0Uhr ist.
Syntax: GROUP BY time(1d,-2h)

Dann stimmt bei mir auch das integral.
Query_Solution.png
Anzeige_Solution.png
Grüße ;)

lötix
Beiträge: 39
Registriert: Mo 2. Mär 2020, 21:43

Re: Zeit des Datenpunktes Tagesleistung änderbar?

Beitrag von lötix »

Super, funktioniert!!!

nice WE de lötix

marakas
Beiträge: 7
Registriert: Fr 16. Okt 2020, 09:20
Wohnort: Seibersbach

Re: Zeit des Datenpunktes Tagesleistung änderbar?

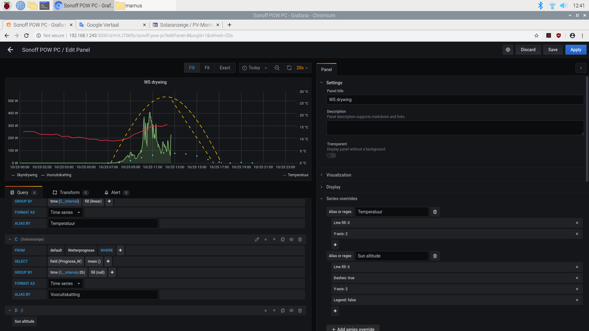
Beitrag von marakas »

Ja alles gut. Aber wenn ich mich ändere
GROUP BY time($__interval)
nach
GROUP BY time($__interval,-2h)
Nichts verändert sich. Meine Prognosepunkte sind noch um 2 Uhr verschieben (jetzt im Winter, sonst 1 Stunde ...)
2020-10-25-115826_1920x1080_scrot.png
Es ist höchstwahrscheinlich ein Bedienerfehler. Soviel vermute ich. Aber was verstehe ich nicht?
2020-10-25-124127_1920x1080_scrot.png

Zurück zu „Image Installation [ Single-Regler Version ]“

Wer ist online?

Mitglieder in diesem Forum: 0 Mitglieder und 0 Gäste