Netatmo Wetterstation mit Solaranzeige

Alle zusätzlichen Module, die in die Solaranzeige integriert wurden, wie den Wetterbericht, die Solarprognose, der Messenger Pushover, Sun & Moon, dynamische Strompreise und weitere Module.

Moderator: Ulrich

bernhardh
Beiträge: 22
Registriert: So 27. Feb 2022, 16:48
Hat sich bedankt: 5 Mal
Danksagung erhalten: 4 Mal

Netatmo Wetterstation mit Solaranzeige

Beitrag von bernhardh »

Hallo zusammen!

Gibt es eine Unterstützung der Netatmo Wetterstation? Oder hat jemand diese bereits in sein Dashboard integriert?
Wie läuft das ab und wie schwierig ist die Integration?

Benutzeravatar
Ulrich
Administrator
Beiträge: 5426
Registriert: Sa 7. Nov 2015, 10:33
Wohnort: Essen
Hat sich bedankt: 167 Mal
Danksagung erhalten: 831 Mal

Re: Netatmo Wetterstation mit Solaranzeige

Beitrag von Ulrich »

Soviel mir bekannt ist, kann man die Produkte nicht lokal auslesen, sondern man muss die Cloud im Internet abfragen. Wenn das nur so geht, wird es keine Integration in die Solaranzeige geben. Falls man die Geräte auch direkt lokal auslesen kann, benötige ich die Protokollbeschreibung.
-----------------------------------------------------
Ulrich . . . . . . . . [ Admin ]

bernhardh
Beiträge: 22
Registriert: So 27. Feb 2022, 16:48
Hat sich bedankt: 5 Mal
Danksagung erhalten: 4 Mal

Re: Netatmo Wetterstation mit Solaranzeige

Beitrag von bernhardh »

Sieht so aus, als könne man die Netatmo über InfluxDB importieren. Es gibt schon ein Dashboard, aber wie bekommt man die einzelnen Kachel in die Solaranzeige?

https://github.com/florianbeer/grafana-netatmo

Scrabble73
Beiträge: 1
Registriert: Di 24. Mai 2022, 11:41

Re: Netatmo Wetterstation mit Solaranzeige

Beitrag von Scrabble73 »

Habe mir die Infos auf der verlinkten Seite mal angesehen. Da steht, dass die Werte lokal in einer Influx-Datenbank gespeichert werden können. Jetzt müsste nur noch einer von den Profis hier sich ein Script überlegen welches man dann integrieren kann. Gibt es hier jemanden im Forum der das hinbekommt?

solarfanenrico

Re: Netatmo Wetterstation mit Solaranzeige

Beitrag von solarfanenrico »

Hallo,
soweit ich den Link verstanden habe, sollte man sich einen Account anlegen und in das bereitgestellte
netatmo_influx.py
eintragen.

Der influx_client legt die DB an und befüllt sie. Dazu sind keine Experten nötig. Kann man selbst machen, sofern, dier erfordelichen Hintergrung-Programme vorhanden sind.

Enrico

Benutzeravatar
Schwarzermann
Beiträge: 455
Registriert: Sa 9. Okt 2021, 11:16
Wohnort: 87733
Hat sich bedankt: 11 Mal
Danksagung erhalten: 18 Mal

Re: Netatmo Wetterstation mit Solaranzeige

Beitrag von Schwarzermann »

https://github.com/SBorg2014/WLAN-Wetterstation/wiki
Ich hänge das mal hinten dran würde das mit der Solaranzeige machbar sein das man das Intregrieren kann??
So wie ich gelesen habe ist es eine php Programierung oder liege ich da Falsch.
Den meine DNT Wetterstation und viel andere baugleiche wären somit auslesbar und visualisierbar.
Der mit sympatischen Vollmeise
viewtopic.php?p=10570#p10570 USB Zuweisungen.
viewtopic.php?p=41308#p41308 Shelly in Grafana schalten
viewtopic.php?p=32232#p32232

Benutzeravatar
Schwarzermann
Beiträge: 455
Registriert: Sa 9. Okt 2021, 11:16
Wohnort: 87733
Hat sich bedankt: 11 Mal
Danksagung erhalten: 18 Mal

Re: Netatmo Wetterstation mit Solaranzeige

Beitrag von Schwarzermann »

Oder müsste man das in einem Docker dann betreiben ??
Der mit sympatischen Vollmeise
viewtopic.php?p=10570#p10570 USB Zuweisungen.
viewtopic.php?p=41308#p41308 Shelly in Grafana schalten
viewtopic.php?p=32232#p32232

bernhardh
Beiträge: 22
Registriert: So 27. Feb 2022, 16:48
Hat sich bedankt: 5 Mal
Danksagung erhalten: 4 Mal

Re: Netatmo Wetterstation mit Solaranzeige

Beitrag von bernhardh »

Steht ja auch dabei: über iobroker und Docker.

Benutzeravatar
Schwarzermann
Beiträge: 455
Registriert: Sa 9. Okt 2021, 11:16
Wohnort: 87733
Hat sich bedankt: 11 Mal
Danksagung erhalten: 18 Mal

Re: Netatmo Wetterstation mit Solaranzeige

Beitrag von Schwarzermann »

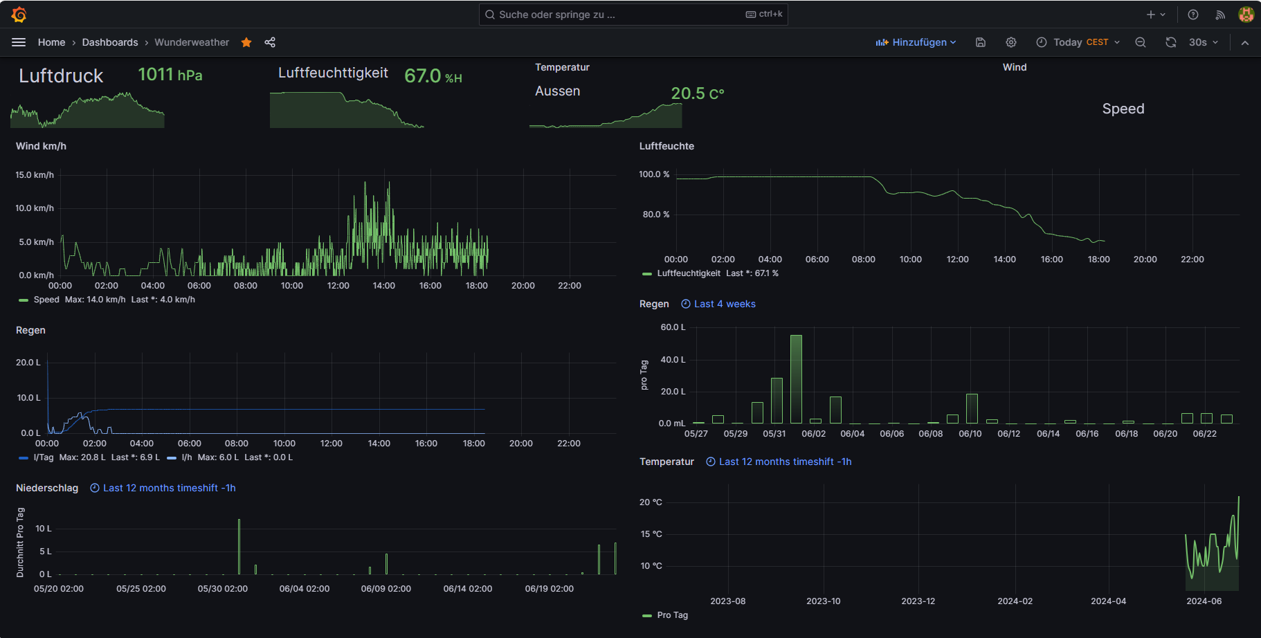
https://github.com/Deepintheeast/wunder2influx

Hier besteht die möglichkeit das ganze auch aus zulesen.
Screenshot 2024-06-23 182909.png
So sieht dazu mein Dashboard aus.
Wunderweather-1719160930268.json
(29.04 KiB) 226-mal heruntergeladen
Und das ist die Jason Datei.
Der mit sympatischen Vollmeise
viewtopic.php?p=10570#p10570 USB Zuweisungen.
viewtopic.php?p=41308#p41308 Shelly in Grafana schalten
viewtopic.php?p=32232#p32232

Zurück zu „Wetterdaten, Börsenstrompreise, Solarprognose, Nachrichtendienst usw.“

Wer ist online?

Mitglieder in diesem Forum: 0 Mitglieder und 0 Gäste