Wie gut sind die Prognosedaten?
Moderator: Ulrich
- Ulrich
- Administrator
- Beiträge: 6597
- Registriert: Sa 7. Nov 2015, 10:33
- Wohnort: Essen
- Hat sich bedankt: 163 Mal
- Danksagung erhalten: 917 Mal
Wie gut sind die Prognosedaten?
Das wollen wir einmal heute am 9.7.2020 prüfen. Das ist die Prognose:
Der Wetterbericht (obere Zeile) sagt bedeckt. Mal sehen wie das heute Abend aussieht....
Wie man sieht hat sich die Prognose im laufe des Tages noch etwas verändert.
Das ist das Ergebnis am Abend. Sieht ja nicht so schlecht aus.
Der Wetterbericht (obere Zeile) sagt bedeckt. Mal sehen wie das heute Abend aussieht....
Wie man sieht hat sich die Prognose im laufe des Tages noch etwas verändert.
Das ist das Ergebnis am Abend. Sieht ja nicht so schlecht aus.
-----------------------------------------------------
Ulrich . . . . . . . . [ Admin ]
Ulrich . . . . . . . . [ Admin ]
Re: Wie gut sind die Prognosedaten?
Hallo Ulrich,
ich habe mir mein Dashboard nun aufgebaut und begonnen die Prognose einzurichten. Aktuell bin ich wie in Deiner Erklärung (PDF) vorgegangen. Alle Parameter in der user.config.php eingegeben und warte nun auf die Werte. Muss in der Influx DB noch irgendetwas gemacht werden? Oder erstellen sich die Datenfelder durch die API selber?
Ich bin Elektroniker mit "Programmiergrundkenntnissen", aber diese Art der Eingriffe geht über mein Wissen hinaus.
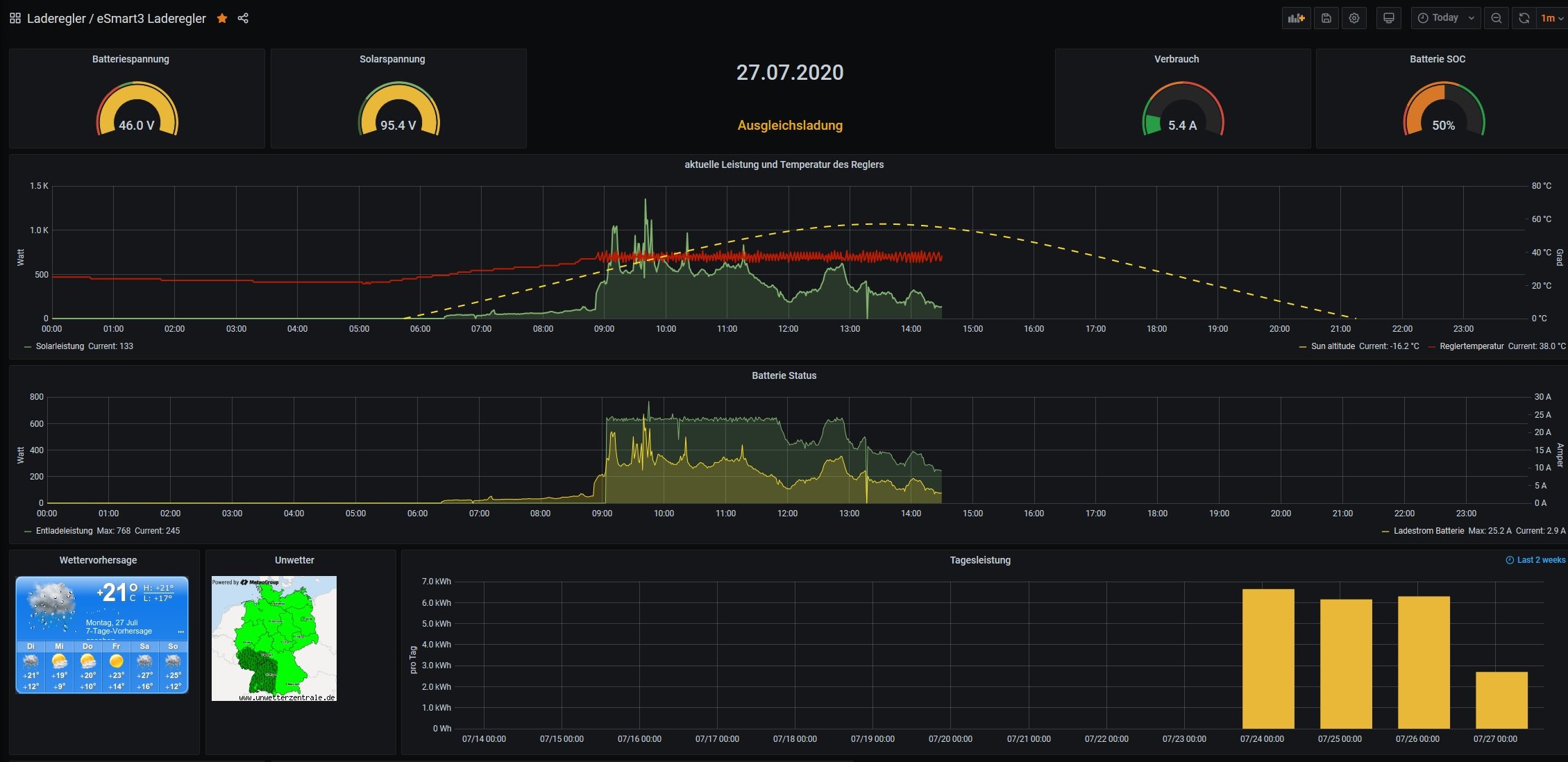
Der aktuelle Stand meines Dashboard: Gruß
Ben
Update: 2020-07-27 15:26h
Es wird keine API Abfrage gestartet. Die Website www.solarprognose.de/ verzeichnet unter dem User keine Abfrage. Ich kann auch Leider keine Query mit dem Measurement "Wetterprognose" finden.
ich habe mir mein Dashboard nun aufgebaut und begonnen die Prognose einzurichten. Aktuell bin ich wie in Deiner Erklärung (PDF) vorgegangen. Alle Parameter in der user.config.php eingegeben und warte nun auf die Werte. Muss in der Influx DB noch irgendetwas gemacht werden? Oder erstellen sich die Datenfelder durch die API selber?
Ich bin Elektroniker mit "Programmiergrundkenntnissen", aber diese Art der Eingriffe geht über mein Wissen hinaus.
Der aktuelle Stand meines Dashboard: Gruß
Ben
Update: 2020-07-27 15:26h
Es wird keine API Abfrage gestartet. Die Website www.solarprognose.de/ verzeichnet unter dem User keine Abfrage. Ich kann auch Leider keine Query mit dem Measurement "Wetterprognose" finden.
- Ulrich
- Administrator
- Beiträge: 6597
- Registriert: Sa 7. Nov 2015, 10:33
- Wohnort: Essen
- Hat sich bedankt: 163 Mal
- Danksagung erhalten: 917 Mal
Re: Wie gut sind die Prognosedaten?
Kannst Du bitte einmal folgenden Abschnitt aus der user.config.php posten?
Den AccessToken bitte unkenntlich machen, aber prüfen ob er genau 32 Zeichen hat. Das ist wichtig.
Den AccessToken bitte unkenntlich machen, aber prüfen ob er genau 32 Zeichen hat. Das ist wichtig.
Code: Alles auswählen
/******************************************************************************
// PROGNOSEDATEN PROGNOSEDATEN PROGNOSEDATEN PROGNOSEDATEN
******************************************************************************/
// Die Wetterprognosedaten werden vom Server www.solarprognose.de geholt.
// Teilweise sind die Daten dort kostenlos. [ www.solarprognose.de ]
// Man muss sich jedoch auf dem Server anmelden, um eine Prognose ID zu bekommen.
//
// Sollen die aktuellen Prognosedaten geholt und abgespeichert werden?
// Die Daten stehen dann in der Influx Datenbank "solaranzeige" unter dem
// Measurement "Wetterprognose" zur Verfügung. Sie werden pro Stunde einmal
// aktualisiert.
// Möchte man seinen eigenen Prognose Script nutzen, dann bitte hier User eingeben.
// In diesem Fall wird alle 30 Minuten der Script "prognose.php" aufgerufen.
// Dort müssen die Funktionen hinterlegt sein.
// keine, API, User, beide
$Prognosedaten = "keine"; // "keine" , "API" , "User" , "beide"
//
// Wenn API eingetragen wird, dann folgende 3 Variablen füllen:
$AccessToken = ""; // Bekommt man bei www.solarprognose.de
$PrognoseItem = "inverter"; // plant, inverter
$PrognoseID = "0"; // Anlagen ID oder Wechselrichter ID
$Algorithmus = ""; // kann leer bleiben oder
// // mosmix | own-v1 | clearsky
//-----------------------------------------------------
Ulrich . . . . . . . . [ Admin ]
Ulrich . . . . . . . . [ Admin ]
Re: Wie gut sind die Prognosedaten?
Ich schaue mir das gleich einmal an...
Mir ist gerade aufgefallen, dass der Pi seit meiner Änderung keine Daten mehr aufzeichnet...
Mir ist gerade aufgefallen, dass der Pi seit meiner Änderung keine Daten mehr aufzeichnet...
Re: Wie gut sind die Prognosedaten?
Sooo...
Bitte nicht Ohrfeigen, wenn ich einen kapitalen Fehler gemacht habe...
Ich bin kein Profi.
Mein Abschnit in der user.config.php sah einfacher aus: Der Access Token hat 32 Stellen.
Gruß und Danke!
Bitte nicht Ohrfeigen, wenn ich einen kapitalen Fehler gemacht habe...
Mein Abschnit in der user.config.php sah einfacher aus: Der Access Token hat 32 Stellen.
Gruß und Danke!
-
Bogeyof
- Beiträge: 1083
- Registriert: Mi 13. Mai 2020, 10:04
- Hat sich bedankt: 26 Mal
- Danksagung erhalten: 150 Mal
Re: Wie gut sind die Prognosedaten?
Nach "Plant" fehlt der Strichpunkt !
Solche Probleme kannst Du entdecken, wenn Du in /var/www/log in die php.log oder die solaranzeige.log vorzugsweise am Ende nachsiehst, da findest Du dann evtl. Fehlermeldungen mit Zeilenangabe und Dateinamen, wo der Fehler liegt...
Solche Probleme kannst Du entdecken, wenn Du in /var/www/log in die php.log oder die solaranzeige.log vorzugsweise am Ende nachsiehst, da findest Du dann evtl. Fehlermeldungen mit Zeilenangabe und Dateinamen, wo der Fehler liegt...
Re: Wie gut sind die Prognosedaten?
ooooohhhhh... Danke! Klar, hätte ich auch selber drauf kommen können.
Re: Wie gut sind die Prognosedaten?
Es tut mir leid... Ich muss noch weiter fragen.
Nach dem ich alles in der user.config.php eingerichtet habe, den User auf solarprognose.de eingerichtet habe, werden immer noch keine API Anfragen gestellt. Muss ich vielleicht irgendwo noch eine Abfrage einrichten?
Auf der Website wird beschrieben, dass die API Abfrage wie folgt angestoßen werden muss. Oder muss ich das unter Solaranzeige anderweitig einrichten??
Gruß
Nach dem ich alles in der user.config.php eingerichtet habe, den User auf solarprognose.de eingerichtet habe, werden immer noch keine API Anfragen gestellt. Muss ich vielleicht irgendwo noch eine Abfrage einrichten?
Auf der Website wird beschrieben, dass die API Abfrage wie folgt angestoßen werden muss. Oder muss ich das unter Solaranzeige anderweitig einrichten??
Gruß
-
Bogeyof
- Beiträge: 1083
- Registriert: Mi 13. Mai 2020, 10:04
- Hat sich bedankt: 26 Mal
- Danksagung erhalten: 150 Mal
Re: Wie gut sind die Prognosedaten?
Ich gehe mal davon aus, dass Deine Angabe der ID (43?) falsch ist, gehe mal unter Verwaltung / Anlage und schau dort nach:
Eigentlich sollte in der user.config.php bei $Algorithmus = "mosmix"; rein, vielleicht hat @Ulrich das aber auch inzwischen wieder geändert. Kann leer bleiben, empfehle aber in Deutschland "mosmix".
Re: Wie gut sind die Prognosedaten?
Hallo Zusammen,
bei mir war es der Fehler, dass ich nicht auf die Image Version 4.6.5 gegangen bin. Ulrich hat mir sehr gut geholfen! Vielen Dank noch einmal dafür! Den 32stelligen Token musste ich noch einmal kopieren und in die user.config.php einfügen. Seit heute Morgen läuft es.
Ich werde später gerne bei Bedarf noch einmal einen Screenshot posten.
@Bogeyof:
Meine ID ist wirklich 43.
In der Beschreibung für die Prognosedaten steht, dass man den Algorithmus frei lassen kann. Auf der Website von Solarprognose.de kann man alles Simulieren. Kein Algorithmus macht für mich auch Sinn.
bei mir war es der Fehler, dass ich nicht auf die Image Version 4.6.5 gegangen bin. Ulrich hat mir sehr gut geholfen! Vielen Dank noch einmal dafür! Den 32stelligen Token musste ich noch einmal kopieren und in die user.config.php einfügen. Seit heute Morgen läuft es.
Ich werde später gerne bei Bedarf noch einmal einen Screenshot posten.
@Bogeyof:
Meine ID ist wirklich 43.
Wer ist online?
Mitglieder in diesem Forum: 0 Mitglieder und 0 Gäste