Neue Dashboards für die SGS Steuerung

Alles was mit der Web basierten Oberfläche der Strompreissteuerung zu tun hat.

Moderatoren: Ulrich, TeamO

Benutzeravatar
Ulrich
Administrator
Beiträge: 6592
Registriert: Sa 7. Nov 2015, 10:33
Wohnort: Essen
Hat sich bedankt: 163 Mal
Danksagung erhalten: 916 Mal

Neue Dashboards für die SGS Steuerung

Beitrag von Ulrich »

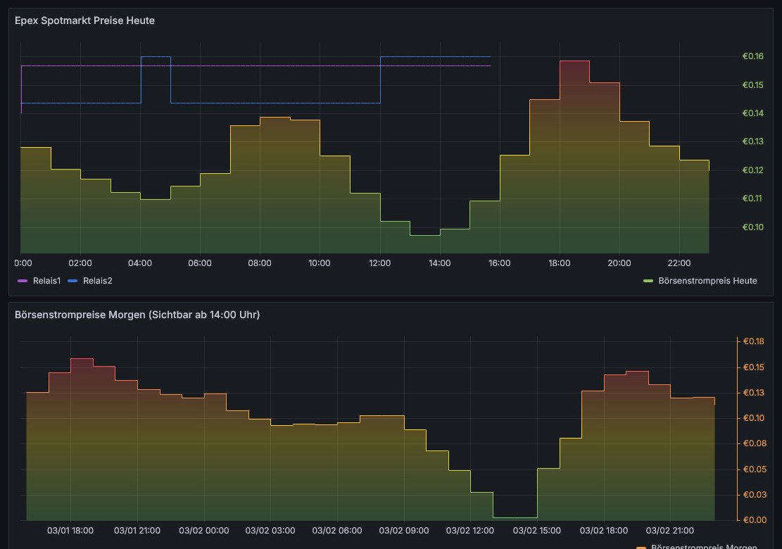
Es gibt 3 neue Dashboards für die SGS Steuerung:
  1. Awattar Strompreise
  2. Epex Spotmarkt Strompreise
  3. Tibber Strompreise inkl. Verbrauch
Bitte mit rechter Maustaste auf "Ziel speichern unter" gehen und die Datei auf dem PC abspeichern. Danach das Dashboard importieren. Die detaillierte Beschreibung, wie man so ein Dashboard importiert, ist hier

Das Dashboard zeigt die Strompreise für den aktuellen Tag und ab ca. 14:00 Uhr für den nächsten Tag.

Screen1.jpg
TAGs: shelly, überschuss, steuerung, pv, 1em, 3em, pmmini, gen3, gen2, anzeige, 1pm, solar, tibber, api, home, assistant, raspberry, intelligente, batteriesteuerung, modbus, kiosk mode, forum
-----------------------------------------------------
Ulrich . . . . . . . . [ Admin ]

Zurück zu „SGS - WEB Oberfläche“

Wer ist online?

Mitglieder in diesem Forum: 0 Mitglieder und 0 Gäste