Sonoff POW R2 mit Tasmota Firmware als Messstelle
Moderator: Ulrich
Re: Sonoff POW R2 mit Tasmota Firmware als Messstelle
Hallo
würde den Zähler gerne für meinen selbstbau Batteriespeicher nutzen.
Weiß jemand ob dieser Rücklaufgesperrt ist oder in beide Richtungen funktioniert?
Gruß
würde den Zähler gerne für meinen selbstbau Batteriespeicher nutzen.
Weiß jemand ob dieser Rücklaufgesperrt ist oder in beide Richtungen funktioniert?
Gruß
-
andreas_n
- Beiträge: 1928
- Registriert: Do 25. Jun 2020, 13:40
- Hat sich bedankt: 18 Mal
- Danksagung erhalten: 94 Mal
Re: Sonoff POW R2 mit Tasmota Firmware als Messstelle
Das könnte gehen da dieser Einfachzähler keine Richtung kennt,analog zu den Steckdosenzählern
SMA Tripower 8/Growatt MIN 3000 TL-XE/1500S/SPH 4600,4 ARK LV,10kWh
ELWA DC WW Puffer m. 300L/Gesamt PV Leistung 20,5kWp gesteuert mit Pi4 und Pi5
hier stehen alle Geräte>> viewtopic.php?f=13&t=1069
ELWA DC WW Puffer m. 300L/Gesamt PV Leistung 20,5kWp gesteuert mit Pi4 und Pi5
hier stehen alle Geräte>> viewtopic.php?f=13&t=1069
-
MichaelS
- Beiträge: 94
- Registriert: Fr 18. Sep 2020, 15:17
- Hat sich bedankt: 33 Mal
- Danksagung erhalten: 1 Mal
Re: Sonoff POW R2 mit Tasmota Firmware als Messstelle
Hallo,
kann ich mal eine Frage "am Rande" dieses Themenkreises stellen?
Muss so ein Sonoff POW R2 (und andere Modelle) eigentlich mit Tasmota geflasht sein? Kann man die Sonoffs nicht auch ohne Firmware-Änderung im Haus einsetzen? Es gibt ja auch Anleitungen, wie man Sonoffs über Homebridge sogar mit Apple Home Kit verwenden kann.
Da ich nun viel Apple Home Anwendungen hier habe, stellte sich mir diese Grundsatzfrage, OHNE dass ich schon Sonoffs hier im Einsatz habe. Aber der Vorteil von Sonoff scheint ja zu sein: WLAN (wie Shelly) und kostengünstiger als andere Funkaktoren, die dann zudem noch meist Bluetooth haben und kein WLAN.
Hat da jemand eine knackige Antwort drauf?
LG
Michael
kann ich mal eine Frage "am Rande" dieses Themenkreises stellen?
Muss so ein Sonoff POW R2 (und andere Modelle) eigentlich mit Tasmota geflasht sein? Kann man die Sonoffs nicht auch ohne Firmware-Änderung im Haus einsetzen? Es gibt ja auch Anleitungen, wie man Sonoffs über Homebridge sogar mit Apple Home Kit verwenden kann.
Da ich nun viel Apple Home Anwendungen hier habe, stellte sich mir diese Grundsatzfrage, OHNE dass ich schon Sonoffs hier im Einsatz habe. Aber der Vorteil von Sonoff scheint ja zu sein: WLAN (wie Shelly) und kostengünstiger als andere Funkaktoren, die dann zudem noch meist Bluetooth haben und kein WLAN.
Hat da jemand eine knackige Antwort drauf?
LG
Michael
-
andreas_n
- Beiträge: 1928
- Registriert: Do 25. Jun 2020, 13:40
- Hat sich bedankt: 18 Mal
- Danksagung erhalten: 94 Mal
Re: Sonoff POW R2 mit Tasmota Firmware als Messstelle
Soweit mir bekannt ist, funktionieren die Schalter im Original NUR mit der eigenen Software,die ja auch nur via China Cloud / App steuerbar ist. Wenn das nur via Alexa und Co angesprochen werden soll und es einem egal ist wenn der eigene Router nach China offen ist wie Scheunentor...dann gehen die freilich.
SMA Tripower 8/Growatt MIN 3000 TL-XE/1500S/SPH 4600,4 ARK LV,10kWh
ELWA DC WW Puffer m. 300L/Gesamt PV Leistung 20,5kWp gesteuert mit Pi4 und Pi5
hier stehen alle Geräte>> viewtopic.php?f=13&t=1069
ELWA DC WW Puffer m. 300L/Gesamt PV Leistung 20,5kWp gesteuert mit Pi4 und Pi5
hier stehen alle Geräte>> viewtopic.php?f=13&t=1069
Re: Sonoff POW R2 mit Tasmota Firmware als Messstelle
OK,
Also wenn einer diese Zähler in der gemeinsamen Zu+Ableitung des Speichers wäre dann würde er sowohl Verbrauch als auch Produktion positiv Zählen ?
Kann man für den Fall in der Solaranzeige Umschalten das die Werte z.B. Tagsüber auf eine Verbraucherstelle und Nachts auf eine Produktionsstelle in der Datenbank gelegt werden?
Wobei ich denke das ich mir dann besser 2 Stück besorge und einen vor Wechselrichter und einen vor Ladegerät setze...
Gruß
-
andreas_n
- Beiträge: 1928
- Registriert: Do 25. Jun 2020, 13:40
- Hat sich bedankt: 18 Mal
- Danksagung erhalten: 94 Mal
Re: Sonoff POW R2 mit Tasmota Firmware als Messstelle
Japp, so wird es sein.
SMA Tripower 8/Growatt MIN 3000 TL-XE/1500S/SPH 4600,4 ARK LV,10kWh
ELWA DC WW Puffer m. 300L/Gesamt PV Leistung 20,5kWp gesteuert mit Pi4 und Pi5
hier stehen alle Geräte>> viewtopic.php?f=13&t=1069
ELWA DC WW Puffer m. 300L/Gesamt PV Leistung 20,5kWp gesteuert mit Pi4 und Pi5
hier stehen alle Geräte>> viewtopic.php?f=13&t=1069
Re: Sonoff POW R2 mit Tasmota Firmware als Messstelle
Heute haben sich die Zählerstände in meiner Sonoff POW R2 (akt. Tasmota) alle auf 0 zurückgesetzt. Warum ist mir etwas schleierhaft, aber offenbar hat sich das Teil einfach mal neugestartet, da auch das Relais auf OFF stand (trotz setoption0 1).
Das selbe dürfte ja auch bei einem Stromausfall passieren. Jedenfalls ist mir keine Option in Tasmota bekannt, die letzten Werte zu speichern und nach einem Reset dann wieder ab da weiterzuzählen.
Ich habe meine aktuellen Werte jetzt mit Grafana rekonstruieren können und habe sie per EnergyReset wieder in Tasmota eingetragen.
Wäre es möglich, ohne allzugroßen Aufwand eine entsprechende Funktion in Solaranzeige einzubauen?
Soweit ich das verstehe, könnte man den EnergyReset-Befehl auch per MQTT an den Sonoff senden. Dann wäre es doch auch denkbar, die Zählerstände wieder auf die letzten Werte zu setzen, sollten die von Tasmota gesendeten Werte plötzlich alle auf 0 stehen.
Bernd
Das selbe dürfte ja auch bei einem Stromausfall passieren. Jedenfalls ist mir keine Option in Tasmota bekannt, die letzten Werte zu speichern und nach einem Reset dann wieder ab da weiterzuzählen.
Ich habe meine aktuellen Werte jetzt mit Grafana rekonstruieren können und habe sie per EnergyReset wieder in Tasmota eingetragen.
Wäre es möglich, ohne allzugroßen Aufwand eine entsprechende Funktion in Solaranzeige einzubauen?
Soweit ich das verstehe, könnte man den EnergyReset-Befehl auch per MQTT an den Sonoff senden. Dann wäre es doch auch denkbar, die Zählerstände wieder auf die letzten Werte zu setzen, sollten die von Tasmota gesendeten Werte plötzlich alle auf 0 stehen.
Bernd
Modul: Qcells Q.PEAK DUO BLK-G5 315Wp
WR: APsystems YC600
Sonoff POW R2 - Tasmota
WR: APsystems YC600
Sonoff POW R2 - Tasmota
- Ulrich
- Administrator
- Beiträge: 6549
- Registriert: Sa 7. Nov 2015, 10:33
- Wohnort: Essen
- Hat sich bedankt: 164 Mal
- Danksagung erhalten: 925 Mal
Re: Sonoff POW R2 mit Tasmota Firmware als Messstelle
Hallo Bernd,
technisch wäre es kein Problem, nur die Zielrichtung der Solaranzeige ist eine andere.
Man kann aber diese Aufgabe mit fast jeder Programmiersprache lösen. Die Influx Datenbank kann man jederzeit auslesen und die Daten per MQTT an den Sonoff schicken. Die Logik der Solaranzeige benötigt man dafür überhaupt nicht. Vielleicht kann das ein Mitglied programmieren. Z.B. in Pyhton?
technisch wäre es kein Problem, nur die Zielrichtung der Solaranzeige ist eine andere.
Man kann aber diese Aufgabe mit fast jeder Programmiersprache lösen. Die Influx Datenbank kann man jederzeit auslesen und die Daten per MQTT an den Sonoff schicken. Die Logik der Solaranzeige benötigt man dafür überhaupt nicht. Vielleicht kann das ein Mitglied programmieren. Z.B. in Pyhton?
-----------------------------------------------------
Ulrich . . . . . . . . [ Admin ]
Ulrich . . . . . . . . [ Admin ]
Re: Sonoff POW R2 mit Tasmota Firmware als Messstelle
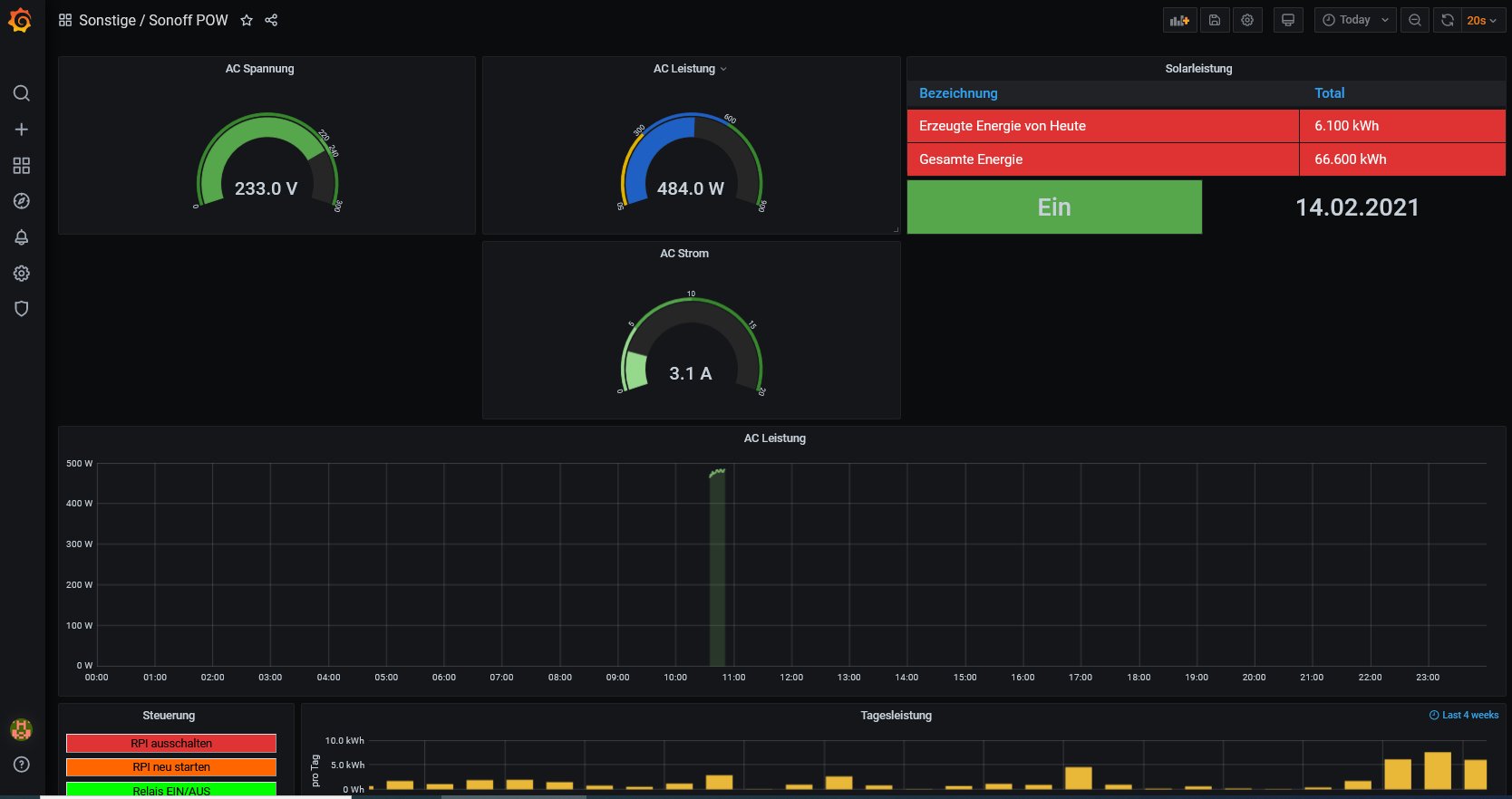
Hi ich habe sonoff jetzt nach Anleitung gemacht. Zu erst ich habe multiregler gemacht hängt zwei mppt drauf.
sonoff auch soweit alles fertig jetzt habe ich auch irgend wie hin gekriegt das ich zahlen sehe in der grafana aber die bewegen sich nicht sieht aus wie pause. weit jemand was ich bin Anfänger und habe keine große Ahnung. auf dem bild ist zu sehen auch daten vom mppt. a und noch was ein und aus schalter in der grafana funktionirt ich kann damit sonoff ausmachen z.b.
sonoff auch soweit alles fertig jetzt habe ich auch irgend wie hin gekriegt das ich zahlen sehe in der grafana aber die bewegen sich nicht sieht aus wie pause. weit jemand was ich bin Anfänger und habe keine große Ahnung. auf dem bild ist zu sehen auch daten vom mppt. a und noch was ein und aus schalter in der grafana funktionirt ich kann damit sonoff ausmachen z.b.
-
andreas_n
- Beiträge: 1928
- Registriert: Do 25. Jun 2020, 13:40
- Hat sich bedankt: 18 Mal
- Danksagung erhalten: 94 Mal
Re: Sonoff POW R2 mit Tasmota Firmware als Messstelle
log dich mal in den Pi ein und mach "sudo reboot" + ENTER
SMA Tripower 8/Growatt MIN 3000 TL-XE/1500S/SPH 4600,4 ARK LV,10kWh
ELWA DC WW Puffer m. 300L/Gesamt PV Leistung 20,5kWp gesteuert mit Pi4 und Pi5
hier stehen alle Geräte>> viewtopic.php?f=13&t=1069
ELWA DC WW Puffer m. 300L/Gesamt PV Leistung 20,5kWp gesteuert mit Pi4 und Pi5
hier stehen alle Geräte>> viewtopic.php?f=13&t=1069
Wer ist online?
Mitglieder in diesem Forum: 0 Mitglieder und 1 Gast