Fronius Symo GEN24 (neues php und Dashboard)
Moderator: Ulrich
Fronius Symo GEN24 (neues php und Dashboard)
Hi,
ich habe vor ca. 2 Wochen einen Fronius Symo GEN24 Wechselrichter installiert bekommen.
DurchZufall bin ich auf dieses tolle Projekt gestoßen und habe es gleich ausprobiert.
Dabei habe ich festgestellt, dass der Symo GEN24 keine Archiv-Daten mehr zur Verfügung stellt und diese Funktion nur noch über deren Web-Access möglich ist. Über längere Zeit dann auch nur noch gegen Bezahlung.
Ich habe daher die Fronius PHP und auch das Dashboard angepasst, damit ich dort auch über längere Zeit monitoren kann und den Energiertrag darstellen kann.
Ich hänge die Files hier an - vielleicht könnt ihr es ja auch brauchen.
Noch fehlt mein Fronius Smart Meter - sobald es da ist, werde ich es auch noch einbinden.
Viele Grüße
Christian
			
							ich habe vor ca. 2 Wochen einen Fronius Symo GEN24 Wechselrichter installiert bekommen.
DurchZufall bin ich auf dieses tolle Projekt gestoßen und habe es gleich ausprobiert.
Dabei habe ich festgestellt, dass der Symo GEN24 keine Archiv-Daten mehr zur Verfügung stellt und diese Funktion nur noch über deren Web-Access möglich ist. Über längere Zeit dann auch nur noch gegen Bezahlung.
Ich habe daher die Fronius PHP und auch das Dashboard angepasst, damit ich dort auch über längere Zeit monitoren kann und den Energiertrag darstellen kann.
Ich hänge die Files hier an - vielleicht könnt ihr es ja auch brauchen.
Noch fehlt mein Fronius Smart Meter - sobald es da ist, werde ich es auch noch einbinden.
Viele Grüße
Christian
- Dateianhänge
- 
			
		
		
				- fronius_symo_serie.php
- (20.48 KiB) 1327-mal heruntergeladen
 
- 
			
		
		
				- Fronius Symo-1603362795384.json
- (19.84 KiB) 1078-mal heruntergeladen
 
Re: Fronius Symo GEN24 (neues php und Dashboard)
Hi, ich hab meinen letzten Mittwoch bekommen und wollte mich am Wochenende damit beschäftigen was ich mir aber anscheinend jetzt sparen kann, herzlichen Dank an Christian!
			
			
									
						Re: Fronius Symo GEN24 (neues php und Dashboard)
Hallo Christian,xchris69 hat geschrieben: ↑Do 22. Okt 2020, 12:49Hi,
ich habe vor ca. 2 Wochen einen Fronius Symo GEN24 Wechselrichter installiert bekommen.
DurchZufall bin ich auf dieses tolle Projekt gestoßen und habe es gleich ausprobiert.
Dabei habe ich festgestellt, dass der Symo GEN24 keine Archiv-Daten mehr zur Verfügung stellt und diese Funktion nur noch über deren Web-Access möglich ist. Über längere Zeit dann auch nur noch gegen Bezahlung.
Ich habe daher die Fronius PHP und auch das Dashboard angepasst, damit ich dort auch über längere Zeit monitoren kann und den Energiertrag darstellen kann.
Ich hänge die Files hier an - vielleicht könnt ihr es ja auch brauchen.
Noch fehlt mein Fronius Smart Meter - sobald es da ist, werde ich es auch noch einbinden.
Viele Grüße
Christian
danke für den Input und die Dateien. Hab sie bei mir eingespielt. Funktioniert sehr gut. DC String1&2 hat allerdings No Data. Habe 2 Felder auf dem Dach. Kannst mir einen Tip geben woran das liegen kann das keine Daten empfangen werden?
Ich lese den WR auch über den IoBroker Adapter aus. Hier werden theoretisch sehr viele Variablen erfasst. Ausgelesen werden allerdings nur Energieerzeugung, Verbrauch und Netzeinspeisung. Das liegt aber laut dem Forum an der Aktualität des Adapters. (Gen24 sehr neu und noch nicht integriert).
An deinen Erfahrungen mit dem Smart Meter wäre ich auch sehr interessiert.
Viele Grüße
Viele Grüße Megaron
						Re: Fronius Symo GEN24 (neues php und Dashboard)
Hallo
Ich habe auch gerade einen GEN24 installiert bekommen.
Wie kann ich diese zwei Dateien implementieren?
Des weiteren ist mir noch aufgefallen, dass bei der AC-Wirkleistung jeweil ab 1KW die horizontale Achse
2x angezeigt wird
LG ZHCIP
			
							
			
									
						Ich habe auch gerade einen GEN24 installiert bekommen.
Wie kann ich diese zwei Dateien implementieren?
Des weiteren ist mir noch aufgefallen, dass bei der AC-Wirkleistung jeweil ab 1KW die horizontale Achse
2x angezeigt wird
LG ZHCIP
Re: Fronius Symo GEN24 (neues php und Dashboard)
Hi,
sorry für die späte Antwort - ich hatte nicht mit einem solchen Response gerechnet
Du musst die Skalierung anpassen. Beim Fenster auf edit gehen und dort bei der Y-Achse die Decimals z.B. auf 1 stellen.
Liebe Grüße
Christian
			
			
									
						sorry für die späte Antwort - ich hatte nicht mit einem solchen Response gerechnet

Du musst die Skalierung anpassen. Beim Fenster auf edit gehen und dort bei der Y-Achse die Decimals z.B. auf 1 stellen.
Liebe Grüße
Christian
Re: Fronius Symo GEN24 (neues php und Dashboard)
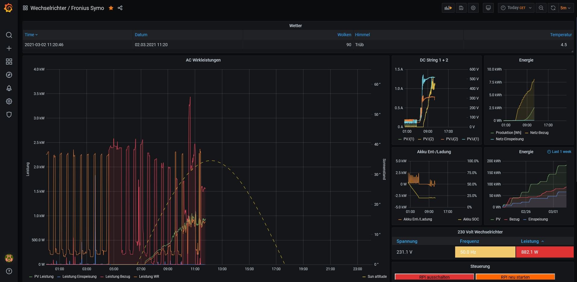
Da ich nun auch den Zähler und Batteriespeiocher installiert habe, habe ich auch das Dashboard entsprechend modifiziert.
Dazu habe ich auch die /var/www/html/phpinc/funktionen.inc.php angepasst, damit der SoC angezeigt werden kann.
Weiters zeige ich nun auch die Netz-Bezugs und -Einspeisewerte an. Viel Spaß beim Austesten!
			
							Dazu habe ich auch die /var/www/html/phpinc/funktionen.inc.php angepasst, damit der SoC angezeigt werden kann.
Weiters zeige ich nun auch die Netz-Bezugs und -Einspeisewerte an. Viel Spaß beim Austesten!
- Dateianhänge
- 
			
		
		
				- funktionen.inc.php
- (228.84 KiB) 792-mal heruntergeladen
 
- 
			
		
		
				- Fronius Symo-1614681773056.json
- (38.83 KiB) 805-mal heruntergeladen
 
Re: Fronius Symo GEN24 (neues php und Dashboard)
Hi Christian
Danke erstmals, werde ich heute mal ausprobieren.
Weisst Du ob der Ohmpilot integrierbar ist??
LG Michele
			
			
									
						Danke erstmals, werde ich heute mal ausprobieren.
Weisst Du ob der Ohmpilot integrierbar ist??
LG Michele
Re: Fronius Symo GEN24 (neues php und Dashboard)
Hallo Christian
Wie kriege ich die SUN ALTITUDE in die Grafik rein
LG Michele
			
			
									
						Wie kriege ich die SUN ALTITUDE in die Grafik rein
LG Michele
- 
				TeamO
- Beiträge: 1267
- Registriert: Mo 22. Jun 2020, 08:58
- Wohnort: Ulm / Neu-Ulm
- Hat sich bedankt: 25 Mal
- Danksagung erhalten: 212 Mal
Re: Fronius Symo GEN24 (neues php und Dashboard)
SUN ALTITUDE ist das Sun an Moon Plugin
Infos dazu findest du hier viewtopic.php?p=564#p564
			
			
									
						Infos dazu findest du hier viewtopic.php?p=564#p564
Gruß Timo
Auflistung Geräte/Dashboards/Anschlussart
Datenbankfelder der einzelnen Geräte
GANZ WICHTIG: Überblick der vorhandenen Anleitungen
Fertige Komplett-Systeme gibt es hier anfragen[AT]bauer-timo[.]de
Tibber Invite (100% Öko-Strom + 50€ Bonus)
						Auflistung Geräte/Dashboards/Anschlussart
Datenbankfelder der einzelnen Geräte
GANZ WICHTIG: Überblick der vorhandenen Anleitungen
Fertige Komplett-Systeme gibt es hier anfragen[AT]bauer-timo[.]de
Tibber Invite (100% Öko-Strom + 50€ Bonus)
- 
				Linsenpago
- Beiträge: 41
- Registriert: Di 9. Feb 2021, 17:49
- Hat sich bedankt: 1 Mal
- Danksagung erhalten: 1 Mal
Re: Fronius Symo GEN24 (neues php und Dashboard)
Hallo!
Vielen Dank für deine Mühe für das Basteln eines Dashboards für die Gen24 Serie!
Ich habe seit 3 Tagen auch meine Anlage laufen und habe mir gleich dein Dashboard geholt.
Ich habe nur ein Problem mit einigen Werten aus dem WR.
Ich sehe zb. die Werte von nur einen String... oder auch bei einigen Summenwerten fehlen Daten.
Obwohl im WR Dashboard selbst kann ich die Daten sehen.
Hast du oder hat jemand eine Ahnung was es da haben könnte? Denn so gut wie alle anderen Werten welche ich mir angesehen haben werden gespeichert.
			
			
									
						Vielen Dank für deine Mühe für das Basteln eines Dashboards für die Gen24 Serie!
Ich habe seit 3 Tagen auch meine Anlage laufen und habe mir gleich dein Dashboard geholt.
Ich habe nur ein Problem mit einigen Werten aus dem WR.
Ich sehe zb. die Werte von nur einen String... oder auch bei einigen Summenwerten fehlen Daten.
Obwohl im WR Dashboard selbst kann ich die Daten sehen.
Hast du oder hat jemand eine Ahnung was es da haben könnte? Denn so gut wie alle anderen Werten welche ich mir angesehen haben werden gespeichert.
Wer ist online?
Mitglieder in diesem Forum: 0 Mitglieder und 0 Gäste