ES-U-2001-STB

Alles was mit der Solaranzeige Image Installation und Betrieb zu tun hat. Einfache Konfiguration mit einem Gerät.

Moderator: Ulrich

Jone
Beiträge: 8
Registriert: Sa 1. Mai 2021, 19:19

ES-U-2001-STB

Beitrag von Jone »

Hallo,

ich habe einen USB to RS458 Converter mit FTDI Chip und will die Daten eines Goodwe ET auslesen. Es handelt sich bei dem Adapter um einen ES-U-2001-STB. Leider funktionert dieser mit der Regelereinstellung 52 nicht. Mache ich etwas falsch oder funktioniert dieser Adapter nicht?

http://www.farnell.com/datasheets/3204280.pdf

Vielen Dank im Voraus!

VG

Jone
Beiträge: 8
Registriert: Sa 1. Mai 2021, 19:19

Re: ES-U-2001-STB

Beitrag von Jone »

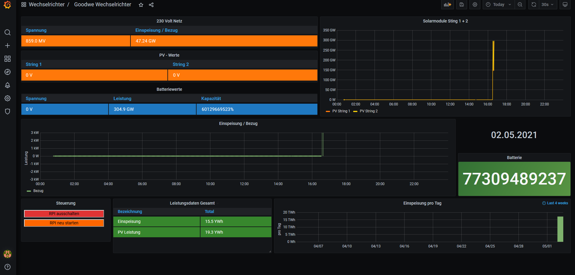
Der Adapter funktioniert... Das Problem ist nun, dass keine Daten für die Batterie angezeigt werden...

Muss ich für die Batteriewerte noch eine Einstellung machen?
Unbenannt.PNG

Online
Benutzeravatar
Ulrich
Administrator
Beiträge: 5410
Registriert: Sa 7. Nov 2015, 10:33
Wohnort: Essen
Hat sich bedankt: 164 Mal
Danksagung erhalten: 818 Mal

Re: ES-U-2001-STB

Beitrag von Ulrich »

So wie das aussieht werden noch keine Daten ausgelesen. Schau bitte einmal in die LOG Datei, was dort steht:

mcedit /var/www/log/solaranzeige.log
-----------------------------------------------------
Ulrich . . . . . . . . [ Admin ]

Jone
Beiträge: 8
Registriert: Sa 1. Mai 2021, 19:19

Re: ES-U-2001-STB

Beitrag von Jone »

Der Log sieht so aus...

Code: Alles auswählen

02.05. 00:46:01 |-------------------------   Start  goodwe_wr.php   ---------------------
02.05. 00:46:01    -Zentraler Timestamp: 1619909161
02.05. 00:46:01 o  -Hardware Version:
02.05. 00:46:01 +  -WR_ID: f7
02.05. 00:46:01 XX -USB Port kann nicht geöffnet werden. [1]
02.05. 00:46:01 XX -Exit....
02.05. 00:46:01 |-------------------------   Stop   goodwe_wr.php   ---------------------
02.05. 00:47:06    -
T:  Bus=01 Lev=00 Prnt=00 Port=00 Cnt=00 Dev#=  1 Spd=480 MxCh= 1
D:  Ver= 2.00 Cls=09(hub  ) Sub=00 Prot=01 MxPS=64 #Cfgs=  1
P:  Vendor=1d6b ProdID=0002 Rev=05.10
S:  Manufacturer=Linux 5.10.17-v7l+ xhci-hcd
S:  Product=xHCI Host Controller
S:  SerialNumber=0000:01:00.0
C:  #Ifs= 1 Cfg#= 1 Atr=e0 MxPwr=0mA
I:  If#=0x0 Alt= 0 #EPs= 1 Cls=09(hub  ) Sub=00 Prot=00 Driver=hub

T:  Bus=01 Lev=01 Prnt=01 Port=00 Cnt=01 Dev#=  2 Spd=480 MxCh= 4
D:  Ver= 2.10 Cls=09(hub  ) Sub=00 Prot=01 MxPS=64 #Cfgs=  1
P:  Vendor=2109 ProdID=3431 Rev=04.21
S:  Product=USB2.0 Hub
C:  #Ifs= 1 Cfg#= 1 Atr=e0 MxPwr=100mA
I:  If#=0x0 Alt= 0 #EPs= 1 Cls=09(hub  ) Sub=00 Prot=00 Driver=hub

T:  Bus=01 Lev=02 Prnt=02 Port=03 Cnt=01 Dev#=  3 Spd=12  MxCh= 0
D:  Ver= 2.00 Cls=00(>ifc ) Sub=00 Prot=00 MxPS= 8 #Cfgs=  1
P:  Vendor=0403 ProdID=6001 Rev=06.00
S:  Manufacturer=FTDI
S:  Product=USB to RS-422/485 Adapter
S:  SerialNumber=A744R2T3
C:  #Ifs= 1 Cfg#= 1 Atr=a0 MxPwr=90mA
I:  If#=0x0 Alt= 0 #EPs= 2 Cls=ff(vend.) Sub=ff Prot=ff Driver=ftdi_sio

T:  Bus=02 Lev=00 Prnt=00 Port=00 Cnt=00 Dev#=  1 Spd=5000 MxCh= 4
D:  Ver= 3.00 Cls=09(hub  ) Sub=00 Prot=03 MxPS= 9 #Cfgs=  1
P:  Vendor=1d6b ProdID=0003 Rev=05.10
S:  Manufacturer=Linux 5.10.17-v7l+ xhci-hcd
S:  Product=xHCI Host Controller
S:  SerialNumber=0000:01:00.0
C:  #Ifs= 1 Cfg#= 1 Atr=e0 MxPwr=0mA
I:  If#=0x0 Alt= 0 #EPs= 1 Cls=09(hub  ) Sub=00 Prot=00 Driver=hub

02.05. 00:47:05 |-------------------------   Start  goodwe_wr.php   ---------------------
02.05. 00:47:06    -Zentraler Timestamp: 1619909225
02.05. 00:47:06 o  -Hardware Version:
02.05. 00:47:06 +  -WR_ID: f7
02.05. 00:47:07    -Daten:
array (
  24 => 'None 00.0: 11300 Partition',
  '' => '[Created at block.434]',
  'Unique ID' => 'l7UW.SE1wIdpsiiC',
  'Parent ID' => 'HAKk.Fxp0d3BezAE',
  'SysFS ID' => '/class/block/mmcblk0/mmcblk0p1',
  'Hardware Class' => 'partition',
  'Model' => '"Partition"',
  'Device File' => '/dev/mmcblk0p1',
  'Device Files' => '/dev/mmcblk0p1, /dev/disk/by-label/boot, /dev/disk/by-path/platform-fe340000.emmc2-part1, /dev/disk/by-uuid/0C61-73F5, /dev/disk/by-partuuid/8978ce14-01, /dev/disk/by-id/mmc-SD16G_0x00271395-part1',
  'Config Status' => 'cfg=new, avail=yes, need=no, active=unknown',
  'Attached to' => '#2 (USB Controller)',
)
02.05. 00:47:07    -Daten:
array (
  29 => 'USB 00.0: 0700 Serial controller',
  '' => '[Created at usb.122]',
  'Unique ID' => '33sj.mGV0VCeOGp9',
  'Parent ID' => 'ADDn.mUqILwxEtWB',
  'SysFS ID' => '/devices/platform/scb/fd500000.pcie/pci0000:00/0000:00:00.0/0000:01:00.0/usb1/1-1/1-1.4/1-1.4:1.0',
  'SysFS BusID' => '1-1.4:1.0',
  'Hardware Class' => 'unknown',
  'Model' => '"Future Technology Devices International FT232 Serial (UART) IC"',
  'Hotplug' => 'USB',
  'Vendor' => 'usb 0x0403 "Future Technology Devices International, Ltd"',
  'Device' => 'usb 0x6001 "FT232 Serial (UART) IC"',
  'Revision' => '"6.00"',
  'Serial ID' => '"A744R2T3"',
  'Driver' => '"ftdi_sio"',
  'Driver Modules' => '"usbserial", "ftdi_sio"',
  'Device File' => '/dev/ttyUSB0',
  'Device Files' => '/dev/ttyUSB0, /dev/serial/by-id/usb-FTDI_USB_to_RS-422_485_Adapter_A744R2T3-if00-port0, /dev/serial/by-path/platform-fd500000.pcie-pci-0000:01:00.0-usb-0:1.4:1.0-port0',
  'Device Number' => 'char 188:0',
  'Tags' => 'mouse, modem',
  'Speed' => '12 Mbps',
  'Module Alias' => '"usb:v0403p6001d0600dc00dsc00dp00icFFiscFFipFFin00"',
  'Driver Info #0' => '',
  'Driver Status' => 'ftdi_sio is active',
  'Driver Activation Cmd' => '"modprobe ftdi_sio"',
  'Config Status' => 'cfg=new, avail=yes, need=no, active=unknown',
  'Attached to' => '#30 (Hub)',
)
02.05. 00:47:07    -Daten:
array (
  30 => 'USB 00.0: 10a00 Hub',
  '' => '[Created at usb.122]',
  'Unique ID' => 'ADDn.mUqILwxEtWB',
  'Parent ID' => 'k4bc.kNaPe9SZft4',
  'SysFS ID' => '/devices/platform/scb/fd500000.pcie/pci0000:00/0000:00:00.0/0000:01:00.0/usb1/1-1/1-1:1.0',
  'SysFS BusID' => '1-1:1.0',
  'Hardware Class' => 'hub',
  'Model' => '"VIA Hub"',
  'Hotplug' => 'USB',
  'Vendor' => 'usb 0x2109 "VIA Labs, Inc."',
  'Device' => 'usb 0x3431 "Hub"',
  'Revision' => '"4.21"',
  'Driver' => '"hub"',
  'Driver Modules' => '"usbcore"',
  'Speed' => '480 Mbps',
  'Module Alias' => '"usb:v2109p3431d0421dc09dsc00dp01ic09isc00ip00in00"',
  'Config Status' => 'cfg=new, avail=yes, need=no, active=unknown',
  'Attached to' => '#28 (Hub)',
02.05. 00:47:07    -Daten:
array (
  31 => 'USB 00.0: 10a00 Hub',
  '' => '',
  'Unique ID' => 'pBe4.djic47EFb5E',
  'Parent ID' => 'VCu0.m2lGPNk7Xc4',
  'SysFS ID' => '/devices/platform/scb/fd500000.pcie/pci0000:00/0000:00:00.0/0000:01:00.0/usb2/2-0:1.0',
  'SysFS BusID' => '2-0:1.0',
  'Hardware Class' => 'hub',
  'Model' => '"Linux Foundation 3.0 root hub"',
  'Hotplug' => 'USB',
  'Vendor' => 'usb 0x1d6b "Linux Foundation"',
  'Device' => 'usb 0x0003 "3.0 root hub"',
  'Revision' => '"5.10"',
  'Serial ID' => '"0000:01:00.0"',
  'Driver' => '"hub"',
  'Driver Modules' => '"usbcore"',
  'Module Alias' => '"usb:v1D6Bp0003d0510dc09dsc00dp03ic09isc00ip00in00"',
  'Config Status' => 'cfg=new, avail=yes, need=no, active=unknown',
  'Attached to' => '#2 (USB Controller)',
)
02.05. 00:47:07    -USB Devices:
array (
  1 =>
  array (
    'Device' => '0x6001',
    'File' => '/dev/ttyUSB0',
    'Vendor' => 'usb 0x0403 "Future Technology Devices International, Ltd"',
    'Model' => 'Future Technology Devices International FT232 Serial (UART) IC',
    'Driver Modules' => 'usbserial, ftdi_sio',
    'Driver' => 'ftdi_sio',
  ),
  2 =>
  array (
    'Device' => '0x0003',
  ),
)
02.05. 00:47:07    -Regler: 52
02.05. 00:47:07    -Regler erkannt: /dev/ttyUSB0
02.05. 00:47:07    -Device: /dev/ttyUSB0 wird in die user.config.php geschrieben.
02.05. 00:47:07    -Zeile gefunden. Device kann ausgetauscht werden. Index: 561   $USBRegler         = "/dev/ttyUSB0";

02.05. 00:47:07    -Zeile gefunden. Device kann ausgetauscht werden. Index: 562   $USBWechselrichter = "/dev/ttyUSB1";

02.05. 00:47:07    -Zeile gefunden. Platine kann ausgetauscht werden. Index: 581   $Platine = "Raspberry unbekannt";

02.05. 00:50:14    -Auslesen des Gerätes beendet.
02.05. 00:50:14    -Array
(
    [zentralerTimestamp] => 1619909235
    [Seriennummer] =>
    [VPV] =>
    [Firmware] =>
    [Modell] =>
    [PV1_Spannung] => 0
    [PV1_Strom] => 0
    [PV2_Mode] => 0
    [PV3_Spannung] => 0
    [Batterie_Spannung] => 0
    [BMS_Status] => 0
    [Batterie_Temperatur] => 0
    [SOC] => 0
    [Batterie_Mode] => 0
    [Meter_Status] => 0
    [Netzspannung] => 0
    [Netzstrom] => 0
    [Einspeisung_Bezug] => 0
    [Netzfrequenz] => 0
    [Netzmode] => 0
    [AC_Spannung] => 0
    [AC_Strom] => 0
    [Verbrauch] => 0
    [WR_Mode] => 0
    [WR_Temperatur] => 0
    [Einspeisung_total] => 0
    [EinspeisungHeute] => 0
    [BezugHeute] => 0
    [WattstundenGesamtHeute] => 0
    [PV_Leistung_total] => 0
    [PV1_Leistung] => 0
    [PV2_Leistung] => 0
    [PV3_Leistung] => 0
    [Batterie_Leistung] => 0
    [MeterType] => 0
    [AC_Spannung_R] => 0
    [AC_Spannung_S] => 0
    [AC_Spannung_T] => 0
    [AC_Leistung_R] => 0
    [AC_Leistung_S] => 0
    [AC_Leistung_T] => 0
    [AC_Leistung] => 0
    [PV_Leistung] => 0
    [Regler] => 52
    [Objekt] =>
    [Produkt] => Goodwe
)

02.05. 00:50:14    -Alle 10 Minuten werden die Statistikdaten übertragen.
02.05. 00:50:15 *  -Daten zur lokalen InfluxDB [ solaranzeige ] gesendet.
02.05. 00:50:15    -Schleife 1 Ausgang...
02.05. 00:50:15    -OK. Datenübertragung erfolgreich.
02.05. 00:50:15 |-------------------------   Stop   goodwe_wr.php   ---------------------
02.05. 00:50:47 |------------------- Start wetterdaten.php --------------------
02.05. 00:50:47 o---Wetterdaten ausgeschaltet.
02.05. 00:50:47 |------------------- Stop  wetterdaten.php ---------------------
02.05. 00:51:01 |-------------------------   Start  goodwe_wr.php   ---------------------
02.05. 00:51:01    -Zentraler Timestamp: 1619909461
02.05. 00:51:01 o  -Hardware Version: 4B
02.05. 00:51:01 +  -WR_ID: f7
02.05. 00:52:19    -Auslesen des Gerätes beendet.
02.05. 00:52:19    -Array
(
    [zentralerTimestamp] => 1619909471
    [Seriennummer] =>
    [VPV] =>
    [Firmware] =>
    [Modell] =>
    [PV1_Spannung] => 0
    [PV1_Strom] => 0
    [PV1_Mode] => 0
    [PV2_Spannung] => 0
    [PV2_Strom] => 0
    [PV2_Mode] => 0
    [PV3_Spannung] => 0
    [Batterie_Spannung] => 0
    [BMS_Status] => 0
    [Batterie_Temperatur] => 0
    [SOC] => 0
    [Batterie_Mode] => 0
    [Meter_Status] => 0
    [Netzspannung] => 0
    [Netzstrom] => 0
    [Einspeisung_Bezug] => 0
    [Netzfrequenz] => 0
    [Netzmode] => 0
    [AC_Spannung] => 0
    [AC_Strom] => 0
    [Verbrauch] => 0
    [WR_Mode] => 0
    [WR_Temperatur] => 0
    [Einspeisung_total] => 0
    [EinspeisungHeute] => 0
    [BezugHeute] => 0
    [WattstundenGesamtHeute] => 0
    [PV_Leistung_total] => 0
    [PV1_Leistung] => 0
    [PV2_Leistung] => 0
    [PV3_Leistung] => 0
    [Batterie_Leistung] => 0
    [MeterType] => 0
    [AC_Spannung_R] => 0
    [AC_Spannung_S] => 0
    [AC_Spannung_T] => 0
    [AC_Leistung_R] => 0
    [AC_Leistung_S] => 0
    [AC_Leistung_T] => 0
    [AC_Leistung] => 0
    [PV_Leistung] => 0
    [Regler] => 52
    [Objekt] =>
    [Produkt] => Goodwe
)
der letzte Teil mit den Werten wiederholt sich dann zyklisch...

Online
Benutzeravatar
Ulrich
Administrator
Beiträge: 5410
Registriert: Sa 7. Nov 2015, 10:33
Wohnort: Essen
Hat sich bedankt: 164 Mal
Danksagung erhalten: 818 Mal

Re: ES-U-2001-STB

Beitrag von Ulrich »

Da fällt mir nur ein: A + B Ader vertauscht. Bitte prüfe noch einmal ob A-Ader auch an A-Ader Anschluss ist.
-----------------------------------------------------
Ulrich . . . . . . . . [ Admin ]

Jone
Beiträge: 8
Registriert: Sa 1. Mai 2021, 19:19

Re: ES-U-2001-STB

Beitrag von Jone »

Habe nochmal alles überprüft. Leider ohne Erfolg.
Die Adern sind 100% richtig. Der Adapter war auch genau so an einen Fenecon FEMS (Beaglebone + ES-U-2001-STB) angeschlossen und da hat alles funktioniert.
Die TX und RX Dioden am USB to RS485 Adapter leuchten auch zyklisch... Zuerst TX dann RX...

Kann die Baudrate falsch sein?

solarfanenrico

Re: ES-U-2001-STB

Beitrag von solarfanenrico »

Wenn die RX und TX zyklisch leuchten dann wird der Adapter erstmal erkannt.

evtl. kann die user.config.php einen neuen Eintrag vertragen.
Mir hat Timo/TeamO) geholfen.
Das Ergebnis habe ich in einem anderen Beitrag viewtopic.php?f=21&t=1394&p=9320#p9320mal auf der 3.Seite(also zu Schluß)veröffentlicht, und es hat geholfen.

Enrico

Online
Benutzeravatar
Ulrich
Administrator
Beiträge: 5410
Registriert: Sa 7. Nov 2015, 10:33
Wohnort: Essen
Hat sich bedankt: 164 Mal
Danksagung erhalten: 818 Mal

Re: ES-U-2001-STB

Beitrag von Ulrich »

Die Baudrate muss im Wechselrichter auf 9600 Baud stehen (Default)

Auf dem Raspberry kannst du folgendes eingeben:

stty -F /dev/ttyUSB0 9600
-----------------------------------------------------
Ulrich . . . . . . . . [ Admin ]

Jone
Beiträge: 8
Registriert: Sa 1. Mai 2021, 19:19

Re: ES-U-2001-STB

Beitrag von Jone »

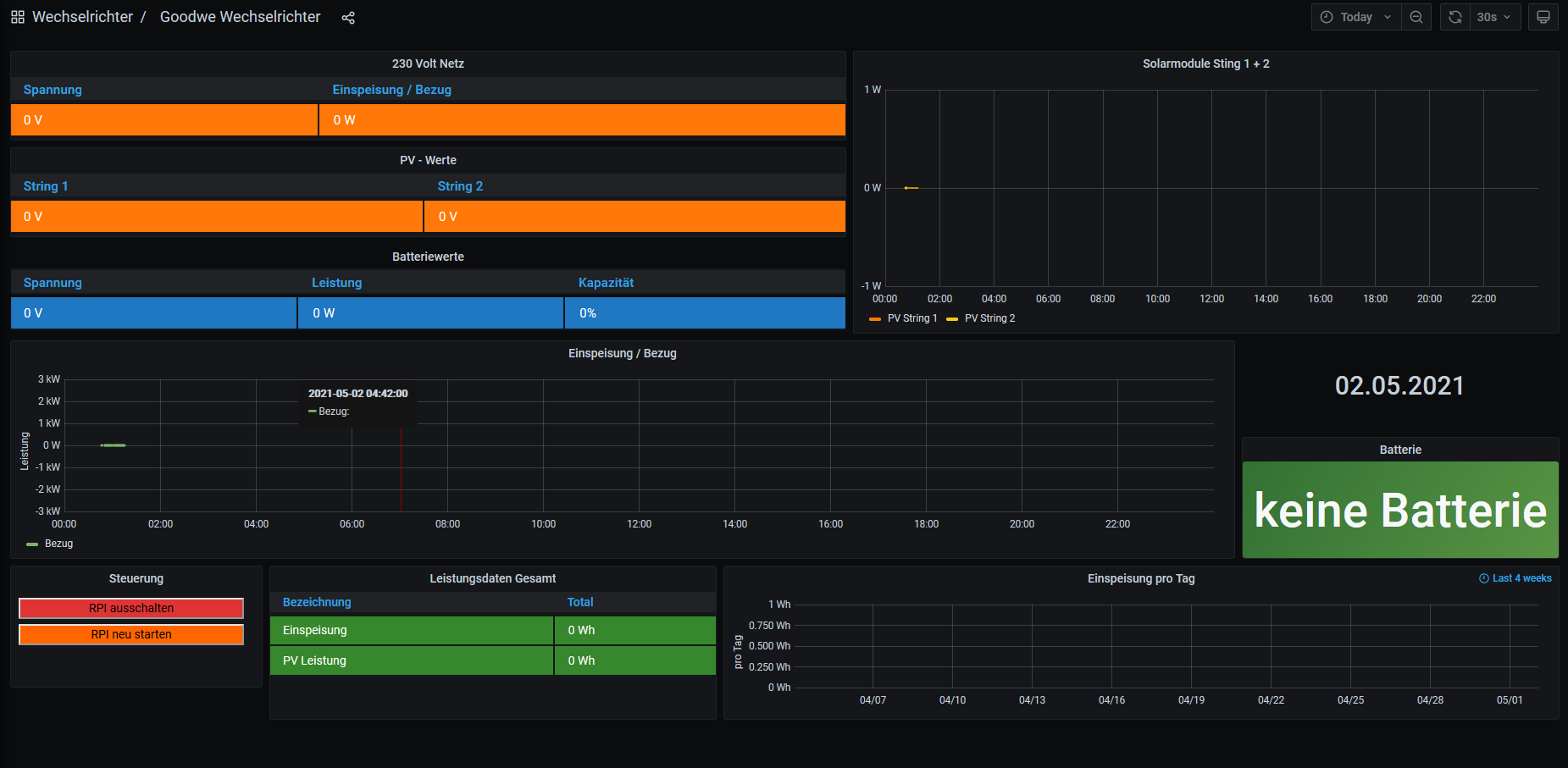
Es kann nur noch eine Kleinigkeit sein... Habe nun ein wenig mit den Jumper und den Dip Schalter am USB to 485 Adapter getestet. Nur die Zahlen sind ein wenig falsch...

Brauch ich einen Abschlusswiderstand?
Dateianhänge
Unbenannt.PNG

Jone
Beiträge: 8
Registriert: Sa 1. Mai 2021, 19:19

Re: ES-U-2001-STB

Beitrag von Jone »

solarfanenrico hat geschrieben:
So 2. Mai 2021, 16:30
Wenn die RX und TX zyklisch leuchten dann wird der Adapter erstmal erkannt.

evtl. kann die user.config.php einen neuen Eintrag vertragen.
Mir hat Timo/TeamO) geholfen.
Das Ergebnis habe ich in einem anderen Beitrag viewtopic.php?f=21&t=1394&p=9320#p9320mal auf der 3.Seite(also zu Schluß)veröffentlicht, und es hat geholfen.

Enrico
Du meinst ich soll einfach die USB0 verlinken und dann eintragen?
Versteh nicht warum ich dann nicht gleich die /dev/ttyUSB0 eintragen kann?

Aber ich teste es mal...

Zurück zu „Image Installation [ Single-Regler Version ]“

Wer ist online?

Mitglieder in diesem Forum: 0 Mitglieder und 0 Gäste