ich hoffe ich hab' das richtige Unterforum getroffen. in den letzten Wochen habe ich viel installiert, gelernt und angepasst. Puhh, aber großes Danke an alle Beteiligten, das ist schon ein wahnsinniges Projekt

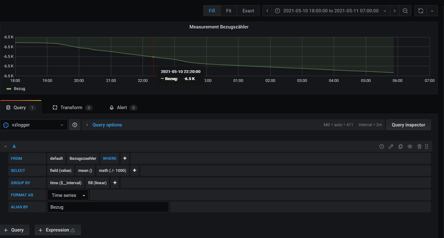
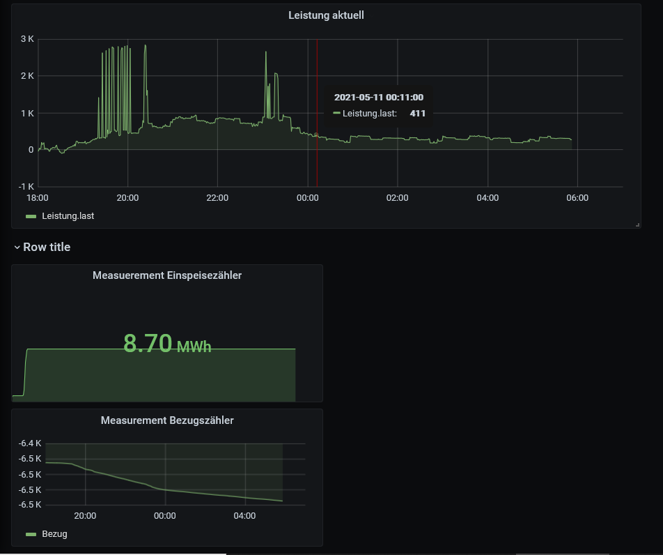
Wie gesagt ich habe schon viel gelernt und auch schon einen Stromzähler (Bezug/Einspeisung) mittels vzlogger einbinden können. Mit Influx steh ich aber noch etwas auf Kriegsfuß und möchte nun ermitteln wie groß mein Strombedarf nachts ist um Entscheidungen pro/contra Batteriespeicher treffen zu können. Ich erfasse die Zählerstände Bezug als auch die momentane Leistung (Bezug). Leider komme ich aber nicht weiter hierfür die Summe der bezogenen Leistung zwischen z.B. 20:00 und 06:00 zu ermitteln. Könnte man ja grundsätzlich durch Differenz des Zähelrbestands "Bezug" zu den Zeitpunkten oder Summierung der Leistung innerhalb dieses Zeitraumes machen, nur wie ?????
Ich hab schon kreuz und quer durchs Forum und auch Google gelesen, bin jetzt aber eher erschlagen wie schlauer und try+error war erfolglos. Kann mich jemand in die richtige Richtung stoßen?
Danke, Dieter
Beigefügt noch mein vzlogger-Dashboard