Hichi Wifi Logger mit Tasmota und MT681
Moderator: Ulrich
Forumsregeln
Für dieses Unterforum ist unser Mitglied TeamO verantwortlich.
Für dieses Unterforum ist unser Mitglied TeamO verantwortlich.
Hichi Wifi Logger mit Tasmota und MT681
Hallo zusammen,
ich habe meinen Zähler ISKRA MT681 mit einem Hichi Wifi Logger verbunden, es werden derzeit die bezogenen und eingespeisten KWh in der Tasmota-Oberfläche angezeigt, s. Screenshot.
In die Solaranzeige habe ich das auch grundsätzlich eingebunden bekommen, in der solaranzeige.log wird das Gerät erkannt, die Datenbank hat die Tabellen Service und Statistik, die werden auch gefüllt, s. weiteren Screenshot.
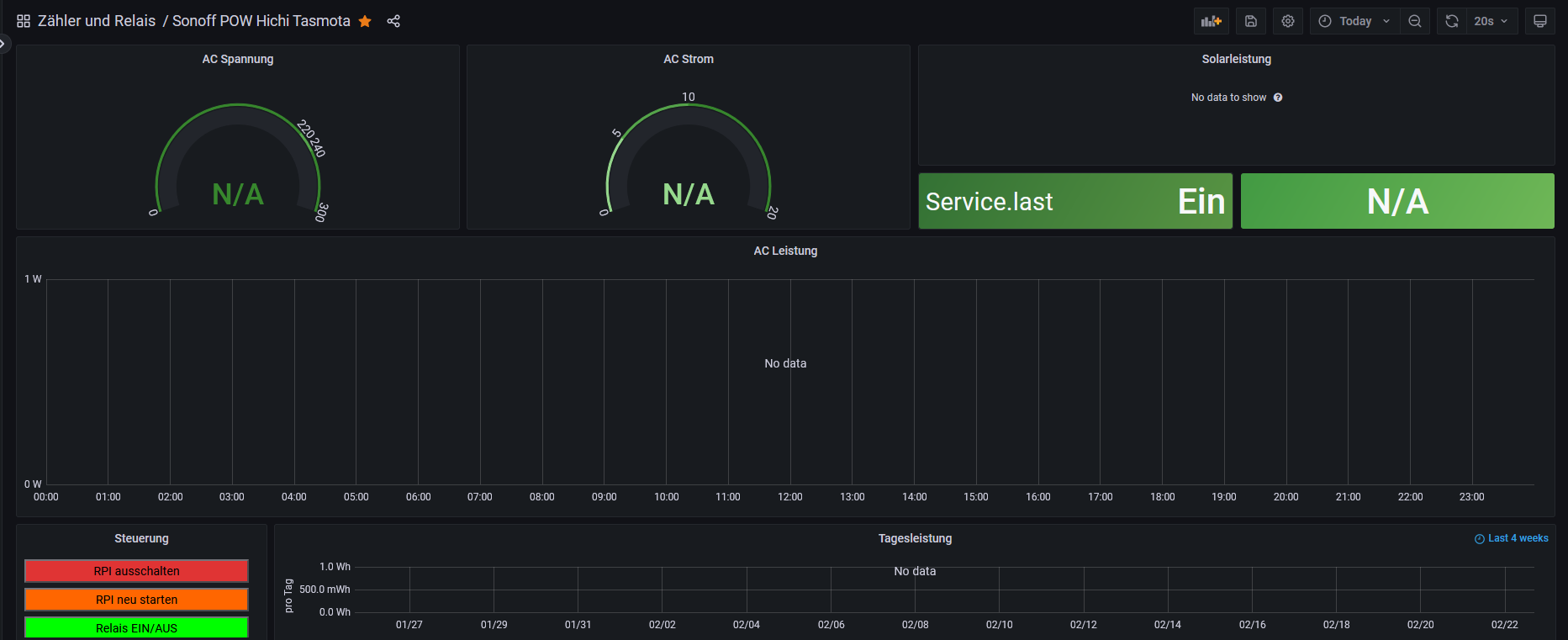
Zum Anzeigen in Grafana hab ich das Dashboard "Sonoff POW" genommen, es werden allerdings keine Daten angezeigt. Ist das denn das richtige Dashboard dafür? Die Panels sollten Werte darstellen, die aus meiner Sicht in der DB gar nicht vorhanden sind.
Hat jemand eine Idee? Andere scheinen es ja schon geschafft zu haben, aus den anderen Post werde ich dazu nicht schlau.
Danke und Grüße
Thomas
ich habe meinen Zähler ISKRA MT681 mit einem Hichi Wifi Logger verbunden, es werden derzeit die bezogenen und eingespeisten KWh in der Tasmota-Oberfläche angezeigt, s. Screenshot.
In die Solaranzeige habe ich das auch grundsätzlich eingebunden bekommen, in der solaranzeige.log wird das Gerät erkannt, die Datenbank hat die Tabellen Service und Statistik, die werden auch gefüllt, s. weiteren Screenshot.
Zum Anzeigen in Grafana hab ich das Dashboard "Sonoff POW" genommen, es werden allerdings keine Daten angezeigt. Ist das denn das richtige Dashboard dafür? Die Panels sollten Werte darstellen, die aus meiner Sicht in der DB gar nicht vorhanden sind.
Hat jemand eine Idee? Andere scheinen es ja schon geschafft zu haben, aus den anderen Post werde ich dazu nicht schlau.
Danke und Grüße
Thomas
-
- Beiträge: 1267
- Registriert: Mo 22. Jun 2020, 08:58
- Wohnort: Ulm / Neu-Ulm
- Hat sich bedankt: 25 Mal
- Danksagung erhalten: 212 Mal
Re: Hichi Wifi Logger mit Tasmota und MT681
Hier sind jetzt zwei Dinge wichtig.
1. Der MT681 ist noch nicht in der Solaranzeige eingebaut. Kann ich aber gerne machen.
2. Es handelt sich hier um ein Standard-Dashboard für Sonoff. Das muss nicht für einen Zähler passen und benötigt anpassungen.
Um was für einen MT681 handelt es sich genau? Es gibt hier auf der Seite ja zwei verschiedene Scripte.
Dann kann ich diesen Zähler mit einbauen.
Gruß
Timo
1. Der MT681 ist noch nicht in der Solaranzeige eingebaut. Kann ich aber gerne machen.
2. Es handelt sich hier um ein Standard-Dashboard für Sonoff. Das muss nicht für einen Zähler passen und benötigt anpassungen.
Um was für einen MT681 handelt es sich genau? Es gibt hier auf der Seite ja zwei verschiedene Scripte.
Dann kann ich diesen Zähler mit einbauen.
Gruß
Timo
Gruß Timo
Auflistung Geräte/Dashboards/Anschlussart
Datenbankfelder der einzelnen Geräte
GANZ WICHTIG: Überblick der vorhandenen Anleitungen
Fertige Komplett-Systeme gibt es hier anfragen[AT]bauer-timo[.]de
Tibber Invite (100% Öko-Strom + 50€ Bonus)
Auflistung Geräte/Dashboards/Anschlussart
Datenbankfelder der einzelnen Geräte
GANZ WICHTIG: Überblick der vorhandenen Anleitungen
Fertige Komplett-Systeme gibt es hier anfragen[AT]bauer-timo[.]de
Tibber Invite (100% Öko-Strom + 50€ Bonus)
Re: Hichi Wifi Logger mit Tasmota und MT681
Danke für die schnelle Rückmeldung. In Tasmota habe ich einfach von der Github-Seite das Script „Iskra MT 681 (SML)~“, das obere der beiden für den Typ eingebunden und es werden die korrekten Werte angezeigt
Auf dem Zähler steht als Typ „MT681-D4A52-K0p“
Danke und Grüße
Thomas
Auf dem Zähler steht als Typ „MT681-D4A52-K0p“
Danke und Grüße
Thomas
-
- Beiträge: 1267
- Registriert: Mo 22. Jun 2020, 08:58
- Wohnort: Ulm / Neu-Ulm
- Hat sich bedankt: 25 Mal
- Danksagung erhalten: 212 Mal
Re: Hichi Wifi Logger mit Tasmota und MT681
So, versuche es bitte mit diesem Tasmota-Script und den angehängten Dateien
Code: Alles auswählen
>D
>B
=>sensor53 r
>M 1
+1,3,s,0,9600,MT681
1,77070100010800ff@1000,Gesamtverbrauch,KWh,E_in,3
1,77070100020800ff@1000,Gesamteinspeisung,KWh,E_out,3
1,77070100100700ff@1,Leistung,W,P,0
1,77070100240700ff@1,Leistung L1,W,L1,0
1,77070100380700ff@1,Leistung L2,W,L2,0
1,770701004c0700ff@1,Leistung L3,W,L3,0
1,77070100000009ff@#,Service ID,,Server_ID,0|
#
- Dateianhänge
-
- funktionen.inc.php
- (367.54 KiB) 122-mal heruntergeladen
-
- sonoff_mqtt.php
- (32.27 KiB) 120-mal heruntergeladen
Gruß Timo
Auflistung Geräte/Dashboards/Anschlussart
Datenbankfelder der einzelnen Geräte
GANZ WICHTIG: Überblick der vorhandenen Anleitungen
Fertige Komplett-Systeme gibt es hier anfragen[AT]bauer-timo[.]de
Tibber Invite (100% Öko-Strom + 50€ Bonus)
Auflistung Geräte/Dashboards/Anschlussart
Datenbankfelder der einzelnen Geräte
GANZ WICHTIG: Überblick der vorhandenen Anleitungen
Fertige Komplett-Systeme gibt es hier anfragen[AT]bauer-timo[.]de
Tibber Invite (100% Öko-Strom + 50€ Bonus)
Re: Hichi Wifi Logger mit Tasmota und MT681
Danke,das hat funktioniert, die Daten werden ausgelesen, ich hab auch schon ein kleines Dashboard dazu gebaut, das aber sicher noch verbesserungswürdig ist.
Besten Dank für die prompte Unterstützung und Grüße
Thomas
Besten Dank für die prompte Unterstützung und Grüße
Thomas
Wer ist online?
Mitglieder in diesem Forum: 0 Mitglieder und 0 Gäste