ich verfolge Ulrich schon einige Jahre mit seiner Solaranzeige. Man muss den Hut vor Ihm ziehen. Das er das ganze mit soviel Liebe aufgebaut hat und betreut.
Angefangen hat es bei mir mit einem Tracer, eigentlich einfach mal um zu probieren. Zu diesem Zeitpunkt noch mit einem Raspberry Pi 2. Das hat sich nachher gesteigert über eine Teil Inselanlage. Diese umfasste einen Effekta AX und einem Pylontech Speicher. Bei diesem Projekt ging es mit dem Pi 3B weiter. Da ich nicht 3 einzelne Raspberry's im Betrieb nehmen wollte, blieb nur die Möglichkeit die Multi-Regler Version auszuprobieren.
Es gab am Anfang noch einige Probleme zu lösen, aber zusammen mit Ulrich haben wir es über einige Tage zusammen lösen können. Bei mir sind da z.B. ein paar Punkte angepasst, das man egal welcher Dongle wo steckt. Immer der richtige angesprochen wird. Es egal ist ob man sie abzieht, umsteckt oder was auch immer. Es erfolgt immer die korrekte Zuordnung.
Da mir das Projekt extrem gut gefällt, wird als nächstes der Sungrow in Angriff genommen. Danach eventuell noch ein SMA Sunnyboy, dieser schlummert noch in der Ecke und erwartet sein erwachen.
Dazu bin ich jetzt auf einen Pi 4 mit der Version 5.1 umgezogen. Meine alte Datenbank wurde übernommen. So gehen mir keine Daten verloren.
Leider ist es aktuell draußen zu kalt, um die neuen Module aufzubauen.

Liebe Grüße
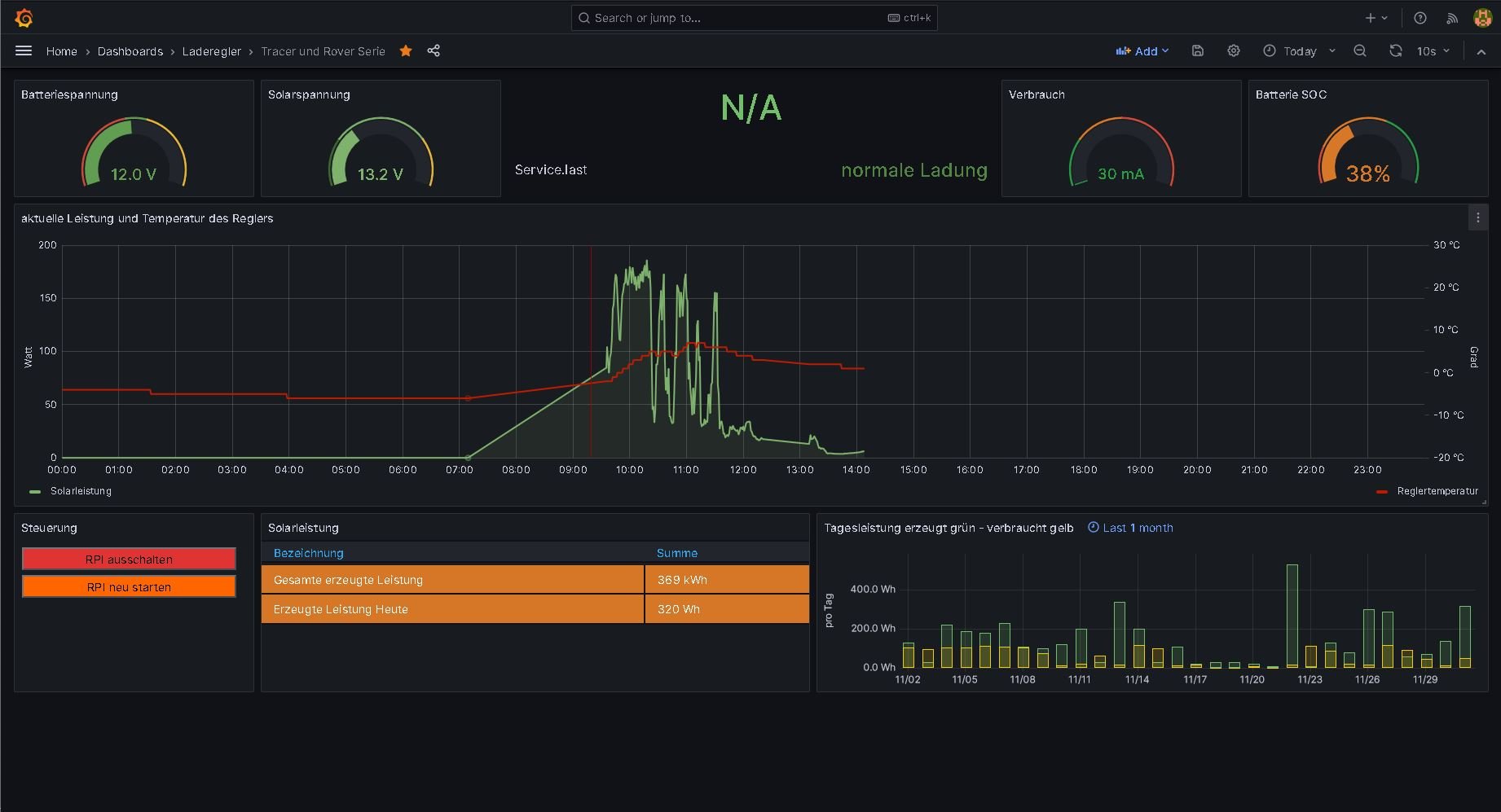
Anbei meine aktuellen Dashboards für interessierte.