APX Anbindung in Grafana
Moderator: Ulrich
APX Anbindung in Grafana
Hallo zusammen,
ich habe nun erfolgreich Solaranzeige auf einem Raspi installiert und kann auch zumindest die Standard-Daten vom WR via Modbus abgreifen.
Mein System besteht aus folgenden Komponenten:
Inverter: MOD 10KTL3-XH(BP) (AFCI)
Batterie: 2* APX 5.0P-B1 HV (10 kw/h)
Smart Meter: DTSU666
Allerdings sieht das Dashboard noch ziemlich leer aus und vor allem muss ich immer beim öffnen "Growatt Wechselrichter neu" auswählen. Auch hat das einbinden der "Openweathermap" nicht geklappt, zumindestens sehe ich es in Grafana nicht.
Gibt es denn weitere Grafana Dashboards die eventuell mehr Werte als die aktuellen liefern ? Eventuell die Leistung des SOC usw ?
In der Config habe ich meines Erachtens nach die Nummern 48 & 49. Aber eintragen konnte ich nur eins, ist da vielelicht ein Fehler ? Vielen Dank vorab.
ich habe nun erfolgreich Solaranzeige auf einem Raspi installiert und kann auch zumindest die Standard-Daten vom WR via Modbus abgreifen.
Mein System besteht aus folgenden Komponenten:
Inverter: MOD 10KTL3-XH(BP) (AFCI)
Batterie: 2* APX 5.0P-B1 HV (10 kw/h)
Smart Meter: DTSU666
Allerdings sieht das Dashboard noch ziemlich leer aus und vor allem muss ich immer beim öffnen "Growatt Wechselrichter neu" auswählen. Auch hat das einbinden der "Openweathermap" nicht geklappt, zumindestens sehe ich es in Grafana nicht.
Gibt es denn weitere Grafana Dashboards die eventuell mehr Werte als die aktuellen liefern ? Eventuell die Leistung des SOC usw ?
In der Config habe ich meines Erachtens nach die Nummern 48 & 49. Aber eintragen konnte ich nur eins, ist da vielelicht ein Fehler ? Vielen Dank vorab.
-
andreas_n
- Beiträge: 1748
- Registriert: Do 25. Jun 2020, 13:40
- Hat sich bedankt: 15 Mal
- Danksagung erhalten: 102 Mal
Re: APX Anbindung in Grafana
Kein Fehler,pro gerät eine x.user.config.php.
In deinem Fall also auf multi aufbohren,influx anlegen und x.user.... vervollständigen.
Dashboards sind generell " universell" gehalten. Wenn du also mehr drin haben willst,ran an die Tasten
In deinem Fall also auf multi aufbohren,influx anlegen und x.user.... vervollständigen.
Dashboards sind generell " universell" gehalten. Wenn du also mehr drin haben willst,ran an die Tasten
SMA Tripower 8/Growatt MIN 3000 TL-XE/1500S/SPH 4600,4 ARK LV,10kWh
ELWA DC WW Puffer m. 300L/Gesamt PV Leistung 20,5kWp gesteuert mit Pi4 und Pi5
hier stehen alle Geräte>> viewtopic.php?f=13&t=1069
ELWA DC WW Puffer m. 300L/Gesamt PV Leistung 20,5kWp gesteuert mit Pi4 und Pi5
hier stehen alle Geräte>> viewtopic.php?f=13&t=1069
Re: APX Anbindung in Grafana
Danke für den Hinweis, zwei Configs für einen Wechselrichter ?
Die Nummer 48 ist mein WR von Growatt
Die Nummer 49 ist der SmartMeter
Bedarf es dafür dennoch eine weiter Config oder habe ich mir hier falsch ausgedrückt ? Ich habe nur einen WR.
Die Nummer 48 ist mein WR von Growatt
Die Nummer 49 ist der SmartMeter
Bedarf es dafür dennoch eine weiter Config oder habe ich mir hier falsch ausgedrückt ? Ich habe nur einen WR.
-
andreas_n
- Beiträge: 1748
- Registriert: Do 25. Jun 2020, 13:40
- Hat sich bedankt: 15 Mal
- Danksagung erhalten: 102 Mal
Re: APX Anbindung in Grafana
Ich weiss ja nicht wie deine PV verschalten ist. Du hast Regler 48 und 49 aufgezählt,wenn du den Zähler extra ausliest,sind zwei User configs,multi, nötig
SMA Tripower 8/Growatt MIN 3000 TL-XE/1500S/SPH 4600,4 ARK LV,10kWh
ELWA DC WW Puffer m. 300L/Gesamt PV Leistung 20,5kWp gesteuert mit Pi4 und Pi5
hier stehen alle Geräte>> viewtopic.php?f=13&t=1069
ELWA DC WW Puffer m. 300L/Gesamt PV Leistung 20,5kWp gesteuert mit Pi4 und Pi5
hier stehen alle Geräte>> viewtopic.php?f=13&t=1069
Re: APX Anbindung in Grafana
Na wie ich es beschrieben habe.
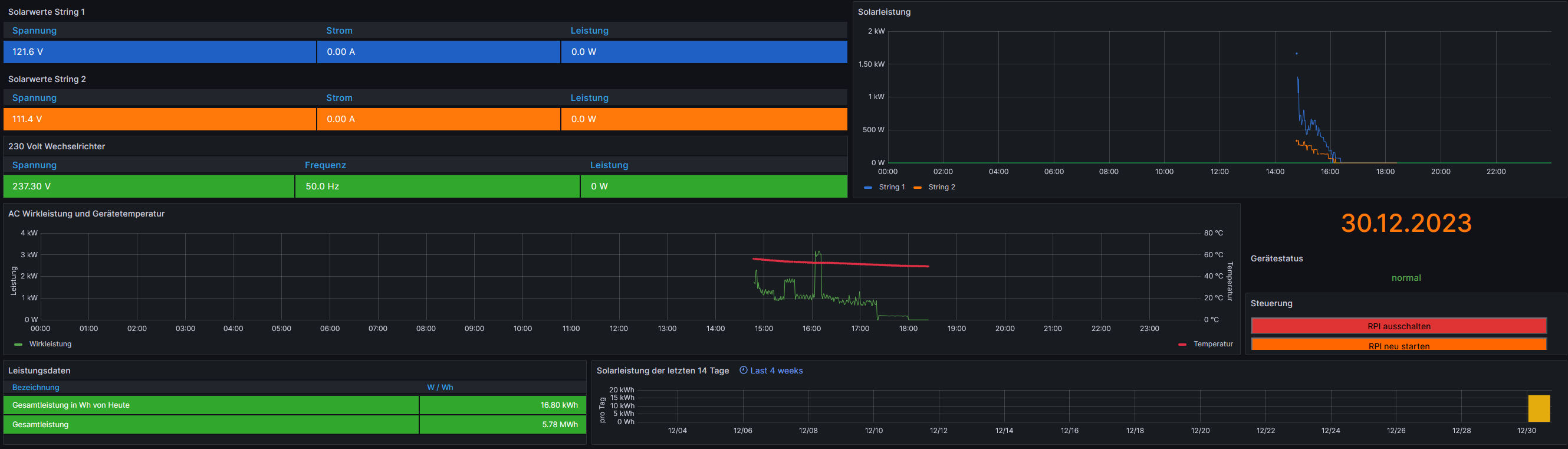
Ich habe einen MOD10 mit 2 Strings und einem APX Batterie System. Das ist alles nur zum zusammenstecken, kein DIY oder gebastel oder so.
Der WR hängt an einem SmartMeter DTSU666.
Hier mal ein Screenshot was damit gemeint ist. Der WR (48) und das SmartMeter (49) ist in der Config aufgeführt.
Ich habe einen MOD10 mit 2 Strings und einem APX Batterie System. Das ist alles nur zum zusammenstecken, kein DIY oder gebastel oder so.
Der WR hängt an einem SmartMeter DTSU666.
Hier mal ein Screenshot was damit gemeint ist. Der WR (48) und das SmartMeter (49) ist in der Config aufgeführt.
-
andreas_n
- Beiträge: 1748
- Registriert: Do 25. Jun 2020, 13:40
- Hat sich bedankt: 15 Mal
- Danksagung erhalten: 102 Mal
Re: APX Anbindung in Grafana
Du musst dein gerät/ WR/ was auch immer weiter tiefer eintragen.
// Bedeutet auskommentiert,ist also nur Hinweistext.
Und etwas tiefer kommt nur eine Zahl hin.
Also in deinem Falle dann 48
// Bedeutet auskommentiert,ist also nur Hinweistext.
Und etwas tiefer kommt nur eine Zahl hin.
Also in deinem Falle dann 48
SMA Tripower 8/Growatt MIN 3000 TL-XE/1500S/SPH 4600,4 ARK LV,10kWh
ELWA DC WW Puffer m. 300L/Gesamt PV Leistung 20,5kWp gesteuert mit Pi4 und Pi5
hier stehen alle Geräte>> viewtopic.php?f=13&t=1069
ELWA DC WW Puffer m. 300L/Gesamt PV Leistung 20,5kWp gesteuert mit Pi4 und Pi5
hier stehen alle Geräte>> viewtopic.php?f=13&t=1069
Re: APX Anbindung in Grafana
Du musst nur die 48 als Regler eintragen. Der Smart Meter ist kein eigenes Gerät. Die Werte vom SmartMeter kommen vom WR.
Siehe screenshot.
Siehe screenshot.
Wer ist online?
Mitglieder in diesem Forum: 0 Mitglieder und 0 Gäste