Hallo,
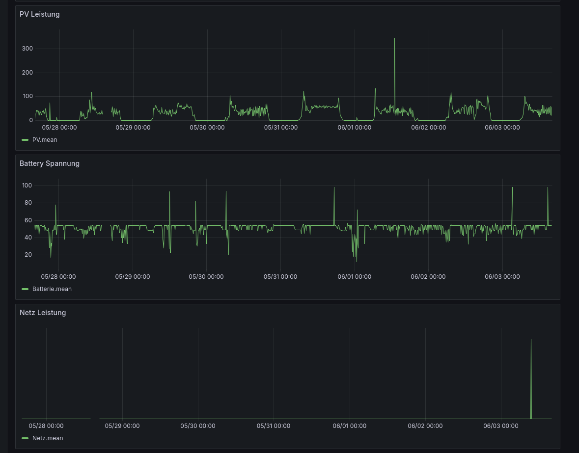
ich habe zB auf der Batterieseite (4x12 Akkus += 48V) unerklärliche Peaks von zB ~100V. (siehe Bild)
Wechselrichter: ISolar-SMG-2-6.2KW-48V
solaranzeige image 0.2.2.
solaranzeige software 4.9.9g (32bit)
Regler: 71
es ist eine neu in Betriebnahme.
Hat jemand ideen für die Fehleranalyse?
Vielen Dank
Unerklärliche Ausschläge Peaks
Moderator: Ulrich
-
simonlukas1987
- Beiträge: 11
- Registriert: Di 15. Sep 2020, 07:39
- Ulrich
- Administrator
- Beiträge: 6596
- Registriert: Sa 7. Nov 2015, 10:33
- Wohnort: Essen
- Hat sich bedankt: 163 Mal
- Danksagung erhalten: 917 Mal
Re: Unerklärliche Ausschläge Peaks
Hängt an der Schnittstelle noch ein weiteres Gerät? Ein Zähler z.B.
Welche Regler Nummer benutzt du?
Welche Regler Nummer benutzt du?
-----------------------------------------------------
Ulrich . . . . . . . . [ Admin ]
Ulrich . . . . . . . . [ Admin ]
-
simonlukas1987
- Beiträge: 11
- Registriert: Di 15. Sep 2020, 07:39
Re: Unerklärliche Ausschläge Peaks
Hallo,
vielen Dank für die schneller Reaktion!
Als Reglernummer verwende ich 71
An der Batterieschnittstelle des SMG hängen nur die 4 Zellen.
Liegt es vlt an einem schlechten RS232 /USB Wandler? kann ich mir eignetlich weniger vorstellen.
Kann ich noch logs anschauen, welche mehr auskunft geben?
vielen Dank für die schneller Reaktion!
Als Reglernummer verwende ich 71
An der Batterieschnittstelle des SMG hängen nur die 4 Zellen.
Liegt es vlt an einem schlechten RS232 /USB Wandler? kann ich mir eignetlich weniger vorstellen.
Kann ich noch logs anschauen, welche mehr auskunft geben?
- Schwarzermann
- Beiträge: 386
- Registriert: Sa 9. Okt 2021, 11:16
- Wohnort: 87733
- Hat sich bedankt: 9 Mal
- Danksagung erhalten: 12 Mal
Re: Unerklärliche Ausschläge Peaks
Ich habe bei meinem JBD BMS ähnliche auschläge wenn der Akku voll ist das ganze kommt von der ungeschützten Datenleitung, wichtig der Pi sollte soweit wie möglich von allen Wechselrichtern oder Batteriepacks weg sein man kann das ganze eventuell noch mit Ringkernen versuchen.
Wenn das BMS weg schaltet weil die Akkus voll sind können solche Peaks entstehen.
Wenn das BMS weg schaltet weil die Akkus voll sind können solche Peaks entstehen.
Der mit sympatischen Vollmeise
viewtopic.php?p=10570#p10570 USB Zuweisungen.
viewtopic.php?p=41308#p41308 Shelly in Grafana schalten
viewtopic.php?p=32232#p32232
viewtopic.php?p=10570#p10570 USB Zuweisungen.
viewtopic.php?p=41308#p41308 Shelly in Grafana schalten
viewtopic.php?p=32232#p32232
Wer ist online?
Mitglieder in diesem Forum: 0 Mitglieder und 1 Gast