die Solaranzeige läuft nun seit gut vier Wochen bei mir auf einem RPi 3B+. Jetzt wollte ich die monatliche Auswertung mal aufpimpen, damit ich nicht mehr rechnen muss. Mmmmhhh... irgendwie verstehe ich die Werte nicht, die in der Influx DB liegen.
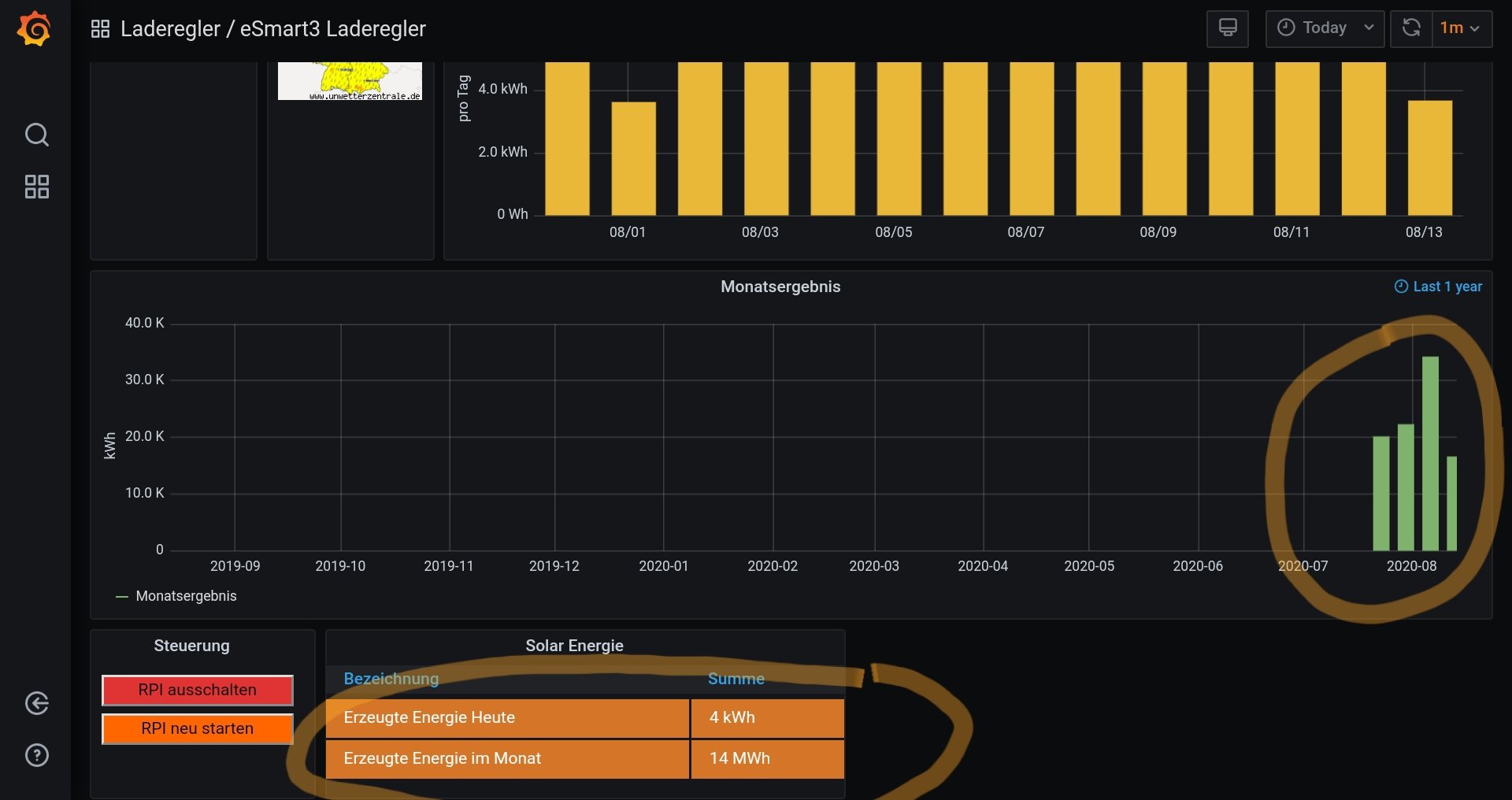
In der ersten August Woche hatte ich einen Ertrag von ca. 42kWh (rechnerisch). Angezeigt werden in den Graphen (grün) 35kWh und weiter unten in der Standard Anzeige 14MWh...

Für beide Darstellungen greife ich auf die Datenzellen "Summen" und "kWh_Monat" zu. Daher verstehe ich die extremen Unterschiede erst Recht nicht...

Wie werden diese Werte gerechnet?? Wie kann ich mir die Daten in der Influx DB ansehen?
Gruß
Ben