Senec Stromspeicher

Welche Geräter können mit dieser Anzeige benutzt werden?
Laderegler, Wallboxen, Batterie-Management-Systeme, WLAN Schalter mit Tasmota Firmware und Wechselrichter.
Allgemeine Fragen zu all diesen Geräten.

Moderator: Ulrich

Online
Benutzeravatar
Ulrich
Administrator
Beiträge: 5422
Registriert: Sa 7. Nov 2015, 10:33
Wohnort: Essen
Hat sich bedankt: 167 Mal
Danksagung erhalten: 831 Mal

Senec Stromspeicher

Beitrag von Ulrich »

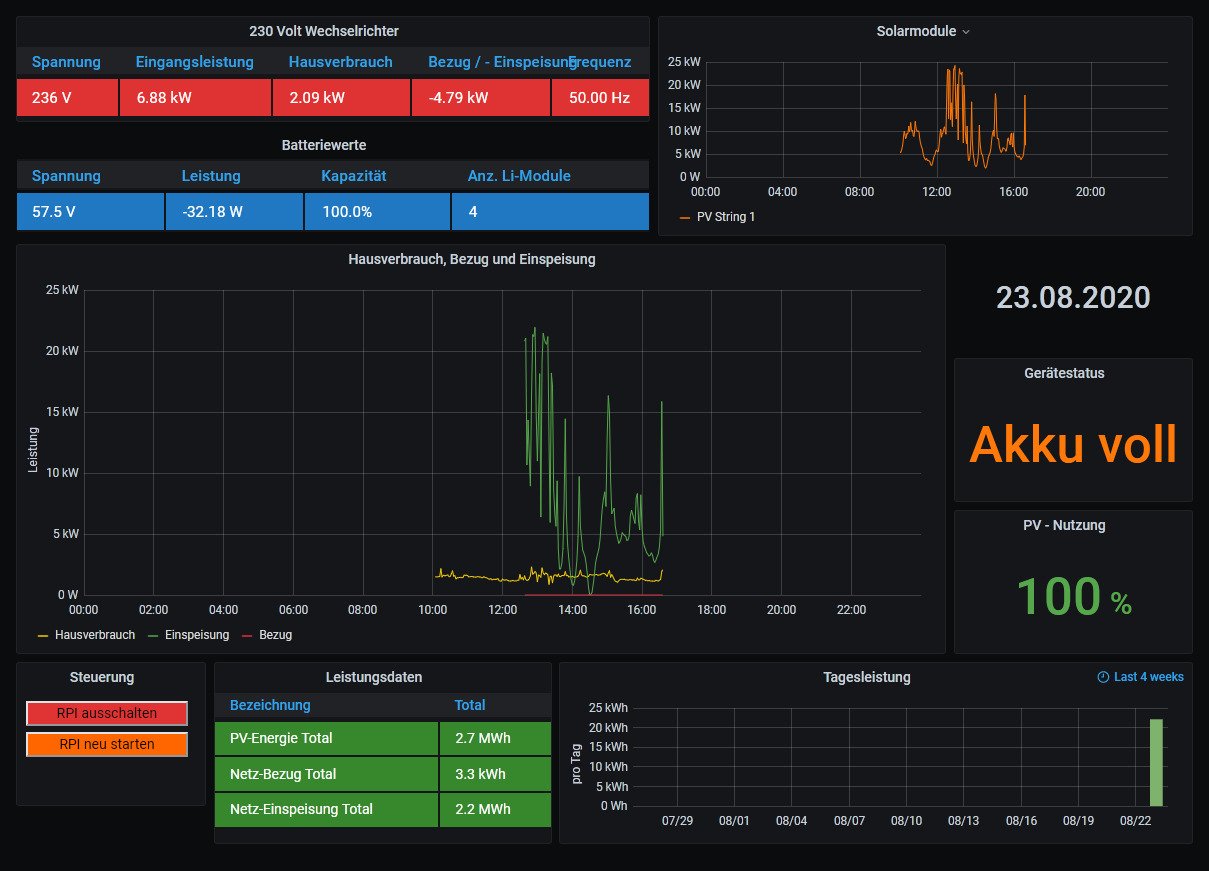
Die Senec Geräte haben eine LAN Verbindung. Man muss nur die IP Adresse und Port 80 sowie Reglernummer 43 in die user.config.php eingeben.

Senec.jpg
-----------------------------------------------------
Ulrich . . . . . . . . [ Admin ]

Zurück zu „Fragen zu Reglern, Wallboxen und Wechselrichter“

Wer ist online?

Mitglieder in diesem Forum: 0 Mitglieder und 1 Gast