Batteriestatus abfragen und damit Schalter steuern

Überwachung der Solaranlage per eMail oder Pushover und Steuerung von Geräten mit Smart Home Zentralen. PV-Überschuss Steuerung verbunden mit Geräten und Tasmota Firmware. Wallbox Steuerungen und API Schnittstelle, über die Daten in die Solaranzeigen Datenbanken geschrieben und gelesen werden können. Alles, was man für Steuerungsaufgaben benötigt.

Moderator: Ulrich

Online
Benutzeravatar
Ulrich
Administrator
Beiträge: 5426
Registriert: Sa 7. Nov 2015, 10:33
Wohnort: Essen
Hat sich bedankt: 167 Mal
Danksagung erhalten: 831 Mal

Re: Batteriestatus abfragen und damit Schalter steuern

Beitrag von Ulrich »

Das sollte soweit funktionieren. Falls es noch Probleme gibt bitte hier melden.
-----------------------------------------------------
Ulrich . . . . . . . . [ Admin ]

Claus
Beiträge: 20
Registriert: Do 5. Aug 2021, 17:58
Danksagung erhalten: 1 Mal

Re: Batteriestatus abfragen und damit Schalter steuern

Beitrag von Claus »

Hallo Ulrich,

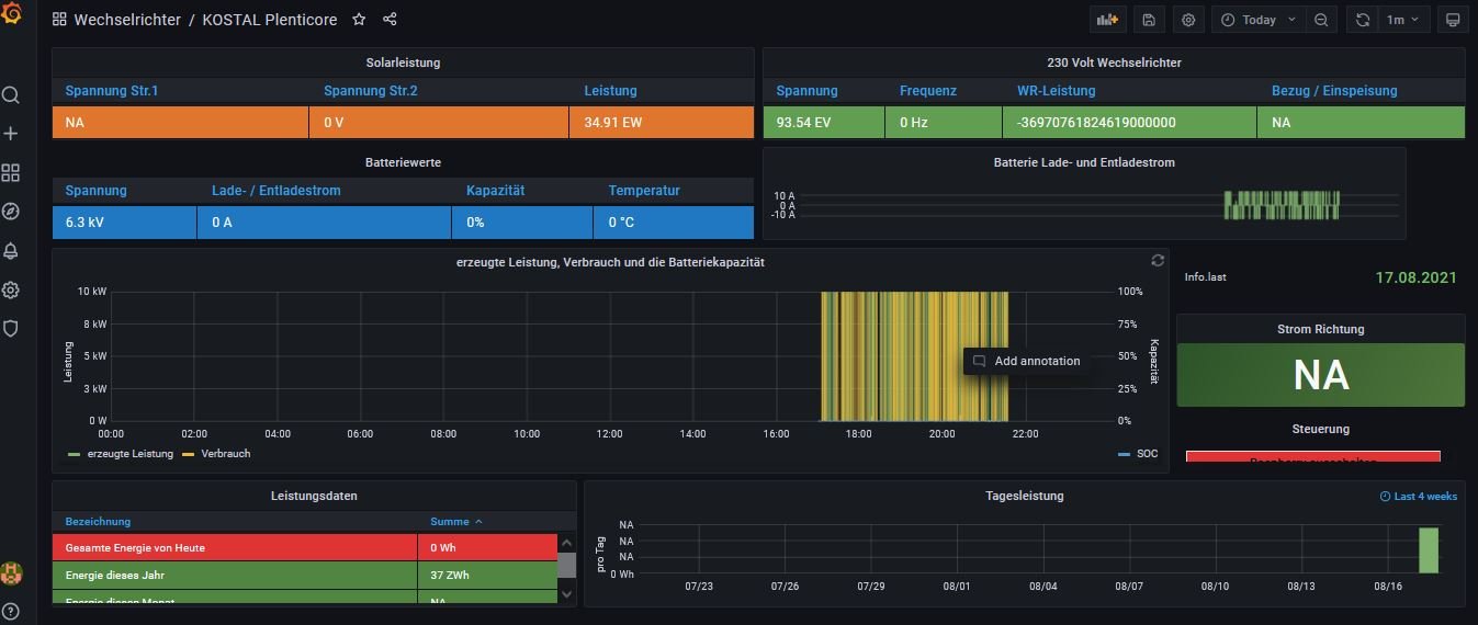
die Hardware für die Solaranzeige wurde soweit aufgesetzt, Shelly mit Tasmota geflasht und zunächst ein Single Regler Setup duchgeführt. Das Ergebnis ist leider im Bild zu sehen......
Zusammen mit Timo sind wir heute u.a. auf den Verdacht eines zu langsamen USB 2.0 Sticks gekommen. Allerdings konnte auch eine SD Karte dieses Thema nicht lösen. Hast Du einen Rat für uns?

[attachment=0]2021-08-17 21_35_35-KOSTAL Plenticore - Grafana.jpg

Die Modbus Einstellungen WR sehen so aus:

[attachment=0]2021_08_17_21_44_22_scb.jpg

Gruss Claus
Dateianhänge
2021_08_17_21_44_22_scb.jpg
2021_08_17_21_44_22_scb.jpg (12.02 KiB) 3786 mal betrachtet
.
.

Online
Benutzeravatar
Ulrich
Administrator
Beiträge: 5426
Registriert: Sa 7. Nov 2015, 10:33
Wohnort: Essen
Hat sich bedankt: 167 Mal
Danksagung erhalten: 831 Mal

Re: Batteriestatus abfragen und damit Schalter steuern

Beitrag von Ulrich »

Kannst du bitte einmal den Tracelevel vorübergehend auf 8 setzen und dann nach 2-3 Minuten einen Auszug der Log Datei posten.
-----------------------------------------------------
Ulrich . . . . . . . . [ Admin ]

Claus
Beiträge: 20
Registriert: Do 5. Aug 2021, 17:58
Danksagung erhalten: 1 Mal

Re: Batteriestatus abfragen und damit Schalter steuern

Beitrag von Claus »

Gerne. Wo stelle ich Tracelevel ein? und in welche Log Datein wird eingelesen?

Claus
Beiträge: 20
Registriert: Do 5. Aug 2021, 17:58
Danksagung erhalten: 1 Mal

Re: Batteriestatus abfragen und damit Schalter steuern

Beitrag von Claus »

Du meinst in der kostal_plenticore.php? In welchen Dateipfad liegt diese?

Online
Benutzeravatar
Ulrich
Administrator
Beiträge: 5426
Registriert: Sa 7. Nov 2015, 10:33
Wohnort: Essen
Hat sich bedankt: 167 Mal
Danksagung erhalten: 831 Mal

Re: Batteriestatus abfragen und damit Schalter steuern

Beitrag von Ulrich »

Ja, die Datei kostal_plenticore.php
Ziemlich am Anfang kann man den Tracelevel ändern. Die LOG Datei findest du hier:
/var/www/log/solaranzeige.log


Es reicht, wenn du nach der Änderung 3 Minuten wartest und dann die letzten 2 Minuten postest.
-----------------------------------------------------
Ulrich . . . . . . . . [ Admin ]

Claus
Beiträge: 20
Registriert: Do 5. Aug 2021, 17:58
Danksagung erhalten: 1 Mal

Re: Batteriestatus abfragen und damit Schalter steuern

Beitrag von Claus »

Hallo Ulrich,

hier die Werte. Für mich sieht das sehr unplausibel aus.....

2021-08-18 15_17_12-pi@solaranzeige_ _var_www_log.png
Gruß
Claus

Claus
Beiträge: 20
Registriert: Do 5. Aug 2021, 17:58
Danksagung erhalten: 1 Mal

Re: Batteriestatus abfragen und damit Schalter steuern

Beitrag von Claus »

2021-08-18 15_22_26-pi@solaranzeige_ _var_www_log.png

Online
Benutzeravatar
Ulrich
Administrator
Beiträge: 5426
Registriert: Sa 7. Nov 2015, 10:33
Wohnort: Essen
Hat sich bedankt: 167 Mal
Danksagung erhalten: 831 Mal

Re: Batteriestatus abfragen und damit Schalter steuern

Beitrag von Ulrich »

Bitte schalte das MODBUS Protokoll im Wechselrichter noch einmal auf "Standard Modbus" um und ändere in der user.config.php die WR-Adresse von 71 auf 70

Du hast anscheinend eine sehr neue Firmware in deinem Gerät.
-----------------------------------------------------
Ulrich . . . . . . . . [ Admin ]

Claus
Beiträge: 20
Registriert: Do 5. Aug 2021, 17:58
Danksagung erhalten: 1 Mal

Re: Batteriestatus abfragen und damit Schalter steuern

Beitrag von Claus »

Hallo Ulrich,

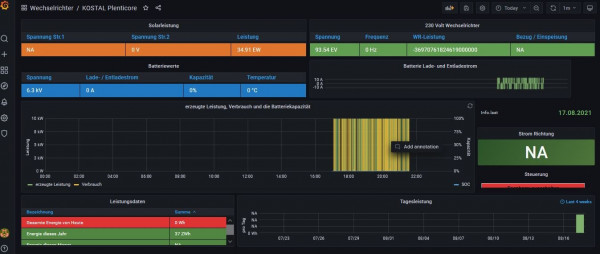
ja die Firmware ist zwei Wochen alt, bzw seit 2 Wochen ist die PV Anlage in Betrieb.

habe Deinen Tip befolgt und ich sehe schon mal im Grafana die richtigen Leistungsdaten inkl. korrekter SOC. Der Graf ist noch falsch, da die Datenbank vemutlich noch die alten Werte mitliefert.

Kann ich nun die Multiregler Variante aufspielen, damit ich an der Automation mit dem SHELLY arbeiten kann?

Gruß & vielen Dank erstmal!
2021-08-18 21_51_13-KOSTAL Plenticore - Grafana.png

Zurück zu „Überschuss Steuerung, Anlagenüberwachung, Anbindung an die Heizung, API Schnittstelle und vieles Andere mehr.“

Wer ist online?

Mitglieder in diesem Forum: 0 Mitglieder und 0 Gäste