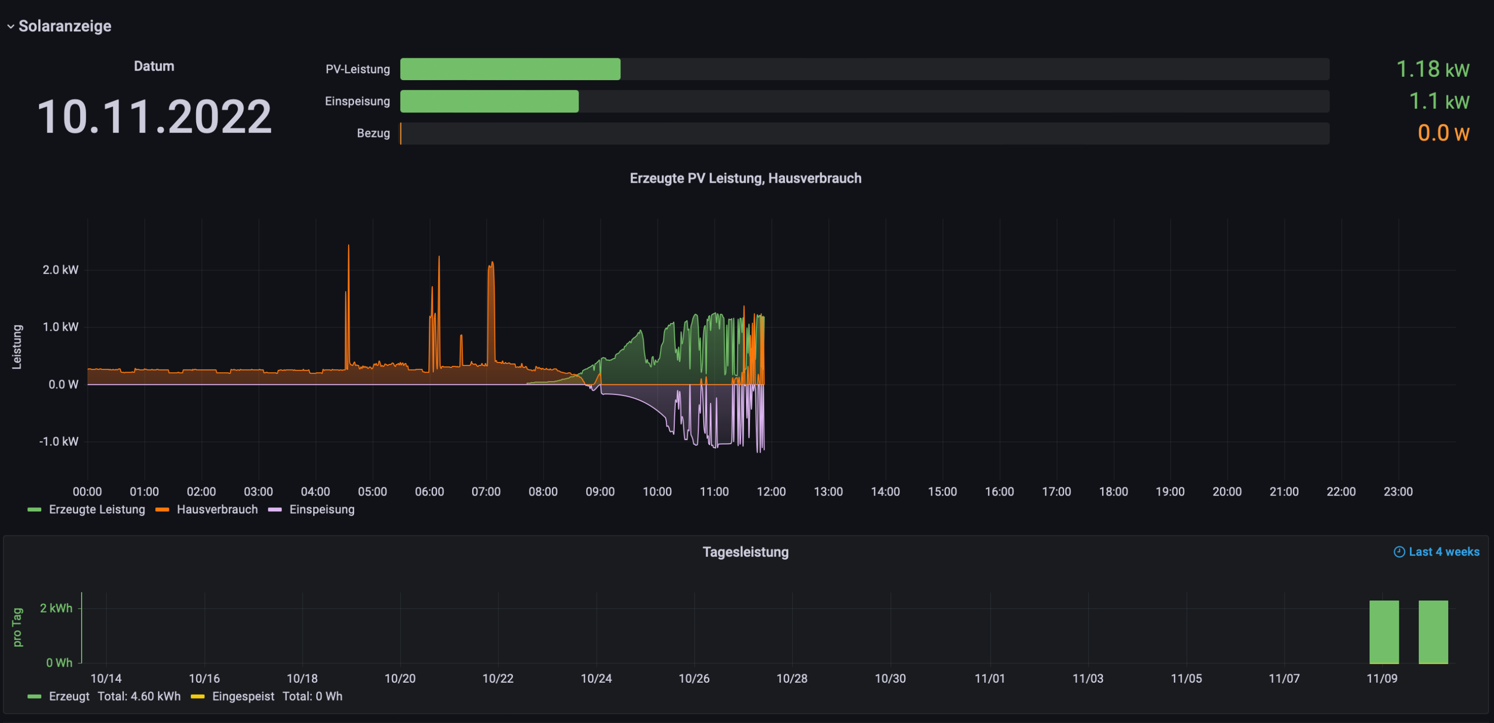
Das klingt interessant. Wenn du etwas Zeit findest, könntest du das noch etwas genauer ausführen? Ich bin willens mich einzuarbeiten, benötige aber noch Starthilfe. Bisher sieht es ja schon einmal gut aus (siehe Anhang)Bogeyof hat geschrieben: ↑Do 10. Nov 2022, 08:08Wenn Du es etwas aufwändiger machen willst, dann kannst Du nicht den Live-Wert nutzen, sondern Today oder Total. Dazu in einer _math.php den Wert von Today oder Total vor einer Minute einlesen, vom aktuellen Wert abziehen und die Differenz ist das, was in der letzten Minute geflossen ist.
Mein Kopf explodiert - Ich benötige einen Schups in die richtige Richtung
Moderator: Ulrich
Re: Mein Kopf explodiert - Ich benötige einen Schups in die richtige Richtung
-
Bogeyof
- Beiträge: 1083
- Registriert: Mi 13. Mai 2020, 10:04
- Hat sich bedankt: 27 Mal
- Danksagung erhalten: 150 Mal
Re: Mein Kopf explodiert - Ich benötige einen Schups in die richtige Richtung
Du wirst ein bisschen lesen müssen. Es gibt eine Dokumentation von @Ulrich über eigene Werte (_math.php) und viele Beiträge zu _math.php Beispielen.
Im Prinzip erstellst Du eine zusätzliche zaehler_math.php (zaehler ist das Gerät, was Deinen Zähler ausliest, also Namen anpassen). In dieser kannst Du eigene Berechnungen durchführen und auch eigene Werte in der Datenbank speichern. Diese xxx_math.php wird dann am Ende der Ausleseroutine Deines Zählers automatisch durchlaufen (ist updatefähig, da die _math.php beim Update erhalten bleiben und nicht überschrieben werden).
Die Idee ist dann, den letzten Wert von Total Energy (Tasmota) aus der Datenbank zu lesen und vom aktuellen Wert abzuziehen. Die Differenz ist dann der Verbrauch der letzten Minute. Das Ganze mal 60 wäre dann Verbrauch in Wh/kWh. Damit würden kurzfristige Zwischenverbräuche mitgezählt und nicht nur alle Minute ein Referenzwert ermittelt. Du kannst den berechneten Wert dann als neuen Wert in die Datenbank schreiben lassen oder evtl. auch den aktuellen Live-Wert gleich mit dem berechneten (besseren?) Wert überschreiben.
In der Doku und den Beispielen ist alles dazu zu finden, wie man Werte aus der Datenbank vorher ausliest, wie man mit $aktuelleDaten["Zusatzquery"] Daten in die Datenbank schreibt usw. Ich sagte ja, Du wirst ein wenig lesen müssen...
Im Prinzip erstellst Du eine zusätzliche zaehler_math.php (zaehler ist das Gerät, was Deinen Zähler ausliest, also Namen anpassen). In dieser kannst Du eigene Berechnungen durchführen und auch eigene Werte in der Datenbank speichern. Diese xxx_math.php wird dann am Ende der Ausleseroutine Deines Zählers automatisch durchlaufen (ist updatefähig, da die _math.php beim Update erhalten bleiben und nicht überschrieben werden).
Die Idee ist dann, den letzten Wert von Total Energy (Tasmota) aus der Datenbank zu lesen und vom aktuellen Wert abzuziehen. Die Differenz ist dann der Verbrauch der letzten Minute. Das Ganze mal 60 wäre dann Verbrauch in Wh/kWh. Damit würden kurzfristige Zwischenverbräuche mitgezählt und nicht nur alle Minute ein Referenzwert ermittelt. Du kannst den berechneten Wert dann als neuen Wert in die Datenbank schreiben lassen oder evtl. auch den aktuellen Live-Wert gleich mit dem berechneten (besseren?) Wert überschreiben.
In der Doku und den Beispielen ist alles dazu zu finden, wie man Werte aus der Datenbank vorher ausliest, wie man mit $aktuelleDaten["Zusatzquery"] Daten in die Datenbank schreibt usw. Ich sagte ja, Du wirst ein wenig lesen müssen...
Re: Mein Kopf explodiert - Ich benötige einen Schups in die richtige Richtung
Ok, danke für die Ausführung. Ich mache mich mal an die Arbeit. 
-
Kanzler1959
- Beiträge: 7
- Registriert: Do 8. Jun 2023, 23:31
- Hat sich bedankt: 7 Mal
Re: Mein Kopf explodiert - Ich benötige einen Schups in die richtige Richtung
Nun ist der Eintrag so ziemlich 1 Jahr alt. Mal sehen, ob noch wer mitliest ...
Ich habe das Problem, das ich alle 5-10 Minuten einen Datensatz mit Null(en) bekomme. Sieht unschön aus in den Grafiken. Ich habe bereits mit dem Ausleseparameter gespielt - jetzt auf 3. Kein Erfolg. Habe auch in <viewtopic.php?p=27861#p27861> schon mal die Frage danach gestellt - bisher keine Lösung per Parameter etc. pp.
Dort steht auch (oder woanders) das der Dongle 60 Sekunden braucht. Das würde es zum Teil erklären, warum ich leere Datensätze bekommen - er verschluckt sich halt. Nun - wenn es nicht anders geht - würde ich in der Datenverarbeitung gerne die Nullen rausfiltern (verwerfen).
Ich suche nun die Stelle in der ich das manipulieren kann. Ist das in dieser "_math.php"?
Vielen Dank soweit.
Nachttrag: Habe noch einen Screenshot angehangen
Ich habe das Problem, das ich alle 5-10 Minuten einen Datensatz mit Null(en) bekomme. Sieht unschön aus in den Grafiken. Ich habe bereits mit dem Ausleseparameter gespielt - jetzt auf 3. Kein Erfolg. Habe auch in <viewtopic.php?p=27861#p27861> schon mal die Frage danach gestellt - bisher keine Lösung per Parameter etc. pp.
Dort steht auch (oder woanders) das der Dongle 60 Sekunden braucht. Das würde es zum Teil erklären, warum ich leere Datensätze bekommen - er verschluckt sich halt. Nun - wenn es nicht anders geht - würde ich in der Datenverarbeitung gerne die Nullen rausfiltern (verwerfen).
Ich suche nun die Stelle in der ich das manipulieren kann. Ist das in dieser "_math.php"?
Vielen Dank soweit.
Nachttrag: Habe noch einen Screenshot angehangen
_____________________________________________________
Wechselrichter SUN2000-10KTL-M1 mit SDongleA
Speicherset LUNA2000 10kW
Huawei Smart Power DTSU666
PV Modul Yingli YL375D (375Wp), insgesamt 11,25 kwp
Standort: Östliches RheinMain Gebiet
Wechselrichter SUN2000-10KTL-M1 mit SDongleA
Speicherset LUNA2000 10kW
Huawei Smart Power DTSU666
PV Modul Yingli YL375D (375Wp), insgesamt 11,25 kwp
Standort: Östliches RheinMain Gebiet
Online
- Ulrich
- Administrator
- Beiträge: 6607
- Registriert: Sa 7. Nov 2015, 10:33
- Wohnort: Essen
- Hat sich bedankt: 163 Mal
- Danksagung erhalten: 918 Mal
Re: Mein Kopf explodiert - Ich benötige einen Schups in die richtige Richtung
Bitte mache zuerst einmal ein Update auf die Solaranzeige, wenn nicht schon gemacht, da die Huawei Scripte sehr oft geändert wurden.
-----------------------------------------------------
Ulrich . . . . . . . . [ Admin ]
Ulrich . . . . . . . . [ Admin ]
-
simoneggersdorfer
- Beiträge: 1
- Registriert: Mo 7. Okt 2024, 18:25
Re: Mein Kopf explodiert - Ich benötige einen Schups in die richtige Richtung
Hallo, könnte mir jemand (vielleicht persönlich) helfen genau dasselbe umzusetzen?
Wer ist online?
Mitglieder in diesem Forum: vvoelzke und 2 Gäste