Backup und Restore der Influx Datenbank

PDF Dokumente für Informationen im Detail, sowie Bauanleitungen. Alles, was man wissen sollte. Bei Fragen, bitte erst einmal hier vorbeischauen.

Moderator: Ulrich

Schattenschimmer
Beiträge: 15
Registriert: Mo 29. Jul 2019, 09:44
Danksagung erhalten: 1 Mal

Re: Backup und Restore der Influx Datenbank

Beitrag von Schattenschimmer »

Hallo zusammen!
Wichtig!

Leider hat sich im Script "BackupSolAnz.sh.txt" eine Unschönheit eingeschlichen:
Die letzte Zeile war mit # ausmaskiert bzw. deaktivert, daher wurden temporäre Zwischenbackups nicht gelöscht.
Ulrich war so freundlich und hat die Datei im oberen Beitrag ausgetauscht, die alte Datei ist hier also nicht mehr verfügbar.
Das ist wichtig, da das Systemlaufwerk dadurch vollständig vollgeschrieben werden könnte....

Abhilfe wenn ihr die alte Datei nutzt:
Ihr könnt die Datei austauschen oder einfach das # in der letzten Zeile entfernen.
So sollte die letzte Zeile aussehen: rm -r /var/backup/Solaranzeige_${zeit}_db

Weiterhin solltet ihr im Verzeichnis /var/backup/ die Dateien, die mit "Solaranzeige" anfangen, löschen. Dies schafft Platz auf dem Datenträger.
Sollte jemand Hilfe benötigen, dann kann er sich gerne hier melden.


Sonnige Grüße :)

Lengefelder
Beiträge: 52
Registriert: So 10. Dez 2017, 17:00
Hat sich bedankt: 9 Mal
Danksagung erhalten: 1 Mal

Re: Backup und Restore der Influx Datenbank

Beitrag von Lengefelder »

Hallo,

backup auf einem Raspi 3 und restore auf einem Raspi 4 klappte, Daten sind da. Was ich aber vermisse, wo finde ich mein Dashboard? Es sind viele drin, nur meins fehlt. Vermisse eine Export Funktion, sehe nur Import. Wo finde ich bitte mein Dashboard auf der Festplatte?

Mein Raspi 3 stürzt ständig ab. Vielleicht ist er mit 2 Regler Solarix PLI 5000-48 überfordert? Wollte es mal mit einem Raspi 4 testen.

VG aus Lengefeld

Benutzeravatar
Ulrich
Administrator
Beiträge: 5642
Registriert: Sa 7. Nov 2015, 10:33
Wohnort: Essen
Hat sich bedankt: 164 Mal
Danksagung erhalten: 841 Mal

Re: Backup und Restore der Influx Datenbank

Beitrag von Ulrich »

Könntest Du etwas genauer beschreiben was du gemacht hast? Normalerweise nimmt man die SD-Karte aus dem Raspberry 3B heraus und steckt sie in den 4B. Das war es.

So wie es aussieht hast Du ein neueres Image benutzt. Dann findest Du die Dashboards im Grafana. Dort sind jetzt verschiedene Folder angelegt. Es gibt einen Folder "Wechselrichter" dort findest Du dein Dashboard. Das neuere Grafana sieht ein kleines bisschen anders als das alte.
-----------------------------------------------------
Ulrich . . . . . . . . [ Admin ]

Lengefelder
Beiträge: 52
Registriert: So 10. Dez 2017, 17:00
Hat sich bedankt: 9 Mal
Danksagung erhalten: 1 Mal

Re: Backup und Restore der Influx Datenbank

Beitrag von Lengefelder »

Ich habe wie in der Anleitung hier beschrieben, die Raute entfernt, dann "sudo systemctl restart influxdb" und die Sicherungen gemacht mit:
sudo influxd backup -portable -database solaranzeige -host 127.0.0.1:8088 /tmp/solaranzeige_backup
sudo influxd backup -portable -database solaranzeige2 -host 127.0.0.1:8088 /tmp/solaranzeige_backup2

Raspi 3 runtergefahren, USB-Stick an den neuen Raspi 4 gesteckt und die beiden User Dateien nach /var/www kopiert und dann
die beiden Datensicherungen nach /tmp, danach
sudo influxd restore -portable -db solaranzeige /tmp/solaranzeige_backup
sudo influxd restore -portable -db solaranzeige2 /tmp/solaranzeige_backup2 und reboot Raspi 4

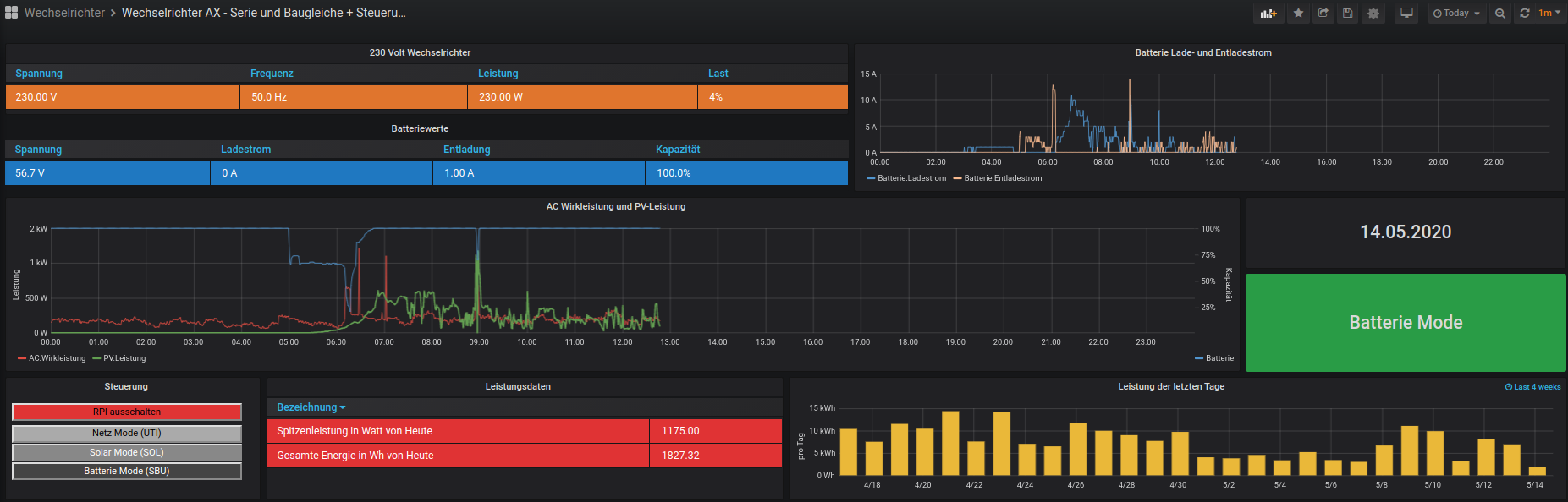
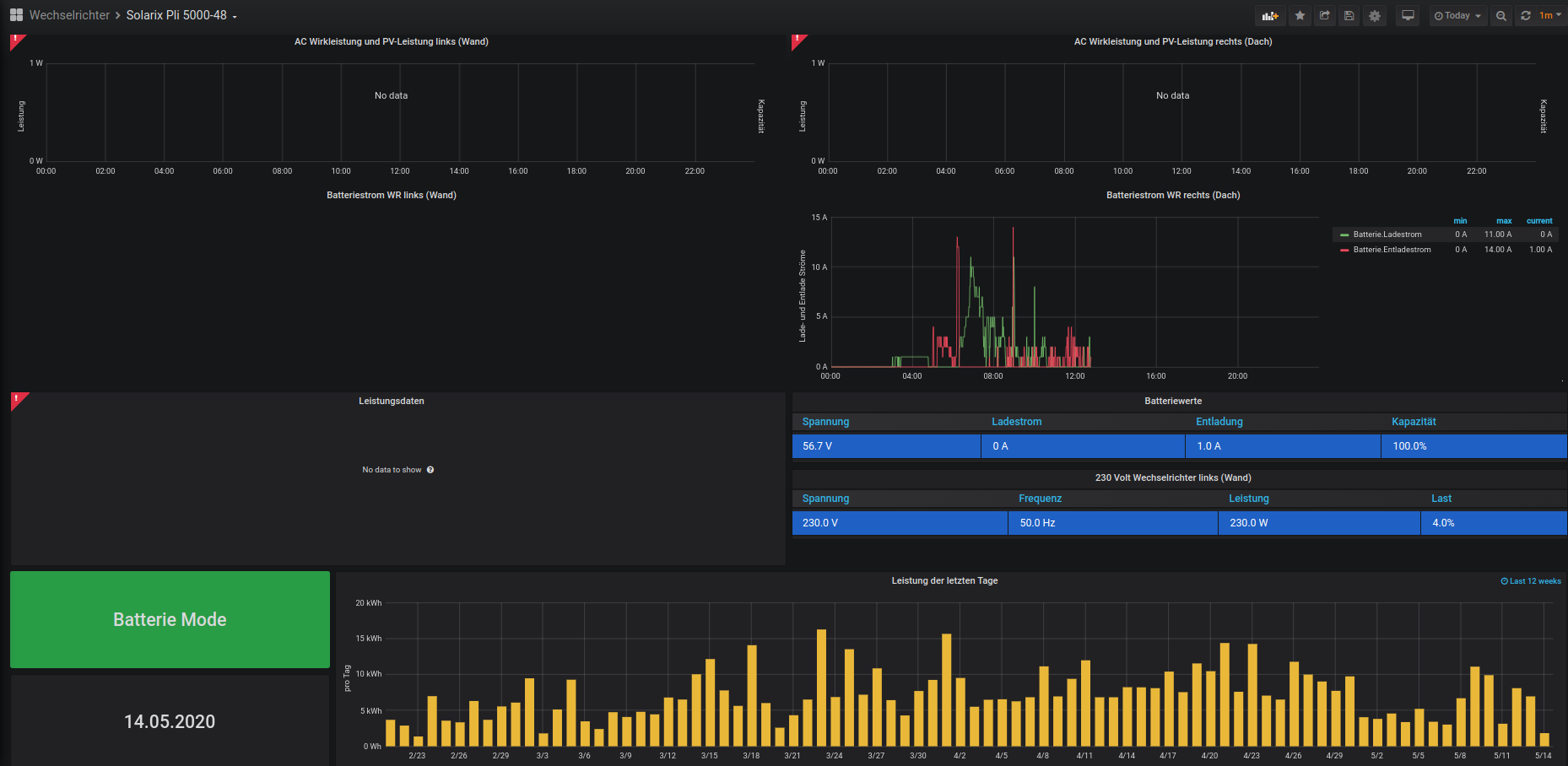
Mein Solarix ist nicht unter den Wechselrichtern zu finden. Wenn ich halt dafür Wechselrichter AX Serie auswähle, sehe ich meine Daten oder einen Teil davon. Deswegen wollte ich mein Dashboard exportieren oder so abspeichern, dass ich es auch wiederfinde auf der Festplatte (Stick).

Da ich nicht weiß, warum mein Raspi 3 ständig abschmiert, wollte ich das Image vom Raspi 3 genau aus dem Grund nicht benutzen und neu anfangen.

Benutzeravatar
Ulrich
Administrator
Beiträge: 5642
Registriert: Sa 7. Nov 2015, 10:33
Wohnort: Essen
Hat sich bedankt: 164 Mal
Danksagung erhalten: 841 Mal

Re: Backup und Restore der Influx Datenbank

Beitrag von Ulrich »

Das richtige Dashboard ist "Wechselrichter AX-Serie und Baugleiche" im Folder "Wechselrichter".

OK. Dann fehlt dir nur noch wie man ein Dashboard exportiert:

screenshot1.jpg
screenshot2.jpg
screenshot3.jpg

Grafana hat eine eigene Datenbank, dort sind die Dashboards gespeichert. Deshalb findest DU die nicht auf der Festplatte.
-----------------------------------------------------
Ulrich . . . . . . . . [ Admin ]

Lengefelder
Beiträge: 52
Registriert: So 10. Dez 2017, 17:00
Hat sich bedankt: 9 Mal
Danksagung erhalten: 1 Mal

Re: Backup und Restore der Influx Datenbank

Beitrag von Lengefelder »

Hallo,

vielen Dank Ulrich. Da hatte ich nicht geschaut, weil ich bei share an was anderes gedacht hatte.
Leider geht es trotzdem nicht richtig. Hatte beide Datenbanken kopiert. Ich schau mal weiter.

Bin weiter. Beim Editieren in Grafana fällt mir auf, dass die Datenbank solaranzeige2 fehlt, obwohl diese importiert wurde. Wiederhole ich den Import mit
sudo influxd restore -portable -db solaranzeige2 /tmp/solaranzeige_backup2 oder
sudo influxd restore -portable -db solaranzeige -newdb solaranzeige2 /tmp/solaranzeige_backup

kommt eine Fehlermeldung, dass diese bereits da sei. Was mache ich nur falsch?
Dateianhänge
Bildschirmfoto vom 2020-05-14 17-16-02.png
Bildschirmfoto vom 2020-05-14 17-16-02.png (35.97 KiB) 14698 mal betrachtet
Bildschirmfoto vom 2020-05-14 16-39-57.png
Bildschirmfoto vom 2020-05-14 16-38-08.png

Benutzeravatar
Ulrich
Administrator
Beiträge: 5642
Registriert: Sa 7. Nov 2015, 10:33
Wohnort: Essen
Hat sich bedankt: 164 Mal
Danksagung erhalten: 841 Mal

Re: Backup und Restore der Influx Datenbank

Beitrag von Ulrich »

Jede Datenbank muss erst in Grafana "bekannt gemacht" werden. Bitte lese doch ein bischen hier im Forum. Da findest Du so gut wie jede Antwort.
Hier findest du Hilfe Seite 14 und folgende: download/Multi-Regler-Version.pdf
-----------------------------------------------------
Ulrich . . . . . . . . [ Admin ]

Lengefelder
Beiträge: 52
Registriert: So 10. Dez 2017, 17:00
Hat sich bedankt: 9 Mal
Danksagung erhalten: 1 Mal

Re: Backup und Restore der Influx Datenbank

Beitrag von Lengefelder »

Guten Morgen,

ich habe es einfach neu gemacht auf dem Raspi 4. Importiere ich die Datenbanken, geht danach nichts mehr. Kann damit leben. Wird halt der "Orgasmus" am 31.12. geringer ausfallen. Muss halt das Kopfkino her, wie toll es gewesen wäre, wenn...

Für mich ist nun eher interessant, ob es nun stabil läuft?

Schattenschimmer
Beiträge: 15
Registriert: Mo 29. Jul 2019, 09:44
Danksagung erhalten: 1 Mal

Re: Backup und Restore der Influx Datenbank

Beitrag von Schattenschimmer »

Unabhängig davon, ob es nun stabil läuft:
Es kann immer etwas passieren, z.B. ein defekter Datenträger.

Ich mache daher automatisiert täglich Datensicherungen und schiebe diese auf einen anderen Server/Datenträger. So sollten max. 1 oder 2 Tage verloren gehen, wenn es mal zu einem Crash kommt (worst case Szenario "Crash im Urlaub" mal ausgenommen).
Lediglich die Dashboards sicher ich manuell, aber die werden ja nicht so oft geändert.

Benutzeravatar
Ulrich
Administrator
Beiträge: 5642
Registriert: Sa 7. Nov 2015, 10:33
Wohnort: Essen
Hat sich bedankt: 164 Mal
Danksagung erhalten: 841 Mal

Re: Backup und Restore der Influx Datenbank

Beitrag von Ulrich »

Es wird eine Neuerung in der Image Version 4.6.5 geben. Es befindet sich dann dort ein Script "wartung.php" der jeden Tag um 23:59 Uhr angestoßen wird. In diesem Script können dann alle Wartungsaufgaben eingetragen werden. Es ist etwas komplizierter, aber es wird ein Dokument mit der genauen Anleitung dann auch geben. Der Script ist ab der Version 4.6.3 schon enthalten. Für alle die neugierig sind. An der Dokumentation schreibe ich gerade.
-----------------------------------------------------
Ulrich . . . . . . . . [ Admin ]

Zurück zu „Dokumente, Bauanleitungen und How To's“

Wer ist online?

Mitglieder in diesem Forum: 0 Mitglieder und 0 Gäste