Neuling versucht einen SDM 630 einzubinden
Moderator: Ulrich
Online
- Ulrich
- Administrator
- Beiträge: 6607
- Registriert: Sa 7. Nov 2015, 10:33
- Wohnort: Essen
- Hat sich bedankt: 163 Mal
- Danksagung erhalten: 918 Mal
Re: Neuling versucht einen SDM 630 einzubinden
Ist sichergestellt, dass die A und B Ader nicht vertauscht sind?
-----------------------------------------------------
Ulrich . . . . . . . . [ Admin ]
Ulrich . . . . . . . . [ Admin ]
-
andretti
- Beiträge: 11
- Registriert: Mi 12. Okt 2022, 18:08
- Hat sich bedankt: 1 Mal
- Danksagung erhalten: 1 Mal
Re: Neuling versucht einen SDM 630 einzubinden
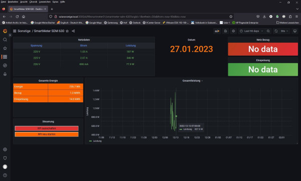
Eigentlich ja.
Wie gesagt, es lief ja mal
Siehe Anhang
Wie gesagt, es lief ja mal
Siehe Anhang
E-Ing. mit einem, so glaube ich zumindest, ganz gut ausgerüsteten Labor
3 x DEYE 600W
6x Trina Solar 410W
3 x DEYE 600W
6x Trina Solar 410W
Online
- Ulrich
- Administrator
- Beiträge: 6607
- Registriert: Sa 7. Nov 2015, 10:33
- Wohnort: Essen
- Hat sich bedankt: 163 Mal
- Danksagung erhalten: 918 Mal
Re: Neuling versucht einen SDM 630 einzubinden
Könnte es sein, dass der Adapter kaputtgegangen ist?
-----------------------------------------------------
Ulrich . . . . . . . . [ Admin ]
Ulrich . . . . . . . . [ Admin ]
-
Hat se nicht alle
- Beiträge: 124
- Registriert: Fr 6. Aug 2021, 07:27
- Hat sich bedankt: 17 Mal
- Danksagung erhalten: 24 Mal
Re: Neuling versucht einen SDM 630 einzubinden
Der Frage schließe ich mich an.
Der SDM630 ist nicht geerdet da er nur die 3 Phasen und den N-Leiter als Anschluss hat.
Somit bildet er "schwebend" die + und - Spannungen für die Modbus Kommunikation und diese können, bezogen auf Masse (Erde) durchaus
im Bereich von 200V sein.
Das ist der der Grund, warum in der Industrie nur galvanisch trennende RS485 Adapter eingesetzt werden.
Viele der billigen China Adapter trennen NICHT galvanisch. Das führt bei einer zu hohen Spannungsdifferenz
zum Durchschlag einer Komponente und das ist in der Regel der USB Chip des RasPi.
Einfach mal prüfen, ob der RasPi an den USB Schnittstellen noch andere Gerätschaften erkennt.
Gruß
PS: Immer dran denken, dass der SDM in der Regel noch vor den LS Schaltern und dem FI sitzt und somit den Transienten und Pulsen aus dem Versorgernetz nahezu ungeschützt ausgesetzt ist. Da sind 10€ mehr für einen Adapter mehr als eine gute Investition....
Infini 10k - 15kWp - 16kW LiFePO4 - JK BMS - SDM630 - 10kW WP
-
andretti
- Beiträge: 11
- Registriert: Mi 12. Okt 2022, 18:08
- Hat sich bedankt: 1 Mal
- Danksagung erhalten: 1 Mal
Re: Neuling versucht einen SDM 630 einzubinden
@ Ulrich:
Ok, ich teste das mal
@ Hat se nich alle
Hast du einen Adapter Tipp der Galvanisch trennt?
Ich bin nicht der Sparfuchs.
Ok, ich teste das mal
@ Hat se nich alle
Hast du einen Adapter Tipp der Galvanisch trennt?
Ich bin nicht der Sparfuchs.
E-Ing. mit einem, so glaube ich zumindest, ganz gut ausgerüsteten Labor
3 x DEYE 600W
6x Trina Solar 410W
3 x DEYE 600W
6x Trina Solar 410W
-
Hat se nicht alle
- Beiträge: 124
- Registriert: Fr 6. Aug 2021, 07:27
- Hat sich bedankt: 17 Mal
- Danksagung erhalten: 24 Mal
Re: Neuling versucht einen SDM 630 einzubinden
Nur beispielhaft, keine direkte Empfehlung des Lieferanten!
Dieser hier trennt galvanisch (für private Zwecke überpowert)
https://www.ebay.de/itm/155281107646?ha ... R4am9YjFYQ
Diese blocken Spannungsspitzen sofern der Masse Anschluss beschaltet ist (reicht in der Regel aus)
https://www.ebay.de/itm/385338318613?ha ... R-Kp54jFYQ
Dieser ist Müll (erkennbar daran dass er nur + und - Anschlüsse hat und somit Spannungsspitzen nur über den Host=RasPI ableiten kann)
https://www.ebay.de/itm/313267385551?ha ... R7SNuonFYQ
Infini 10k - 15kWp - 16kW LiFePO4 - JK BMS - SDM630 - 10kW WP
-
andretti
- Beiträge: 11
- Registriert: Mi 12. Okt 2022, 18:08
- Hat sich bedankt: 1 Mal
- Danksagung erhalten: 1 Mal
Re: Neuling versucht einen SDM 630 einzubinden
Nun läuft es Tadellos
Der EIA 485 Wandler hatte scheinbar eine Macke.
Ich habe Ihn getauscht und, wegen der kurzen Leitungslänge von ca. 3m, mal den Abschlußwiderstand am Wandler weggelassen.
An einem Testsystem mit einem Modbus Frequenzumrichter verrichtet der alte Wandler aber nach wie vor seinen Dienst.
Aber was solls...
Nur der Erfolg zählt.
@ Hat se nich alle:
Deine Aussagen zur "Erdung" des SDM, Einsatz von Galvanisch trennenden EIA 485 in der Industrie und dem Hinweis auf "blocken von Spannungsspitzen beim Beschalten des Masseanschlusses" stimmen nicht.
Zur Erdung des SDM:
Üblicherweise hat jeder Haushalt ein TN-S- System als Installation.
Soll heißen es gibt getrennte Leiter für N und PE (S steht für separated)
Dieses "Hausinterne" TN-S Netz wird am Hausanschlußkasten auf das TN-C Sytsem des Energieversorgers gekoppelt (C steht für combined).
Soll heißen aus den separaten Leitern für N und PE wird ein kombinierter PE-N Leiter
Das ganze nennt sich TN-S-C-System.
Was soll hier wo geerdet sein?
Du brauchst die 3 Phasen und den N-Leiter, mehr nicht.
Siehe Wikipedia unter TN-System
EIA485 ist eine Symetrische Schnittstelle.
Soll heißen, das beim Empfänger aus der Differenz der beiden Signalpegel das ursprüngliche Datensignal zurückgewonnen wird.
Der Vorteil ist die Unterdrückung von Gleichtaktstörungen auf der Leitung.
Der einzige Vorteil einer, wie du es nennst Erdung, ist dann gegeben, wenn du eine geschirmte Leitung verwendest und auf einer Seite der Leitung der Schirm geerdet wird.
Der GND Anschluß der von dir empfohlenen Wandler ist lediglich eine Verbindung zum PE eines PC oder einer Maschine.
Da der Raspi üblicherweise in einem Kunststoffgehäuse auf einer Hutschiene sitzt und er mit einem 5V Netzteil betrieben wird, welches auh keinen PE- Anschluß besitzt, nutzt das Anschließen des GND überhaupt nichts.
Ich habe den Schirm der Leitung im Zählerschrank mit der PE Leiste verbunden, auf der Raspi Seite muß er aber offen bleiben, damit es keine Brummschleifen etc. gibt.
Galvanische Trennung ist nur da notwendig, wo mit großen Potenzialdifferenzen zu rechnen ist.
Z.B. wenn du die Leitung in ein anderes Gebäude ziehst, welches an einem anderen Hausanschluß hängt.
Der EIA 485 Wandler hatte scheinbar eine Macke.
Ich habe Ihn getauscht und, wegen der kurzen Leitungslänge von ca. 3m, mal den Abschlußwiderstand am Wandler weggelassen.
An einem Testsystem mit einem Modbus Frequenzumrichter verrichtet der alte Wandler aber nach wie vor seinen Dienst.
Aber was solls...
Nur der Erfolg zählt.
@ Hat se nich alle:
Deine Aussagen zur "Erdung" des SDM, Einsatz von Galvanisch trennenden EIA 485 in der Industrie und dem Hinweis auf "blocken von Spannungsspitzen beim Beschalten des Masseanschlusses" stimmen nicht.
Zur Erdung des SDM:
Üblicherweise hat jeder Haushalt ein TN-S- System als Installation.
Soll heißen es gibt getrennte Leiter für N und PE (S steht für separated)
Dieses "Hausinterne" TN-S Netz wird am Hausanschlußkasten auf das TN-C Sytsem des Energieversorgers gekoppelt (C steht für combined).
Soll heißen aus den separaten Leitern für N und PE wird ein kombinierter PE-N Leiter
Das ganze nennt sich TN-S-C-System.
Was soll hier wo geerdet sein?
Du brauchst die 3 Phasen und den N-Leiter, mehr nicht.
Siehe Wikipedia unter TN-System
EIA485 ist eine Symetrische Schnittstelle.
Soll heißen, das beim Empfänger aus der Differenz der beiden Signalpegel das ursprüngliche Datensignal zurückgewonnen wird.
Der Vorteil ist die Unterdrückung von Gleichtaktstörungen auf der Leitung.
Der einzige Vorteil einer, wie du es nennst Erdung, ist dann gegeben, wenn du eine geschirmte Leitung verwendest und auf einer Seite der Leitung der Schirm geerdet wird.
Der GND Anschluß der von dir empfohlenen Wandler ist lediglich eine Verbindung zum PE eines PC oder einer Maschine.
Da der Raspi üblicherweise in einem Kunststoffgehäuse auf einer Hutschiene sitzt und er mit einem 5V Netzteil betrieben wird, welches auh keinen PE- Anschluß besitzt, nutzt das Anschließen des GND überhaupt nichts.
Ich habe den Schirm der Leitung im Zählerschrank mit der PE Leiste verbunden, auf der Raspi Seite muß er aber offen bleiben, damit es keine Brummschleifen etc. gibt.
Galvanische Trennung ist nur da notwendig, wo mit großen Potenzialdifferenzen zu rechnen ist.
Z.B. wenn du die Leitung in ein anderes Gebäude ziehst, welches an einem anderen Hausanschluß hängt.
E-Ing. mit einem, so glaube ich zumindest, ganz gut ausgerüsteten Labor
3 x DEYE 600W
6x Trina Solar 410W
3 x DEYE 600W
6x Trina Solar 410W
-
Hat se nicht alle
- Beiträge: 124
- Registriert: Fr 6. Aug 2021, 07:27
- Hat sich bedankt: 17 Mal
- Danksagung erhalten: 24 Mal
Re: Neuling versucht einen SDM 630 einzubinden
Zur Erdung des SDM:
Üblicherweise hat jeder Haushalt ein TN-S- System als Installation.
Nur blöd dass dieses "üblicherweise" eben nicht als Voraussetzung für Fehlerbehebung geeignet ist.
Einerseits gibt es genügend Haushalte in welchen die Verbindung N-PE im Schaltschrank durch laienhaftes Gebastel entfernt wurde (z.B. damit der FI nicht mehr so nervt !!!), es gibt Haushalte die sind so alt dass es nicht einmal in der Verkabelung einen getrennten PE gibt, es ist möglich dass
die Verbindung zum Grunderder nicht mehr besteht oder die Verkabelung mal ganz locker in die Garage oder Schuppen zum Wechselrichter erweitert wurde.
Es gibt Haushalte die mit einer Maschinenhalle der Firma zusammen betrieben werden, oder über medizintechnische Anlagen verfügt die
dann auch einen ganz anderen Netzanschlusstyp erfordern.
Gerade zur Zeit werden häufig auch wilde Kopplungen mit zusätzlichen Stromgeneratoren implementiert deren Sternpunkt nicht geerdet ist.
Jeder ist ja heute eine Fachkraft mit Youtube Abschluss.
Wenn also der SDM eben nicht im zentralen Schaltschrank sitzt, sondern in der Garage beim Wechselrichter, dann ist das schon kein übliches TN-S System mehr weil der Schleifenwiderstand eventuell zu groß sein kann.
Wenn ich also einen Hinweis zur Fehlerbehebung geben will der die vielfältigen Eventualitäten abdeckt und zeitgleich zur maximalen Sicherheit beiträgt dann ist das:
Die Verbindung aller verbauten Komponenten mit dem zentralen Erdungspunkt über möglichst kurze Verbindungen.
Somit war meine Empfehlung nicht wie behauptet, dass der GND Anschuss des 485 Adapters mit einer eventuellen Abschirmung der Datenleitung verbunden wird, sondern an einen PE angeschlossen wird der auch sicher mit der zentralen Erdung verbunden ist. Somit ist sichergestellt, dass induzierte Spannungen oder Fehlschaltungen nicht über den Differenzverstärker des Adapters an den USB Controller des PI gelangen sondern vorher schon abgeleitet werden. So praktiziert ist es auch völlig egal, ob der Pi in einem Kunststoffgehäuse sitzt und mit einem Schaltnetzteil betrieben wird.
Das Problem mit diesen Selbstbauprojekten ist, dass sich Menschen mit unterschiedlichem Skill Level beteiligen und man nicht einen Kenntnisstand voraussetzen kann. Es ist auch nicht praktikabel alle Möglichkeiten abzufragen und somit verbleibt nur eine immer korrekte Aussage übrig:
Erdet alle verbauten Komponenten an einem PE der auch tatsächlich mit dem Hauserder verbunden ist. Damit eliminiert ihr viele Fehlerquellen und seit auch von der Sicherheit auf der richtigen Seite.
Üblicherweise hat jeder Haushalt ein TN-S- System als Installation.
Nur blöd dass dieses "üblicherweise" eben nicht als Voraussetzung für Fehlerbehebung geeignet ist.
Einerseits gibt es genügend Haushalte in welchen die Verbindung N-PE im Schaltschrank durch laienhaftes Gebastel entfernt wurde (z.B. damit der FI nicht mehr so nervt !!!), es gibt Haushalte die sind so alt dass es nicht einmal in der Verkabelung einen getrennten PE gibt, es ist möglich dass
die Verbindung zum Grunderder nicht mehr besteht oder die Verkabelung mal ganz locker in die Garage oder Schuppen zum Wechselrichter erweitert wurde.
Es gibt Haushalte die mit einer Maschinenhalle der Firma zusammen betrieben werden, oder über medizintechnische Anlagen verfügt die
dann auch einen ganz anderen Netzanschlusstyp erfordern.
Gerade zur Zeit werden häufig auch wilde Kopplungen mit zusätzlichen Stromgeneratoren implementiert deren Sternpunkt nicht geerdet ist.
Jeder ist ja heute eine Fachkraft mit Youtube Abschluss.
Wenn also der SDM eben nicht im zentralen Schaltschrank sitzt, sondern in der Garage beim Wechselrichter, dann ist das schon kein übliches TN-S System mehr weil der Schleifenwiderstand eventuell zu groß sein kann.
Wenn ich also einen Hinweis zur Fehlerbehebung geben will der die vielfältigen Eventualitäten abdeckt und zeitgleich zur maximalen Sicherheit beiträgt dann ist das:
Die Verbindung aller verbauten Komponenten mit dem zentralen Erdungspunkt über möglichst kurze Verbindungen.
Somit war meine Empfehlung nicht wie behauptet, dass der GND Anschuss des 485 Adapters mit einer eventuellen Abschirmung der Datenleitung verbunden wird, sondern an einen PE angeschlossen wird der auch sicher mit der zentralen Erdung verbunden ist. Somit ist sichergestellt, dass induzierte Spannungen oder Fehlschaltungen nicht über den Differenzverstärker des Adapters an den USB Controller des PI gelangen sondern vorher schon abgeleitet werden. So praktiziert ist es auch völlig egal, ob der Pi in einem Kunststoffgehäuse sitzt und mit einem Schaltnetzteil betrieben wird.
Das Problem mit diesen Selbstbauprojekten ist, dass sich Menschen mit unterschiedlichem Skill Level beteiligen und man nicht einen Kenntnisstand voraussetzen kann. Es ist auch nicht praktikabel alle Möglichkeiten abzufragen und somit verbleibt nur eine immer korrekte Aussage übrig:
Erdet alle verbauten Komponenten an einem PE der auch tatsächlich mit dem Hauserder verbunden ist. Damit eliminiert ihr viele Fehlerquellen und seit auch von der Sicherheit auf der richtigen Seite.
Infini 10k - 15kWp - 16kW LiFePO4 - JK BMS - SDM630 - 10kW WP
Wer ist online?
Mitglieder in diesem Forum: TeamO und 7 Gäste