Tracer USB RS485 Adapter
Moderator: Ulrich
Forumsregeln
Bitte nur Hardware posten, die man selber auch ausprobiert bzw. in Verwendung hat.
Bitte nur Hardware posten, die man selber auch ausprobiert bzw. in Verwendung hat.
- Ulrich
- Administrator
- Beiträge: 6607
- Registriert: Sa 7. Nov 2015, 10:33
- Wohnort: Essen
- Hat sich bedankt: 163 Mal
- Danksagung erhalten: 917 Mal
Re: Tracer USB RS485 Adapter
Das sieht mir so nach falscher serieller Geschwindigkeit aus.
Wenn man einen seriellen Adapter an den Raspberry ansteckt, dann hat der ja nicht genau die richtige Geschwindigkeit eingestellt. Die wird erst vom Raspberry dem Adapter mitgeteilt. In der Solaranzeige wird dieses beim Hochfahren gemacht. Heißt also, wenn der Adapter eingesteckt oder umgesteckt wird, muss der Raspberry neu gestartet werden!
Und nicht den Raspberry neu starten und dann den Adapter einstecken!
Wenn man einen seriellen Adapter an den Raspberry ansteckt, dann hat der ja nicht genau die richtige Geschwindigkeit eingestellt. Die wird erst vom Raspberry dem Adapter mitgeteilt. In der Solaranzeige wird dieses beim Hochfahren gemacht. Heißt also, wenn der Adapter eingesteckt oder umgesteckt wird, muss der Raspberry neu gestartet werden!
Und nicht den Raspberry neu starten und dann den Adapter einstecken!
-----------------------------------------------------
Ulrich . . . . . . . . [ Admin ]
Ulrich . . . . . . . . [ Admin ]
-
tuxflo
- Beiträge: 59
- Registriert: So 17. Mai 2020, 21:48
- Hat sich bedankt: 16 Mal
- Danksagung erhalten: 23 Mal
Re: Tracer USB RS485 Adapter
Leider hat ein Neustart keine Besserung gebracht. In der Anleitung des Wechselrichters ist beschrieben, dass man die Baudrate der RS485 Schnittstelle konfigurieren kann. Muss da ggf. etwas geändert werden? Welche Baudrate nimmt das PHP Skript als Standardfall an?
Edit: ich habe gerade am Gerät selbst gesehen, dass die im Handbuch aufgeführte Einstellung "Baudrate" gar nicht verfügbar ist. Jedoch kann ich Haken für Busterminierung und Busvorspannungen setzen. Könnte das Teil des Problems sein?
Edit: ich habe gerade am Gerät selbst gesehen, dass die im Handbuch aufgeführte Einstellung "Baudrate" gar nicht verfügbar ist. Jedoch kann ich Haken für Busterminierung und Busvorspannungen setzen. Könnte das Teil des Problems sein?
Kostal Pico Wechselrichter
SMA Tripower Wechselrichter
go-E Wallbox
per IR-Schreib/Lesekopf werden auch Zählerdaten erfasst
Raspi 4 über PoE HAT betrieben
SMA Tripower Wechselrichter
go-E Wallbox
per IR-Schreib/Lesekopf werden auch Zählerdaten erfasst
Raspi 4 über PoE HAT betrieben
- Ulrich
- Administrator
- Beiträge: 6607
- Registriert: Sa 7. Nov 2015, 10:33
- Wohnort: Essen
- Hat sich bedankt: 163 Mal
- Danksagung erhalten: 917 Mal
Re: Tracer USB RS485 Adapter
Bist du den sicher, dass der Kostal Pico 3 per RS485 ausgelesen werden kann? Muss der nicht per MODBUS TCP ausgelesen werden? Ich weiß dass die Älteren Pico's per RS485 ausgelesen werden müssen. Bei dem KOSTAL Pico 3 bin ich mir aber nicht sicher.
Außerdem muss MODBUS TCP erst freigeschaltet werden. Muss MODBUS RTU über RS485 vielleicht auch erst freigeschaltet werden?
Außerdem muss MODBUS TCP erst freigeschaltet werden. Muss MODBUS RTU über RS485 vielleicht auch erst freigeschaltet werden?
-----------------------------------------------------
Ulrich . . . . . . . . [ Admin ]
Ulrich . . . . . . . . [ Admin ]
-
tuxflo
- Beiträge: 59
- Registriert: So 17. Mai 2020, 21:48
- Hat sich bedankt: 16 Mal
- Danksagung erhalten: 23 Mal
Re: Tracer USB RS485 Adapter
Danke zunächst mal für die schnellen Antworten!
Was die Themen "serielle Kommunikation" und "Modbus" angeht, bin ich (noch) nicht wirklich bewandert, darum bitte ich eventuelle Unklarheiten zu entschuldigen.
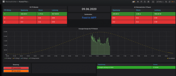
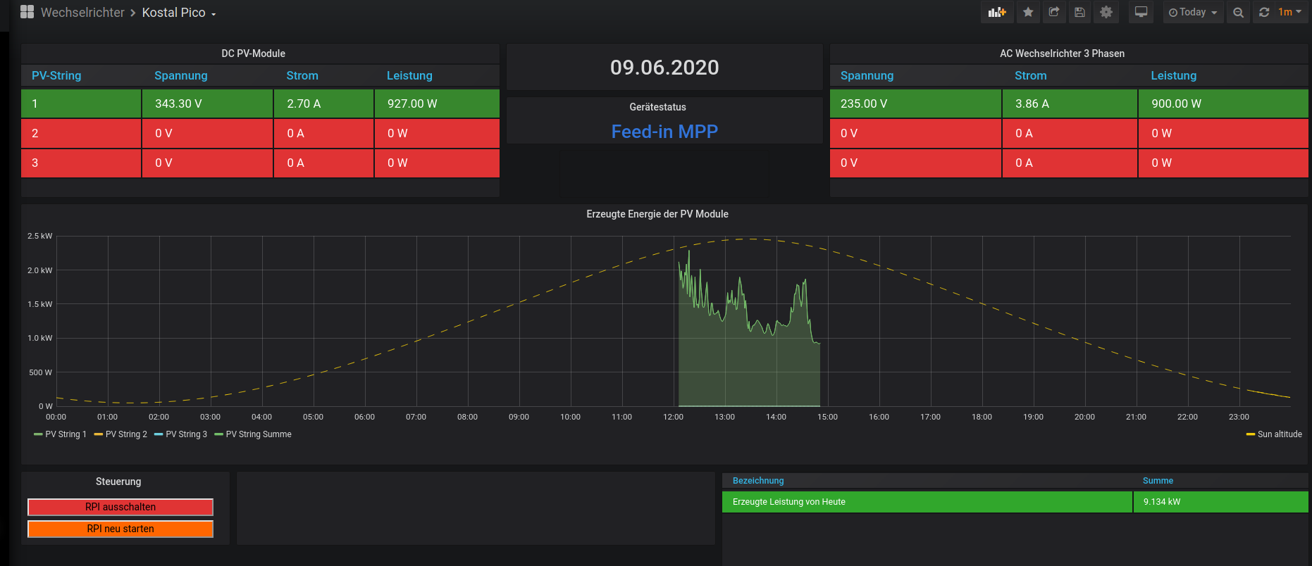
Ich habe es jetzt dennoch hinbekommen: im Wechselrichter war in den RS485 Einstellungen bei Adresse der Wert 255 eingetragen. Nach der Änderung des Wertes auf "001" kamen plötzlich Daten an und jetzt sieht das Ganze doch schon mal ganz gut aus: Wie man sieht, habe ich auch schon die Anzeige des Sonnenstandes hinbekommen. Als nächstes ist dann MQTT und die go-E Wallbox dran
Was die Themen "serielle Kommunikation" und "Modbus" angeht, bin ich (noch) nicht wirklich bewandert, darum bitte ich eventuelle Unklarheiten zu entschuldigen.
Ich habe es jetzt dennoch hinbekommen: im Wechselrichter war in den RS485 Einstellungen bei Adresse der Wert 255 eingetragen. Nach der Änderung des Wertes auf "001" kamen plötzlich Daten an und jetzt sieht das Ganze doch schon mal ganz gut aus: Wie man sieht, habe ich auch schon die Anzeige des Sonnenstandes hinbekommen. Als nächstes ist dann MQTT und die go-E Wallbox dran
Kostal Pico Wechselrichter
SMA Tripower Wechselrichter
go-E Wallbox
per IR-Schreib/Lesekopf werden auch Zählerdaten erfasst
Raspi 4 über PoE HAT betrieben
SMA Tripower Wechselrichter
go-E Wallbox
per IR-Schreib/Lesekopf werden auch Zählerdaten erfasst
Raspi 4 über PoE HAT betrieben
- Ulrich
- Administrator
- Beiträge: 6607
- Registriert: Sa 7. Nov 2015, 10:33
- Wohnort: Essen
- Hat sich bedankt: 163 Mal
- Danksagung erhalten: 917 Mal
Re: Tracer USB RS485 Adapter
SUPER! Herzlichen Glückwunsch.
Der Rest ist auch kein Hexenwerk.
Der Rest ist auch kein Hexenwerk.
-----------------------------------------------------
Ulrich . . . . . . . . [ Admin ]
Ulrich . . . . . . . . [ Admin ]
-
tuxflo
- Beiträge: 59
- Registriert: So 17. Mai 2020, 21:48
- Hat sich bedankt: 16 Mal
- Danksagung erhalten: 23 Mal
Re: Tracer USB RS485 Adapter
Für alle nachfolgenden Leser: ich habe übrigens den DSD RS485 Stick verwendet:
Genaue Bezeichnung: DSD TECH SH-U10 USB zu RS485 Konverter mit CP2102 Chip Kompatibel mit Windows 7, 8, 10, Linux, Mac OS
Lief out of the box, ohne das ich mich mit Treibern oder Kernelmodulen rumärgern musste. Kostenpunkt: 13,99€ bei dem großen Versandhändler mit "a".
Lief out of the box, ohne das ich mich mit Treibern oder Kernelmodulen rumärgern musste. Kostenpunkt: 13,99€ bei dem großen Versandhändler mit "a".
Kostal Pico Wechselrichter
SMA Tripower Wechselrichter
go-E Wallbox
per IR-Schreib/Lesekopf werden auch Zählerdaten erfasst
Raspi 4 über PoE HAT betrieben
SMA Tripower Wechselrichter
go-E Wallbox
per IR-Schreib/Lesekopf werden auch Zählerdaten erfasst
Raspi 4 über PoE HAT betrieben
Re: Tracer USB RS485 Adapter
Ist bei Amazon nicht mehr verfügbar, ob und wann nochmals nachgeliefert wird, steht in den Sternen.lötix hat geschrieben: ↑Fr 8. Mai 2020, 18:45Praxistest: Der billige USB<>RS485-Converterstick funktioniert auf Anhieb. Der Treiber dafür ist also im Kernel enthalten. Damit braucht man kein 20-30 € teures Kabel vom Hersteller kaufen. Wenn man weiß, an welcher Seite der Lötkolben heiß wird, ist das für 9,-€ (im Fünferpack) zu haben. https://www.amazon.de/gp/product/B07TYM ... UTF8&psc=1
mfg lötix
...
rs485.jpg
-
tuxflo
- Beiträge: 59
- Registriert: So 17. Mai 2020, 21:48
- Hat sich bedankt: 16 Mal
- Danksagung erhalten: 23 Mal
Re: Tracer USB RS485 Adapter
Da ich plane auch noch mehrere Geräte per RS485 am Raspi zu betreiben, laut Artikeln wie diesem: https://buyzero.de/blogs/news/praktisch ... spberry-pi
ist es wohl mit dem Raspi auch möglich die serielle Kommunikation direkt durchzuführen, also ohne Adapter. Hat damit schon mal jemand von euch Erfahrungen gemacht?
ist es wohl mit dem Raspi auch möglich die serielle Kommunikation direkt durchzuführen, also ohne Adapter. Hat damit schon mal jemand von euch Erfahrungen gemacht?
Kostal Pico Wechselrichter
SMA Tripower Wechselrichter
go-E Wallbox
per IR-Schreib/Lesekopf werden auch Zählerdaten erfasst
Raspi 4 über PoE HAT betrieben
SMA Tripower Wechselrichter
go-E Wallbox
per IR-Schreib/Lesekopf werden auch Zählerdaten erfasst
Raspi 4 über PoE HAT betrieben
Re: Tracer USB RS485 Adapter
Das kann ich so bestätigen für alle die passende Adapter suchen. 10€ für 5 Adapterlötix hat geschrieben: ↑Fr 8. Mai 2020, 18:45Praxistest: Der billige USB<>RS485-Converterstick funktioniert auf Anhieb. Der Treiber dafür ist also im Kernel enthalten. Damit braucht man kein 20-30 € teures Kabel vom Hersteller kaufen. Wenn man weiß, an welcher Seite der Lötkolben heiß wird, ist das für 9,-€ (im Fünferpack) zu haben. https://www.amazon.de/gp/product/B07TYM ... UTF8&psc=1
mfg lötix
...
rs485.jpg
Bei Verwendung des PC´s muss man noch die Baudrate auf 115200 hochsetzen damit man eine Verbindung mit der Tracer PC Software herstellen kann.
gutes Gelingen
Cedric
-
Gerd
- Beiträge: 138
- Registriert: Di 6. Aug 2019, 22:06
- Hat sich bedankt: 3 Mal
- Danksagung erhalten: 4 Mal
Re: Tracer USB RS485 Adapter
picposter hat geschrieben: ↑Sa 17. Apr 2021, 19:13Das kann ich so bestätigen für alle die passende Adapter suchen. 10€ für 5 Adapterlötix hat geschrieben: ↑Fr 8. Mai 2020, 18:45Praxistest: Der billige USB<>RS485-Converterstick funktioniert auf Anhieb. Der Treiber dafür ist also im Kernel enthalten. Damit braucht man kein 20-30 € teures Kabel vom Hersteller kaufen. Wenn man weiß, an welcher Seite der Lötkolben heiß wird, ist das für 9,-€ (im Fünferpack) zu haben. https://www.amazon.de/gp/product/B07TYM ... UTF8&psc=1
mfg lötix
...
rs485.jpgFunktionieren wunderbar. Ethernetkabel abschneiden, Blaues Kabel auf "B", Blau/weißes Kabel auf "A" und am Raspberry einstecken.
Bei Verwendung des PC´s muss man noch die Baudrate auf 115200 hochsetzen damit man eine Verbindung mit der Tracer PC Software herstellen kann.
gutes Gelingen
Cedric
Wo wird den an diesem Adapter die Masse angeschlossen. Er hat ja nur 2 Klemmen
Cu Gerd
My Coffee is always #000000!
My Coffee is always #000000!
Wer ist online?
Mitglieder in diesem Forum: 0 Mitglieder und 0 Gäste