*******Die Schwarzesolaranzeige*******
Moderator: Ulrich
- Schwarzermann
- Beiträge: 389
- Registriert: Sa 9. Okt 2021, 11:16
- Wohnort: 87733
- Hat sich bedankt: 9 Mal
- Danksagung erhalten: 12 Mal
Re: *******Die Schwarzesolaranzeige*******
Ein sehr schwer kranker Mann der sehr geknickt war, ja meine Baustellenakkus aber sie haben 4 Jahre gut funktioniert und rechnerisch gesehen ging das Null auf Null aus , klar hatte halt die Arbeit damit, und lehrreich war es auch.
Bild vom innenleben zeige ich aktuell bewusst nicht da das Kabel technisch ( da graust es ner alten Sau davor) das mach ich erst schöner zu dem mich die Holzkiste nicht wirklich anspricht und das ganze wohl in den alten Schrank wandert, das dauert aber erst noch den es sollen ja nochmals 2 Sätze dazu kommen für die Zukunft.
Bild vom innenleben zeige ich aktuell bewusst nicht da das Kabel technisch ( da graust es ner alten Sau davor) das mach ich erst schöner zu dem mich die Holzkiste nicht wirklich anspricht und das ganze wohl in den alten Schrank wandert, das dauert aber erst noch den es sollen ja nochmals 2 Sätze dazu kommen für die Zukunft.
Der mit sympatischen Vollmeise
viewtopic.php?p=10570#p10570 USB Zuweisungen.
viewtopic.php?p=41308#p41308 Shelly in Grafana schalten
viewtopic.php?p=32232#p32232
viewtopic.php?p=10570#p10570 USB Zuweisungen.
viewtopic.php?p=41308#p41308 Shelly in Grafana schalten
viewtopic.php?p=32232#p32232
-
andreas_n
- Beiträge: 1959
- Registriert: Do 25. Jun 2020, 13:40
- Hat sich bedankt: 17 Mal
- Danksagung erhalten: 97 Mal
Re: *******Die Schwarzesolaranzeige*******
Oh weh, ja wenn da einer schon so krank ist, dass er seine Akkus verkauft.... 
SMA Tripower 8/Growatt MIN 3000 TL-XE/1500S/SPH 4600,4 ARK LV,10kWh
ELWA DC WW Puffer m. 300L/Gesamt PV Leistung 20,5kWp gesteuert mit Pi4 und Pi5
hier stehen alle Geräte>> viewtopic.php?f=13&t=1069
ELWA DC WW Puffer m. 300L/Gesamt PV Leistung 20,5kWp gesteuert mit Pi4 und Pi5
hier stehen alle Geräte>> viewtopic.php?f=13&t=1069
- Schwarzermann
- Beiträge: 389
- Registriert: Sa 9. Okt 2021, 11:16
- Wohnort: 87733
- Hat sich bedankt: 9 Mal
- Danksagung erhalten: 12 Mal
Re: *******Die Schwarzesolaranzeige*******
Naja wenn du als Prognose 3-6 Monate bekommst schauts halt nicht mehr lustig aus.
Der mit sympatischen Vollmeise
viewtopic.php?p=10570#p10570 USB Zuweisungen.
viewtopic.php?p=41308#p41308 Shelly in Grafana schalten
viewtopic.php?p=32232#p32232
viewtopic.php?p=10570#p10570 USB Zuweisungen.
viewtopic.php?p=41308#p41308 Shelly in Grafana schalten
viewtopic.php?p=32232#p32232
- Schwarzermann
- Beiträge: 389
- Registriert: Sa 9. Okt 2021, 11:16
- Wohnort: 87733
- Hat sich bedankt: 9 Mal
- Danksagung erhalten: 12 Mal
Re: *******Die Schwarzesolaranzeige*******
viewtopic.php?p=35793#p35793
Das hat sich bei meiner Anlage geändert der Fehler von dem einen e 3 Smart Mppt Regler ist wieder da woran es liegt kann ich aktuell niht nach vollziehen der Pi ht nun ein grosses netzteil vom Pi 5 bekommen eine besserung ist das aber auch nicht , ich bekomme nächste Woche nochmals einen Big 7 HUB den Passenden Pi 4 mit 8 GB und ebenfalls 64gb SSD hab ich hier schon auf dem tisch liegen der ist für ein anderes Projekt gedacht und so kann ich eventuell einmal meinen Hub qur Tauschen nicht das hier genau 1 USB Anschluss ne macke hat.
Das hat sich bei meiner Anlage geändert der Fehler von dem einen e 3 Smart Mppt Regler ist wieder da woran es liegt kann ich aktuell niht nach vollziehen der Pi ht nun ein grosses netzteil vom Pi 5 bekommen eine besserung ist das aber auch nicht , ich bekomme nächste Woche nochmals einen Big 7 HUB den Passenden Pi 4 mit 8 GB und ebenfalls 64gb SSD hab ich hier schon auf dem tisch liegen der ist für ein anderes Projekt gedacht und so kann ich eventuell einmal meinen Hub qur Tauschen nicht das hier genau 1 USB Anschluss ne macke hat.
Der mit sympatischen Vollmeise
viewtopic.php?p=10570#p10570 USB Zuweisungen.
viewtopic.php?p=41308#p41308 Shelly in Grafana schalten
viewtopic.php?p=32232#p32232
viewtopic.php?p=10570#p10570 USB Zuweisungen.
viewtopic.php?p=41308#p41308 Shelly in Grafana schalten
viewtopic.php?p=32232#p32232
- Schwarzermann
- Beiträge: 389
- Registriert: Sa 9. Okt 2021, 11:16
- Wohnort: 87733
- Hat sich bedankt: 9 Mal
- Danksagung erhalten: 12 Mal
Re: *******Die Schwarzesolaranzeige*******
So endlich geschafft hier nochmals wieder großen Dank an Ulrich für die Unterstützung , warum es nicht funtioniert hat? eigene Blindheit und auch unwissen, klar wenn man eine kleinigkeit vergisst rächt sich das mit nicht funktionieren, aber man lernt ständig dazu das ist Wichtig.
Man sollte halt nicht vergessen auch die multi usb init php mit anzupassen.
Hinzu musste ich alle WR nochmals neu Starten und das System ebenfalls neu Starten, es hat sich gezeigt das eben bei 2 gleichen WR es vorkommt das einer mal niht die Bautrate richtig einstellt und schon kommen die Fehler.
Wie ist der Stand es werden nun in 26-29 Sekunden 7 Geräte ausgelesen und das finde ich sehr gleichmässig von der Zeit her.
Was aber genauso wichtig ist das man auch mal erklärt bekommt was man vergessen hat damit man es nach vollziehen kann, den nur so lernt man auch den Bezug kennen und kann seine Schlüsse daraus ziehen.
Vor allem zeigt es auch wieviel Potenzial noch in der Software steckt, ih hab die Zeiten nicht bis aufs Ultimo runter gekürzt das immer noch vom Auslesen hin zum übertragen in die Influx 3 sekunden bleiben, gefühlt könnte man hier runter auf 2 Sekunden gehen , sollte dann aber ein Fehler passieren , rächt sich das wieder.
Man sollte halt nicht vergessen auch die multi usb init php mit anzupassen.
Hinzu musste ich alle WR nochmals neu Starten und das System ebenfalls neu Starten, es hat sich gezeigt das eben bei 2 gleichen WR es vorkommt das einer mal niht die Bautrate richtig einstellt und schon kommen die Fehler.
Wie ist der Stand es werden nun in 26-29 Sekunden 7 Geräte ausgelesen und das finde ich sehr gleichmässig von der Zeit her.
Was aber genauso wichtig ist das man auch mal erklärt bekommt was man vergessen hat damit man es nach vollziehen kann, den nur so lernt man auch den Bezug kennen und kann seine Schlüsse daraus ziehen.
Vor allem zeigt es auch wieviel Potenzial noch in der Software steckt, ih hab die Zeiten nicht bis aufs Ultimo runter gekürzt das immer noch vom Auslesen hin zum übertragen in die Influx 3 sekunden bleiben, gefühlt könnte man hier runter auf 2 Sekunden gehen , sollte dann aber ein Fehler passieren , rächt sich das wieder.
Der mit sympatischen Vollmeise
viewtopic.php?p=10570#p10570 USB Zuweisungen.
viewtopic.php?p=41308#p41308 Shelly in Grafana schalten
viewtopic.php?p=32232#p32232
viewtopic.php?p=10570#p10570 USB Zuweisungen.
viewtopic.php?p=41308#p41308 Shelly in Grafana schalten
viewtopic.php?p=32232#p32232
- Schwarzermann
- Beiträge: 389
- Registriert: Sa 9. Okt 2021, 11:16
- Wohnort: 87733
- Hat sich bedankt: 9 Mal
- Danksagung erhalten: 12 Mal
Re: *******Die Schwarzesolaranzeige*******
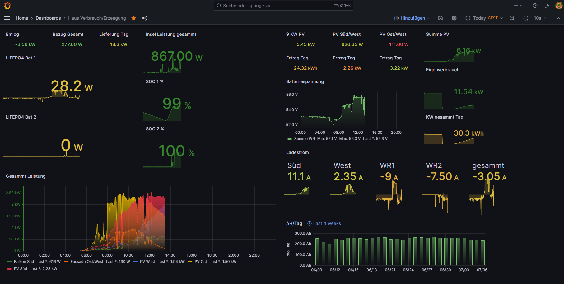
Update so sieht mein aktueller Dashboard nun aus Ausgelesen werden hier 6 Geräte ein Kostal Piko 2 Studer WR ein JBD BMS und 2 I Panda Laderegler und zu guter letzt ein Raspberry PI wo von Weidmann elektronik emlog instaliert ist wo aktuell nur 1 Zähler angeschlossen ist.
Somit wird das System immer weiter entwickelt und komplexer
Somit wird das System immer weiter entwickelt und komplexer
Der mit sympatischen Vollmeise
viewtopic.php?p=10570#p10570 USB Zuweisungen.
viewtopic.php?p=41308#p41308 Shelly in Grafana schalten
viewtopic.php?p=32232#p32232
viewtopic.php?p=10570#p10570 USB Zuweisungen.
viewtopic.php?p=41308#p41308 Shelly in Grafana schalten
viewtopic.php?p=32232#p32232
- Schwarzermann
- Beiträge: 389
- Registriert: Sa 9. Okt 2021, 11:16
- Wohnort: 87733
- Hat sich bedankt: 9 Mal
- Danksagung erhalten: 12 Mal
Re: *******Die Schwarzesolaranzeige*******
UPDATE!!!!! es tut sich mal wieder etwas endlich funktioniert auch der 2 te Akku somit wird mein System immer grösser und erweitert sich an bei Bilder vom neuen Akku der noch nicht ganz fertig ist ein paar kabelkanäle fehlen noch und die Gehäuse ( ja der alte Akku wird auch nochmals mit neuem gehäuse gebaut) müssen noch gefräst werden.

So schaut das Gehäuse provisorium aus im CAD schaut das ganze viel schöner aus auch für den Neey Active Balancer gab es ein neues Gehäuse




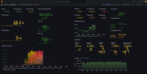
So schaut mein Enerie Daschboard aus , für die komplett übersicht muss ich mir noch eines Bauen da fehlt mir aber noch der passende Touch Screen dazu aber das wird dann etwas grösser. so sieht der log aus 8 Geräte in 31 Sek das funktioniert .
Als Bms hab ich eben die JBD mit 300 Ampere und den Trenn Relais was auch zuverlässig funktioniert was ärgerlich ist die Dokumentation da muss man viel Suchen, was mir auch auf gefallen ist sollte 1 Zelle abhauen warum auch immer schaltet das Trennrelais zuverlässig den Akku weg Problem ist nur man kann ihn mit der App nicht wieder einschalten , hier muss man Beide Stecker von der Zell Überwachung trennen, danach zu erst den kleinen Stecker auf Stecken danach den grösseren dann Schaltet sich das Relais wieder ein.
Und ganz Wichtig solltet ihr einen Neey Active Balancer haben muss dieser erst getrennt werden sonst kann man auf grund der Kabelverbindungen das JBD BMS nicht neu Starten. So sieht eines der Beiden JBD Dachboards aus man sieht auch schon wie die Zellen an der ladeschlussspannung schön auseinander driften und vom Balancer wieder eingefangen werden. Genau wo dieses Foto entsanden ist haben sich 2x Spülmaschine und1x Waschmaschine die Klinke in die Hand gegeben insgesammt 5938 Watt kammen von den Wechselrichtern und gute 3200 Watt aus den Batterien zur Unterstützung .

So schaut das Gehäuse provisorium aus im CAD schaut das ganze viel schöner aus auch für den Neey Active Balancer gab es ein neues Gehäuse




So schaut mein Enerie Daschboard aus , für die komplett übersicht muss ich mir noch eines Bauen da fehlt mir aber noch der passende Touch Screen dazu aber das wird dann etwas grösser. so sieht der log aus 8 Geräte in 31 Sek das funktioniert .
Als Bms hab ich eben die JBD mit 300 Ampere und den Trenn Relais was auch zuverlässig funktioniert was ärgerlich ist die Dokumentation da muss man viel Suchen, was mir auch auf gefallen ist sollte 1 Zelle abhauen warum auch immer schaltet das Trennrelais zuverlässig den Akku weg Problem ist nur man kann ihn mit der App nicht wieder einschalten , hier muss man Beide Stecker von der Zell Überwachung trennen, danach zu erst den kleinen Stecker auf Stecken danach den grösseren dann Schaltet sich das Relais wieder ein.
Und ganz Wichtig solltet ihr einen Neey Active Balancer haben muss dieser erst getrennt werden sonst kann man auf grund der Kabelverbindungen das JBD BMS nicht neu Starten. So sieht eines der Beiden JBD Dachboards aus man sieht auch schon wie die Zellen an der ladeschlussspannung schön auseinander driften und vom Balancer wieder eingefangen werden. Genau wo dieses Foto entsanden ist haben sich 2x Spülmaschine und1x Waschmaschine die Klinke in die Hand gegeben insgesammt 5938 Watt kammen von den Wechselrichtern und gute 3200 Watt aus den Batterien zur Unterstützung .
Der mit sympatischen Vollmeise
viewtopic.php?p=10570#p10570 USB Zuweisungen.
viewtopic.php?p=41308#p41308 Shelly in Grafana schalten
viewtopic.php?p=32232#p32232
viewtopic.php?p=10570#p10570 USB Zuweisungen.
viewtopic.php?p=41308#p41308 Shelly in Grafana schalten
viewtopic.php?p=32232#p32232
- Schwarzermann
- Beiträge: 389
- Registriert: Sa 9. Okt 2021, 11:16
- Wohnort: 87733
- Hat sich bedankt: 9 Mal
- Danksagung erhalten: 12 Mal
Re: *******Die Schwarzesolaranzeige*******
Ich möchte hier noch etwas zu den JBD BMS berichten es kommt immer wieder mal vor das die Trennrelais der Batterien auslösen wenn eine Zelle mal abtrifftet, dann wird die Komplette Batterie vor Schutz durch Überspannung komplett getrennt.
Zum Reaktivieren gibt es 2 Möglichkeiten einmal muss man am BMS beide Stecker die von den Batteriezellen kommen Trennen und dann erst den kleinen und danach den großen Stecker wieder einstecken, dann schaltet der Trennrelais wieder durch und die Batterie läuft wieder oder man wartet auf die nächste Ladeschlussspannung bei mir sind das 56 V da das JBD BMS wohl eine Lasterkennung hat schaltet auch hier das Relais wieder ein und funktioniert wieder.
Ich arbeite Arbeite Aktuell mit einem zellbereich von 3.0 V entladen bis 3,45 V Voll geladen so bekomme ich 16 kw/h aus den Batterien was mir locker 3 Tage reicht da ja meine Frisch dazu gekommene Fassaden PV hier ordentlich am Tag mal mit 2500W genug Strom in die Batterien schiebt.
Bei 56 V die BMS gut hinterher kommen was den Zellen drift angeht und somit Aussetzer sehr sehr selten sind.
Da ich auf meinen Deye Hybrid noch etwas sparen muss wird auch ein kleines Ladegerät einzug halten, den meine problematik ist das meine beiden Studer Wechselrichter nur minimal ca 800 Watt Ladeleistung am Anfang haben, was aber bei Bewölkung nicht klappt da ich hier immer wieder darunter falle und somit nichts in die Batterien laden kann bzw nur das was von der Fassade kommt.
Traum wäre ier ein Meanwell zb das man über einen Dimmer rauf und runter Regeln könnte dazu ist aber die Solaranzeige zu träge und zu langsam.
Zum Reaktivieren gibt es 2 Möglichkeiten einmal muss man am BMS beide Stecker die von den Batteriezellen kommen Trennen und dann erst den kleinen und danach den großen Stecker wieder einstecken, dann schaltet der Trennrelais wieder durch und die Batterie läuft wieder oder man wartet auf die nächste Ladeschlussspannung bei mir sind das 56 V da das JBD BMS wohl eine Lasterkennung hat schaltet auch hier das Relais wieder ein und funktioniert wieder.
Ich arbeite Arbeite Aktuell mit einem zellbereich von 3.0 V entladen bis 3,45 V Voll geladen so bekomme ich 16 kw/h aus den Batterien was mir locker 3 Tage reicht da ja meine Frisch dazu gekommene Fassaden PV hier ordentlich am Tag mal mit 2500W genug Strom in die Batterien schiebt.
Bei 56 V die BMS gut hinterher kommen was den Zellen drift angeht und somit Aussetzer sehr sehr selten sind.
Da ich auf meinen Deye Hybrid noch etwas sparen muss wird auch ein kleines Ladegerät einzug halten, den meine problematik ist das meine beiden Studer Wechselrichter nur minimal ca 800 Watt Ladeleistung am Anfang haben, was aber bei Bewölkung nicht klappt da ich hier immer wieder darunter falle und somit nichts in die Batterien laden kann bzw nur das was von der Fassade kommt.
Traum wäre ier ein Meanwell zb das man über einen Dimmer rauf und runter Regeln könnte dazu ist aber die Solaranzeige zu träge und zu langsam.
Der mit sympatischen Vollmeise
viewtopic.php?p=10570#p10570 USB Zuweisungen.
viewtopic.php?p=41308#p41308 Shelly in Grafana schalten
viewtopic.php?p=32232#p32232
viewtopic.php?p=10570#p10570 USB Zuweisungen.
viewtopic.php?p=41308#p41308 Shelly in Grafana schalten
viewtopic.php?p=32232#p32232
- Schwarzermann
- Beiträge: 389
- Registriert: Sa 9. Okt 2021, 11:16
- Wohnort: 87733
- Hat sich bedankt: 9 Mal
- Danksagung erhalten: 12 Mal
Re: *******Die Schwarzesolaranzeige*******
Manche werden sich Fragen wie Schnell kann die Solaranzeige sein?
Tja wenn man an den Richtigen Stellen schraubt ist sie Schnell Danke wiederum an Ullrich der heute mal wieder bei mir nen Vergesslichkeitsfehler ausgebügelt hat.
Was ich bemerkt habe und glaube ich auch weiter oben schon geschrieben hatte je Schneller die Daten gelesen werden desto weniger Fehler beim Auslesen gibt es.
Ich bin in der glücklichen Lage das alle Geräte die Gewschwindigkeit der Abfragen mit machen.
nächstes Ziel eine Wlan Steckdose auslesen und Visualisieren mal schaun wie das funktioniert.
Tja wenn man an den Richtigen Stellen schraubt ist sie Schnell Danke wiederum an Ullrich der heute mal wieder bei mir nen Vergesslichkeitsfehler ausgebügelt hat.
So sieht bei mir aktuell ein Log aus 8 Geräte in 17 Sekunden ist mal Schnell aber die Schleife bleibt aktuell bei Start+51 sekunden denn es sollen bei mir ja noch ein Paar geräte dazu kommen.01.10. 12:38:01 -Multi Regler Auslesen [Start].
01.10. 12:38:01 -Verarbeitung von: '1.user.config.php' Regler: 99
01.10. 12:38:01 |---------------------- Start emlog.php ---------------------
01.10. 12:38:01 * -Daten zur lokalen InfluxDB [ emlog ] gesendet.
01.10. 12:38:01 -Multi-Regler-Ausgang. 1
01.10. 12:38:02 -OK. Datenübertragung erfolgreich.
01.10. 12:38:02 |---------------------- Stop emlog.php ----------------------
01.10. 12:38:03 -Verarbeitung von: '2.user.config.php' Regler: 21
01.10. 12:38:03 |---------------- Start kostal_piko.php ---------------------
01.10. 12:38:03 + -Die Daten werden ausgelesen...
01.10. 12:38:04 * -Daten zur lokalen InfluxDB [ solarregler1 ] gesendet.
01.10. 12:38:04 -Multi-Regler-Ausgang. 0
01.10. 12:38:04 -OK. Datenübertragung erfolgreich.
01.10. 12:38:04 |---------------- Stop kostal_piko.php --------------------
01.10. 12:38:04 -Verarbeitung von: '3.user.config.php' Regler: 100
01.10. 12:38:04 |---------------- Start eta_kessel.php ---------------------
01.10. 12:38:04 -USB Port: /dev/ttyUSB3
01.10. 12:38:04 + -Scheitholzkessel. [8]
01.10. 12:38:06 -Kesseltemperatur: 72.6 °C
01.10. 12:38:06 * -Daten zur lokalen InfluxDB [ ETAHeizung ] gesendet.
01.10. 12:38:06 -Multi-Regler-Ausgang. -1
01.10. 12:38:06 -OK. Datenübertragung erfolgreich.
01.10. 12:38:06 |---------------- Stop eta_kessel.php ----------------------
01.10. 12:38:06 -Verarbeitung von: '4.user.config.php' Regler: 55
01.10. 12:38:06 + -WR_ID: 08
01.10. 12:38:06 |------------ Start studer_wr.php ----------------------------
01.10. 12:38:08 * -Daten zur lokalen InfluxDB [ studer0 ] gesendet.
01.10. 12:38:08 -Multi-Regler-Ausgang. -1
01.10. 12:38:08 -OK. Datenübertragung erfolgreich.
01.10. 12:38:08 |------------ Stop studer_wr.php ---------------------------
01.10. 12:38:09 -Verarbeitung von: '5.user.config.php' Regler: 103
01.10. 12:38:09 |------------ Start jbd_bms.php ------ Regler 103 -----
01.10. 12:38:09 -Hardware Version: Raspberry Pi 4 Model B Rev 1.4
01.10. 12:38:09 -USB Port: /dev/ttyUSB5
01.10. 12:38:09 -Seriennummer: JBD-BMS1
01.10. 12:38:10 * -Daten zur lokalen InfluxDB [ JBDBMS1 ] gesendet.
01.10. 12:38:10 -Multi-Regler-Ausgang. 0
01.10. 12:38:10 -OK. Datenübertragung erfolgreich.
01.10. 12:38:10 |------------ Stop jbd_bms.php -----------------------
01.10. 12:38:10 -Verarbeitung von: '6.user.config.php' Regler: 103
01.10. 12:38:10 |------------ Start jbd_bms.php ------ Regler 103 -----
01.10. 12:38:10 -Hardware Version: Raspberry Pi 4 Model B Rev 1.4
01.10. 12:38:10 -USB Port: /dev/ttyUSB6
01.10. 12:38:10 -Seriennummer: JBD-BMS2
01.10. 12:38:11 * -Daten zur lokalen InfluxDB [ JBDBMS2 ] gesendet.
01.10. 12:38:11 -Multi-Regler-Ausgang. 0
01.10. 12:38:11 -OK. Datenübertragung erfolgreich.
01.10. 12:38:11 |------------ Stop jbd_bms.php -----------------------
01.10. 12:38:11 -Verarbeitung von: '7.user.config.php' Regler: 19
01.10. 12:38:11 |------------ Start eSmart3.php ----------------------------
01.10. 12:38:11 -Hardware Version: Raspberry Pi 4 Model B Rev 1.4
01.10. 12:38:11 -USB Port: /dev/ttyUSB1
01.10. 12:38:13 * -Daten zur lokalen InfluxDB [ solarregler2 ] gesendet.
01.10. 12:38:13 -Multi-Regler-Ausgang. -1
01.10. 12:38:13 -OK. Datenübertragung erfolgreich.
01.10. 12:38:13 |------------ Stop eSmart3.php ----------------------------
01.10. 12:38:14 -Verarbeitung von: '8.user.config.php' Regler: 19
01.10. 12:38:14 |------------ Start eSmart3.php ----------------------------
01.10. 12:38:14 -Hardware Version: Raspberry Pi 4 Model B Rev 1.4
01.10. 12:38:14 -USB Port: /dev/ttyUSB2
01.10. 12:38:16 * -Daten zur lokalen InfluxDB [ solarregler3 ] gesendet.
01.10. 12:38:16 -Multi-Regler-Ausgang. -1
01.10. 12:38:16 -OK. Datenübertragung erfolgreich.
01.10. 12:38:16 |------------ Stop eSmart3.php ----------------------------
01.10. 12:38:17 -Multi Regler Auslesen [Stop].
Was ich bemerkt habe und glaube ich auch weiter oben schon geschrieben hatte je Schneller die Daten gelesen werden desto weniger Fehler beim Auslesen gibt es.
Ich bin in der glücklichen Lage das alle Geräte die Gewschwindigkeit der Abfragen mit machen.
nächstes Ziel eine Wlan Steckdose auslesen und Visualisieren mal schaun wie das funktioniert.
Der mit sympatischen Vollmeise
viewtopic.php?p=10570#p10570 USB Zuweisungen.
viewtopic.php?p=41308#p41308 Shelly in Grafana schalten
viewtopic.php?p=32232#p32232
viewtopic.php?p=10570#p10570 USB Zuweisungen.
viewtopic.php?p=41308#p41308 Shelly in Grafana schalten
viewtopic.php?p=32232#p32232
- Schwarzermann
- Beiträge: 389
- Registriert: Sa 9. Okt 2021, 11:16
- Wohnort: 87733
- Hat sich bedankt: 9 Mal
- Danksagung erhalten: 12 Mal
Re: *******Die Schwarzesolaranzeige*******
Code: Alles auswählen
08.10. 16:50:01 |------------------- Start wetterdaten.php --------------------
08.10. 16:50:01 WET-API Abfrage -1 Sekunden nach jeder vollen Stunde.
08.10. 16:50:01 WET-Wetterdaten ausgeschaltet.
08.10. 16:50:01 WET-Prognoseeinstellung: keine
08.10. 16:50:01 WET-Wetterprognose ausgeschaltet.
08.10. 16:50:01 |------------------- Stop wetterdaten.php ---------------------
08.10. 16:50:01 -Multi Regler Auslesen [Start].
08.10. 16:50:01 -Verarbeitung von: '1.user.config.php' Regler: 99
08.10. 16:50:02 |---------------------- Start emlog.php ---------------------
08.10. 16:50:02 -Alle 10 Minuten werden die Statistikdaten übertragen.
08.10. 16:50:02 * -Daten zur lokalen InfluxDB [ emlog ] gesendet.
08.10. 16:50:02 -Multi-Regler-Ausgang. 1
08.10. 16:50:03 -OK. Datenübertragung erfolgreich.
08.10. 16:50:03 |---------------------- Stop emlog.php ----------------------
08.10. 16:50:03 -Verarbeitung von: '2.user.config.php' Regler: 21
08.10. 16:50:03 |---------------- Start kostal_piko.php ---------------------
08.10. 16:50:03 + -Die Daten werden ausgelesen...
08.10. 16:50:04 -Alle 10 Minuten werden die Statistikdaten übertragen.
08.10. 16:50:04 * -Daten zur lokalen InfluxDB [ solarregler1 ] gesendet.
08.10. 16:50:04 -Multi-Regler-Ausgang. 0
08.10. 16:50:04 -OK. Datenübertragung erfolgreich.
08.10. 16:50:04 |---------------- Stop kostal_piko.php --------------------
08.10. 16:50:05 -Verarbeitung von: '3.user.config.php' Regler: 100
08.10. 16:50:05 |---------------- Start eta_kessel.php ---------------------
08.10. 16:50:05 -USB Port: /dev/ttyUSB3
08.10. 16:50:05 + -Scheitholzkessel. [8]
08.10. 16:50:08 -Kesseltemperatur: 28.8 °C
08.10. 16:50:08 -Alle 10 Minuten werden die Statistikdaten übertragen.
08.10. 16:50:08 * -Daten zur lokalen InfluxDB [ ETAHeizung ] gesendet.
08.10. 16:50:08 -Multi-Regler-Ausgang. -2
08.10. 16:50:08 -OK. Datenübertragung erfolgreich.
08.10. 16:50:08 |---------------- Stop eta_kessel.php ----------------------
08.10. 16:50:09 -Verarbeitung von: '4.user.config.php' Regler: 55
08.10. 16:50:09 + -WR_ID: 08
08.10. 16:50:09 |------------ Start studer_wr.php ----------------------------
08.10. 16:50:11 -Alle 10 Minuten werden die Statistikdaten übertragen.
08.10. 16:50:11 * -Daten zur lokalen InfluxDB [ studer0 ] gesendet.
08.10. 16:50:11 -Multi-Regler-Ausgang. -1
08.10. 16:50:11 -OK. Datenübertragung erfolgreich.
08.10. 16:50:11 |------------ Stop studer_wr.php ---------------------------
08.10. 16:50:12 -Verarbeitung von: '5.user.config.php' Regler: 103
08.10. 16:50:12 |------------ Start jbd_bms.php ------ Regler 103 -----
08.10. 16:50:12 -Hardware Version: Raspberry Pi 4 Model B Rev 1.4
08.10. 16:50:12 -USB Port: /dev/ttyUSB5
08.10. 16:50:12 -Seriennummer: JBD-BMS1
08.10. 16:50:12 -Alle 10 Minuten werden die Statistikdaten übertragen.
08.10. 16:50:12 * -Daten zur lokalen InfluxDB [ JBDBMS1 ] gesendet.
08.10. 16:50:12 -Multi-Regler-Ausgang. 1
08.10. 16:50:13 -OK. Datenübertragung erfolgreich.
08.10. 16:50:13 |------------ Stop jbd_bms.php -----------------------
08.10. 16:50:14 -Verarbeitung von: '6.user.config.php' Regler: 103
08.10. 16:50:14 |------------ Start jbd_bms.php ------ Regler 103 -----
08.10. 16:50:14 -Hardware Version: Raspberry Pi 4 Model B Rev 1.4
08.10. 16:50:14 -USB Port: /dev/ttyUSB6
08.10. 16:50:14 -Seriennummer: JBD-BMS2
08.10. 16:50:14 -Alle 10 Minuten werden die Statistikdaten übertragen.
08.10. 16:50:14 * -Daten zur lokalen InfluxDB [ JBDBMS2 ] gesendet.
08.10. 16:50:14 -Multi-Regler-Ausgang. 1
08.10. 16:50:15 -OK. Datenübertragung erfolgreich.
08.10. 16:50:15 |------------ Stop jbd_bms.php -----------------------
08.10. 16:50:16 -Verarbeitung von: '7.user.config.php' Regler: 19
08.10. 16:50:16 |------------ Start eSmart3.php ----------------------------
08.10. 16:50:16 -Hardware Version: Raspberry Pi 4 Model B Rev 1.4
08.10. 16:50:16 -USB Port: /dev/ttyUSB1
08.10. 16:50:18 -Alle 10 Minuten werden die Statistikdaten übertragen.
08.10. 16:50:18 * -Daten zur lokalen InfluxDB [ solarregler2 ] gesendet.
08.10. 16:50:18 -Multi-Regler-Ausgang. -1
08.10. 16:50:18 -OK. Datenübertragung erfolgreich.
08.10. 16:50:18 |------------ Stop eSmart3.php ----------------------------
08.10. 16:50:19 -Verarbeitung von: '8.user.config.php' Regler: 19
08.10. 16:50:19 |------------ Start eSmart3.php ----------------------------
08.10. 16:50:19 -Hardware Version: Raspberry Pi 4 Model B Rev 1.4
08.10. 16:50:19 -USB Port: /dev/ttyUSB2
08.10. 16:50:21 -Alle 10 Minuten werden die Statistikdaten übertragen.
08.10. 16:50:21 * -Daten zur lokalen InfluxDB [ solarregler3 ] gesendet.
08.10. 16:50:21 -Multi-Regler-Ausgang. -1
08.10. 16:50:21 -OK. Datenübertragung erfolgreich.
08.10. 16:50:21 |------------ Stop eSmart3.php ----------------------------
08.10. 16:50:21 -Verarbeitung von: '9.user.config.php' Regler: 23
08.10. 16:50:21 |---------------- Start sonoff_mqtt.php ---------------------
08.10. 16:50:21 + -Die Daten werden ausgelesen...
08.10. 16:50:21 -SonoffModul: 0
08.10. 16:50:21 -Firmware: 7.2.0(basic)
08.10. 16:50:21 -Das Relais ist ein unbekanntes Tasmota Modul. Bitte melden: support@solaranzeige.de
08.10. 16:50:21 -Alle 10 Minuten werden die Statistikdaten übertragen.
08.10. 16:50:21 * -Daten zur lokalen InfluxDB [ Laderegelung ] gesendet.
08.10. 16:50:21 -Multi-Regler-Ausgang. 1
08.10. 16:50:22 -OK. Datenübertragung erfolgreich.
08.10. 16:50:22 |---------------- Stop sonoff_mqtt.php --------------------
08.10. 16:50:23 -Multi Regler Auslesen [Stop].
Auch berücksichtig die Steuerung beim emlog die Ladeleistung des Batterieladers und zieht den wert dementsprechend b somit kann ich die Steckdose Automatisiert ein und asuschlten lassen wenn Sonne eben scheint und genug W vom Dach kommen
auch möcte ich diese Steckdose dann schalten wenn noch Strom vom Dach kommt aber die Batterie voll ist und somit bei 100SOC damit die Überschüssige Energie zusätzlich eingespeist werden kann vor allem wen die West Fassadenanlage noch läuft aber die Batterie voll ist.
Der mit sympatischen Vollmeise
viewtopic.php?p=10570#p10570 USB Zuweisungen.
viewtopic.php?p=41308#p41308 Shelly in Grafana schalten
viewtopic.php?p=32232#p32232
viewtopic.php?p=10570#p10570 USB Zuweisungen.
viewtopic.php?p=41308#p41308 Shelly in Grafana schalten
viewtopic.php?p=32232#p32232
Wer ist online?
Mitglieder in diesem Forum: haedga und 2 Gäste