Reihenfolge ändern?

Allgemeine Informationen zum Nachbau und zum Forum.
PV-Monitorung / PV Überwachung

Moderator: Ulrich

Lengefelder
Beiträge: 68
Registriert: So 10. Dez 2017, 17:00
Hat sich bedankt: 10 Mal
Danksagung erhalten: 1 Mal

Re: Reihenfolge ändern?

Beitrag von Lengefelder »

Hallo,

ich gehöre zu denen, die nichts anfassen, wenn es funktioniert. Darum habe ich auch nie ins Log geschaut. Ich überwache grob die Solarstränge mit Digitalanzeigen. Wenn die angezeigten Werte in Grafana Pi mal Daumen passen, schau ich nicht nach. Ein paar kWh mehr oder weniger sind mir nicht wichtig.

Nun ergab es sich aber durch den neuen, 2. Victron Solarregler, dass ich mir doch mal die Logs angeschaut hatte und sporadisch immer wieder den gleichen Fehler entdeckte immer im alten Victron Solarregler 3.user.config.php:

Daten nicht zur lokalen InfluxDB gesendet! info: array

Hat bitte einer einen Tipp für mich, was das sein könnte? Hat es überhaupt einen Einfluss auf die gezählte Menge an der Solarleistung, wenn mal eine Zählung nicht gespeichert wird? Dann wäre es mir schlicht egal, bevor dann was anderes nicht funktioniert.

Code: Alles auswählen

07.09. 13:21:01 |--------------   Start  ax_wechselrichter.php   ----------------- 
07.09. 13:21:03    -243.5 50.0 230.4 50.0 1451 1386 029 376 53.90 038 069 0033 0065 091.3 54.16 00000 00110110 00 00 03552 010  i: 51
07.09. 13:21:05 *  -Daten zur entfernten InfluxDB [ sadb00003 ] gesendet. 
07.09. 13:21:05 *  -Daten zur lokalen InfluxDB [ solaranzeige ] gesendet. 
07.09. 13:21:05    -Multi-Regler-Ausgang. 3
07.09. 13:21:08    -OK. Datenübertragung erfolgreich.
07.09. 13:21:08    -Solarleistung: 3552 Watt -  WattstundenGesamtHeute: 12053.8
07.09. 13:21:08 |------------   Stop   ax_wechselrichter.php    ------------------ 
07.09. 13:21:08    -Verarbeitung von: '2.user.config.php'   Regler: 7
07.09. 13:21:08 |--------------   Start  ax_wechselrichter.php   ----------------- 
07.09. 13:21:09    -242.6 50.0 229.6 49.9 1469 1437 029 375 53.90 010 069 0033 0039 084.6 54.00 00000 00110110 00 00 02106 010  i: 52
07.09. 13:21:09 *  -Daten zur lokalen InfluxDB [ solaranzeige2 ] gesendet. 
07.09. 13:21:09    -Multi-Regler-Ausgang. 6
07.09. 13:21:15    -OK. Datenübertragung erfolgreich.
07.09. 13:21:15    -Solarleistung: 2106 Watt -  WattstundenGesamtHeute: 9456.68
07.09. 13:21:15 |------------   Stop   ax_wechselrichter.php    ------------------ 
07.09. 13:21:15    -Verarbeitung von: '3.user.config.php'   Regler: 4
07.09. 13:21:15 |------------   Start  victron_solarregler.php   ----------------- 
07.09. 13:21:15    -Zentraler Timestamp: 1757244061
07.09. 13:21:16    - Korrektur: :74F10000100022622006FB20600E0B20600842F75171E0100FFFFFFFFFFFFFFFFFFFFFFFFFF94
07.09. 13:21:17    - Korrektur: :AD7ED00750012
07.09. 13:21:18    - Korrektur: :AD7ED00750012
07.09. 13:21:19    - Korrektur: :750100000D8000000FFFFFFFF1F156814000000000038017700000032050000F100712A2E00C9
07.09. 13:21:20    -InfluxDB  => [ Batterie Spannung=53.98,Ladestrom=11.8,Entladestrom=,maxAmpHeute=24.1,Temperatur=0  1757244061
PV Spannung=85.94,Strom=7.5,Leistung=653.1,maxVoltHeute=108.65,maxWattHeute=1330  1757244061
Service Ladestatus=4,StatusLoadausgang=1,Temperatur=37.4,Optionen=651126  1757244061
Summen Wh_Heute=2160,Wh_Gesamt=4388950  1757244061
 ]
07.09. 13:21:20    -Daten nicht zur lokalen InfluxDB gesendet! info: array (
  'url' => 'http://localhost/write?db=solaranzeige3&precision=s',
  'content_type' => 'application/json',
  'http_code' => 400,
  'header_size' => 448,
  'request_size' => 482,
  'filetime' => -1,
  'ssl_verify_result' => 0,
  'redirect_count' => 0,
  'total_time' => 0.006554,
  'namelookup_time' => 0.000983,
  'connect_time' => 0.001345,
  'pretransfer_time' => 0.001521,
  'size_upload' => 324.0,
  'size_download' => 171.0,
  'speed_download' => 28500.0,
  'speed_upload' => 54000.0,
  'download_content_length' => 171.0,
  'upload_content_length' => 324.0,
  'starttransfer_time' => 0.006471,
  'redirect_time' => 0.0,
  'redirect_url' => '',
  'primary_ip' => '::1',
  'certinfo' => 
  array (
  ),
  'primary_port' => 8086,
  'local_ip' => '::1',
  'local_port' => 52280,
  'http_version' => 2,
  'protocol' => 1,
  'ssl_verifyresult' => 0,
  'scheme' => 'HTTP',
  'appconnect_time_us' => 0,
  'connect_time_us' => 1345,
  'namelookup_time_us' => 983,
  'pretransfer_time_us' => 1521,
  'redirect_time_us' => 0,
  'starttransfer_time_us' => 6471,
  'total_time_us' => 6554,
)
07.09. 13:21:25    -InfluxDB  => [ Batterie Spannung=53.98,Ladestrom=11.8,Entladestrom=,maxAmpHeute=24.1,Temperatur=0  1757244061
PV Spannung=85.94,Strom=7.5,Leistung=653.1,maxVoltHeute=108.65,maxWattHeute=1330  1757244061
Service Ladestatus=4,StatusLoadausgang=1,Temperatur=37.4,Optionen=651126  1757244061
Summen Wh_Heute=2160,Wh_Gesamt=4388950  1757244061
 ]
07.09. 13:21:25    -Daten nicht zur lokalen InfluxDB gesendet! info: array (
  'url' => 'http://localhost/write?db=solaranzeige3&precision=s',
  'content_type' => 'application/json',
  'http_code' => 400,
  'header_size' => 448,
  'request_size' => 482,
  'filetime' => -1,
  'ssl_verify_result' => 0,
  'redirect_count' => 0,
  'total_time' => 0.003033,
  'namelookup_time' => 8.3E-5,
  'connect_time' => 8.4E-5,
  'pretransfer_time' => 0.000212,
  'size_upload' => 324.0,
  'size_download' => 171.0,
  'speed_download' => 57000.0,
  'speed_upload' => 108000.0,
  'download_content_length' => 171.0,
  'upload_content_length' => 324.0,
  'starttransfer_time' => 0.002958,
  'redirect_time' => 0.0,
  'redirect_url' => '',
  'primary_ip' => '::1',
  'certinfo' => 
  array (
  ),
  'primary_port' => 8086,
  'local_ip' => '::1',
  'local_port' => 52280,
  'http_version' => 2,
  'protocol' => 1,
  'ssl_verifyresult' => 0,
  'scheme' => 'HTTP',
  'appconnect_time_us' => 85,
  'connect_time_us' => 84,
  'namelookup_time_us' => 83,
  'pretransfer_time_us' => 212,
  'redirect_time_us' => 0,
  'starttransfer_time_us' => 2958,
  'total_time_us' => 3033,
)
07.09. 13:21:30    -Multi-Regler-Ausgang. -8
07.09. 13:21:30    -OK. Datenübertragung erfolgreich.
07.09. 13:21:30 |------------   Stop   victron_solarregler.php   ----------------- 
07.09. 13:21:30    -Verarbeitung von: '4.user.config.php'   Regler: 4
07.09. 13:21:30 |------------   Start  victron_solarregler.php   ----------------- 
07.09. 13:21:30    -Zentraler Timestamp: 1757244061
07.09. 13:21:30    - Korrektur: :7D7ED0000008A
07.09. 13:21:31    - Korrektur: :AD5ED00141560
07.09. 13:21:33    - Korrektur: :7D2ED00000000008F
07.09. 13:21:34    - Korrektur: :7A8ED0001B8
07.09. 13:21:34 *  -Daten zur lokalen InfluxDB [ solaranzeige4 ] gesendet. 
07.09. 13:21:34    -Multi-Regler-Ausgang. 3
07.09. 13:21:37    -OK. Datenübertragung erfolgreich.
07.09. 13:21:37 |------------   Stop   victron_solarregler.php   ----------------- 
07.09. 13:21:37    -Multi Regler Auslesen [Stop].

07.09. 13:22:01    -Multi Regler Auslesen [Start].
07.09. 13:22:01    -Verarbeitung von: '1.user.config.php'   Regler: 7
07.09. 13:22:01 |--------------   Start  ax_wechselrichter.php   ----------------- 
07.09. 13:22:02    -243.3 50.0 229.7 50.0 1473 1398 029 376 53.90 037 069 0033 0065 092.3 54.16 00000 00110110 00 00 03569 010  i: 52
07.09. 13:22:04 *  -Daten zur entfernten InfluxDB [ sadb00003 ] gesendet. 
07.09. 13:22:04 *  -Daten zur lokalen InfluxDB [ solaranzeige ] gesendet. 
07.09. 13:22:04    -Multi-Regler-Ausgang. 4
07.09. 13:22:08    -OK. Datenübertragung erfolgreich.
07.09. 13:22:08    -Solarleistung: 3569 Watt -  WattstundenGesamtHeute: 12113.28
07.09. 13:22:08 |------------   Stop   ax_wechselrichter.php    ------------------ 
07.09. 13:22:08    -Verarbeitung von: '2.user.config.php'   Regler: 7
07.09. 13:22:08 |--------------   Start  ax_wechselrichter.php   ----------------- 
07.09. 13:22:09    -242.0 50.0 229.7 49.9 1401 1349 028 375 53.90 011 069 0033 0038 080.1 54.00 00000 00110110 00 00 02084 010  i: 51
07.09. 13:22:09 *  -Daten zur lokalen InfluxDB [ solaranzeige2 ] gesendet. 
07.09. 13:22:09    -Multi-Regler-Ausgang. 6
07.09. 13:22:15    -OK. Datenübertragung erfolgreich.
07.09. 13:22:15    -Solarleistung: 2084 Watt -  WattstundenGesamtHeute: 9491.42
07.09. 13:22:15 |------------   Stop   ax_wechselrichter.php    ------------------ 
07.09. 13:22:15    -Verarbeitung von: '3.user.config.php'   Regler: 4
07.09. 13:22:15 |------------   Start  victron_solarregler.php   ----------------- 
07.09. 13:22:15    -Zentraler Timestamp: 1757244121
07.09. 13:22:16    - Korrektur: :740010076EF09009F
07.09. 13:22:17    - Korrektur: :7ADED01B3
07.09. 13:22:19    - Korrektur: :7A8ED0001B8
07.09. 13:22:19 *  -Daten zur lokalen InfluxDB [ solaranzeige3 ] gesendet. 
07.09. 13:22:19    -Multi-Regler-Ausgang. 3
07.09. 13:22:22    -OK. Datenübertragung erfolgreich.
07.09. 13:22:22 |------------   Stop   victron_solarregler.php   ----------------- 
07.09. 13:22:22    -Verarbeitung von: '4.user.config.php'   Regler: 4
07.09. 13:22:22 |------------   Start  victron_solarregler.php   ----------------- 
07.09. 13:22:22    -Zentraler Timestamp: 1757244121
07.09. 13:22:22    - Korrektur: :5FF7FD2
07.09. 13:22:23    - Korrektur: :7D7ED0000008A
07.09. 13:22:23    - Korrektur: :AD5ED00141560
07.09. 13:22:25    - Korrektur: :7032000FF7FAD
07.09. 13:22:25    - Korrektur: :7DAED000087
07.09. 13:22:26    - Korrektur: :7BDED000000A4
07.09. 13:22:26 *  -Daten zur lokalen InfluxDB [ solaranzeige4 ] gesendet. 
07.09. 13:22:26    -Multi-Regler-Ausgang. 3
07.09. 13:22:29    -OK. Datenübertragung erfolgreich.
07.09. 13:22:29 |------------   Stop   victron_solarregler.php   ----------------- 
07.09. 13:22:29    -Multi Regler Auslesen [Stop].

07.09. 13:23:01    -Multi Regler Auslesen [Start].
07.09. 13:23:01    -Verarbeitung von: '1.user.config.php'   Regler: 7
07.09. 13:23:01 |--------------   Start  ax_wechselrichter.php   ----------------- 
07.09. 13:23:02    -242.7 49.9 230.1 49.9 1426 1370 028 376 53.90 038 069 0033 0065 089.9 54.24 00000 00110110 00 00 03568 010  i: 51
07.09. 13:23:04 *  -Daten zur entfernten InfluxDB [ sadb00003 ] gesendet. 
07.09. 13:23:04 *  -Daten zur lokalen InfluxDB [ solaranzeige ] gesendet. 
07.09. 13:23:04    -Multi-Regler-Ausgang. 4
07.09. 13:23:08    -OK. Datenübertragung erfolgreich.
07.09. 13:23:08    -Solarleistung: 3568 Watt -  WattstundenGesamtHeute: 12172.75
07.09. 13:23:08 |------------   Stop   ax_wechselrichter.php    ------------------ 
07.09. 13:23:08    -Verarbeitung von: '2.user.config.php'   Regler: 7
07.09. 13:23:08 |--------------   Start  ax_wechselrichter.php   ----------------- 
07.09. 13:23:09    -242.1 50.0 230.0 50.0 1357 1334 027 375 53.90 012 069 0033 0038 082.8 54.00 00000 00110110 00 00 02100 010  i: 51
07.09. 13:23:09 *  -Daten zur lokalen InfluxDB [ solaranzeige2 ] gesendet. 
07.09. 13:23:09    -Multi-Regler-Ausgang. 6
07.09. 13:23:15    -OK. Datenübertragung erfolgreich.
07.09. 13:23:15    -Solarleistung: 2100 Watt -  WattstundenGesamtHeute: 9526.42
07.09. 13:23:15 |------------   Stop   ax_wechselrichter.php    ------------------ 
07.09. 13:23:15    -Verarbeitung von: '3.user.config.php'   Regler: 4
07.09. 13:23:15 |------------   Start  victron_solarregler.php   ----------------- 
07.09. 13:23:15    -Zentraler Timestamp: 1757244181
07.09. 13:23:15    - Korrektur: :55441BB
07.09. 13:23:16    - Korrektur: :740010076EF09009F
07.09. 13:23:17    - Korrektur: :7ADED01B3
07.09. 13:23:19    - Korrektur: :7DBED009C0EDC
07.09. 13:23:20    - Korrektur: :7BDED00430061
07.09. 13:23:20 *  -Daten zur lokalen InfluxDB [ solaranzeige3 ] gesendet. 
07.09. 13:23:20    -Multi-Regler-Ausgang. 2
07.09. 13:23:22    -OK. Datenübertragung erfolgreich.
07.09. 13:23:22 |------------   Stop   victron_solarregler.php   ----------------- 
07.09. 13:23:22    -Verarbeitung von: '4.user.config.php'   Regler: 4
07.09. 13:23:22 |------------   Start  victron_solarregler.php   ----------------- 
07.09. 13:23:22    -Zentraler Timestamp: 1757244181
07.09. 13:23:22    - Korrektur: :5FF7FD2
07.09. 13:23:23    - Korrektur: :7010200004B
07.09. 13:23:23    - Korrektur: :74F1000010000000000000000000000000006008515106114FFFFFFFFFFFFFFFFFFFFFFFFFFD6
07.09. 13:23:24    - Korrektur: :A0002000148
07.09. 13:23:26    - Korrektur: :A200100ABE110008E
07.09. 13:23:26    - Korrektur: :7D2ED00000000008F
07.09. 13:23:27    - Korrektur: :7A8ED0001B8
07.09. 13:23:27 *  -Daten zur lokalen InfluxDB [ solaranzeige4 ] gesendet. 
07.09. 13:23:27    -Multi-Regler-Ausgang. 2
07.09. 13:23:29    -OK. Datenübertragung erfolgreich.
07.09. 13:23:29 |------------   Stop   victron_solarregler.php   ----------------- 
07.09. 13:23:29    -Multi Regler Auslesen [Stop].

07.09. 13:24:01    -Multi Regler Auslesen [Start].
07.09. 13:24:01    -Verarbeitung von: '1.user.config.php'   Regler: 7
07.09. 13:24:01 |--------------   Start  ax_wechselrichter.php   ----------------- 
07.09. 13:24:03    -242.1 50.0 230.5 50.0 1475 1387 029 376 53.90 038 069 0033 0066 091.1 54.16 00000 00110110 00 00 03579 010  i: 53
07.09. 13:24:04 *  -Daten zur entfernten InfluxDB [ sadb00003 ] gesendet. 
07.09. 13:24:04 *  -Daten zur lokalen InfluxDB [ solaranzeige ] gesendet. 
07.09. 13:24:04    -Multi-Regler-Ausgang. 4
07.09. 13:24:08    -OK. Datenübertragung erfolgreich.
07.09. 13:24:08    -Solarleistung: 3579 Watt -  WattstundenGesamtHeute: 12232.4
07.09. 13:24:08 |------------   Stop   ax_wechselrichter.php    ------------------ 
07.09. 13:24:08    -Verarbeitung von: '2.user.config.php'   Regler: 7
07.09. 13:24:08 |--------------   Start  ax_wechselrichter.php   ----------------- 
07.09. 13:24:10    -241.5 50.0 229.6 50.0 1379 1320 027 375 53.90 012 069 0033 0038 082.3 54.00 00000 00110110 00 00 02100 010  i: 51
07.09. 13:24:10 *  -Daten zur lokalen InfluxDB [ solaranzeige2 ] gesendet. 
07.09. 13:24:10    -Multi-Regler-Ausgang. 5
07.09. 13:24:15    -OK. Datenübertragung erfolgreich.
07.09. 13:24:15    -Solarleistung: 2100 Watt -  WattstundenGesamtHeute: 9561.42
07.09. 13:24:15 |------------   Stop   ax_wechselrichter.php    ------------------ 
07.09. 13:24:15    -Verarbeitung von: '3.user.config.php'   Regler: 4
07.09. 13:24:15 |------------   Start  victron_solarregler.php   ----------------- 
07.09. 13:24:15    -Zentraler Timestamp: 1757244241
07.09. 13:24:15    - Korrektur: :55441BB
07.09. 13:24:16    - Korrektur: :7BBED00CB21BA
07.09. 13:24:18    - Korrektur: :7D2ED00320558
07.09. 13:24:19 *  -Daten zur lokalen InfluxDB [ solaranzeige3 ] gesendet. 
07.09. 13:24:19    -Multi-Regler-Ausgang. 3
07.09. 13:24:22    -OK. Datenübertragung erfolgreich.
07.09. 13:24:22 |------------   Stop   victron_solarregler.php   ----------------- 
07.09. 13:24:22    -Verarbeitung von: '4.user.config.php'   Regler: 4
07.09. 13:24:22 |------------   Start  victron_solarregler.php   ----------------- 
07.09. 13:24:22    -Zentraler Timestamp: 1757244241
07.09. 13:24:22    - Korrektur: :5FF7FD2
07.09. 13:24:22    - Korrektur: :7D5ED00141563
07.09. 13:24:23    - Korrektur: :7BBED000600A0
07.09. 13:24:24    - Korrektur: :A0002000148
07.09. 13:24:26    - Korrektur: :7032000FF7FAD
07.09. 13:24:26    - Korrektur: :7DAED000087
07.09. 13:24:27    - Korrektur: :7BDED000000A4
07.09. 13:24:27 *  -Daten zur lokalen InfluxDB [ solaranzeige4 ] gesendet. 
07.09. 13:24:27    -Multi-Regler-Ausgang. 2
07.09. 13:24:29    -OK. Datenübertragung erfolgreich.
07.09. 13:24:29 |------------   Stop   victron_solarregler.php   ----------------- 
07.09. 13:24:29    -Multi Regler Auslesen [Stop].

07.09. 13:25:01    -Multi Regler Auslesen [Start].
07.09. 13:25:01    -Verarbeitung von: '1.user.config.php'   Regler: 7
07.09. 13:25:01 |--------------   Start  ax_wechselrichter.php   ----------------- 
07.09. 13:25:02    -242.1 49.9 229.9 50.0 1379 1323 027 377 54.00 039 070 0033 0066 090.9 54.24 00000 00110110 00 00 03585 010  i: 52
07.09. 13:25:04 *  -Daten zur entfernten InfluxDB [ sadb00003 ] gesendet. 
07.09. 13:25:04 *  -Daten zur lokalen InfluxDB [ solaranzeige ] gesendet. 
07.09. 13:25:04    -Multi-Regler-Ausgang. 4
07.09. 13:25:08    -OK. Datenübertragung erfolgreich.
07.09. 13:25:08    -Solarleistung: 3585 Watt -  WattstundenGesamtHeute: 12292.15
07.09. 13:25:08 |------------   Stop   ax_wechselrichter.php    ------------------ 
07.09. 13:25:08    -Verarbeitung von: '2.user.config.php'   Regler: 7
07.09. 13:25:08 |--------------   Start  ax_wechselrichter.php   ----------------- 
07.09. 13:25:10    -241.2 50.0 229.8 50.0 1355 1317 027 375 53.90 012 069 0033 0038 080.6 54.00 00000 00110110 00 00 02089 010  i: 52
07.09. 13:25:10 *  -Daten zur lokalen InfluxDB [ solaranzeige2 ] gesendet. 
07.09. 13:25:10    -Multi-Regler-Ausgang. 5
07.09. 13:25:15    -OK. Datenübertragung erfolgreich.
07.09. 13:25:15    -Solarleistung: 2089 Watt -  WattstundenGesamtHeute: 9596.23
07.09. 13:25:15 |------------   Stop   ax_wechselrichter.php    ------------------ 
07.09. 13:25:15    -Verarbeitung von: '3.user.config.php'   Regler: 4
07.09. 13:25:15 |------------   Start  victron_solarregler.php   ----------------- 
07.09. 13:25:15    -Zentraler Timestamp: 1757244301
07.09. 13:25:15    - Korrektur: :740010076EF09009F
07.09. 13:25:16    - Korrektur: :7ADED01B3
07.09. 13:25:18    - Korrektur: :7DFED00580228
07.09. 13:25:19 *  -Daten zur lokalen InfluxDB [ solaranzeige3 ] gesendet. 
07.09. 13:25:19    -Multi-Regler-Ausgang. 3
07.09. 13:25:22    -OK. Datenübertragung erfolgreich.
07.09. 13:25:22 |------------   Stop   victron_solarregler.php   ----------------- 
07.09. 13:25:22    -Verarbeitung von: '4.user.config.php'   Regler: 4
07.09. 13:25:22 |------------   Start  victron_solarregler.php   ----------------- 
07.09. 13:25:22    -Zentraler Timestamp: 1757244301
07.09. 13:25:22    - Korrektur: :5FF7FD2
07.09. 13:25:22    - Korrektur: :7D5ED00111566
07.09. 13:25:23    - Korrektur: :7BBED000600A0
07.09. 13:25:24    - Korrektur: :A0002000148
07.09. 13:25:26    - Korrektur: :7032000FF7FAD
07.09. 13:25:26    - Korrektur: :7DAED000087
07.09. 13:25:27    - Korrektur: :7BDED000000A4
07.09. 13:25:27 *  -Daten zur lokalen InfluxDB [ solaranzeige4 ] gesendet. 
07.09. 13:25:27    -Multi-Regler-Ausgang. 2
07.09. 13:25:29    -OK. Datenübertragung erfolgreich.
07.09. 13:25:29 |------------   Stop   victron_solarregler.php   ----------------- 
07.09. 13:25:29    -Multi Regler Auslesen [Stop].

07.09. 13:26:01    -Multi Regler Auslesen [Start].
07.09. 13:26:01    -Verarbeitung von: '1.user.config.php'   Regler: 7
07.09. 13:26:01 |--------------   Start  ax_wechselrichter.php   ----------------- 
07.09. 13:26:02    -242.1 50.0 229.8 49.9 1378 1337 027 376 53.90 039 069 0033 0066 091.1 54.16 00000 00110110 00 00 03574 010  i: 53
07.09. 13:26:03 *  -Daten zur entfernten InfluxDB [ sadb00003 ] gesendet. 
07.09. 13:26:03 *  -Daten zur lokalen InfluxDB [ solaranzeige ] gesendet. 
07.09. 13:26:03    -Multi-Regler-Ausgang. 5
07.09. 13:26:08    -OK. Datenübertragung erfolgreich.
07.09. 13:26:08    -Solarleistung: 3574 Watt -  WattstundenGesamtHeute: 12351.72
07.09. 13:26:08 |------------   Stop   ax_wechselrichter.php    ------------------ 
07.09. 13:26:08    -Verarbeitung von: '2.user.config.php'   Regler: 7
07.09. 13:26:08 |--------------   Start  ax_wechselrichter.php   ----------------- 
07.09. 13:26:10    -241.3 49.9 229.8 49.9 1378 1352 027 374 53.80 011 068 0033 0038 080.5 54.00 00000 00110110 00 00 02089 010  i: 52
07.09. 13:26:10 *  -Daten zur lokalen InfluxDB [ solaranzeige2 ] gesendet. 
07.09. 13:26:10    -Multi-Regler-Ausgang. 5
07.09. 13:26:15    -OK. Datenübertragung erfolgreich.
07.09. 13:26:15    -Solarleistung: 2089 Watt -  WattstundenGesamtHeute: 9631.05
07.09. 13:26:15 |------------   Stop   ax_wechselrichter.php    ------------------ 
07.09. 13:26:15    -Verarbeitung von: '3.user.config.php'   Regler: 4
07.09. 13:26:15 |------------   Start  victron_solarregler.php   ----------------- 
07.09. 13:26:15    -Zentraler Timestamp: 1757244361
07.09. 13:26:16    - Korrektur: :7BBED00B021D5
07.09. 13:26:17    - Korrektur: :AD7ED00650022
07.09. 13:26:17    - Korrektur: :AD7ED00640023
07.09. 13:26:19    - Korrektur: :750100000DD000000FFFFFFFF1F156814000000000038017800040032050000F100712A2E00BF
07.09. 13:26:19    -InfluxDB  => [ Batterie Spannung=53.97,Ladestrom=10,Entladestrom=,maxAmpHeute=24.1,Temperatur=0  1757244361
PV Spannung=86.24,Strom=6.4,Leistung=553.02,maxVoltHeute=108.65,maxWattHeute=1330  1757244361
Service Ladestatus=5,StatusLoadausgang=1,Temperatur=38.5,Optionen=651126  1757244361
Summen Wh_Heute=2210,Wh_Gesamt=4389000  1757244361
 ]
07.09. 13:26:19    -Daten nicht zur lokalen InfluxDB gesendet! info: array (
  'url' => 'http://localhost/write?db=solaranzeige3&precision=s',
  'content_type' => 'application/json',
  'http_code' => 400,
  'header_size' => 446,
  'request_size' => 481,
  'filetime' => -1,
  'ssl_verify_result' => 0,
  'redirect_count' => 0,
  'total_time' => 0.007945,
  'namelookup_time' => 0.000927,
  'connect_time' => 0.001821,
  'pretransfer_time' => 0.002019,
  'size_upload' => 323.0,
  'size_download' => 169.0,
  'speed_download' => 24142.0,
  'speed_upload' => 46142.0,
  'download_content_length' => 169.0,
  'upload_content_length' => 323.0,
  'starttransfer_time' => 0.007846,
  'redirect_time' => 0.0,
  'redirect_url' => '',
  'primary_ip' => '::1',
  'certinfo' => 
  array (
  ),
  'primary_port' => 8086,
  'local_ip' => '::1',
  'local_port' => 41672,
  'http_version' => 2,
  'protocol' => 1,
  'ssl_verifyresult' => 0,
  'scheme' => 'HTTP',
  'appconnect_time_us' => 0,
  'connect_time_us' => 1821,
  'namelookup_time_us' => 927,
  'pretransfer_time_us' => 2019,
  'redirect_time_us' => 0,
  'starttransfer_time_us' => 7846,
  'total_time_us' => 7945,
)
07.09. 13:26:24    -InfluxDB  => [ Batterie Spannung=53.97,Ladestrom=10,Entladestrom=,maxAmpHeute=24.1,Temperatur=0  1757244361
PV Spannung=86.24,Strom=6.4,Leistung=553.02,maxVoltHeute=108.65,maxWattHeute=1330  1757244361
Service Ladestatus=5,StatusLoadausgang=1,Temperatur=38.5,Optionen=651126  1757244361
Summen Wh_Heute=2210,Wh_Gesamt=4389000  1757244361
 ]
07.09. 13:26:24    -Daten nicht zur lokalen InfluxDB gesendet! info: array (
  'url' => 'http://localhost/write?db=solaranzeige3&precision=s',
  'content_type' => 'application/json',
  'http_code' => 400,
  'header_size' => 446,
  'request_size' => 481,
  'filetime' => -1,
  'ssl_verify_result' => 0,
  'redirect_count' => 0,
  'total_time' => 0.003239,
  'namelookup_time' => 8.6E-5,
  'connect_time' => 8.7E-5,
  'pretransfer_time' => 0.000211,
  'size_upload' => 323.0,
  'size_download' => 169.0,
  'speed_download' => 56333.0,
  'speed_upload' => 107666.0,
  'download_content_length' => 169.0,
  'upload_content_length' => 323.0,
  'starttransfer_time' => 0.003184,
  'redirect_time' => 0.0,
  'redirect_url' => '',
  'primary_ip' => '::1',
  'certinfo' => 
  array (
  ),
  'primary_port' => 8086,
  'local_ip' => '::1',
  'local_port' => 41672,
  'http_version' => 2,
  'protocol' => 1,
  'ssl_verifyresult' => 0,
  'scheme' => 'HTTP',
  'appconnect_time_us' => 88,
  'connect_time_us' => 87,
  'namelookup_time_us' => 86,
  'pretransfer_time_us' => 211,
  'redirect_time_us' => 0,
  'starttransfer_time_us' => 3184,
  'total_time_us' => 3239,
)
07.09. 13:26:29    -Multi-Regler-Ausgang. -7
07.09. 13:26:29    -OK. Datenübertragung erfolgreich.
07.09. 13:26:29 |------------   Stop   victron_solarregler.php   ----------------- 
07.09. 13:26:29    -Verarbeitung von: '4.user.config.php'   Regler: 4
07.09. 13:26:29 |------------   Start  victron_solarregler.php   ----------------- 
07.09. 13:26:29    -Zentraler Timestamp: 1757244361
07.09. 13:26:30    - Korrektur: :7D5ED00111566
07.09. 13:26:30    - Korrektur: :7BBED000600A0
07.09. 13:26:32    - Korrektur: :7032000FF7FAD
07.09. 13:26:32    - Korrektur: :7DAED000087
07.09. 13:26:33    - Korrektur: :7BDED000000A4
07.09. 13:26:33 *  -Daten zur lokalen InfluxDB [ solaranzeige4 ] gesendet. 
07.09. 13:26:33    -Multi-Regler-Ausgang. 3
07.09. 13:26:36    -OK. Datenübertragung erfolgreich.
07.09. 13:26:36 |------------   Stop   victron_solarregler.php   ----------------- 
07.09. 13:26:36    -Multi Regler Auslesen [Stop].

Online
Benutzeravatar
Ulrich
Administrator
Beiträge: 6607
Registriert: Sa 7. Nov 2015, 10:33
Wohnort: Essen
Hat sich bedankt: 163 Mal
Danksagung erhalten: 918 Mal

Re: Reihenfolge ändern?

Beitrag von Ulrich »

Wenn du schon längere Zeit kein Update mehr gemacht hast, dann mache bitte ein Update auf die Solaranzeige. An so ein Problem kann ich mich noch erinnern, das ist aber schon lange bereinigt.

Wenn das Update schon lange her ist, am besten vorher ein Backup machen.
-----------------------------------------------------
Ulrich . . . . . . . . [ Admin ]

Lengefelder
Beiträge: 68
Registriert: So 10. Dez 2017, 17:00
Hat sich bedankt: 10 Mal
Danksagung erhalten: 1 Mal

Re: Reihenfolge ändern?

Beitrag von Lengefelder »

Hallo Ulrich,

bei einem Update oder Upgrade vor vielen Jahren ging was so richtig schief. Nichts ging mehr danach. Mein Glück war, dass ich kurz vorher die SSD komplett gesichert hatte. Als Backup sichere ich sonst nur täglich die Datenbanken. Seit dem habe ich es abgelehnt, ein Update zu machen. Pihole läuft mittlerweile auf einem 2. Raspi4, weil der sich weigerte unter der alten Linux Version.

Bei mir läuft noch immer völlig störungsfrei (jedenfalls nichts sichtbar):

Linux solaranzeige 6.12.15-v8+ #1858 SMP PREEMPT
Software Version 4.7.3 Juli 2021 (BUSTER)

Ich habe mal bei einem 3. Raspi5 die neuste Version testhalber aufgespielt, den ich sonst für WSJTX nutze. Bekam aber weder meine Datenbanken rein, noch funktionierte mein Dashboard noch. Mit den Datenbanken wäre nicht wichtig. Fehlte wohl nur ein Benutzname und Passwort für die neue Version? Hätte ich einfach am 01.01. getauscht und bei Null angefangen. Ich notiere mir zu Silvester jedes Jahr die Ausbeute. Mehr Daten brauche ich nicht. Aber ein neues Dashboard tue ich mir nicht mehr an. Bin zu alt und zu krank dafür. Und ich habe mich an mein Dashboard gewöhnt. Sicherlich gibt es mittlerweile schönere?

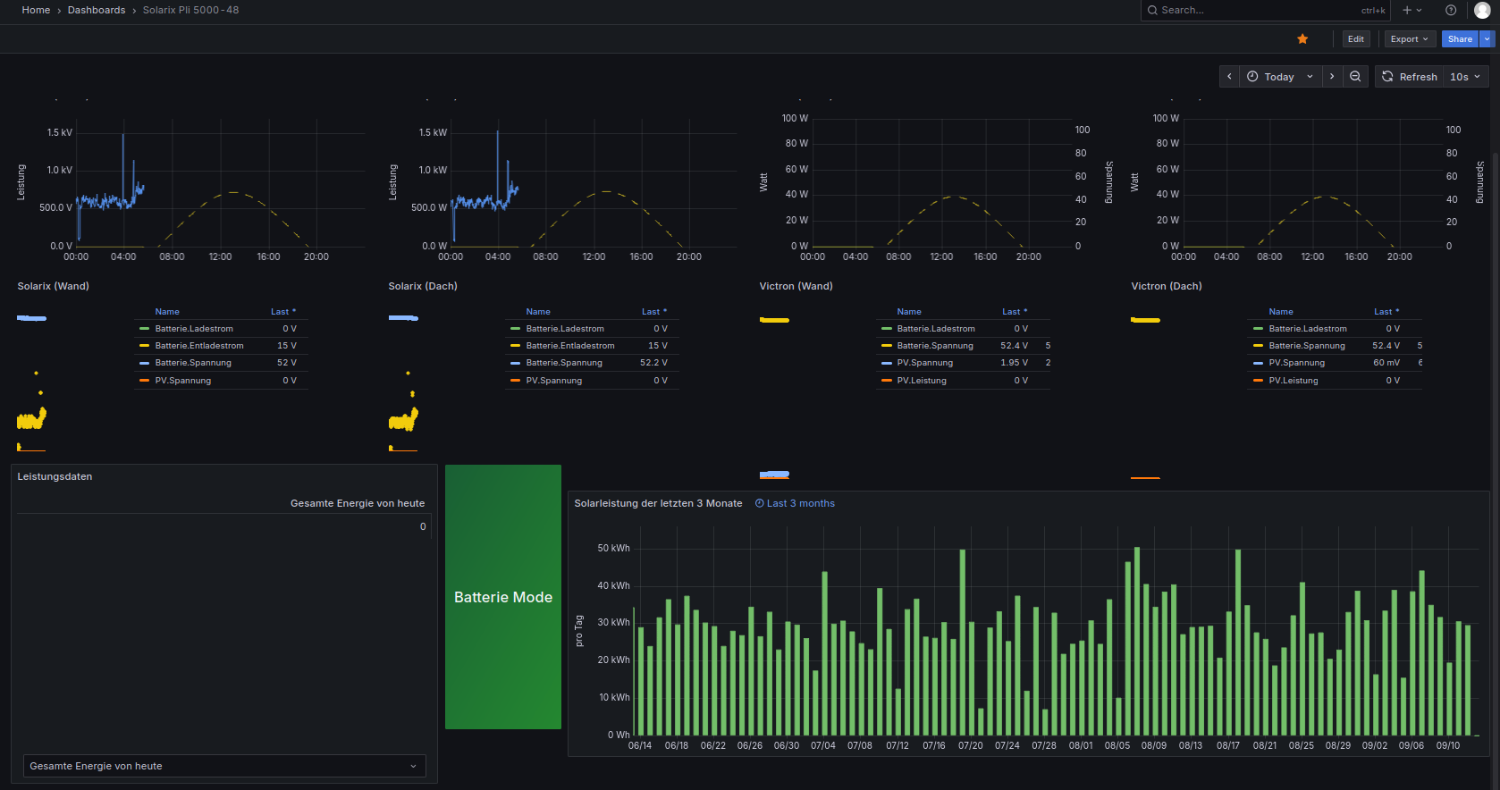
Dann muss ich halt mit dem Fehler leben. Ich hätte ihn gar nicht bemerkt, wenn ich bei der Einbindung vom neuen Victron nicht solche Probleme gehabt hätte.

Bild

Sollte der Raspi4 mal abnippeln, kommt ein neuer her und das Image der SSD drauf. Sichere hin und wieder abends komplett die SSD. Geht doch rasend schnell auf eine M.2 zu kopieren und zurückspielen auch.

Lengefelder
Beiträge: 68
Registriert: So 10. Dez 2017, 17:00
Hat sich bedankt: 10 Mal
Danksagung erhalten: 1 Mal

Re: Reihenfolge ändern?

Beitrag von Lengefelder »

Hallo,

ich habe es doch noch geschafft, den Raspi zu updaten nach der Anleitung. Die Befehle in Klammern () habe ich zusätzlich ausgeführt.

# Buster to Bullseye
(sudo apt install gcc-8-base)
1. sudo apt update
2. sudo apt dist-upgrade -y
3. sudo rpi-update
4. sudo reboot
5. sudo nano /etc/apt/sources.list
# Suche diese Zeile:
deb http://raspbian.raspberrypi.org/raspbian/ buster main contrib non-free rpi
# .. und ersetze sie durch diese ('buster' durch 'bullseye' ersetzen):
deb http://raspbian.raspberrypi.org/raspbian/ bullseye main contrib non-free rpi
6. sudo apt update
7. sudo apt dist-upgrade
8. sudo apt autoclean
(sudo apt autoremove)
9. sudo reboot

# Bullseye to Bookworm
10. sudo apt update
11. sudo apt dist-upgrade -y
12. sudo rpi-update
13. sudo reboot
14. sudo nano /etc/apt/sources.list
# Suche diese Zeile:
deb http://raspbian.raspberrypi.org/raspbian/ bullseye main contrib non-free rpi
# .. und ersetze sie durch diese ('bullseye' durch 'bookworm' ersetzen):
deb http://raspbian.raspberrypi.org/raspbian/ bookworm main contrib non-free rpi
15. sudo apt update
16. sudo apt dist-upgrade
17. sudo apt autoclean
(sudo apt autoremove)
18. sudo reboot

Leider sah mein Dashboard danach so aus :evil: :
Dateianhänge
Solarix nach alle Updates.png

Online
TeamO
Beiträge: 1267
Registriert: Mo 22. Jun 2020, 08:58
Wohnort: Ulm / Neu-Ulm
Hat sich bedankt: 25 Mal
Danksagung erhalten: 212 Mal

Re: Reihenfolge ändern?

Beitrag von TeamO »

Du solltest auch nicht den Raspi updaten, sondern die Solaranzeige :!:
Ulrich redet beim Update immer von der Solaranzeige.
Gruß Timo

Auflistung Geräte/Dashboards/Anschlussart
Datenbankfelder der einzelnen Geräte
GANZ WICHTIG: Überblick der vorhandenen Anleitungen

Fertige Komplett-Systeme gibt es hier anfragen[AT]bauer-timo[.]de

Tibber Invite (100% Öko-Strom + 50€ Bonus)

andreas_n
Beiträge: 1959
Registriert: Do 25. Jun 2020, 13:40
Hat sich bedankt: 17 Mal
Danksagung erhalten: 97 Mal

Re: Reihenfolge ändern?

Beitrag von andreas_n »

Lengefelder hat geschrieben:
Sa 13. Sep 2025, 07:05
Leider sah mein Dashboard danach so aus :evil: :

oh jeeeee, Lengefelder,

eza biste schon so lange mit dabei und dann machste sowas..

hast Du jemals gelesen, dass nen Update so kompliziert ausgeführt werden müsste?

Kleiner Tipp:

Nimm nen nagelneues Image, setz den Pi kpl neu auf, transferier die Datenbanken und deine eigenen Änderungen wieder da rein und das System ist dann stabil.
Ich fürchte fast, durch deine Updaterei queerbeet durch den Gemüsegarten hängt das System dann irgendwann später, solche Fehler findest dann sehr schlecht, wenn überhaupt.

Grafana hat sich seit Busterś Zeiten auch arg verändert, da wirste so oder so "Hand" anlegen müssen.
SMA Tripower 8/Growatt MIN 3000 TL-XE/1500S/SPH 4600,4 ARK LV,10kWh
ELWA DC WW Puffer m. 300L/Gesamt PV Leistung 20,5kWp gesteuert mit Pi4 und Pi5
hier stehen alle Geräte>> viewtopic.php?f=13&t=1069

Lengefelder
Beiträge: 68
Registriert: So 10. Dez 2017, 17:00
Hat sich bedankt: 10 Mal
Danksagung erhalten: 1 Mal

Re: Reihenfolge ändern?

Beitrag von Lengefelder »

Hallo Andreas,

das hatte ich ja gemacht. Leider ohne Erfolg. Darum wollte ich es mal so kompliziert versuchen.

Aber ich habe bis zum 31.12. Zeit, das Problem mit den Tabellen zu lösen.
Und falls nicht, läuft halt die alte Version bis zum Sankt-Nimmerleinstag. :lol:

andreas_n
Beiträge: 1959
Registriert: Do 25. Jun 2020, 13:40
Hat sich bedankt: 17 Mal
Danksagung erhalten: 97 Mal

Re: Reihenfolge ändern?

Beitrag von andreas_n »

naja, die Buster ist halt schon steinalt..

Habs ja selber hinter mir...einmal nen WE geopfert und alles "rumgehoben", leider erst danach die Batchfiles geschrieben wo das dann per Knopfdruck in Sekunden funzt :lol:
SMA Tripower 8/Growatt MIN 3000 TL-XE/1500S/SPH 4600,4 ARK LV,10kWh
ELWA DC WW Puffer m. 300L/Gesamt PV Leistung 20,5kWp gesteuert mit Pi4 und Pi5
hier stehen alle Geräte>> viewtopic.php?f=13&t=1069

Lengefelder
Beiträge: 68
Registriert: So 10. Dez 2017, 17:00
Hat sich bedankt: 10 Mal
Danksagung erhalten: 1 Mal

Re: Reihenfolge ändern?

Beitrag von Lengefelder »

Hallo,

habe meine Probleme mit Grafana gerade mit Grok gelöst. Einfach unglaublich!

Wäre schneller gegangen, wenn ich ihm vorher mitgeteilt hätte, was für eine alte Version ich noch habe. :lol:

Wer nicht weiterkommt, versucht es, es kostet nichts. Habs über Twitter gemacht. Bin da sowieso angemeldet.
Dateianhänge
Bildschirmfoto vom 2025-09-13 20-05-25.png
Bildschirmfoto vom 2025-09-13 20-05-25.png (80.85 KiB) 164 mal betrachtet

andreas_n
Beiträge: 1959
Registriert: Do 25. Jun 2020, 13:40
Hat sich bedankt: 17 Mal
Danksagung erhalten: 97 Mal

Re: Reihenfolge ändern?

Beitrag von andreas_n »

Lengefelder hat geschrieben:
Sa 13. Sep 2025, 20:09
wäre schneller gegangen, wenn ich ihm vorher mitgeteilt hätte, was für eine alte Version ich noch habe. :lol:

na dafür hätte es weder grok noch KI gebraucht...hmm, was war damals zu Busters Zeiten aktuell? Grafana 9? Schon vergessen...
SMA Tripower 8/Growatt MIN 3000 TL-XE/1500S/SPH 4600,4 ARK LV,10kWh
ELWA DC WW Puffer m. 300L/Gesamt PV Leistung 20,5kWp gesteuert mit Pi4 und Pi5
hier stehen alle Geräte>> viewtopic.php?f=13&t=1069

Zurück zu „Allgemeines“

Wer ist online?

Mitglieder in diesem Forum: TeamO und 5 Gäste