Umfrage 2020 - Bitte teilnehmen!

Allgemeine Informationen zum Nachbau und zum Forum.
PV-Monitorung / PV Überwachung

Moderator: Ulrich

Welchen Hersteller / Gerätetyp nutzen Sie mit der Solaranzeige?

Umfrage endete am Mo 2. Mär 2020, 10:08

Sonoff Geräte
176
7%
Wallboxen
231
9%
Batterie-Management-Systeme
294
11%
Smart Meter
381
14%
kleine Laderegler: Rover/ Tracer / HRDi usw.
94
4%
AEconversion Micro-Wechelrichter
29
1%
Sonstige Wechselrichter
242
9%
Victron Laderegler / Wechselrichter
89
3%
KOSTAL Wechselrichter
199
7%
MPPSolar Wechselrichter
86
3%
InfiniSolar Wechselrichter
16
1%
Effekta Wechselrichter
87
3%
Steca Wechselrichter
58
2%
Fronius Wechselrichter
144
5%
SMA Wechselrichter
102
4%
SolarMax Wechselrichter
12
0%
SolarEdge Wechselrichter
136
5%
Sonstige Geräte
288
11%
 
Insgesamt abgegebene Stimmen: 2664

merci11
Beiträge: 1
Registriert: Mo 31. Jan 2022, 14:11

Re: Umfrage 2020 - Bitte teilnehmen!

Beitrag von merci11 »

EPEVER Triron 4210n

Berny
Beiträge: 1
Registriert: So 24. Jan 2021, 18:31
Hat sich bedankt: 1 Mal

Re: Umfrage 2020 - Bitte teilnehmen!

Beitrag von Berny »

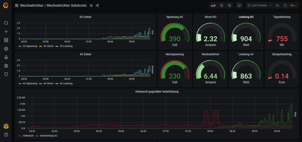
Ich nutze hier einen Wechselrichter Solutronic SOLPLUS50.
Binde momentan die Daten über einen seperaten Raspberry pi, auf dem ein Pythonskript läuft, ein.
Desweiteren habe ich meine Heizung mit seperaten Temperatursensoren ausgestattet, die ich auch über
den zusätzlichen RasPi auslese. Sowie einen EPEVER über Solaranzeige.
Dateianhänge
Screenshot 2022-02-17 at 09-51-56 Wechselrichter Solutronic - Grafana.png

starfish
Beiträge: 2
Registriert: Do 3. Mär 2022, 20:22

Re: Umfrage 2020 - Bitte teilnehmen!

Beitrag von starfish »

Daly BMS, Votronic MPP Solaarregler und Batteriecomputer. Letztere sind leider nicht unterstützt.

Benutzeravatar
blaubaer
Beiträge: 66
Registriert: Di 16. Nov 2021, 09:13
Hat sich bedankt: 11 Mal
Danksagung erhalten: 1 Mal

Re: Umfrage 2020 - Bitte teilnehmen!

Beitrag von blaubaer »

Solar Edge Wechselrichter, Sonnen-Batteriemanagement, go-e Charger
PV 7,4 kWp mit Solar Edge Wechselrichter, Sonnenbatterie und go-e Charger (11 kW und 22kW)

gator_xxl
Beiträge: 4
Registriert: Mo 7. Feb 2022, 16:04
Hat sich bedankt: 1 Mal

Re: Umfrage 2020 - Bitte teilnehmen!

Beitrag von gator_xxl »

RCT Power Storage 10.0 mit 10kWh Speicher und demnächst Heidelberg Energy Control

hohlsen
Beiträge: 1
Registriert: Mi 16. Mär 2022, 09:37

Re: Umfrage 2020 - Bitte teilnehmen!

Beitrag von hohlsen »

Hallo,

habe folgende Geräte im Einsatz:

- Balkonsolaranlage 740Wp
- Envertech EVT560
- FritzDECT Steckdose 210
- Supla Zamel MEW-01 Energiemonitor
- Wallbox Go-e homefix 11KW
- Homematic IP smart home

Würde das mit diesen Komponenten auch funktionieren ?

Bin gespannt auf die Antwort(en)

Holger

Online
Benutzeravatar
Ulrich
Administrator
Beiträge: 6607
Registriert: Sa 7. Nov 2015, 10:33
Wohnort: Essen
Hat sich bedankt: 163 Mal
Danksagung erhalten: 918 Mal

Re: Umfrage 2020 - Bitte teilnehmen!

Beitrag von Ulrich »

Nein, das meiste läuft mit der Solaranzeige nicht.
-----------------------------------------------------
Ulrich . . . . . . . . [ Admin ]

flyernb
Beiträge: 1
Registriert: Mo 11. Okt 2021, 16:55

Re: Umfrage 2020 - Bitte teilnehmen!

Beitrag von flyernb »

Hallo,
ich habe folgende Anlage:
- 3 Phasen-System mit Axpert 5kVA, seid 20.03.22 Axpert King 5k
- 21 Monopanels 190w, 6 Monopanels 290W, 6 Monopanels 310W
- LiFePO4 Akkuspeicher 48V, 620A
- Lüftungsanlage von Ochsner 300l Speicher
- 3x1kW Heizstab im 1000l Pufferspeicher

Liebe Grüße
flyernb

OldfieldSolar
Beiträge: 4
Registriert: Sa 22. Jan 2022, 21:53
Hat sich bedankt: 1 Mal
Danksagung erhalten: 2 Mal

Re: Umfrage 2020 - Bitte teilnehmen!

Beitrag von OldfieldSolar »

Hallo zusammen,

ich habe momentan meine PV-Anlage mit Huawei Wechselrichter über Solaranzeige laufen. In Kürze soll eine Go E Wallbox über Multiregler dazukommen, das scheint ja zu gehen. Weiterhin ist geplant, eine Pelletheizung von Ökofen anzuschließen über ein Script von Ökofen Spy (privates Projekt). Grüße aus Thüringen

soltina
Beiträge: 6
Registriert: So 27. Mär 2022, 19:16
Danksagung erhalten: 1 Mal

Re: Umfrage 2020 - Bitte teilnehmen!

Beitrag von soltina »

Effekta AX-M1 5000-48
2 x Pylontech US2000
klappt über USB-Adapter an AX-M1
AX LiCom BOX
funktioniert nicht

Zurück zu „Allgemeines“

Wer ist online?

Mitglieder in diesem Forum: TeamO und 6 Gäste